Wetterdaten: Sonnenaufgang und Untergang fehlerhaft.
Moderator: Ulrich
Wetterdaten: Sonnenaufgang und Untergang fehlerhaft.
Hallo Leute,
Ich bin sehr sehr neu in dem Thema Grafana und Solaranzeige.
Erstmal großes Lob an die Ersteller des Tools.
Zu meiner Anlage:
Senec V2.1 @ 7,5kWh
8,5 kWP Anlage
Ich habe mein Rapsb. mit Solaranzeige soweit alles erfolgreich installiert, dazu auch noch in der /var/www/html/user.config.php das Wetter auf "true" gesetzt, mein Standort Code und API Code eingefügt.
Soweit so gut, ich kann Temp. , Himmel, Luftdruck,Regen usw einstellen und wird mir auch angezeigt. Nur leider nicht der Sonnenaufgang und Untergang.
Dabei habe ich auch schon einen anderen Städtecode versucht der bei mir in der Nähe ist (Gera, Thü), selbst da bekomme ich keine Sonnenauf und- Untergangs Daten
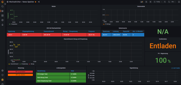
Ich möchte das so haben wie bei dem Bsp. "Mallorca Anlage"
Ich hoffe, Ihr könnt mir helfen.
viele Grüße Chris
Ich bin sehr sehr neu in dem Thema Grafana und Solaranzeige.
Erstmal großes Lob an die Ersteller des Tools.
Zu meiner Anlage:
Senec V2.1 @ 7,5kWh
8,5 kWP Anlage
Ich habe mein Rapsb. mit Solaranzeige soweit alles erfolgreich installiert, dazu auch noch in der /var/www/html/user.config.php das Wetter auf "true" gesetzt, mein Standort Code und API Code eingefügt.
Soweit so gut, ich kann Temp. , Himmel, Luftdruck,Regen usw einstellen und wird mir auch angezeigt. Nur leider nicht der Sonnenaufgang und Untergang.
Dabei habe ich auch schon einen anderen Städtecode versucht der bei mir in der Nähe ist (Gera, Thü), selbst da bekomme ich keine Sonnenauf und- Untergangs Daten
Ich möchte das so haben wie bei dem Bsp. "Mallorca Anlage"
Ich hoffe, Ihr könnt mir helfen.
viele Grüße Chris
- mdkeil
- Beiträge: 405
- Registriert: So 12. Sep 2021, 20:40
- Hat sich bedankt: 13 Mal
- Danksagung erhalten: 25 Mal
Re: Wetterdaten: Sonnenaufgang und Untergang fehlerhaft.
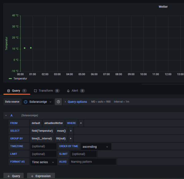
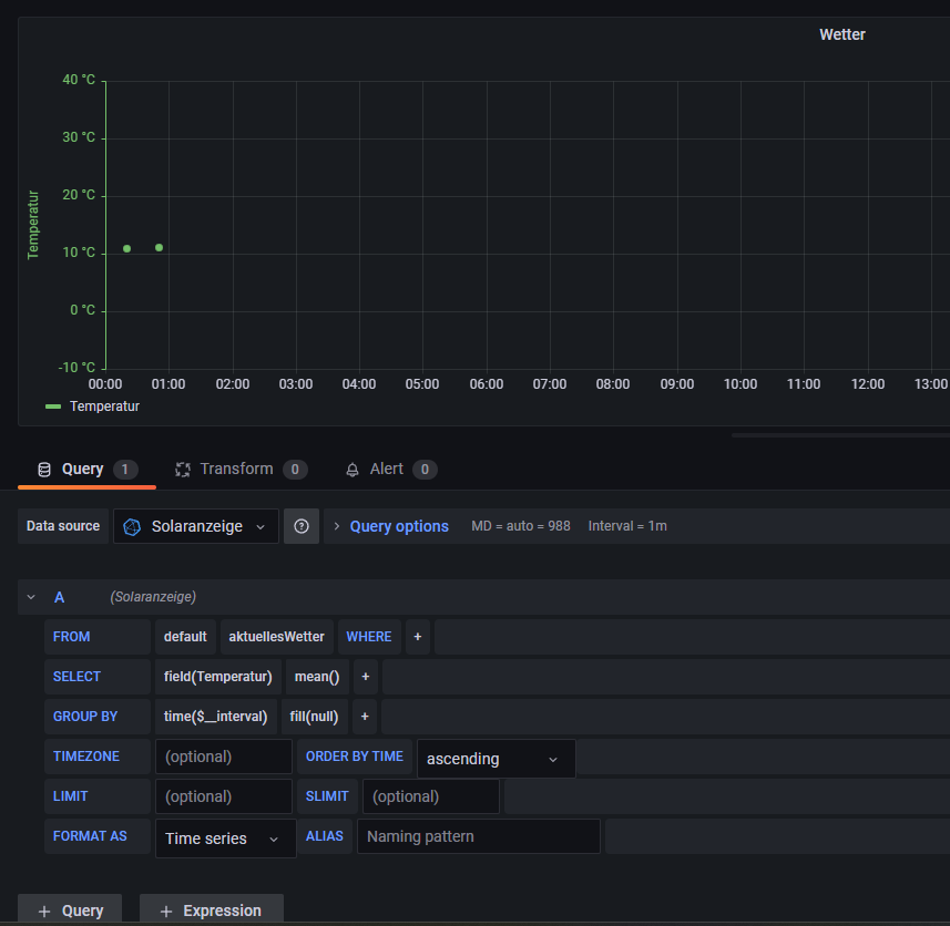
Also generell werden die beiden Zeiten wie folgt abgerufen:
Kann man natürlich auch einzeln machen.
Der Sonnenstand ist über die Grafana Source "Sun and Moon" realisiert.
Code: Alles auswählen
SELECT Sonnenaufgang, Sonnenuntergang FROM "aktuellesWetter" WHERE $timeFilterDer Sonnenstand ist über die Grafana Source "Sun and Moon" realisiert.
IBN: 07/2021
Fronius Symo : 13.2kWp S 45° + 3.96 kWp S 15°
Fronius Primo : 2.97 kWp N 15°
Speicher: 14,3 kWh LiFePO4 (EEL) + Seplos BMS @ Victron MP-II 48/5000
Wallbox: 11kW echarge Hardy Barth Cpμ2 Pro
######
Tibber-Invite (100% Öko-Strom + 50€ Bonus)
Fronius Symo : 13.2kWp S 45° + 3.96 kWp S 15°
Fronius Primo : 2.97 kWp N 15°
Speicher: 14,3 kWh LiFePO4 (EEL) + Seplos BMS @ Victron MP-II 48/5000
Wallbox: 11kW echarge Hardy Barth Cpμ2 Pro
######
Tibber-Invite (100% Öko-Strom + 50€ Bonus)
Re: Wetterdaten: Sonnenaufgang und Untergang fehlerhaft.
Ich hab jetzt das Plugin "Sun and Moon" installiert und aktiviert inkl. meinen Standort eingetragen.
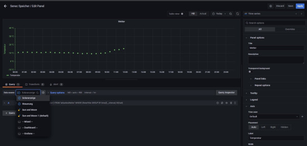
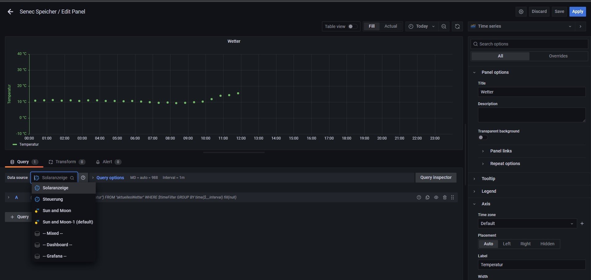
Ich kann bei "Data Source" nur EINE Auswahl treffen, entweder Solaranzeige oder Sun and Moon.
Wähle ich S&M aus, ist die Temperatur weg, andersrum genau das gleiche
Funktioniert das auch, dass man 2 Quellen, sprich Solaranzeige und Sun and Moon in einem Panel anzeigen lassen kann?
Sorry, ich bin total neu in diesem Gebiet und versuche schon viel über Google viel herauszufinden.
Ich weiß nicht was ich mit dem Code
"SELECT Sonnenaufgang, Sonnenuntergang FROM "aktuellesWetter" WHERE $timeFilter"
machen soll.
Muss der irgendwo eingetragen werden?
PS: Ich habe auch Teamviewer und Discord falls jemand mir helfen mag.
viele Grüße
Ich kann bei "Data Source" nur EINE Auswahl treffen, entweder Solaranzeige oder Sun and Moon.
Wähle ich S&M aus, ist die Temperatur weg, andersrum genau das gleiche
Funktioniert das auch, dass man 2 Quellen, sprich Solaranzeige und Sun and Moon in einem Panel anzeigen lassen kann?
Sorry, ich bin total neu in diesem Gebiet und versuche schon viel über Google viel herauszufinden.
Ich weiß nicht was ich mit dem Code
"SELECT Sonnenaufgang, Sonnenuntergang FROM "aktuellesWetter" WHERE $timeFilter"
machen soll.
Muss der irgendwo eingetragen werden?
PS: Ich habe auch Teamviewer und Discord falls jemand mir helfen mag.
viele Grüße
-
TeamO
- Beiträge: 1077
- Registriert: Mo 22. Jun 2020, 08:58
- Wohnort: Ulm / Neu-Ulm
- Hat sich bedankt: 25 Mal
- Danksagung erhalten: 211 Mal
Re: Wetterdaten: Sonnenaufgang und Untergang fehlerhaft.
Du musst bei der Datenauswahl "-- Mixed --" nehmen
Gruß Timo
Auflistung Geräte/Dashboards/Anschlussart
Datenbankfelder der einzelnen Geräte
GANZ WICHTIG: Überblick der vorhandenen Anleitungen
Fertige Komplett-Systeme gibt es hier anfragen[AT]bauer-timo[.]de
Tibber Invite (100% Öko-Strom + 50€ Bonus)
Auflistung Geräte/Dashboards/Anschlussart
Datenbankfelder der einzelnen Geräte
GANZ WICHTIG: Überblick der vorhandenen Anleitungen
Fertige Komplett-Systeme gibt es hier anfragen[AT]bauer-timo[.]de
Tibber Invite (100% Öko-Strom + 50€ Bonus)
Re: Wetterdaten: Sonnenaufgang und Untergang fehlerhaft.
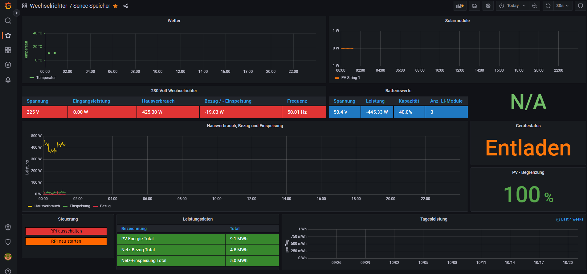
Soweit hat alles geklappt, danke erstmal hierfür.
Eine frage hätte ich noch.
Wie kann ich Positive Werte ausblenden?
Ich möchte bei dem Wert "Batterie Entnahme" (hellblaue Linie) den Positiven Wert (Ladeleistung) ausblenden, damit ich NUR sehe, was von der Batterie genutzt wird (Entladeleistung).
Eine frage hätte ich noch.
Wie kann ich Positive Werte ausblenden?
Ich möchte bei dem Wert "Batterie Entnahme" (hellblaue Linie) den Positiven Wert (Ladeleistung) ausblenden, damit ich NUR sehe, was von der Batterie genutzt wird (Entladeleistung).
Wer ist online?
Mitglieder in diesem Forum: 0 Mitglieder und 3 Gäste