SDM630 unplausible Daten

Allgemeine Informationen zum Nachbau und zum Forum.
PV-Monitorung / PV Überwachung

Moderator: Ulrich

DerRudi
Beiträge: 30
Registriert: Mo 8. Aug 2022, 08:42
Hat sich bedankt: 1 Mal

SDM630 unplausible Daten

Beitrag von DerRudi »

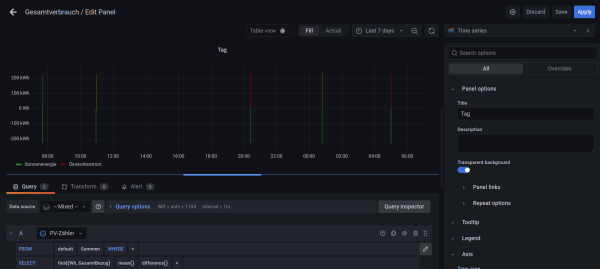
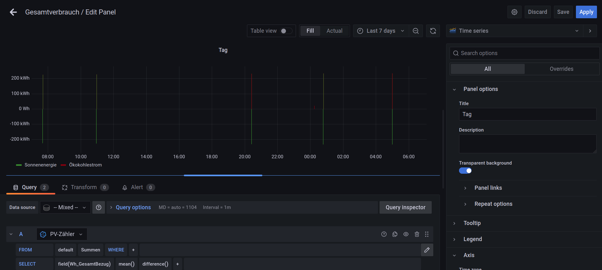
Moin,
Meine beiden Smartmeter liefer kurzfristig falsche negative und positive Werte die sich gegenseitig wieder aufheben allerdings ergibt dieses eine sehr unschöne Visualisierung. Wenn ich die Werte Stündlich zusammenfasse und anzeigen lasse dann kann man mit der Anzeige arbeiten. Im Minutentakt kann man mit der Anzeige nichts mehr anfangen.
Dateianhänge
Bildschirmfoto vom 2022-11-14 06-56-18.png
Bildschirmfoto vom 2022-11-14 07-07-01.png
Bildschirmfoto vom 2022-11-14 06-29-16.png

Zurück zu „Allgemeines“

Wer ist online?

Mitglieder in diesem Forum: TeamO und 4 Gäste