Shelly EM (nicht 3EM) - Tasmota erforderlich
Moderator: Ulrich
Shelly EM (nicht 3EM) - Tasmota erforderlich
Hallo,
kurze Frage zum Shelly EM (nicht den 3EM):
Benötigt dieser Tasmota oder kann dieser ohne flashen problemlos in der Multi-Regeler-Version eingesetzt werden? Die anderen "kleinen" Shellys benötigen ja alle Tasmota.
Und:
Können dann auch die Werte von zwei "Stromzangen" ausgelesen/gespeichert/ angezeigt werden oder nur von einer Stromzange?
Hat event. jemand den ShellY EM erfolgreich in Benutzung?
Danke im Voraus
Frank
kurze Frage zum Shelly EM (nicht den 3EM):
Benötigt dieser Tasmota oder kann dieser ohne flashen problemlos in der Multi-Regeler-Version eingesetzt werden? Die anderen "kleinen" Shellys benötigen ja alle Tasmota.
Und:
Können dann auch die Werte von zwei "Stromzangen" ausgelesen/gespeichert/ angezeigt werden oder nur von einer Stromzange?
Hat event. jemand den ShellY EM erfolgreich in Benutzung?
Danke im Voraus
Frank
- Ulrich
- Administrator
- Beiträge: 6607
- Registriert: Sa 7. Nov 2015, 10:33
- Wohnort: Essen
- Hat sich bedankt: 163 Mal
- Danksagung erhalten: 918 Mal
Re: Shelly EM (nicht 3EM) - Tasmota erforderlich
Der Shelly EM kann ohne Tasmota ausgelesen werden. Genauso wie der Shelly 3EM. Ob man 2 Stromzangen auslesen kann, kann ich nicht genau sagen. Das müsste man ausprobieren.
-----------------------------------------------------
Ulrich . . . . . . . . [ Admin ]
Ulrich . . . . . . . . [ Admin ]
Re: Shelly EM (nicht 3EM) - Tasmota erforderlich
Frohes neues Jahr und Danke für die Antworten.
Ein Shelly EM mit zwei Stromzangen ist erfogreich in Betrieb. Leider kann ich aktuell aber nur die Daten einer Stromzange in Grafana abrufen bzw. darstellen.
@ Bogeyof: Muss für die Daten/Darstellung der zweiten Stromzange (channel 2 beim shelly) etwas Spezielles eingestellt werden? Oder wie wählst du in Grafana die Daten für die Zweite Zange an?
Danke.
Ein Shelly EM mit zwei Stromzangen ist erfogreich in Betrieb. Leider kann ich aktuell aber nur die Daten einer Stromzange in Grafana abrufen bzw. darstellen.
@ Bogeyof: Muss für die Daten/Darstellung der zweiten Stromzange (channel 2 beim shelly) etwas Spezielles eingestellt werden? Oder wie wählst du in Grafana die Daten für die Zweite Zange an?
Danke.
-
Bogeyof
- Beiträge: 1083
- Registriert: Mi 13. Mai 2020, 10:04
- Hat sich bedankt: 27 Mal
- Danksagung erhalten: 150 Mal
Re: Shelly EM (nicht 3EM) - Tasmota erforderlich
Ich gehe davon aus, dass die Ausleseroutine in Solaranzeige (+ evtl. das Schreiben in die Datenbank in der funktionen.inc.php) angepasst werden muss, da hier nur von einem Wert ausgegangen wird.
Ich nutze selbst den Shelly 3EM. Da klappt das von Haus aus...
Wenn die Oberfläche 2 Werte liefert, dann könnte man die auch auslesen. Mit welcher Gerätenummer nutzt Du den Shelly EM?
Kannst Du mal im Browser http://IP-Adresse_Shelly/status eingeben und die Ausgabe hier posten?
Ich könnte dann mal in die Skripte sehen und überlegen was Dir fehlt.
In Grafana musst Du das Dashboard dann auf jeden Fall für den 2. Wert selbst anpassen, doch zuerst muss der 2. Wert in der Datenbank landen. Wie heißt denn der Wert, das Measurment und die Datenbank für die erste Phase?
Ich nutze selbst den Shelly 3EM. Da klappt das von Haus aus...
Wenn die Oberfläche 2 Werte liefert, dann könnte man die auch auslesen. Mit welcher Gerätenummer nutzt Du den Shelly EM?
Kannst Du mal im Browser http://IP-Adresse_Shelly/status eingeben und die Ausgabe hier posten?
Ich könnte dann mal in die Skripte sehen und überlegen was Dir fehlt.
In Grafana musst Du das Dashboard dann auf jeden Fall für den 2. Wert selbst anpassen, doch zuerst muss der 2. Wert in der Datenbank landen. Wie heißt denn der Wert, das Measurment und die Datenbank für die erste Phase?
Re: Shelly EM (nicht 3EM) - Tasmota erforderlich
Als Gerätenummer habe ich "31" gewählt. Die Shelly-Oberfläche und der Status sind im Anhang.
Die Datenbank habe ich "solaranzeige 4" (4. Regler bei mir) genannt. Unter "AC" sehe ich u.a. z.B. Gesamtleistung, Leistung_VerbrauchGesamt_R, Leistung_VerbrauchGesamt_S und Leistung_VerbrauchGesamt_T also jeweils für die drei Phasen (R,S,T) - ich denke für einen Shelly 3EM. Dito Werte für Spannung, Strom wirkleistung usw.
Die Werte der R-Phase (=erste Stromzange) kann ich also nutzen, die S und T-Werte/Phasen nicht, obwohl T ja beim einem Shelly EM auch kein Sinn macht.
Event. siehst du ja eine Möglichkeit. Danke
Die Datenbank habe ich "solaranzeige 4" (4. Regler bei mir) genannt. Unter "AC" sehe ich u.a. z.B. Gesamtleistung, Leistung_VerbrauchGesamt_R, Leistung_VerbrauchGesamt_S und Leistung_VerbrauchGesamt_T also jeweils für die drei Phasen (R,S,T) - ich denke für einen Shelly 3EM. Dito Werte für Spannung, Strom wirkleistung usw.
Die Werte der R-Phase (=erste Stromzange) kann ich also nutzen, die S und T-Werte/Phasen nicht, obwohl T ja beim einem Shelly EM auch kein Sinn macht.
Event. siehst du ja eine Möglichkeit. Danke
-
Bogeyof
- Beiträge: 1083
- Registriert: Mi 13. Mai 2020, 10:04
- Hat sich bedankt: 27 Mal
- Danksagung erhalten: 150 Mal
Re: Shelly EM (nicht 3EM) - Tasmota erforderlich
Danke. Aus Deiner Antwort geht für mich nicht ganz hervor, warum Du Leistung_VerbrauchGesamt_S (zweite Phase) nicht nutzen kannst? Steht da in der Datenbank kein vernünftiger Wert drin oder ist der Wert falsch?
Aus dem Status lese ich heraus, dass die Werte wie erwartet ausgelesen werden können, sie sind im Status-Json enthalten. Jetzt eben nur noch die Frage, wo genau ist das Problem, Feld ist zwar da, aber Wert fehlt oder ist falsch?
Aus dem Status lese ich heraus, dass die Werte wie erwartet ausgelesen werden können, sie sind im Status-Json enthalten. Jetzt eben nur noch die Frage, wo genau ist das Problem, Feld ist zwar da, aber Wert fehlt oder ist falsch?
Re: Shelly EM (nicht 3EM) - Tasmota erforderlich
vielleicht mache ich noch einen Fehler in den Einstellung bei Grafana (bin da kein "Profi"), aber so sieht es für mich aktuell aus:
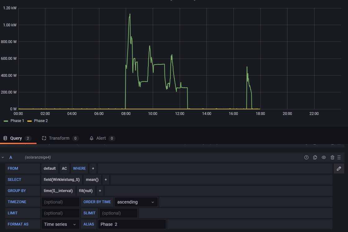
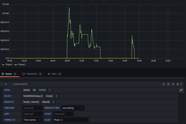
Das erstes Bild zeigt den zeitliche Verlauf der Wirkleistung von R - passt für mich.
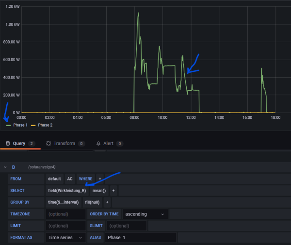
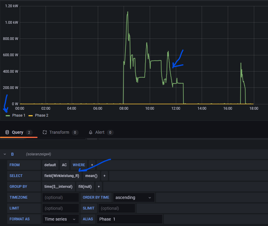
Das zweites Bild zeigt den zeitl. Verlauf für "S"- dort sind alle Werte über den ganzen Tag "0", obwohl da def. Verbrauch war/ist, da Spülmaschine
- die Shelly-Oberfläche zeigt es uns ja auch.
Eevntuell auch nur eine Einstellung, die ich nicht "sehe"
Das erstes Bild zeigt den zeitliche Verlauf der Wirkleistung von R - passt für mich.
Das zweites Bild zeigt den zeitl. Verlauf für "S"- dort sind alle Werte über den ganzen Tag "0", obwohl da def. Verbrauch war/ist, da Spülmaschine
Eevntuell auch nur eine Einstellung, die ich nicht "sehe"
Re: Shelly EM (nicht 3EM) - Tasmota erforderlich
und in der Datenbank "solaranzeige4" steht bei unter AC bei Wirkleistung_S auch tatsächlich immer nur "0" - siehe Bild
- Dateianhänge
-
- Wirkleistung S
- Datenbank.png (14.16 KiB) 1688 mal betrachtet
-
Bogeyof
- Beiträge: 1083
- Registriert: Mi 13. Mai 2020, 10:04
- Hat sich bedankt: 27 Mal
- Danksagung erhalten: 150 Mal
Re: Shelly EM (nicht 3EM) - Tasmota erforderlich
Seltsam. Laut php-Skript werden die Werte richtig in Wirkleistung_R / _S / _T geschrieben. Auch landen diese dann in der Datenbank. Wirkleistung_S ist ...emeters:1:power, das sollte eigentlich laut dem Status-Json gemeldet werden.
Es ist das gleiche Skript wie für den Shelly 3EM, es gibt keine explizite Abfrage für den Typ, bei mir kommen alle 3 Werte in Wirkleistung an.
Hast Du zufällig eine shelly_math.php in welcher Werte überschrieben werden?
Kannst Du mal "select Wirkleistung_S from AC where Wirkleistung_S > 0 order by time desc limit 10" bei Influx eingeben und sehen, ob da eine Ausgabe erscheint? Wenn nicht wurde noch nie ein Wert für Wirkleistung_S geschrieben.
Es ist das gleiche Skript wie für den Shelly 3EM, es gibt keine explizite Abfrage für den Typ, bei mir kommen alle 3 Werte in Wirkleistung an.
Hast Du zufällig eine shelly_math.php in welcher Werte überschrieben werden?
Kannst Du mal "select Wirkleistung_S from AC where Wirkleistung_S > 0 order by time desc limit 10" bei Influx eingeben und sehen, ob da eine Ausgabe erscheint? Wenn nicht wurde noch nie ein Wert für Wirkleistung_S geschrieben.
Wer ist online?
Mitglieder in diesem Forum: 0 Mitglieder und 0 Gäste