Pelletheizung Oekofen-Pellematic oder Regler 85
Moderator: Ulrich
-
gsfahrer
- Beiträge: 4
- Registriert: Do 12. Mär 2020, 01:45
- Hat sich bedankt: 6 Mal
- Danksagung erhalten: 2 Mal
Pelletheizung Oekofen-Pellematic oder Regler 85
Hallo zusammen,
Ulrich hat es vollbracht und einen neuen Regler (Regler85) zusammengestellt. Dieser Regler macht es möglich die Oekofen-Pelletheizung Pellematic mit der Software-Version 4.00b auszulesen. In wie weit ältere, oder auch zukünftige Versionen funktionieren muss abgewartet bzw. versucht werden.
Zunächst einmal kann ich sagen, dass meine Pelletheizung via http JSON Format ausgelesen wurde. Wer eines solche Heizung besitzt muss im Vorfeld diesen TCP-Port für die Abfrage im Bedienteil vor Ort freischalten und entsprechend, je nach belieben eine Port-Adresse eintragen. Im Anschluss muss das Kennwort notiert werden, weil man dieses zur Abfrage via http benötigt. Weiterhin ist wichtig, dass die IP-Adresse der Heizung bekannt ist, sich die Solaranzeige mit entsprechendem Raspi und der aktuellen Software-Version im gleichen Netzwerk befinden.
Ist dies alles geschehen kann man seinen Browser öffnen und folgende URL eingeben:
http://1xx.1xx.1xx.xxx:Wunschport 4stellig/Kennwort/all
Wenn alles in Ordnung ist bekommt ihr zum Beispiel folgende Ausgabe in eurem Browser:
{
"system":{
"L_ambient":"90",
"L_errors":"0",
"L_usb_stick":"false",
"L_existing_boiler":"0"
},
"hk1":{
"L_roomtemp_act":"0",
"L_roomtemp_set":"210",
"L_flowtemp_act":"350",
"L_flowtemp_set":"356",
"L_comfort":"0",
"L_state":"32",
"L_statetext":"Heizbetrieb aktiv",
"L_pump":"true",
"remote_override":"0",
"mode_auto":"1",
"time_prg":"0",
"temp_setback":"170",
"temp_heat":"210",
"temp_vacation":"150", und noch viele weiter Signale. Ich will hier nicht alles eintragen, dass sprengt den Rahmen!
Benutzt ihr die aktuelle Version der Solaranzeige so ist der neue Regler wahrscheinlich schon implementiert. Wenn nicht, dann dürfte es für die erfahrenen php-User kein Problem sein die nötigen Aktualisierungen durchzuführen, die config-Dateien und die Influx-DB anzupassen.
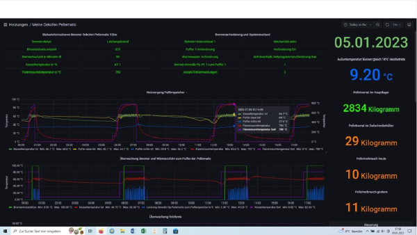
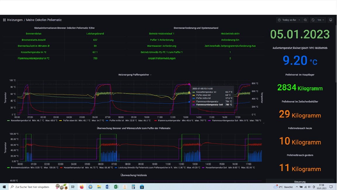
Sollte dies alles geschehen sein, dann sieht die Visualisierung der Pelletheizung in etwa so aus:
Ich werde den neuen Regler und die vielzähligen Signale auf Fehler testen und an meinem Dashboard ausprobieren.
Wenn ich alle Signale getestet und eindeutig zugeordnet habe, werde ich hier ein Liste dazu posten. Dann wird die Erstellung des Dashboard noch einfacher
Sollte jemand Fragen und Anregungen haben bitte ich um Meldungen
Gruß
gsfahrer
Hans-Jürgen
Ulrich hat es vollbracht und einen neuen Regler (Regler85) zusammengestellt. Dieser Regler macht es möglich die Oekofen-Pelletheizung Pellematic mit der Software-Version 4.00b auszulesen. In wie weit ältere, oder auch zukünftige Versionen funktionieren muss abgewartet bzw. versucht werden.
Zunächst einmal kann ich sagen, dass meine Pelletheizung via http JSON Format ausgelesen wurde. Wer eines solche Heizung besitzt muss im Vorfeld diesen TCP-Port für die Abfrage im Bedienteil vor Ort freischalten und entsprechend, je nach belieben eine Port-Adresse eintragen. Im Anschluss muss das Kennwort notiert werden, weil man dieses zur Abfrage via http benötigt. Weiterhin ist wichtig, dass die IP-Adresse der Heizung bekannt ist, sich die Solaranzeige mit entsprechendem Raspi und der aktuellen Software-Version im gleichen Netzwerk befinden.
Ist dies alles geschehen kann man seinen Browser öffnen und folgende URL eingeben:
http://1xx.1xx.1xx.xxx:Wunschport 4stellig/Kennwort/all
Wenn alles in Ordnung ist bekommt ihr zum Beispiel folgende Ausgabe in eurem Browser:
{
"system":{
"L_ambient":"90",
"L_errors":"0",
"L_usb_stick":"false",
"L_existing_boiler":"0"
},
"hk1":{
"L_roomtemp_act":"0",
"L_roomtemp_set":"210",
"L_flowtemp_act":"350",
"L_flowtemp_set":"356",
"L_comfort":"0",
"L_state":"32",
"L_statetext":"Heizbetrieb aktiv",
"L_pump":"true",
"remote_override":"0",
"mode_auto":"1",
"time_prg":"0",
"temp_setback":"170",
"temp_heat":"210",
"temp_vacation":"150", und noch viele weiter Signale. Ich will hier nicht alles eintragen, dass sprengt den Rahmen!
Benutzt ihr die aktuelle Version der Solaranzeige so ist der neue Regler wahrscheinlich schon implementiert. Wenn nicht, dann dürfte es für die erfahrenen php-User kein Problem sein die nötigen Aktualisierungen durchzuführen, die config-Dateien und die Influx-DB anzupassen.
Sollte dies alles geschehen sein, dann sieht die Visualisierung der Pelletheizung in etwa so aus:
Ich werde den neuen Regler und die vielzähligen Signale auf Fehler testen und an meinem Dashboard ausprobieren.
Wenn ich alle Signale getestet und eindeutig zugeordnet habe, werde ich hier ein Liste dazu posten. Dann wird die Erstellung des Dashboard noch einfacher
Sollte jemand Fragen und Anregungen haben bitte ich um Meldungen
Gruß
gsfahrer
Hans-Jürgen
PV mit 9,92 kwp seit 06.03.20 am Netz. EB für PHEV im 2-Personenhaushalt mit Teich und Pool ca. 4,5MW/a. EB ist seit der IBN auf Netzbezg. von 2,6MW/a gesunken. Für 23/2024 ist eine PV mit 7kwp u. Akku geplant.
Re: Pelletheizung Oekofen-Pellematic oder Regler 85
Wenn Ihr Repository/Code(Python) für das Berechnen der einzelnen Statuscodes von HK,WW,SK haben wollt, kann ich Euch den gerne zur Verfügung stellen.
-
gsfahrer
- Beiträge: 4
- Registriert: Do 12. Mär 2020, 01:45
- Hat sich bedankt: 6 Mal
- Danksagung erhalten: 2 Mal
Re: Pelletheizung Oekofen-Pellematic oder Regler 85
Hallo h5py,
was meinst du mit dem "berechnen" der einzelnen Statuscodes?
Die Statusmeldungen für HK und WW wechseln mit der Software-Version 4.00b in der Solaranzeige automatisch und man kann ablesen von welchem Sollwert die Pellematic angefordert wird.
Ich habe dir mal hier ein kleines Update meines Dashboard eingefügt.
Wenn ich da was falsch verstehe, dann kläre mich bitte auf.
Gruß
gsfahrer
Hans-Jürgen
was meinst du mit dem "berechnen" der einzelnen Statuscodes?
Die Statusmeldungen für HK und WW wechseln mit der Software-Version 4.00b in der Solaranzeige automatisch und man kann ablesen von welchem Sollwert die Pellematic angefordert wird.
Ich habe dir mal hier ein kleines Update meines Dashboard eingefügt.
Wenn ich da was falsch verstehe, dann kläre mich bitte auf.
Gruß
gsfahrer
Hans-Jürgen
PV mit 9,92 kwp seit 06.03.20 am Netz. EB für PHEV im 2-Personenhaushalt mit Teich und Pool ca. 4,5MW/a. EB ist seit der IBN auf Netzbezg. von 2,6MW/a gesunken. Für 23/2024 ist eine PV mit 7kwp u. Akku geplant.
Re: Pelletheizung Oekofen-Pellematic oder Regler 85
Ich meine folgendes:
Beispiel:
Heizkreis hat den Statustext "Absenkbetrieb aktiv|Außentemp über Heizgrenze absenken"
Dieser Text wird durch den Statuscode L_State mit dem Wert 65552 gebildet. Dahinter verbirgt sich
eine Bit-Codierung. Bei 65552 ist Status-Bit 5 = 1 und Status-Bit 17 = 1. Bit-Zuordnung für den Heizkreis
ist folgende:
hk1_statebit_text = {'bit01': 'Fehlermeldungen prüfen',
'bit02': 'Warmwasser Vorrang aktiv',
'bit03': 'Quellenüberhitzung / Kollektorschutz aktiv',
'bit04': 'Betriebsart Aus',
'bit05': 'Absenkbetrieb aktiv',
'bit06': 'Heizbetrieb aktiv',
'bit07': 'Estrichprogramm aktiv',
'bit08': 'Urlaubsprogramm aktiv',
'bit09': 'Partyprogramm aktiv',
'bit10': 'Frostschutz aktiv',
'bit11': 'Aussentemperatur über Heizgrenze',
'bit12': 'Raumtemperatur erreicht',
'bit13': 'Freilauf/Frostgrenze-Spülung aktiv',
'bit14': 'Quellentemperatur unter Pumpenfreigabe',
'bit15': 'Externe Anforderung aktiv',
'bit16': 'Warten auf externe Anforderung',
'bit17': 'Ausstemperatur über Heizgrenze absenken',
'bit18': 'Solares Heizen aktiv',
'bit19': 'Schönwetterprognose Solltemp verringert',
'bit20': 'Schlechtwetterprognose Solares Heizen inaktiv',
'bit21': 'Pumpennachlauf aktiv',
'bit22': 'Vorhaltezeit aktiv',
'bit23': 'Solares Heizen deaktiviert, Raumtemperatur erreicht',
'bit24': 'Quellentemperatur über Vorlauftemperatur Max',
'bit25': 'Komfortemperatur'}
Für Warmwasser,Solarkreis und Puffer gibt es entsprechende weitere Zuordnungen
Wenn man die einzelnen Bits speichert, kann mit mit influxdb/grafana wesentlich effektivere Abfragen vornehmen, anstatt den Statustext zu "parsen"
Re: Pelletheizung Oekofen-Pellematic oder Regler 85
Hallo zusammen, hallo Ulrich
Ich besitze die Version 4.02b und bekomme bis auf die Statusanzeigen alles präsentiert.
Vielleicht eine Ahnung woran das liefen kann.
Danke im Voraus.
Gruß
Thorsten
Ich besitze die Version 4.02b und bekomme bis auf die Statusanzeigen alles präsentiert.
Vielleicht eine Ahnung woran das liefen kann.
Danke im Voraus.
Gruß
Thorsten
- Ulrich
- Administrator
- Beiträge: 5393
- Registriert: Sa 7. Nov 2015, 10:33
- Wohnort: Essen
- Hat sich bedankt: 167 Mal
- Danksagung erhalten: 826 Mal
Re: Pelletheizung Oekofen-Pellematic oder Regler 85
Schaue doch bitte einmal in die Datenbank, ob dort die Texte zu finden sind. Wenn ja, liegt es an den Grafana Einstellungen.
-----------------------------------------------------
Ulrich . . . . . . . . [ Admin ]
Ulrich . . . . . . . . [ Admin ]
Verständnisproblem, wann läuft der Brenner tatsächlich?
Hallo, entschuldigt bitte dass ich einen alten Thread "aufwärme", aber ich habe ein Verständnisproblem.
@h5spy hat eine schöne Erklärung bzgl. Statustext und dessen Bitcodierung des Heizkreises geliefert.
Mein (Verständnis)problem ist folgendes:
Wie kann ich per JSON-Abfrage herausfinden, ob der Brenner tatsächlich gerade läuft, also ob er im Heizberieb läuft oder im Warmwasserbetrieb, oder beides gleichzeitig?
Meinem Verständnis nach sagt der Statustext (bei Heizkreis sowie WW) ja nicht wirklich aus ob der Brenner läuft, er sagt nur auf welche
Betriebsart (Heizen, Absenken, Aus) der hk1/ww1 vom Benutzer eingestellt ist, richtig?
Ich nehme an, bei WW ist es genau so?
Die Statustexte bzw. Bitmasken sollten da ja etwas anders aussehen als beim Heizkreis, gibt's da auch so eine schöne Liste?
Außerdem gibt es bei WW ja 2 Möglichkeiten, entweder ich starte den Brenner mittels "einmal aufbereiten" oder er startet automatisch per Zeitsteuerung?
Funktioniert das also so, wenn im Bereich "Anlage/pe1" die Variable L_state Wert 1,2,3, oder 4 hat UND im Bereich "hk1" nur Bit5/6 gesetzt ist, dann läuft der Brenner im Heizbetrieb?
Analog dazu im Bereich "ww1"?
LG Marcus
@h5spy hat eine schöne Erklärung bzgl. Statustext und dessen Bitcodierung des Heizkreises geliefert.
Mein (Verständnis)problem ist folgendes:
Wie kann ich per JSON-Abfrage herausfinden, ob der Brenner tatsächlich gerade läuft, also ob er im Heizberieb läuft oder im Warmwasserbetrieb, oder beides gleichzeitig?
Meinem Verständnis nach sagt der Statustext (bei Heizkreis sowie WW) ja nicht wirklich aus ob der Brenner läuft, er sagt nur auf welche
Betriebsart (Heizen, Absenken, Aus) der hk1/ww1 vom Benutzer eingestellt ist, richtig?
Ich nehme an, bei WW ist es genau so?
Die Statustexte bzw. Bitmasken sollten da ja etwas anders aussehen als beim Heizkreis, gibt's da auch so eine schöne Liste?
Außerdem gibt es bei WW ja 2 Möglichkeiten, entweder ich starte den Brenner mittels "einmal aufbereiten" oder er startet automatisch per Zeitsteuerung?
Funktioniert das also so, wenn im Bereich "Anlage/pe1" die Variable L_state Wert 1,2,3, oder 4 hat UND im Bereich "hk1" nur Bit5/6 gesetzt ist, dann läuft der Brenner im Heizbetrieb?
Analog dazu im Bereich "ww1"?
LG Marcus
Wer ist online?
Mitglieder in diesem Forum: 0 Mitglieder und 0 Gäste