Verständnis - Öfter als 1 mal pro Minute die Geräte auslesen
Moderator: Ulrich
-
Schucki67
- Beiträge: 60
- Registriert: Fr 29. Jan 2021, 14:17
- Hat sich bedankt: 3 Mal
- Danksagung erhalten: 3 Mal
Verständnis - Öfter als 1 mal pro Minute die Geräte auslesen
Hallo,
ich habe 2 gleiche Geräte und habe nach Anleitung insgesamt 6 user.config.php Dateien angelegt.
Laut Solaranlage.log wird auch alle 20 sec. die Daten ausgelesen.
08.01. 14:28:01 -Verarbeitung von: '1.user.config.php' Regler: 23
08.01. 14:28:01 MQT-0-CONX-OK|
08.01. 14:28:01 |---------------- Start sonoff_mqtt.php ---------------------
08.01. 14:28:01 -Zentraler Timestamp: 1673184481
08.01. 14:28:01 + -Die Daten werden ausgelesen...
08.01. 14:28:01 -Das Relais ist ein unbekanntes Tasmota Modul. Bitte melden: support@solaranzeige.de
08.01. 14:28:01 * -Daten zur lokalen InfluxDB [ solaranzeige ] gesendet.
08.01. 14:28:01 -Multi-Regler-Ausgang. 9
08.01. 14:28:10 -OK. Datenübertragung erfolgreich.
08.01. 14:28:10 |---------------- Stop sonoff_mqtt.php --------------------
08.01. 14:28:10 -Verarbeitung von: '2.user.config.php' Regler: 23
08.01. 14:28:10 |---------------- Start sonoff_mqtt.php ---------------------
08.01. 14:28:10 -Zentraler Timestamp: 1673184481
08.01. 14:28:10 + -Die Daten werden ausgelesen...
08.01. 14:28:10 -Es handelt sich um ein Sonoff Basic Modul Nr.: 1 Firmware: 11.1.0(tasmota)
08.01. 14:28:10 * -Daten zur lokalen InfluxDB [ stromzaehler ] gesendet.
08.01. 14:28:10 -Multi-Regler-Ausgang. 9
08.01. 14:28:19 -OK. Datenübertragung erfolgreich.
08.01. 14:28:19 |---------------- Stop sonoff_mqtt.php --------------------
08.01. 14:28:19 -Verarbeitung von: '3.user.config.php' Regler: 23
08.01. 14:28:19 |---------------- Start sonoff_mqtt.php ---------------------
08.01. 14:28:19 -Zentraler Timestamp: 1673184481
08.01. 14:28:19 + -Die Daten werden ausgelesen...
08.01. 14:28:19 -Das Relais ist ein unbekanntes Tasmota Modul. Bitte melden: support@solaranzeige.de
08.01. 14:28:20 * -Daten zur lokalen InfluxDB [ solaranzeige ] gesendet.
08.01. 14:28:20 -Multi-Regler-Ausgang. 8
08.01. 14:28:28 -OK. Datenübertragung erfolgreich.
08.01. 14:28:28 |---------------- Stop sonoff_mqtt.php --------------------
08.01. 14:28:28 -Verarbeitung von: '4.user.config.php' Regler: 23
08.01. 14:28:28 |---------------- Start sonoff_mqtt.php ---------------------
08.01. 14:28:28 -Zentraler Timestamp: 1673184481
08.01. 14:28:28 + -Die Daten werden ausgelesen...
08.01. 14:28:28 -Es handelt sich um ein Sonoff Basic Modul Nr.: 1 Firmware: 11.1.0(tasmota)
08.01. 14:28:28 * -Daten zur lokalen InfluxDB [ stromzaehler ] gesendet.
08.01. 14:28:28 -Multi-Regler-Ausgang. 9
08.01. 14:28:37 -OK. Datenübertragung erfolgreich.
08.01. 14:28:37 |---------------- Stop sonoff_mqtt.php --------------------
08.01. 14:28:37 -Verarbeitung von: '5.user.config.php' Regler: 23
08.01. 14:28:37 |---------------- Start sonoff_mqtt.php ---------------------
08.01. 14:28:37 -Zentraler Timestamp: 1673184481
08.01. 14:28:37 + -Die Daten werden ausgelesen...
08.01. 14:28:37 -Das Relais ist ein unbekanntes Tasmota Modul. Bitte melden: support@solaranzeige.de
08.01. 14:28:37 * -Daten zur lokalen InfluxDB [ solaranzeige ] gesendet.
08.01. 14:28:37 -Multi-Regler-Ausgang. 9
08.01. 14:28:46 -OK. Datenübertragung erfolgreich.
08.01. 14:28:46 |---------------- Stop sonoff_mqtt.php --------------------
08.01. 14:28:46 -Verarbeitung von: '6.user.config.php' Regler: 23
08.01. 14:28:46 |---------------- Start sonoff_mqtt.php ---------------------
08.01. 14:28:46 -Zentraler Timestamp: 1673184481
08.01. 14:28:46 + -Die Daten werden ausgelesen...
08.01. 14:28:46 -Es handelt sich um ein Sonoff Basic Modul Nr.: 1 Firmware: 11.1.0(tasmota)
08.01. 14:28:46 * -Daten zur lokalen InfluxDB [ stromzaehler ] gesendet.
08.01. 14:28:46 -Multi-Regler-Ausgang. 9
08.01. 14:28:55 -OK. Datenübertragung erfolgreich.
08.01. 14:28:55 |---------------- Stop sonoff_mqtt.php --------------------
08.01. 14:28:55 -Multi Regler Auslesen [Stop Timeout].
08.01. 14:28:58 MQT-Ende der Verarbeitung. (MQTT)
Des Weiteren habe ich für mein Gerät die "sonoff_mqtt_math.php" Datei mit Inhalt/Zeile
"$aktuelleDaten["zentralerTimestamp"] = $zentralerTimestamp + $GeraeteNummer;"
angelegt.
Trotzdem werden die Daten nur einmal die Minute im Dashboard angezeigt.
Muss die Zeile noch angepasst werden, z.B anstatt das Wort "GeraeteNummer" eine Zahl (z.B. 1 oder 2) und muss mein Timestamp eingetragen werden?
Gruß Heinz-Jürgen
ich habe 2 gleiche Geräte und habe nach Anleitung insgesamt 6 user.config.php Dateien angelegt.
Laut Solaranlage.log wird auch alle 20 sec. die Daten ausgelesen.
08.01. 14:28:01 -Verarbeitung von: '1.user.config.php' Regler: 23
08.01. 14:28:01 MQT-0-CONX-OK|
08.01. 14:28:01 |---------------- Start sonoff_mqtt.php ---------------------
08.01. 14:28:01 -Zentraler Timestamp: 1673184481
08.01. 14:28:01 + -Die Daten werden ausgelesen...
08.01. 14:28:01 -Das Relais ist ein unbekanntes Tasmota Modul. Bitte melden: support@solaranzeige.de
08.01. 14:28:01 * -Daten zur lokalen InfluxDB [ solaranzeige ] gesendet.
08.01. 14:28:01 -Multi-Regler-Ausgang. 9
08.01. 14:28:10 -OK. Datenübertragung erfolgreich.
08.01. 14:28:10 |---------------- Stop sonoff_mqtt.php --------------------
08.01. 14:28:10 -Verarbeitung von: '2.user.config.php' Regler: 23
08.01. 14:28:10 |---------------- Start sonoff_mqtt.php ---------------------
08.01. 14:28:10 -Zentraler Timestamp: 1673184481
08.01. 14:28:10 + -Die Daten werden ausgelesen...
08.01. 14:28:10 -Es handelt sich um ein Sonoff Basic Modul Nr.: 1 Firmware: 11.1.0(tasmota)
08.01. 14:28:10 * -Daten zur lokalen InfluxDB [ stromzaehler ] gesendet.
08.01. 14:28:10 -Multi-Regler-Ausgang. 9
08.01. 14:28:19 -OK. Datenübertragung erfolgreich.
08.01. 14:28:19 |---------------- Stop sonoff_mqtt.php --------------------
08.01. 14:28:19 -Verarbeitung von: '3.user.config.php' Regler: 23
08.01. 14:28:19 |---------------- Start sonoff_mqtt.php ---------------------
08.01. 14:28:19 -Zentraler Timestamp: 1673184481
08.01. 14:28:19 + -Die Daten werden ausgelesen...
08.01. 14:28:19 -Das Relais ist ein unbekanntes Tasmota Modul. Bitte melden: support@solaranzeige.de
08.01. 14:28:20 * -Daten zur lokalen InfluxDB [ solaranzeige ] gesendet.
08.01. 14:28:20 -Multi-Regler-Ausgang. 8
08.01. 14:28:28 -OK. Datenübertragung erfolgreich.
08.01. 14:28:28 |---------------- Stop sonoff_mqtt.php --------------------
08.01. 14:28:28 -Verarbeitung von: '4.user.config.php' Regler: 23
08.01. 14:28:28 |---------------- Start sonoff_mqtt.php ---------------------
08.01. 14:28:28 -Zentraler Timestamp: 1673184481
08.01. 14:28:28 + -Die Daten werden ausgelesen...
08.01. 14:28:28 -Es handelt sich um ein Sonoff Basic Modul Nr.: 1 Firmware: 11.1.0(tasmota)
08.01. 14:28:28 * -Daten zur lokalen InfluxDB [ stromzaehler ] gesendet.
08.01. 14:28:28 -Multi-Regler-Ausgang. 9
08.01. 14:28:37 -OK. Datenübertragung erfolgreich.
08.01. 14:28:37 |---------------- Stop sonoff_mqtt.php --------------------
08.01. 14:28:37 -Verarbeitung von: '5.user.config.php' Regler: 23
08.01. 14:28:37 |---------------- Start sonoff_mqtt.php ---------------------
08.01. 14:28:37 -Zentraler Timestamp: 1673184481
08.01. 14:28:37 + -Die Daten werden ausgelesen...
08.01. 14:28:37 -Das Relais ist ein unbekanntes Tasmota Modul. Bitte melden: support@solaranzeige.de
08.01. 14:28:37 * -Daten zur lokalen InfluxDB [ solaranzeige ] gesendet.
08.01. 14:28:37 -Multi-Regler-Ausgang. 9
08.01. 14:28:46 -OK. Datenübertragung erfolgreich.
08.01. 14:28:46 |---------------- Stop sonoff_mqtt.php --------------------
08.01. 14:28:46 -Verarbeitung von: '6.user.config.php' Regler: 23
08.01. 14:28:46 |---------------- Start sonoff_mqtt.php ---------------------
08.01. 14:28:46 -Zentraler Timestamp: 1673184481
08.01. 14:28:46 + -Die Daten werden ausgelesen...
08.01. 14:28:46 -Es handelt sich um ein Sonoff Basic Modul Nr.: 1 Firmware: 11.1.0(tasmota)
08.01. 14:28:46 * -Daten zur lokalen InfluxDB [ stromzaehler ] gesendet.
08.01. 14:28:46 -Multi-Regler-Ausgang. 9
08.01. 14:28:55 -OK. Datenübertragung erfolgreich.
08.01. 14:28:55 |---------------- Stop sonoff_mqtt.php --------------------
08.01. 14:28:55 -Multi Regler Auslesen [Stop Timeout].
08.01. 14:28:58 MQT-Ende der Verarbeitung. (MQTT)
Des Weiteren habe ich für mein Gerät die "sonoff_mqtt_math.php" Datei mit Inhalt/Zeile
"$aktuelleDaten["zentralerTimestamp"] = $zentralerTimestamp + $GeraeteNummer;"
angelegt.
Trotzdem werden die Daten nur einmal die Minute im Dashboard angezeigt.
Muss die Zeile noch angepasst werden, z.B anstatt das Wort "GeraeteNummer" eine Zahl (z.B. 1 oder 2) und muss mein Timestamp eingetragen werden?
Gruß Heinz-Jürgen
- Ulrich
- Administrator
- Beiträge: 5680
- Registriert: Sa 7. Nov 2015, 10:33
- Wohnort: Essen
- Hat sich bedankt: 165 Mal
- Danksagung erhalten: 839 Mal
Re: Verständnis - Öfter als 1 mal pro Minute die Geräte auslesen
Am besten einmal in die Datenbank schauen:
Gebe einmal bitte auf der Konsole folgendes ein:
influx
use stromzaehler
precision rfc3339
select * from AC order by time desc limit 5
quit
An der Ausgabe solltest du schon sehen, wie oft die Daten gespeichert werden.
Hast du in Grafana denn das "Refresh" auf 10 Sekunden gestellt und so auch gespeichert?
Gebe einmal bitte auf der Konsole folgendes ein:
influx
use stromzaehler
precision rfc3339
select * from AC order by time desc limit 5
quit
An der Ausgabe solltest du schon sehen, wie oft die Daten gespeichert werden.
Hast du in Grafana denn das "Refresh" auf 10 Sekunden gestellt und so auch gespeichert?
-----------------------------------------------------
Ulrich . . . . . . . . [ Admin ]
Ulrich . . . . . . . . [ Admin ]
-
Schucki67
- Beiträge: 60
- Registriert: Fr 29. Jan 2021, 14:17
- Hat sich bedankt: 3 Mal
- Danksagung erhalten: 3 Mal
Re: Verständnis - Öfter als 1 mal pro Minute die Geräte auslesen
Ergebnis: Also doch nur einmal die Minute.Ulrich hat geschrieben: ↑So 8. Jan 2023, 15:55Am besten einmal in die Datenbank schauen:
Gebe einmal bitte auf der Konsole folgendes ein:
influx
use stromzaehler
precision rfc3339
select * from AC order by time desc limit 5
quit
An der Ausgabe solltest du schon sehen, wie oft die Daten gespeichert werden.
Hast du in Grafana denn das "Refresh" auf 10 Sekunden gestellt und so auch gespeichert?
- Ulrich
- Administrator
- Beiträge: 5680
- Registriert: Sa 7. Nov 2015, 10:33
- Wohnort: Essen
- Hat sich bedankt: 165 Mal
- Danksagung erhalten: 839 Mal
Re: Verständnis - Öfter als 1 mal pro Minute die Geräte auslesen
Bitte änder einmal in deiner _math Datei folgende Zeile
"$aktuelleDaten["zentralerTimestamp"] = $zentralerTimestamp + $GeraeteNummer;"
ändern in
"$zentralerTimestamp = $zentralerTimestamp + $GeraeteNummer;"
"$aktuelleDaten["zentralerTimestamp"] = $zentralerTimestamp + $GeraeteNummer;"
ändern in
"$zentralerTimestamp = $zentralerTimestamp + $GeraeteNummer;"
-----------------------------------------------------
Ulrich . . . . . . . . [ Admin ]
Ulrich . . . . . . . . [ Admin ]
-
Schucki67
- Beiträge: 60
- Registriert: Fr 29. Jan 2021, 14:17
- Hat sich bedankt: 3 Mal
- Danksagung erhalten: 3 Mal
Re: Verständnis - Öfter als 1 mal pro Minute die Geräte auslesen
Keine Änderung, Uhrzeit scheint auch nicht zu stimmen (1 Stunde Unterschied). Als Anlage noch meine _math Datei.
- Dateianhänge
-
- sonoff_mqtt_math.php
- (59 Bytes) 232-mal heruntergeladen
-
Schucki67
- Beiträge: 60
- Registriert: Fr 29. Jan 2021, 14:17
- Hat sich bedankt: 3 Mal
- Danksagung erhalten: 3 Mal
Re: Verständnis - Öfter als 1 mal pro Minute die Geräte auslesen
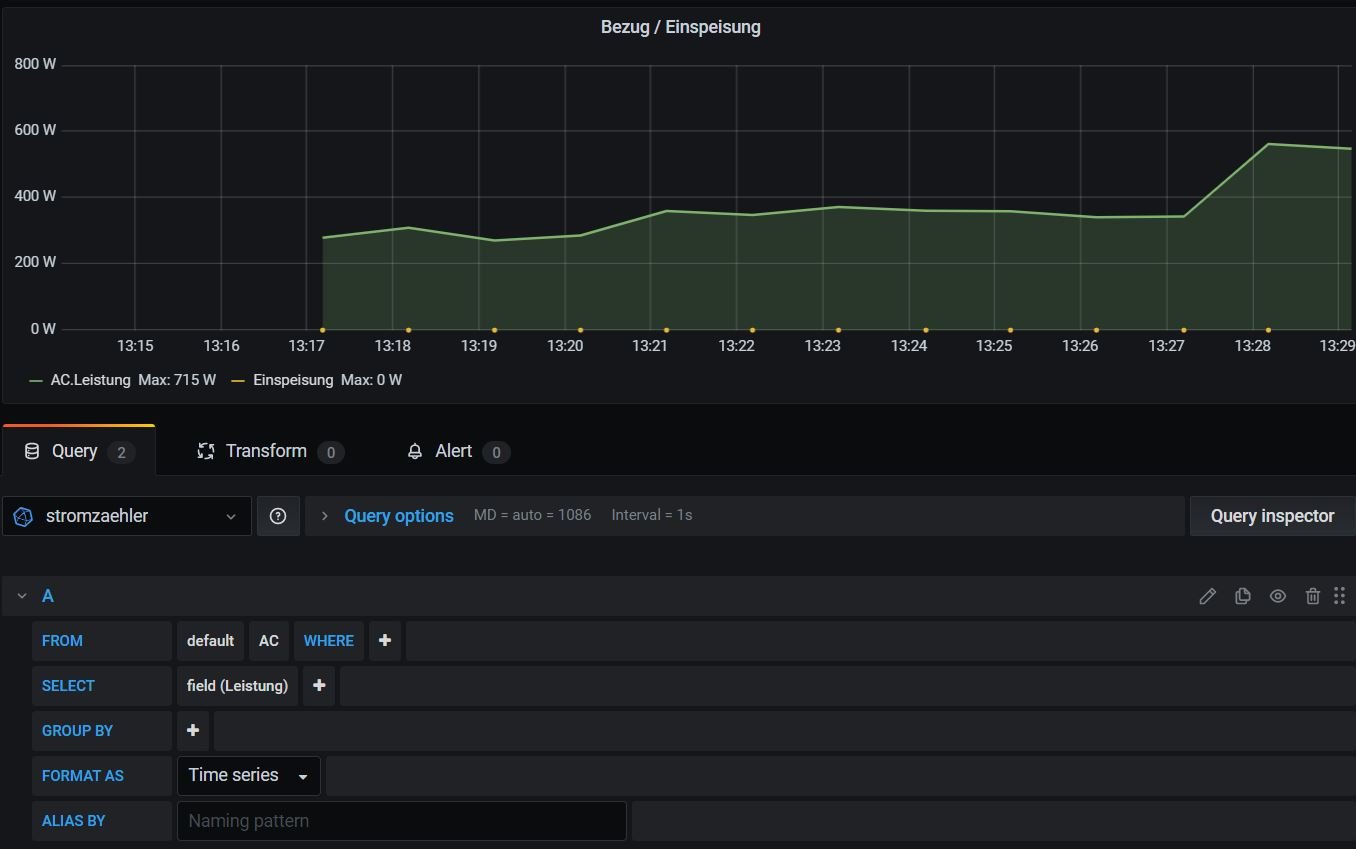
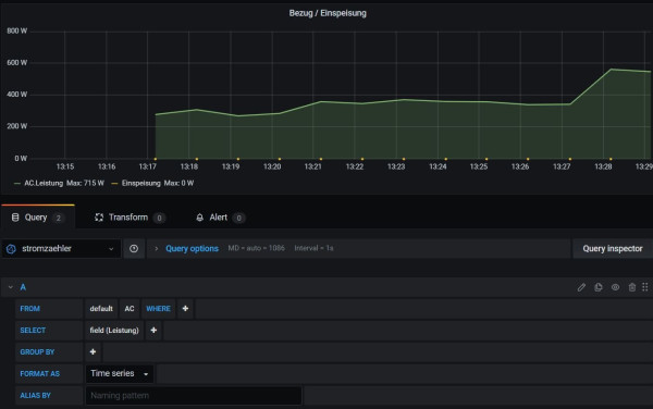
Was mir aufgefallen ist, dass das Panel (Nr. 1) alle 20 sec. den Wert anzeigt/ändert, aber als Liniendiagramm (Nr. 2) nur jede Minute einen Wert anzeigt.
Wenn in der influx-Datenbank nur einmal pro Minute eine Angabe erscheint, wieso zeigt dann das Panel (Nr. 1) alle 20 sec. etwas an, verstehe ich nicht? Oder muss ich im Liniendiagramm etwas einstellen?
Noch jemand eine Lösung?
Gruß Heinz-Jürgen
Wenn in der influx-Datenbank nur einmal pro Minute eine Angabe erscheint, wieso zeigt dann das Panel (Nr. 1) alle 20 sec. etwas an, verstehe ich nicht? Oder muss ich im Liniendiagramm etwas einstellen?
Noch jemand eine Lösung?
Gruß Heinz-Jürgen
-
Schucki67
- Beiträge: 60
- Registriert: Fr 29. Jan 2021, 14:17
- Hat sich bedankt: 3 Mal
- Danksagung erhalten: 3 Mal
Re: Verständnis - Öfter als 1 mal pro Minute die Geräte auslesen
Hallo,
ich bin noch nicht weiter gekommen, aber kann es sein, dass bereits ein anderer User das selbe Problem hatte.
Ich kann nur nicht erkennen, wie das Problem gelöst wurde.
Scheinbar hat es mit dem gleichen Timestamp zu tun.
viewtopic.php?t=1837
Kann jemand die damalige Lösung nachvollziehen, da der User am Ende zufrieden war.
ich bin noch nicht weiter gekommen, aber kann es sein, dass bereits ein anderer User das selbe Problem hatte.
Ich kann nur nicht erkennen, wie das Problem gelöst wurde.
Scheinbar hat es mit dem gleichen Timestamp zu tun.
viewtopic.php?t=1837
Kann jemand die damalige Lösung nachvollziehen, da der User am Ende zufrieden war.
-
TeamO
- Beiträge: 1077
- Registriert: Mo 22. Jun 2020, 08:58
- Wohnort: Ulm / Neu-Ulm
- Hat sich bedankt: 25 Mal
- Danksagung erhalten: 211 Mal
Re: Verständnis - Öfter als 1 mal pro Minute die Geräte auslesen
Die Lösung war sicher
Somit wird einfach anstatt dem zentralen Timestamp die eigentliche Uhrzeit für die Datenbankeinträge genommen.
Gruß
Timo
Code: Alles auswählen
Mach doch lieber je eine eigene x_math.php für MPPSolar und US3000 und setzte da den Wert:
Code: Alles auswählen
$aktuelleDaten["zentralerTimestamp"] = time( );
Gruß
Timo
Gruß Timo
Auflistung Geräte/Dashboards/Anschlussart
Datenbankfelder der einzelnen Geräte
GANZ WICHTIG: Überblick der vorhandenen Anleitungen
Fertige Komplett-Systeme gibt es hier anfragen[AT]bauer-timo[.]de
Tibber Invite (100% Öko-Strom + 50€ Bonus)
Auflistung Geräte/Dashboards/Anschlussart
Datenbankfelder der einzelnen Geräte
GANZ WICHTIG: Überblick der vorhandenen Anleitungen
Fertige Komplett-Systeme gibt es hier anfragen[AT]bauer-timo[.]de
Tibber Invite (100% Öko-Strom + 50€ Bonus)
-
Schucki67
- Beiträge: 60
- Registriert: Fr 29. Jan 2021, 14:17
- Hat sich bedankt: 3 Mal
- Danksagung erhalten: 3 Mal
Re: Verständnis - Öfter als 1 mal pro Minute die Geräte auslesen
TeamO hat geschrieben: ↑Di 10. Jan 2023, 08:22Die Lösung war sicherSomit wird einfach anstatt dem zentralen Timestamp die eigentliche Uhrzeit für die Datenbankeinträge genommen.Code: Alles auswählen
Mach doch lieber je eine eigene x_math.php für MPPSolar und US3000 und setzte da den Wert: Code: Alles auswählen $aktuelleDaten["zentralerTimestamp"] = time( );
Gruß
Timo
Guten Morgen Timo,
habe ja eine sonoff_mqtt_math.php angelegt.
Dort habe ich aber "$zentralerTimestamp = $zentralerTimestamp + $GeraeteNummer;" eingetragen.
Soll ich mal "$aktuelleDaten["zentralerTimestamp"] = time( );" eingeben ?
-
Schucki67
- Beiträge: 60
- Registriert: Fr 29. Jan 2021, 14:17
- Hat sich bedankt: 3 Mal
- Danksagung erhalten: 3 Mal
Re: Verständnis - Öfter als 1 mal pro Minute die Geräte auslesen
Habe einen Fehler gefunden.
in der "sonoff_mqtt_math.php" nicht nur "$aktuelleDaten["zentralerTimestamp"] = $zentralerTimestamp + $GeraeteNummer;" reinschreiben, sondern es muss zwischen <?php und ?> stehen.
Jetzt kommen in der Datenbank 3 mal pro Minute Werte an:
Komischer Weise im Abstand von 2 sec.! Vielleicht bekomme ich deshalb nur einen Datenpunkt angezeigt.
Kann man den Zeitabstand festlegen?
Aber im Dashboard wird trotzdem nur einmal in der Minute Werte angezeigt.
Wo liegt der Fehler?
in der "sonoff_mqtt_math.php" nicht nur "$aktuelleDaten["zentralerTimestamp"] = $zentralerTimestamp + $GeraeteNummer;" reinschreiben, sondern es muss zwischen <?php und ?> stehen.
Jetzt kommen in der Datenbank 3 mal pro Minute Werte an:
Komischer Weise im Abstand von 2 sec.! Vielleicht bekomme ich deshalb nur einen Datenpunkt angezeigt.
Kann man den Zeitabstand festlegen?
Aber im Dashboard wird trotzdem nur einmal in der Minute Werte angezeigt.
Wo liegt der Fehler?
Wer ist online?
Mitglieder in diesem Forum: 0 Mitglieder und 59 Gäste