Ladespannungen einstellen, PIP Steuerung

Welche Geräter können mit dieser Anzeige benutzt werden?
Laderegler, Wallboxen, Batterie-Management-Systeme, WLAN Schalter mit Tasmota Firmware und Wechselrichter.
Allgemeine Fragen zu all diesen Geräten.

Moderator: Ulrich

SenorSolar
Beiträge: 1
Registriert: Di 10. Jan 2023, 14:49

Ladespannungen einstellen, PIP Steuerung

Beitrag von SenorSolar »

Servus zusammen,
Danke erstmal an alle Mitarbeiter and diesem Ding, ist der Hammer, ich habe es erst vor 2 Tagen entdeckt, hatte vorher emoncms und jetzt mal wegen neuem Dach und Hardware einiges geändert.

Lade meine Batterien mit einem MPPSolar PIP-MS/MSX und einem Victron SmartSolar und möchte gerne etwas mehr steuern als die 3 Ladungsmodi (UTI, SOL, SBU). Wie lässt sich zb. Floatspannung einstellen. Ich würde die gerne mit der Temperatur leicht anpassen so wie im Batteriedatenblatt vorgeschalgen. Ist das irgendwie möglich.
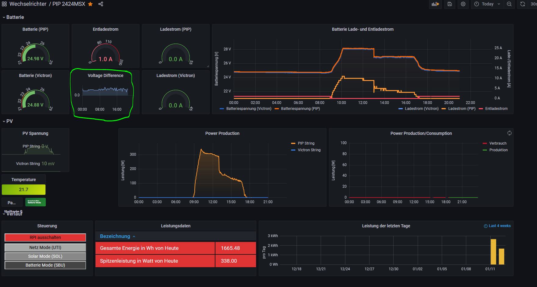
Auch sehr vorteilhaft wäre es, wenn man an einem der Regler einen kleinen Offset auf die Spannungsmessung geben könnte. Der Victron misst bisher zumindest, immer ca 0.1V weniger als der PIP (siehe Markierung im Bild). Ich kann mir vorstellen, dass dadurch von dieser Seite nicht optimal geladen werden kann. Kann man da Softwareseitig was machen oder muss ich mit den Kabeln rumspielen?

Vielen Dank für Antworten und Vorschläge
Solaranzeige_VDiff.PNG

xango
Beiträge: 135
Registriert: Mo 9. Mär 2020, 09:40
Hat sich bedankt: 2 Mal

Re: Ladespannungen einstellen, PIP Steuerung

Beitrag von xango »

was helfen würde ist die Ladespannung am PIP dann um die 0,1V höher einstellen. Die PIP Serie (dieses und viele andere Modelle von der Fa. Voltronic) messen nicht sehr genau. Ist auch bei meinem PIP-MAX bzw. Axpert MAX der Fall.

Zurück zu „Fragen zu Reglern, Wallboxen und Wechselrichter“

Wer ist online?

Mitglieder in diesem Forum: Schwarzermann und 0 Gäste