Meine Anlage in Fürth

Wer möchte, kann hier ein paar Bilder seiner Solaranzeige und seiner Anlage präsentieren.

Moderator: Ulrich

Kaluschke
Beiträge: 74
Registriert: Fr 1. Jan 2021, 10:11
Hat sich bedankt: 20 Mal
Danksagung erhalten: 5 Mal

Meine Anlage in Fürth

Beitrag von Kaluschke »

Hi,
seit über 10 Jahren bin ich mittlerweile Solarfarmer.
Meine Anlage ist eine 4,88Kwp Anlage.
25 IBC Module a 195Wp.
Südausrichtung mit 45° Dachneigung.
Das ganze ist in 2 Strings aufgeteilt und enden in einem SMA Sunny Tripower 5000TL-20.
Bis zum letzten Jahr noch auf 70% Hart abgeregelt, seit diesem Jahr Offen. Bisherige Ertragsleistung bei ca. 5000kwh/a.
Durch meine Wallbox der goe-Charger 11KW bin ich auf die Solaranzeige gekommen.

Solaranzeige läuft auf einem Raspberry Pi 4b 2GB in einem durchsichten Case was auch die SSD-Platte(256GB) aufnimmt.
Im Keller habe ich dannnoch einen "kleinen" Touchscreen und Maus/Tastatur angeschlossen, zu 99% ist der aber ausgeschaltet.

Die Solaranzeige liest den SMA-Wechselrichter, die goe-Charger Wallbox und meinen Stomzähler via VZLogger aus.
Ich lasse dann den Hausverbrauch bei der Wallbox berechnen und auch nochmal in einer Eigenen_werte.php.
Der Umstieg auf 64Bit habe ich mir vor 2 Wochen gegönnt.

Demnächst wechseln wir zu Tibber als Stromanbieter, da muss dann der Lesekopf noch etwas modifiziert werden.

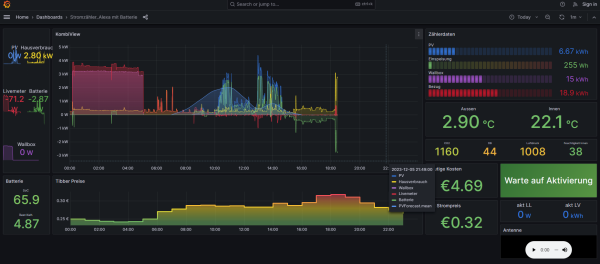
Meinen Grafana Screen lasse ich mir auf der Alexa anzeigen, durch den Trick sich auch darauf Radio anzuhören, schaltet Alexa nicht in den StandBy.
Die Grafana Screen zeigt mir auch schon den aktuellen Tibber Preis an, da Grafana den direkt sogar auslesen kann.

HW(keine Werbelinks):
Case: https://www.amazon.de/dp/B093W6FHXB
Extender board: https://www.amazon.de/dp/B091JSRQ9C
IR-Lesekopf: https://shop.weidmann-elektronik.de/ind ... ct&info=24
Raspberry Pi4b 2GB --> wow Preise sind ja abgehoben, falls man noch einen bekommt.
Alexa 10 3rd Generation

Tibber auf die Grafana:
https://hawar.no/2022/09/tibber-with-grafana-dashboard/

Ich hänge hier dann paar Bilder an und auch die Eigene_werte.php,die wall-math.php und Grafana Board.
Da ist bestimmt noch Optimierungspotential, bis jetzt laufen die PHPs ohne Fehlereinträge. :-)

Bis jetzt bin voll zufrieden mit der Solaranzeige und dem super Support.

Gruß Kaluschke / Steffen
Dateianhänge
wall-math.php
Wall_math
(2.26 KiB) 187-mal heruntergeladen
Vzlogger.conf
Vzlogger Conf
(2.01 KiB) 237-mal heruntergeladen
Stromzähler_Alexa-1676736924303.json
optimiert für die Alexa 10 inkl Radio
(45.44 KiB) 224-mal heruntergeladen
eigene_werte.php
eigene Werte
(9.99 KiB) 195-mal heruntergeladen
Solaranlage auf dem Dach
Solaranlage auf dem Dach
Grafana Alexa
Grafana Alexa
Weidmann IR-Kopf
Weidmann IR-Kopf
Keller Touchscreen
Keller Touchscreen
Raspberry im Case
Raspberry im Case
Solaranzeige mit SMA, GoeCharger und Tibber

100€ für dich, 50€ für mich Einladungslink
https://share.octopusenergy.de/steel-scarf-862

Kaluschke
Beiträge: 74
Registriert: Fr 1. Jan 2021, 10:11
Hat sich bedankt: 20 Mal
Danksagung erhalten: 5 Mal

Re: Meine Anlage in Fürth

Beitrag von Kaluschke »

Kleines Update:
ich habe mich erstmal von dem Solaranzeige-Image getrennt und habe mir das aktuelle Raspberry-Pi Original Image installiert.
Nachinstalliert habe ich dann Influx, Grafana und NodeRed.
--> Lese derzeit alle meine Geräte via Node Red aus. (SMA WR, Tibber, Goe-Charger WB, Pylontech-Batterien, Solis Hybrid WR(noch im Teststadium), solarprognose.de, Netatmo, Berechnung des Hausverbrauchs)

Das neueste Image von Solaranzeige werde ich bei Zeiten nochmal ausprobieren, ob dann die Pylontech-Batterien funktionieren --> hatte da so diverse Probleme :-).
Solaranzeige mit SMA, GoeCharger und Tibber

100€ für dich, 50€ für mich Einladungslink
https://share.octopusenergy.de/steel-scarf-862

Kaluschke
Beiträge: 74
Registriert: Fr 1. Jan 2021, 10:11
Hat sich bedankt: 20 Mal
Danksagung erhalten: 5 Mal

Re: Meine Anlage in Fürth

Beitrag von Kaluschke »

Hier dann eine Übersicht meiner Nodes und der Grafana-Oberfläche..
Grafana ist für die 10er Alexa optimiert.
Für die 10er Alexa optimiert, inkl Radio
Für die 10er Alexa optimiert, inkl Radio
Red Nodes sind soweit es ging und sinnvoll war anonymisiert..

Es ist alles für meine Komponenten abgestimmt(bestimmt kann man noch eine Menge schöner und optimierter machen)
Tibber hat nun den VZLogger abgelöst und die Batterien sind dazu gekommen.

beim GOe-Charger ist das Überschussladen noch nicht umgesetzt.
der GOe-Charger kann von sich aus, Laden wenn Strom günstig ist.. --> das braucht man nicht selber machen.. :-)

Solis WR kann man via Modbus auch ansprechen/auslesen..
Man kann ihm dann auch sagen "Lade nun die Batterien voll", bzw Entladung Sperren wenn Strom günstig ist.. --> noch lange nicht umgesetzt..
Dateianhänge
LiveDaten_Tibber_anonym.json
(6.44 KiB) 210-mal heruntergeladen
PV_Prognose_anonym.json
(4.15 KiB) 167-mal heruntergeladen
Pylontech_Master_anonym.json
(28.94 KiB) 183-mal heruntergeladen
Pylontech_Slave_anonym.json
(27.78 KiB) 176-mal heruntergeladen
Hausverbrauch_anonym.json
(8.73 KiB) 172-mal heruntergeladen
Tibber_Strompreise_anonym.json
(6.03 KiB) 145-mal heruntergeladen
SMA_WR_anonym.json
(9.45 KiB) 165-mal heruntergeladen
GOe_Charger_anonym.json
(8.95 KiB) 178-mal heruntergeladen
Solaranzeige mit SMA, GoeCharger und Tibber

100€ für dich, 50€ für mich Einladungslink
https://share.octopusenergy.de/steel-scarf-862

Kaluschke
Beiträge: 74
Registriert: Fr 1. Jan 2021, 10:11
Hat sich bedankt: 20 Mal
Danksagung erhalten: 5 Mal

Re: Meine Anlage in Fürth

Beitrag von Kaluschke »

hier noch die Flow Ansichten.
SMA WR Inject triggert andere Abfragen wie GoeCharger, Pylontech, tibber --> dann erfolgt die BErechnung des Hausverbrauches mit den aktuellsten Daten.. Derzeit auf 20s Intervall eingestellt..
PV-Prognose
PV-Prognose
Pylontech Slave
Pylontech Slave
Pylontech Master
Pylontech Master
go-e Charger
go-e Charger
SMA_WR
SMA_WR
Hausverbrauch
Hausverbrauch
Netatmo
Netatmo
tibber Strompreise
tibber Strompreise
Tibber Livedaten und Push Nachricht senden
Tibber Livedaten und Push Nachricht senden
Solaranzeige mit SMA, GoeCharger und Tibber

100€ für dich, 50€ für mich Einladungslink
https://share.octopusenergy.de/steel-scarf-862

Kaluschke
Beiträge: 74
Registriert: Fr 1. Jan 2021, 10:11
Hat sich bedankt: 20 Mal
Danksagung erhalten: 5 Mal

Re: Meine Anlage in Fürth

Beitrag von Kaluschke »

Letztens noch schnell PV Überschussladen implementiert.
Via grafana ist es ein und ausschaltbar..

Hat schon tipptopp funktioniert.
Unten rechts ist der Knopf..schreibt direkt zu Node Red und wird da ausgewertet.
Dateianhänge
Screenshot_2024-04-13-16-33-47-934_com.opera.browser.jpg
Solaranzeige mit SMA, GoeCharger und Tibber

100€ für dich, 50€ für mich Einladungslink
https://share.octopusenergy.de/steel-scarf-862

Kaluschke
Beiträge: 74
Registriert: Fr 1. Jan 2021, 10:11
Hat sich bedankt: 20 Mal
Danksagung erhalten: 5 Mal

Re: Meine Anlage in Fürth

Beitrag von Kaluschke »

Klein Erweiterung für meinen Heizöltank..
Habe für meinen Heizöltank mit einem Raspberry Pico W eine Füllstandsanzeige umgesetzt.
alle 15Minuten wird jetzt der Füllstand via Ultraschallsensor ermittelt und direkt in die Influx Datenbank geschrieben..
Materialkosten ca. 12€.
Gehäuse und Deckel habe ich selber via CAD und 3D Drucker erstellt.. in PETG gedruckt.. hoffe das hält die Heizöldämpfe aus..
Der errechnete Füllstand schwankt um 10l immer wieder, je nach Temperatur und ob gerade der Brenner läuft, man sieht aber eine gute Tendenz..
bei 1cm Füllstand sind es bei mir ca. 25l Heizöl..

Verwendete HW:
https://www.berrybase.de/raspberry-pi-p ... ller-board
https://www.berrybase.de/hc-sr04-ultraschall-sensor
plus etwas Kabel, 2Widerstände und ein altes 5V Netzteil

3D-Vorlage:
https://www.printables.com/model/102836 ... -ultrasoni

Den Programmcode werde ich noch später hochladen.. muss ich noch etwas aufhübschen :-)
Dateianhänge
Tankanzeige_Grafana.jpg
1728995355534.jpg
1728995355516.jpg
Solaranzeige mit SMA, GoeCharger und Tibber

100€ für dich, 50€ für mich Einladungslink
https://share.octopusenergy.de/steel-scarf-862

Kaluschke
Beiträge: 74
Registriert: Fr 1. Jan 2021, 10:11
Hat sich bedankt: 20 Mal
Danksagung erhalten: 5 Mal

Re: Meine Anlage in Fürth

Beitrag von Kaluschke »

Tibber ist nun bei mir Geschichte..
Meine Beweggründe waren:
- Brauche günstigen Strom in den Zeiten der Dunkelflauten (Nov-Feb)
- Gerade da ist Tibber recht teuer
- Im Sommer habe ich genug Strom..

Somit bin ich nun zu Octopus gewechselt.
Mit-E-Auto zum GO-Tarif..

0-5h 17,5ct/kwh (Entspricht sogar meiner Einspeisevergütung :D )
5-0h 28,5ct/kwh

Bis der Intelligente Stromzähler komplett fertig eingerichtet ist, zahle ich 24ct/kwh ganztägig...

100€ für dich, 50€ für mich
https://share.octopusenergy.de/steel-scarf-862

Dementsprechend ist nun die Anzeige auch überarbeitet und noch nicht ganz fertig.. Updates kommen dann..
Solaranzeige mit SMA, GoeCharger und Tibber

100€ für dich, 50€ für mich Einladungslink
https://share.octopusenergy.de/steel-scarf-862

Zurück zu „Bilder meiner Anlage“

Wer ist online?

Mitglieder in diesem Forum: 0 Mitglieder und 2 Gäste