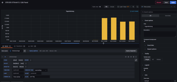
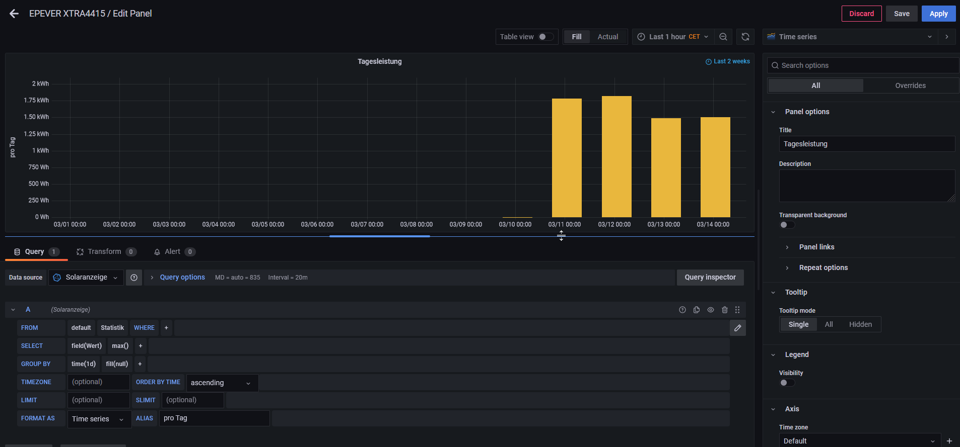
ich habe Solaranzeige seit ~6 Monaten am laufen. Jetzt war die Anlage etwa 14 Tage komplett off und habs dieses Wochenende wieder in Betrieb genommen. Aber komischerweise Stimmen die Tagesdaten nicht mehr.
Sonst war es so, das ich jeden Tag einzeln sehen konnte wie hoch der Ertrag war. Jetzt sieht es fast so aus als würde der Wert 2 mal hintereinander geschrieben, denn auch kurz nach Mitternacht habe ich für den neuen Tag den Wert vom Vortag.
Siehe Bild.

Es gab keine Veränderung innerhalb der letzten 14 Tage, davor hab ich ein DIY LiFePo4 Batterie pack eingebunden das ein JK-BMS hat, was auch einwandfrei läuft.
gruß,
Andreas