KACO Wechselrichter TL3 Serie

Welche Geräter können mit dieser Anzeige benutzt werden?
Laderegler, Wallboxen, Batterie-Management-Systeme, WLAN Schalter mit Tasmota Firmware und Wechselrichter.
Allgemeine Fragen zu all diesen Geräten.

Moderator: Ulrich

Benutzeravatar
Ulrich
Administrator
Beiträge: 6607
Registriert: Sa 7. Nov 2015, 10:33
Wohnort: Essen
Hat sich bedankt: 163 Mal
Danksagung erhalten: 918 Mal

KACO Wechselrichter TL3 Serie

Beitrag von Ulrich »

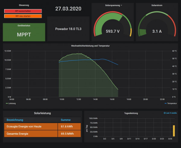
Die KACO Wechselrichter der TL3 Serie werden per LAN angeschlossen Der Port ist 502.
Nachts liefert das Gerät keine Werte. Das Gerät muss MODBUS TCP besitzen und es muss freigeschaltet sein. Die Hybrid Version hat kein MODBUS TCP und funktioniert mit der Solaranzeige nicht!


KacoTL3.jpg
-----------------------------------------------------
Ulrich . . . . . . . . [ Admin ]

Zurück zu „Fragen zu Reglern, Wallboxen und Wechselrichter“

Wer ist online?

Mitglieder in diesem Forum: 0 Mitglieder und 2 Gäste