Seit dem Update falsche Werte an MQTT
Moderator: Ulrich
Seit dem Update falsche Werte an MQTT
Hallo,
seit dem Update werden zeitweise falsche Werte an den MQTT übertragen.
Hier der aktuelle Log
08.05. 16:55:00 -Multi Regler Auslesen [Start].
08.05. 16:55:00 -Verarbeitung von: '1.user.config.php' Regler: 62
08.05. 16:55:00 |---------------- Start huawei_LAN.php -----------------------------
08.05. 16:55:00 -Huawei: 10.0.0.81 Port: 502 GeräteID: 1
08.05. 16:55:04 > -Gerätetyp: Modell ID: 0
08.05. 16:55:09 -MQTT Daten zum [ 10.0.0.91 ] senden.
08.05. 16:55:09 * -Daten zur lokalen InfluxDB [ solaranzeige ] gesendet.
08.05. 16:55:09 -Multi-Regler-Ausgang. 0
08.05. 16:55:09 -OK. Datenübertragung erfolgreich.
08.05. 16:55:09 |---------------- Stop huawei_LAN.php ---------------------------
08.05. 16:55:09 -Verarbeitung von: '2.user.config.php' Regler: 62
08.05. 16:55:09 |---------------- Start huawei_LAN.php -----------------------------
08.05. 16:55:09 -Huawei: 10.0.0.81 Port: 502 GeräteID: 2
08.05. 16:55:09 MQT-MQTT Daten zum Broker gesendet bzw. vom Broker empfangen. Adresse: 10.0.0.91 Port: 1883
08.05. 16:55:11 > -Gerätetyp: Modell ID: 0
08.05. 16:55:20 -MQTT Daten zum [ 10.0.0.91 ] senden.
08.05. 16:55:20 * -Daten zur lokalen InfluxDB [ solaranzeige2 ] gesendet.
08.05. 16:55:20 -Multi-Regler-Ausgang. -2
08.05. 16:55:20 -OK. Datenübertragung erfolgreich.
08.05. 16:55:20 |---------------- Stop huawei_LAN.php ---------------------------
08.05. 16:55:20 -Verarbeitung von: '3.user.config.php' Regler: 62
08.05. 16:55:20 |---------------- Start huawei_LAN.php -----------------------------
08.05. 16:55:20 -Huawei: 10.0.0.81 Port: 502 GeräteID: 3
08.05. 16:55:20 MQT-MQTT Daten zum Broker gesendet bzw. vom Broker empfangen. Adresse: 10.0.0.91 Port: 1883
08.05. 16:55:24 > -Gerätetyp: SUN2000-10KTL-M Modell ID: 429
08.05. 16:55:30 -MQTT Daten zum [ 10.0.0.91 ] senden.
08.05. 16:55:30 * -Daten zur lokalen InfluxDB [ solaranzeige3 ] gesendet.
08.05. 16:55:30 -Multi-Regler-Ausgang. -1
08.05. 16:55:30 -OK. Datenübertragung erfolgreich.
08.05. 16:55:30 |---------------- Stop huawei_LAN.php ---------------------------
08.05. 16:55:31 MQT-MQTT Daten zum Broker gesendet bzw. vom Broker empfangen. Adresse: 10.0.0.91 Port: 1883
08.05. 16:55:31 -Multi Regler Auslesen [Stop].
Dieses Attribut (SOC) ist nur ein Beispiel da er über langen Zeitraum konstant bleibt, das Verhalten betrifft leider alle Attribute.
Gibt es eine Möglichkeit zum Downgrade?
seit dem Update werden zeitweise falsche Werte an den MQTT übertragen.
Hier der aktuelle Log
08.05. 16:55:00 -Multi Regler Auslesen [Start].
08.05. 16:55:00 -Verarbeitung von: '1.user.config.php' Regler: 62
08.05. 16:55:00 |---------------- Start huawei_LAN.php -----------------------------
08.05. 16:55:00 -Huawei: 10.0.0.81 Port: 502 GeräteID: 1
08.05. 16:55:04 > -Gerätetyp: Modell ID: 0
08.05. 16:55:09 -MQTT Daten zum [ 10.0.0.91 ] senden.
08.05. 16:55:09 * -Daten zur lokalen InfluxDB [ solaranzeige ] gesendet.
08.05. 16:55:09 -Multi-Regler-Ausgang. 0
08.05. 16:55:09 -OK. Datenübertragung erfolgreich.
08.05. 16:55:09 |---------------- Stop huawei_LAN.php ---------------------------
08.05. 16:55:09 -Verarbeitung von: '2.user.config.php' Regler: 62
08.05. 16:55:09 |---------------- Start huawei_LAN.php -----------------------------
08.05. 16:55:09 -Huawei: 10.0.0.81 Port: 502 GeräteID: 2
08.05. 16:55:09 MQT-MQTT Daten zum Broker gesendet bzw. vom Broker empfangen. Adresse: 10.0.0.91 Port: 1883
08.05. 16:55:11 > -Gerätetyp: Modell ID: 0
08.05. 16:55:20 -MQTT Daten zum [ 10.0.0.91 ] senden.
08.05. 16:55:20 * -Daten zur lokalen InfluxDB [ solaranzeige2 ] gesendet.
08.05. 16:55:20 -Multi-Regler-Ausgang. -2
08.05. 16:55:20 -OK. Datenübertragung erfolgreich.
08.05. 16:55:20 |---------------- Stop huawei_LAN.php ---------------------------
08.05. 16:55:20 -Verarbeitung von: '3.user.config.php' Regler: 62
08.05. 16:55:20 |---------------- Start huawei_LAN.php -----------------------------
08.05. 16:55:20 -Huawei: 10.0.0.81 Port: 502 GeräteID: 3
08.05. 16:55:20 MQT-MQTT Daten zum Broker gesendet bzw. vom Broker empfangen. Adresse: 10.0.0.91 Port: 1883
08.05. 16:55:24 > -Gerätetyp: SUN2000-10KTL-M Modell ID: 429
08.05. 16:55:30 -MQTT Daten zum [ 10.0.0.91 ] senden.
08.05. 16:55:30 * -Daten zur lokalen InfluxDB [ solaranzeige3 ] gesendet.
08.05. 16:55:30 -Multi-Regler-Ausgang. -1
08.05. 16:55:30 -OK. Datenübertragung erfolgreich.
08.05. 16:55:30 |---------------- Stop huawei_LAN.php ---------------------------
08.05. 16:55:31 MQT-MQTT Daten zum Broker gesendet bzw. vom Broker empfangen. Adresse: 10.0.0.91 Port: 1883
08.05. 16:55:31 -Multi Regler Auslesen [Stop].
Dieses Attribut (SOC) ist nur ein Beispiel da er über langen Zeitraum konstant bleibt, das Verhalten betrifft leider alle Attribute.
Gibt es eine Möglichkeit zum Downgrade?
- Ulrich
- Administrator
- Beiträge: 6607
- Registriert: Sa 7. Nov 2015, 10:33
- Wohnort: Essen
- Hat sich bedankt: 163 Mal
- Danksagung erhalten: 918 Mal
Re: Seit dem Update falsche Werte an MQTT
Von welchem der 3 Geräte denn?
-----------------------------------------------------
Ulrich . . . . . . . . [ Admin ]
Ulrich . . . . . . . . [ Admin ]
Re: Seit dem Update falsche Werte an MQTT
Leider bei allen 3 WRs.
Kann aber kein Muster zwischen den WRs erkennen
Kann aber kein Muster zwischen den WRs erkennen
- Ulrich
- Administrator
- Beiträge: 6607
- Registriert: Sa 7. Nov 2015, 10:33
- Wohnort: Essen
- Hat sich bedankt: 163 Mal
- Danksagung erhalten: 918 Mal
Re: Seit dem Update falsche Werte an MQTT
Kannst du einmal ein Beispiel geben, wo die MQTT Daten falsch sind?
Die ersten beiden Geräte melden doch schon keinen Gerätetyp und kein Modell.
Da stimmt doch schon von vorne herein etwas nicht.
Die ersten beiden Geräte melden doch schon keinen Gerätetyp und kein Modell.
Da stimmt doch schon von vorne herein etwas nicht.
-----------------------------------------------------
Ulrich . . . . . . . . [ Admin ]
Ulrich . . . . . . . . [ Admin ]
Re: Seit dem Update falsche Werte an MQTT
Hallo Ulrich,
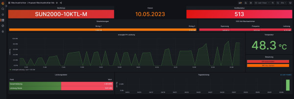
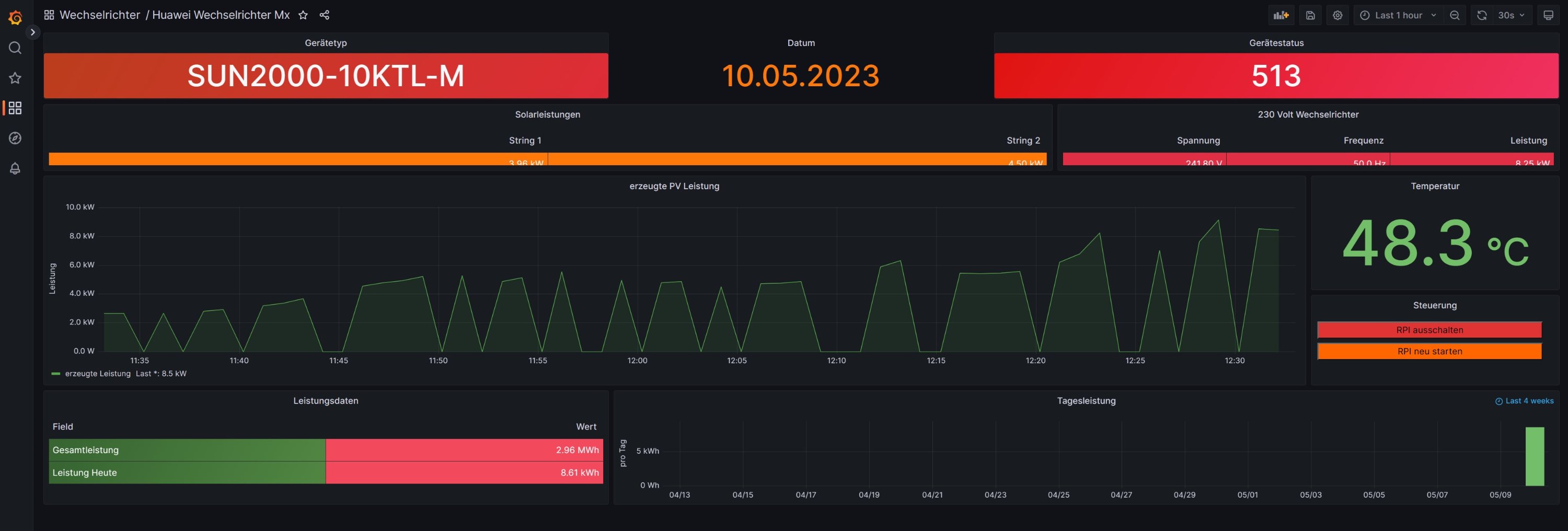
die Bilder sind Beispiele SOC über MQTT geliefert. Sollte konstant 100 liefern.
hier der Logfile wenn richtige Werte geliefert werden
08.05. 20:11:02 -Multi Regler Auslesen [Start].
08.05. 20:11:02 -Verarbeitung von: '1.user.config.php' Regler: 62
08.05. 20:11:02 |---------------- Start huawei_LAN.php -----------------------------
08.05. 20:11:02 -Huawei: 10.0.0.81 Port: 502 GeräteID: 1
08.05. 20:11:05 > -Gerätetyp: SUN2000-10KTL-M Modell ID: 429
08.05. 20:11:11 -MQTT Daten zum [ 10.0.0.91 ] senden.
08.05. 20:11:11 * -Daten zur lokalen InfluxDB [ solaranzeige ] gesendet.
08.05. 20:11:11 -Multi-Regler-Ausgang. 0
08.05. 20:11:11 -OK. Datenübertragung erfolgreich.
08.05. 20:11:11 |---------------- Stop huawei_LAN.php ---------------------------
08.05. 20:11:11 MQT-MQTT Daten zum Broker gesendet bzw. vom Broker empfangen. Adresse: 10.0.0.91 Port: 1883
08.05. 20:11:11 -Verarbeitung von: '2.user.config.php' Regler: 62
08.05. 20:11:11 |---------------- Start huawei_LAN.php -----------------------------
08.05. 20:11:11 -Huawei: 10.0.0.81 Port: 502 GeräteID: 2
08.05. 20:11:14 > -Gerätetyp: SUN2000-10KTL-M Modell ID: 429
08.05. 20:11:19 -MQTT Daten zum [ 10.0.0.91 ] senden.
08.05. 20:11:19 * -Daten zur lokalen InfluxDB [ solaranzeige2 ] gesendet.
08.05. 20:11:19 -Multi-Regler-Ausgang. 1
08.05. 20:11:19 -OK. Datenübertragung erfolgreich.
08.05. 20:11:19 |---------------- Stop huawei_LAN.php ---------------------------
08.05. 20:11:20 -Verarbeitung von: '3.user.config.php' Regler: 62
08.05. 20:11:20 |---------------- Start huawei_LAN.php -----------------------------
08.05. 20:11:20 -Huawei: 10.0.0.81 Port: 502 GeräteID: 3
08.05. 20:11:20 MQT-MQTT Daten zum Broker gesendet bzw. vom Broker empfangen. Adresse: 10.0.0.91 Port: 1883
08.05. 20:11:23 > -Gerätetyp: SUN2000-10KTL-M Modell ID: 429
08.05. 20:11:29 -MQTT Daten zum [ 10.0.0.91 ] senden.
08.05. 20:11:29 * -Daten zur lokalen InfluxDB [ solaranzeige3 ] gesendet.
08.05. 20:11:29 -Multi-Regler-Ausgang. 0
08.05. 20:11:29 -OK. Datenübertragung erfolgreich.
08.05. 20:11:29 |---------------- Stop huawei_LAN.php ---------------------------
08.05. 20:11:29 MQT-MQTT Daten zum Broker gesendet bzw. vom Broker empfangen. Adresse: 10.0.0.91 Port: 1883
08.05. 20:11:30 -Multi Regler Auslesen [Stop].
Danke für Deine Unterstützung
Axel
die Bilder sind Beispiele SOC über MQTT geliefert. Sollte konstant 100 liefern.
hier der Logfile wenn richtige Werte geliefert werden
08.05. 20:11:02 -Multi Regler Auslesen [Start].
08.05. 20:11:02 -Verarbeitung von: '1.user.config.php' Regler: 62
08.05. 20:11:02 |---------------- Start huawei_LAN.php -----------------------------
08.05. 20:11:02 -Huawei: 10.0.0.81 Port: 502 GeräteID: 1
08.05. 20:11:05 > -Gerätetyp: SUN2000-10KTL-M Modell ID: 429
08.05. 20:11:11 -MQTT Daten zum [ 10.0.0.91 ] senden.
08.05. 20:11:11 * -Daten zur lokalen InfluxDB [ solaranzeige ] gesendet.
08.05. 20:11:11 -Multi-Regler-Ausgang. 0
08.05. 20:11:11 -OK. Datenübertragung erfolgreich.
08.05. 20:11:11 |---------------- Stop huawei_LAN.php ---------------------------
08.05. 20:11:11 MQT-MQTT Daten zum Broker gesendet bzw. vom Broker empfangen. Adresse: 10.0.0.91 Port: 1883
08.05. 20:11:11 -Verarbeitung von: '2.user.config.php' Regler: 62
08.05. 20:11:11 |---------------- Start huawei_LAN.php -----------------------------
08.05. 20:11:11 -Huawei: 10.0.0.81 Port: 502 GeräteID: 2
08.05. 20:11:14 > -Gerätetyp: SUN2000-10KTL-M Modell ID: 429
08.05. 20:11:19 -MQTT Daten zum [ 10.0.0.91 ] senden.
08.05. 20:11:19 * -Daten zur lokalen InfluxDB [ solaranzeige2 ] gesendet.
08.05. 20:11:19 -Multi-Regler-Ausgang. 1
08.05. 20:11:19 -OK. Datenübertragung erfolgreich.
08.05. 20:11:19 |---------------- Stop huawei_LAN.php ---------------------------
08.05. 20:11:20 -Verarbeitung von: '3.user.config.php' Regler: 62
08.05. 20:11:20 |---------------- Start huawei_LAN.php -----------------------------
08.05. 20:11:20 -Huawei: 10.0.0.81 Port: 502 GeräteID: 3
08.05. 20:11:20 MQT-MQTT Daten zum Broker gesendet bzw. vom Broker empfangen. Adresse: 10.0.0.91 Port: 1883
08.05. 20:11:23 > -Gerätetyp: SUN2000-10KTL-M Modell ID: 429
08.05. 20:11:29 -MQTT Daten zum [ 10.0.0.91 ] senden.
08.05. 20:11:29 * -Daten zur lokalen InfluxDB [ solaranzeige3 ] gesendet.
08.05. 20:11:29 -Multi-Regler-Ausgang. 0
08.05. 20:11:29 -OK. Datenübertragung erfolgreich.
08.05. 20:11:29 |---------------- Stop huawei_LAN.php ---------------------------
08.05. 20:11:29 MQT-MQTT Daten zum Broker gesendet bzw. vom Broker empfangen. Adresse: 10.0.0.91 Port: 1883
08.05. 20:11:30 -Multi Regler Auslesen [Stop].
Danke für Deine Unterstützung
Axel
- Ulrich
- Administrator
- Beiträge: 6607
- Registriert: Sa 7. Nov 2015, 10:33
- Wohnort: Essen
- Hat sich bedankt: 163 Mal
- Danksagung erhalten: 918 Mal
Re: Seit dem Update falsche Werte an MQTT
Hallo Axel,
das hilft mir nicht. Ich benötige die MQTT Daten, die zum Brocker gesendet werden.
das hilft mir nicht. Ich benötige die MQTT Daten, die zum Brocker gesendet werden.
-----------------------------------------------------
Ulrich . . . . . . . . [ Admin ]
Ulrich . . . . . . . . [ Admin ]
Re: Seit dem Update falsche Werte an MQTT
Hallo,
wie und wo soll ich die Abgreifen? ich weiß nur wie ich die Daten liefern kann, die am Broker ankommen.
Axel
wie und wo soll ich die Abgreifen? ich weiß nur wie ich die Daten liefern kann, die am Broker ankommen.
Axel
Re: Seit dem Update falsche Werte an MQTT
Hallo
habe nun mit 32 und 64 bit und beide Versionen im Single und Multi Mode getestet.
Immer das selbe Ergebnis.
LG
Axel
habe nun mit 32 und 64 bit und beide Versionen im Single und Multi Mode getestet.
Immer das selbe Ergebnis.
LG
Axel
Re: Seit dem Update falsche Werte an MQTT
Hallo,
so wie es aussieht ist es kein MQTT Problem.
Grafana zeigt auch die 0 Werte. Neue 64 Bit Installation
so wie es aussieht ist es kein MQTT Problem.
Grafana zeigt auch die 0 Werte. Neue 64 Bit Installation
Wer ist online?
Mitglieder in diesem Forum: 0 Mitglieder und 2 Gäste