Falsche Werte in DB vom WR
Moderator: Ulrich
Falsche Werte in DB vom WR
Hallo,
poste hier da es kein Multireglerproblem oder MQTT Problem ist.
Habe eine neue Installation und bekomme falsche Werte in die Datenbank und somit in Grafana angezeigt.
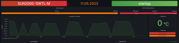
Hier ein Beispiel der letzten 30 Minuten: Hier der Logfile
11.05. 11:04:01 |---------------- Start huawei_LAN.php -----------------------------
11.05. 11:04:01 -Huawei: 10.0.0.81 Port: 502 GeräteID: 1
11.05. 11:04:04 > -Gerätetyp: SUN2000-10KTL-M Modell ID: 429
11.05. 11:04:10 -MQTT Daten zum [ 10.0.0.91 ] senden.
11.05. 11:04:10 * -Daten zur lokalen InfluxDB [ solaranzeige ] gesendet.
11.05. 11:04:10 -OK. Datenübertragung erfolgreich.
11.05. 11:04:10 |---------------- Stop huawei_LAN.php ---------------------------
11.05. 11:04:10 MQT-MQTT Daten zum Broker gesendet bzw. vom Broker empfangen. Adresse: 10.0.0.91 Port: 1883
11.05. 11:05:01 |---------------- Start huawei_LAN.php -----------------------------
11.05. 11:05:01 -Huawei: 10.0.0.81 Port: 502 GeräteID: 1
11.05. 11:05:05 > -Gerätetyp: Modell ID: 0
11.05. 11:05:10 -MQTT Daten zum [ 10.0.0.91 ] senden.
11.05. 11:05:10 * -Daten zur lokalen InfluxDB [ solaranzeige ] gesendet.
11.05. 11:05:10 -OK. Datenübertragung erfolgreich.
11.05. 11:05:10 |---------------- Stop huawei_LAN.php ---------------------------
WR ist Huawei über SDongle, Raspi4 neues Image (32 und 64bit)
Hat jemand eine Idee?
Axel
poste hier da es kein Multireglerproblem oder MQTT Problem ist.
Habe eine neue Installation und bekomme falsche Werte in die Datenbank und somit in Grafana angezeigt.
Hier ein Beispiel der letzten 30 Minuten: Hier der Logfile
11.05. 11:04:01 |---------------- Start huawei_LAN.php -----------------------------
11.05. 11:04:01 -Huawei: 10.0.0.81 Port: 502 GeräteID: 1
11.05. 11:04:04 > -Gerätetyp: SUN2000-10KTL-M Modell ID: 429
11.05. 11:04:10 -MQTT Daten zum [ 10.0.0.91 ] senden.
11.05. 11:04:10 * -Daten zur lokalen InfluxDB [ solaranzeige ] gesendet.
11.05. 11:04:10 -OK. Datenübertragung erfolgreich.
11.05. 11:04:10 |---------------- Stop huawei_LAN.php ---------------------------
11.05. 11:04:10 MQT-MQTT Daten zum Broker gesendet bzw. vom Broker empfangen. Adresse: 10.0.0.91 Port: 1883
11.05. 11:05:01 |---------------- Start huawei_LAN.php -----------------------------
11.05. 11:05:01 -Huawei: 10.0.0.81 Port: 502 GeräteID: 1
11.05. 11:05:05 > -Gerätetyp: Modell ID: 0
11.05. 11:05:10 -MQTT Daten zum [ 10.0.0.91 ] senden.
11.05. 11:05:10 * -Daten zur lokalen InfluxDB [ solaranzeige ] gesendet.
11.05. 11:05:10 -OK. Datenübertragung erfolgreich.
11.05. 11:05:10 |---------------- Stop huawei_LAN.php ---------------------------
WR ist Huawei über SDongle, Raspi4 neues Image (32 und 64bit)
Hat jemand eine Idee?
Axel
- Ulrich
- Administrator
- Beiträge: 5676
- Registriert: Sa 7. Nov 2015, 10:33
- Wohnort: Essen
- Hat sich bedankt: 165 Mal
- Danksagung erhalten: 835 Mal
Re: Falsche Werte in DB vom WR
Der sDongle ist das Problem. Darüber gibt es hier im Forum eine Menge Posts. Der sDongle ist in der Regel extrem langsam und sendet manchmal auch keine Daten zurück. Es ist der Horror mit dem Ding. Ich habe so ein Gerät nicht, deshalb kann ich dir nicht direkt helfen.
-----------------------------------------------------
Ulrich . . . . . . . . [ Admin ]
Ulrich . . . . . . . . [ Admin ]
Re: Falsche Werte in DB vom WR
OK,
danke habe ich verstanden.
Eigenartig ist nur es lief bis zum Update problemlos. Hast du irgendwo ein älteres Image damit ich es damit nochmals testen kann?
Danke
Axel
danke habe ich verstanden.
Eigenartig ist nur es lief bis zum Update problemlos. Hast du irgendwo ein älteres Image damit ich es damit nochmals testen kann?
Danke
Axel
Re: Falsche Werte in DB vom WR
Ich habe genau dasselbe Problem und denke nicht das es am sDongle liegt, denn seit Inbetriebnahme (Dezember 2022) der Anlage hatte ich immer vollständige Werte, erst nach einem Update/Neustart des Docker Containers (letzte Woche) kam es zu genau diesem Verhalten. Auch bei mir wird im Log der Solaranzeige immer genau dann die Modell-ID sowie der Gerätetyp nicht angezeigt.
Evtl. könnte man das ja abfangen, dass wenn diese Daten gar nicht gelesen werden, dann eben auch keine 0 Werte an die InfluxDB gesendet werden. Leider ist PHP absolut nicht meine "Sprache"
Code: Alles auswählen
23.05. 08:35:02 |---------------- Start huawei_LAN.php -----------------------------
23.05. 08:35:02 -Huawei: 192.168.100.151 Port: 502 GeräteID: 1
23.05. 08:35:06 > -Gerätetyp: Modell ID: 0
23.05. 08:35:10 * -Daten zur entfernten InfluxDB [ solaranzeige ] gesendet.
23.05. 08:35:10 -Schleife: 1 Zeitspanne: 1
23.05. 08:35:11 -OK. Datenübertragung erfolgreich.
23.05. 08:35:11 |---------------- Stop huawei_LAN.php ---------------------------
23.05. 08:36:02 |---------------- Start huawei_LAN.php -----------------------------
23.05. 08:36:02 -Huawei: 192.168.100.151 Port: 502 GeräteID: 1
23.05. 08:36:07 > -Gerätetyp: SUN2000-5KTL-M1 Modell ID: 426
23.05. 08:36:12 * -Daten zur entfernten InfluxDB [ solaranzeige ] gesendet.
23.05. 08:36:12 -OK. Datenübertragung erfolgreich.
23.05. 08:36:12 |---------------- Stop huawei_LAN.php --------------------------- -
TeamO
- Beiträge: 1077
- Registriert: Mo 22. Jun 2020, 08:58
- Wohnort: Ulm / Neu-Ulm
- Hat sich bedankt: 25 Mal
- Danksagung erhalten: 211 Mal
Re: Falsche Werte in DB vom WR
Du könntest es damit testen, dass Du in der huawei_LAN.php die Zeilen 138 und 142+142 mit // auskommentierst.
Also so:
Die Änderung ist aber nicht Updatefest. Also keinen Neustart des Containers danach machen.
Also so:
Code: Alles auswählen
// $aktuelleDaten["Modell"] = $funktionen->hex2string( substr( $rc["Wert"], 0, 30 ));
$aktuelleDaten["Firmware"] = $funktionen->hex2string( substr( $rc["Wert"], 0, 30 ));
$aktuelleDaten["Seriennummer"] = $funktionen->hex2string( substr( $rc["Wert"], 60, 24 ));
$aktuelleDaten["PN"] = $funktionen->hex2string( substr( $rc["Wert"], 100, 24 ));
// $aktuelleDaten["ModellID"] = hexdec( substr( $rc["Wert"], 280, 4 ));
// $funktionen->log_schreiben("Gerätetyp: ".$aktuelleDaten["Modell"]." Modell ID: ".$aktuelleDaten["ModellID"],"> ",5);Gruß Timo
Auflistung Geräte/Dashboards/Anschlussart
Datenbankfelder der einzelnen Geräte
GANZ WICHTIG: Überblick der vorhandenen Anleitungen
Fertige Komplett-Systeme gibt es hier anfragen[AT]bauer-timo[.]de
Tibber Invite (100% Öko-Strom + 50€ Bonus)
Auflistung Geräte/Dashboards/Anschlussart
Datenbankfelder der einzelnen Geräte
GANZ WICHTIG: Überblick der vorhandenen Anleitungen
Fertige Komplett-Systeme gibt es hier anfragen[AT]bauer-timo[.]de
Tibber Invite (100% Öko-Strom + 50€ Bonus)
Re: Falsche Werte in DB vom WR
Hey Timo, danke für die Antwort, aber das einzige, was ich damit bewirke, ist, dass lediglich das WR Modell nicht mehr ausgelesen und geloggt wird
Ich habe stattdessen in Zeile 147 folgenden Block eingebaut:
Falls die Abfrage dann 3 Mal ungültige Werte liefert, werden zwar für diesen Abfragezyklus keine Werte in die InfluxDB gesendet, jedoch kann man ja die Dashboards in Grafana dahingehend modifizieren, dass bei null Values einfach der vorhergehende Wert angezeigt wird.
Ich habe stattdessen in Zeile 147 folgenden Block eingebaut:
Code: Alles auswählen
if (empty($aktuelleDaten["Modell"]) || empty($aktuelleDaten["ModellID"])) {
if ($i > 3) {
$funktionen->log_schreiben("Modell oder Modell ID ungültig, überspringe Zyklus. ","> ",5);
goto Ausgang;
} else {
$funktionen->log_schreiben("Modell oder Modell ID ungültig, wiederhole Abfrage. ","> ",5);
continue;
}
}
-
TeamO
- Beiträge: 1077
- Registriert: Mo 22. Jun 2020, 08:58
- Wohnort: Ulm / Neu-Ulm
- Hat sich bedankt: 25 Mal
- Danksagung erhalten: 211 Mal
Re: Falsche Werte in DB vom WR
Problem könnte hier aber dann die Laufzeit vom Script sein. Also dass es zu lange läuft.
Deswegen nur mal den Test um das Model nicht mehr auszulesen.
Das brauchst Du ja eigentlich auch nicht, oder?
Deswegen nur mal den Test um das Model nicht mehr auszulesen.
Das brauchst Du ja eigentlich auch nicht, oder?
Gruß Timo
Auflistung Geräte/Dashboards/Anschlussart
Datenbankfelder der einzelnen Geräte
GANZ WICHTIG: Überblick der vorhandenen Anleitungen
Fertige Komplett-Systeme gibt es hier anfragen[AT]bauer-timo[.]de
Tibber Invite (100% Öko-Strom + 50€ Bonus)
Auflistung Geräte/Dashboards/Anschlussart
Datenbankfelder der einzelnen Geräte
GANZ WICHTIG: Überblick der vorhandenen Anleitungen
Fertige Komplett-Systeme gibt es hier anfragen[AT]bauer-timo[.]de
Tibber Invite (100% Öko-Strom + 50€ Bonus)
Re: Falsche Werte in DB vom WR
Hey Timo, jetzt versteh’ ich den Gedanken dahinter. Also die Laufzeit scheint auch nicht das Problem zu sein, manchmal braucht's 1 Versuch um schon nur das Modell und die ID zu lesen, manchmal 3 und wer hätte es gedacht, dasselbe Problem besteht dann trotzdem für andere Werte, da kommt einfach 0 vom Dongle zurück. Seltsamerweise sind es immer mal andere Werte, die nicht kommen.
Was ich eben nur absolut nicht verstehe ist, warum das alles Monatelang funktioniert hat und auf einen Schlag nicht mehr. Die Firmware des Dongles wurde in der vergangenen Woche auch nicht geändert, wie bereits erwähnt wurde lediglich der Container neu gestartet (Update EnvVar war dabei auf "yes" gestellt)
Hat sich an der Funktion "modbus_tcp_lesen" in den letzten Versionen irgendetwas geändert?
Was ich eben nur absolut nicht verstehe ist, warum das alles Monatelang funktioniert hat und auf einen Schlag nicht mehr. Die Firmware des Dongles wurde in der vergangenen Woche auch nicht geändert, wie bereits erwähnt wurde lediglich der Container neu gestartet (Update EnvVar war dabei auf "yes" gestellt)
Hat sich an der Funktion "modbus_tcp_lesen" in den letzten Versionen irgendetwas geändert?
-
TeamO
- Beiträge: 1077
- Registriert: Mo 22. Jun 2020, 08:58
- Wohnort: Ulm / Neu-Ulm
- Hat sich bedankt: 25 Mal
- Danksagung erhalten: 211 Mal
Re: Falsche Werte in DB vom WR
Das kann ich Dir leider nicht beantworten.
Du könntest jetzt natürlich versuchen eine "alte" Version der beiden Dateien huawei_LAN.php und funktionen.inc.php einzuspielen und dann prüfen, ob das Problem noch besteht.
Falls nein, müsste Ulrich schauen, was sich geändert hat.
Du könntest jetzt natürlich versuchen eine "alte" Version der beiden Dateien huawei_LAN.php und funktionen.inc.php einzuspielen und dann prüfen, ob das Problem noch besteht.
Falls nein, müsste Ulrich schauen, was sich geändert hat.
Gruß Timo
Auflistung Geräte/Dashboards/Anschlussart
Datenbankfelder der einzelnen Geräte
GANZ WICHTIG: Überblick der vorhandenen Anleitungen
Fertige Komplett-Systeme gibt es hier anfragen[AT]bauer-timo[.]de
Tibber Invite (100% Öko-Strom + 50€ Bonus)
Auflistung Geräte/Dashboards/Anschlussart
Datenbankfelder der einzelnen Geräte
GANZ WICHTIG: Überblick der vorhandenen Anleitungen
Fertige Komplett-Systeme gibt es hier anfragen[AT]bauer-timo[.]de
Tibber Invite (100% Öko-Strom + 50€ Bonus)
Re: Falsche Werte in DB vom WR
@acsolar/Axel: ich hab mal meine modifizierte huawei_LAN.php in den Anhang gepackt, du kannst ja mal testen, ob das dein Problem löst, bei mir läuft es damit jetzt jedenfalls wieder lückenlos.
Was hab ich gemacht?
Ich hab a) die sleeps zwischen den einzelnen Registerabfragen auf 2 Sekunden gesetzt und b) "retries" eingebaut, wenn Werte schlichtweg falsch sind, wie bspw. der Modellname ist leer oder Werte sind unwahrscheinlich, wie bspw. der Batterieladezustand (SOC) ist 0
Was hab ich gemacht?
Ich hab a) die sleeps zwischen den einzelnen Registerabfragen auf 2 Sekunden gesetzt und b) "retries" eingebaut, wenn Werte schlichtweg falsch sind, wie bspw. der Modellname ist leer oder Werte sind unwahrscheinlich, wie bspw. der Batterieladezustand (SOC) ist 0
- Dateianhänge
-
- huawei_LAN.php
- (16.09 KiB) 230-mal heruntergeladen
Wer ist online?
Mitglieder in diesem Forum: 0 Mitglieder und 3 Gäste