Seit einigen Tagen habe ich einen Akku und keinen passenden Wert mehr in Solaranzeige der PV Leistung

Wenn mehr als ein Gerät an den Raspberry angeschlossen werden sollen. Z.B. ein Regler und ein Wechselrichter oder mehrere Wechselrichter. Das Maximum sind 6 Geräte pro Raspberry Pi.

Moderator: Ulrich

BerHa
Beiträge: 47
Registriert: Do 10. Nov 2022, 23:17
Hat sich bedankt: 43 Mal

Seit einigen Tagen habe ich einen Akku und keinen passenden Wert mehr in Solaranzeige der PV Leistung

Beitrag von BerHa »

Hallo Team,

bis vor einigen Tagen habe ich meinen SolarEdge Wechselrichter und die SolarEdge Wallbox ohne Akku betrieben. Alles hat auch gut geklappt, inkl. PV Überschussladen.

Die Dashboards haben auch super funktioniert, da

Code: Alles auswählen

SELECT last("Leistung") FROM "AC" WHERE $timeFilter
mir den aktuellen PV Wert geliefert hat.

Jetzt habe ich seit ein paar Tagen den Akku, und auf dem o. g. Wert wird mir nun auch die Leistung des Akkus angezeigt. Jetzt (abends keine Sonne) werden mir 262 Watt angezeigt, welche die Leistung ist, die mein Haus verbraucht und sich aus dem Akku zieht.

Long Story Short: In welchem Wert genau ist den die tatsächliche aktuelle PV Leistung hinterlegt?

Code: Alles auswählen

SELECT last("Leistung") FROM "PV" WHERE $timeFilter
ist es nicht, da der Wert (abends keine Sonne) mir aktuell 273 Watt anzeigt, welches dem Hausverbrauch (zumindest ungefähr) entspricht welcher gerade aus dem Akku gezogen wird.

Für mich sieht das so aus, als würden dieselben Werte in das Measurement AC und PV geschrieben werden. Kann das evtl. sein?

Ein Update der Solaranzeige habe ich heute gemacht - am 5.7.2023.

Ich bin leider etwas lost.
Vielen Dank
Mfg aus NRW

SolarEdge 8 KW Wechselrichter. SolarEdge / KEBA Wallbox. SolarEdge 4,6 kWh Akku
34 Module von Ja Solar mit 13,5 kW Peak
BMW 3er Plugin Hybrid
Wärmepumpe als Heizsystem im Haus
Modernisierter Altbau von 1951

BerHa
Beiträge: 47
Registriert: Do 10. Nov 2022, 23:17
Hat sich bedankt: 43 Mal

Re: Seit einigen Tagen habe ich einen Akku und keinen Wert mir in Solaranzeige der PV Leistung

Beitrag von BerHa »

Hallo,

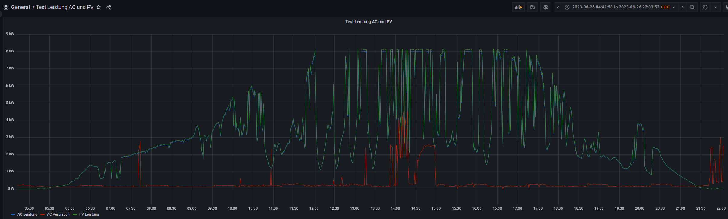
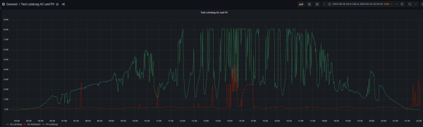
um das noch einmal etwas zu veranschaulichen, habe ich dasselbe Chart an 2 verschiedenen Tagen einmal abfotografiert.

Die Blaue Linie entspricht:

Code: Alles auswählen

SELECT "Leistung" FROM "AC" WHERE $timeFilter
Die Rote Linie entspricht:

Code: Alles auswählen

SELECT "Verbrauch" FROM "AC" WHERE $timeFilter
Die grüne Linie entspricht:

Code: Alles auswählen

SELECT "Leistung" FROM "PV" WHERE $timeFilter
Das 1. Chart ist vom 26.6.2023 (also vor dem Einbau des Akkus)
Und das 2. Chart vom 1.7.2023 (also nach Einbau des Akkus).

Am 26.6. sieht man schön wie die PV Erzeugung früh morgens gegen 05:30 beginnt, und wie sie gegen 21:30 Uhr endet. An den Tagen wurde der PV Strom erzeugt und ist entweder ins Haus geschickt worden oder ins Netz.

Am 1.7. hingegen sieht man die grüne Linie der PV Erzeugung früh morgens nicht, da erst einmal der Akku aufgeladen werden musste.

Ich hoffe ihr versteht was ich meine?

Vielen Dank
Dateianhänge
2023_07_01
2023_07_01
2023_06_26
2023_06_26
Mfg aus NRW

SolarEdge 8 KW Wechselrichter. SolarEdge / KEBA Wallbox. SolarEdge 4,6 kWh Akku
34 Module von Ja Solar mit 13,5 kW Peak
BMW 3er Plugin Hybrid
Wärmepumpe als Heizsystem im Haus
Modernisierter Altbau von 1951

BerHa
Beiträge: 47
Registriert: Do 10. Nov 2022, 23:17
Hat sich bedankt: 43 Mal

Re: Seit einigen Tagen habe ich einen Akku und keinen Wert mir in Solaranzeige der PV Leistung

Beitrag von BerHa »

Hallo,

als weitere Information die Auswertungen an den Beiden Tagen direkt aus dem SolarEdge Portal. Das untere Chart zeigt dabei den Füllstand des Akkus an.

Vielen Dank
Dateianhänge
2023_07_01
2023_07_01
2023_06_26
2023_06_26
Mfg aus NRW

SolarEdge 8 KW Wechselrichter. SolarEdge / KEBA Wallbox. SolarEdge 4,6 kWh Akku
34 Module von Ja Solar mit 13,5 kW Peak
BMW 3er Plugin Hybrid
Wärmepumpe als Heizsystem im Haus
Modernisierter Altbau von 1951

JensN
Beiträge: 34
Registriert: Di 28. Jul 2020, 17:22
Danksagung erhalten: 8 Mal

Re: Seit einigen Tagen habe ich einen Akku und keinen passenden Wert mehr in Solaranzeige der PV Leistung

Beitrag von JensN »

hallo

mit Speicher ist die Berechnung der PV-Leistung eine andere. Ulrich hat da einen Fehler im solaredge_serie Script. Ich werde ihm eine angepasste version zukommen lassen, damit er sie in seinen Updates einpflegen kann.

Im Anhang die geänderte solaredge_serie.php und die funktionen.inc.php

beide Dateien an entsprechender Stelle ersetzen. Vorher die Originalen sichern.

wenn es nicht funktioniert bitte melden.

Gruß
Jens
Dateianhänge
solaredge_serie.php
(49.17 KiB) 233-mal heruntergeladen
funktionen.inc.php
(273.25 KiB) 222-mal heruntergeladen

BerHa
Beiträge: 47
Registriert: Do 10. Nov 2022, 23:17
Hat sich bedankt: 43 Mal

Re: Seit einigen Tagen habe ich einen Akku und keinen passenden Wert mehr in Solaranzeige der PV Leistung

Beitrag von BerHa »

Hallo Jens,

super das Du Dir die Mühe gemacht hast! Ich habe Deine angepassten Dateien einmal verglichen mit den aktuellen Dateien meiner originalen Installation (das ist ja logischerweise immer abhängig vom Updatestand), und habe festgestellt, dass sich die beiden Dateien an vielen Stellen unterscheiden. Daraus folgt:

1.) Kannst Du mal auflisten um welche Änderungen es genau geht?
2.) Hast Du die Änderungen schon an Ulrich übergeben und hat er diese evtl. eingearbeitet?

Vielen Dank
Mfg aus NRW

SolarEdge 8 KW Wechselrichter. SolarEdge / KEBA Wallbox. SolarEdge 4,6 kWh Akku
34 Module von Ja Solar mit 13,5 kW Peak
BMW 3er Plugin Hybrid
Wärmepumpe als Heizsystem im Haus
Modernisierter Altbau von 1951

JensN
Beiträge: 34
Registriert: Di 28. Jul 2020, 17:22
Danksagung erhalten: 8 Mal

Re: Seit einigen Tagen habe ich einen Akku und keinen passenden Wert mehr in Solaranzeige der PV Leistung

Beitrag von JensN »

Hallo BerHa,

ich habe das File von einem User angepasst. Welche Version er installiert hat kann ich nicht sagen. Möglicherweise sind da auch noch einige andere Änderungen die nicht ich gemacht habe, sondern vom Versionsstand her anders sind. An Ulrich habe ich noch nichts übergeben. Bin noch nicht dazu gekommen. Es müssten auch noch Änderungen an der funktionen.inc gemacht werden. Dass sollte aber Ulrich entscheiden.

Wenn du mir noch einmal die beiden Dateien schickst die du mitteinander verglichen hast, dann liste ich dir die Änderungen noch mal auf mit einer Beschreibung dazu.

Gruß

BerHa
Beiträge: 47
Registriert: Do 10. Nov 2022, 23:17
Hat sich bedankt: 43 Mal

Re: Seit einigen Tagen habe ich einen Akku und keinen passenden Wert mehr in Solaranzeige der PV Leistung

Beitrag von BerHa »

Hallo,

anbei die beiden Dateien. Ich habe, so lange ich mich nicht vertan habe, extra die originalen Dateien direkt von Ulrich verwendet. An der Datei SolarEdge_Serie.php habe ich nämlich gemäß Forum ein paar wenige Veränderungen vorgenommen.

Vielen Dank für Deine Mühe!
Dateianhänge
solaredge_serie_original.php
(46.57 KiB) 240-mal heruntergeladen
funktionen.inc.php
(374.79 KiB) 201-mal heruntergeladen
Mfg aus NRW

SolarEdge 8 KW Wechselrichter. SolarEdge / KEBA Wallbox. SolarEdge 4,6 kWh Akku
34 Module von Ja Solar mit 13,5 kW Peak
BMW 3er Plugin Hybrid
Wärmepumpe als Heizsystem im Haus
Modernisierter Altbau von 1951

JensN
Beiträge: 34
Registriert: Di 28. Jul 2020, 17:22
Danksagung erhalten: 8 Mal

Re: Seit einigen Tagen habe ich einen Akku und keinen passenden Wert mehr in Solaranzeige der PV Leistung

Beitrag von JensN »

Hallo BerHa,

ich kommentiere die von mir angepasste solaredge.serie.php.

Zeile 48
Versionsänderung von Ulrich

Zeile 85 bis 91
Versionsänderung von Ulrich

Zeile 147 bis 149
Versionsänderung von Ulrich

Zeile 164
eigentlich gehört da Blindleistung rein. Blindleistung gibt es aber in der Funktionen.inc für den Wechselrichter nicht. Ulrich setzt die AC-Wirkleistung gleich der AC-Leistung, was nicht falsch ist. In der Funktionen.inc tauchen aber beide Measurements auf. Letztendlich aber mit den selben werten.

Zeile 220
siehe Zeile 164 Zuordnung der AC-Wirkleistung erfolgt in der Funktionen.inc.

Zeile 284 bis 288
Zähler M1 Blindleistung. Ulrich hat da Wirkleistung. Das ist falsch.

Zeile 345 bis 349
Zähler M2 Blindleistung. Ulrich hat da Wirkleistung. Das ist falsch.

Zeile 406 bis 410
Zähler M3 Blindleistung. Ulrich hat da Wirkleistung. Das ist falsch.

Zeile 450
Es gibt bei den Speichern noch einen Status 10 = AUS. In diesem Modus sind einige Batterie Daten undefiniert aber vorhanden. In Diesem Status müssen einige Daten auf 0 gesetzt werden sonnst giebt es Zahlen mit 14 und mehr Kommastellen. Spannung Srom und Leistung betrifft das.

Zeile 460/461
Versionsänderung von Ulrich

Zeile 471 bis 476
Versionsänderung von Ulrich. Batterie1_Lifetime Export/Import. Ladung/Entladung in Wh. Endloszähler. Die Daten sind aber teilweise unplausiebel. Hängt von dem Speicher ab. Ich habe einen bei dem der Zähler funktioniert und einen bei dem es nicht funktioniert.

Zeile 477 bis 486

Von mir angepasst. Problem Zeile 450.

Zeile 496/497
Versionsänderung von Ulrich

Zeile 499
Schreibfehler von Ulrich Adresse 4E26C statt 4E16C

Zeile 508 bis 512
Versionsänderung von Ulrich. Siehe Zeile 471 bis 476 aber für Batterie 2

Zeile 513 bis 522
Von mir angepasst. Problem Zeile 450, aber für Batterie 2.

Zeile 526 bis 548
von mir angepasst. Errechnung PV-Leistung. Bedingung ist, dass Speicher 1 vorhanden ist. Bei zwei Speichern wird es dann so nicht mehr richtig sein. Es wird das Vorhandensein einer Seriennummer überprüft. Wenn keine Vorhanden ist, dann ist PV-Leistung = AC-Leistung.
In Zeile 531 ist eine Bedingung die möglicherweise auch angepasst werden muss. Abhänging vom minimalen Verbrauch im Haus. Wird dieser unterschritten, wird die PV-Leistung auf 0 gesetzt, auch wenn möglicherweise noch paar Watt auf dem Dach sind. PV-Leistung ergibt sich aus der DC-Leistung + Batterie-Leistung. Entladung/Ladung der Batterie wird hier auch berücksichtigt.

Ulrich hat hier zur Berechnung der PV-Leistung die Bedingung gesetzt, das der DC-Strom negativ wird. Leider ist bei Solaredge DC-Strom und DC-Leistung ein absoluter Wert. Also ohne Vorzeichen. Damit wurde die Bedingung nie erfüllt.

Zeile 574
von mir angepasst. Ulrich hat hier Bezug/Einspeisung als einen Wert mit Vorzeichen. Ich habe hier Bezug und Einspeisung separat mit positiven Vorzeichen. Läßt sich in Grafana besser darstellen.

In der funktionen.inc habe ich nur eine kleine Änderung. Die Zuordnung der AC-Wirkleistung zur AC-Leistung.
Aufgefallen ist mir bei einem logfile von einem User das auch Daten von einem zweiten Speicher in die Influx geschrieben worden, obwohl er nur einen hatte. Da muss auch auf Vorhandensein einer Seriennummer geprüft werden und nicht auf das Vorhandensein von Daten. Ich werde Ulrich diesbezüglich auch noch mal anschreiben.

...das wars glaube ich. Viel Spass beim lesen. ;)
Jens

Alsfar
Beiträge: 14
Registriert: Di 26. Sep 2023, 20:09
Hat sich bedankt: 2 Mal
Danksagung erhalten: 3 Mal

Re: Seit einigen Tagen habe ich einen Akku und keinen passenden Wert mehr in Solaranzeige der PV Leistung

Beitrag von Alsfar »

Moin,
hab genau das gleiche Problem.. wie geil ist das, das ihr das schon gelöst habt.. xD

Ich hoffe damit werden dann auch die Probleme gelöst, dass die errechneten Tagesdaten überhaupt nicht stimmen. Hattet ihr damit auch Probleme?

Und ich struggle noch mit dem Wallbox Überschuss Laden.. man soll da ja komischerweise den Eigenverbrauch ausrechnen, anstatt einfach den verfügbaren Überschuss. Ich hab es hier mit "WR Leistung" - "Einspeisung" versucht, dabei ist aber das Problem, das dann natürlich auch der WB Strom als Eigenverbrauch gerechnet wird. Dann hab ich es angepasst auf "WR Leistung" - "Einspeisung" - "WB Leistung", das sah zunächst auch gut aus. Dann hat er mir aber doch den Akku leer gesaugt.. Ist die Rechnung grundsätzlich richtig oder vergesse ich noch was?

Mal sehen ob morgen die Sonne nochmal rauskommt und ich es mit euren Änderungen testen kann.

JensN
Beiträge: 34
Registriert: Di 28. Jul 2020, 17:22
Danksagung erhalten: 8 Mal

Re: Seit einigen Tagen habe ich einen Akku und keinen passenden Wert mehr in Solaranzeige der PV Leistung

Beitrag von JensN »

Hallo Alsfar,

Ich habe keine WB. Grundsätzlich ist natürlich die Leistung der WB auch Eigenverbrauch. Und auch der Überschuss ist Leistung die der Wechselrichter abgibt, wenn der Speicher voll ist oder schon mit max Batterieleistung lädt. Um auf Überschuss/Einspeiszng 0 zu rechnen musst du die Ladeleistung der WB berücksichtigen. Ich weiß nicht ob die WB nur so viel lädt wie auch Überschuss vorhanden ist, dass heist sie muss gesteuert werden. Die Rechnung die du machst ist im Prinzip richtig, aber reicht nicht für eine Steuerung aus. Wenn du kein Bezug aus dem Netz hast ist der Verbrauch immer die WR Leistung inklusive der WB Leistung wobei auch Leistung aus dem Speicher kommen kann. Die Rechnung funktioniert also nicht, wenn auch Leistung aus der Batterie genommen wird. Ein Trigger ist gegeben, wenn der Speicher mit entladen wird. Dann ist der Überschuß sicher 0. Dann muss die WB ausgeschaltet werden. Der zweite sichere Trigger ist, wenn Bezug da ist. Wenn du aber nur den Überschuss zum Laden verwenden möchtest wäre die Rechnung so...

WR-Leistung - Einspeisung - WB Leistung. Das wäre der Hausverbrauch ohne WB, aber möglicherweise auch Leistung aus dem Speicher wenn die PV nicht ausreicht. Jetzt muss aber auch noch der Verbrauch rausgerechnet werden.
Beisp.
WR 2000W - Einsp. 1500W - WB 1500 = 500W Hausverbrauch (Einspeisung wäre 0)

WR-Leistung - Einspeisung - WB Leistung - Hausverbrauch = 0

Ist das Ergebniss >0 dann ist noch Überschuss/Einspeisung vorhanden.....dann kann die WB Leistung erhöt werden,
ist das Ergebniss 0 und die Batterieleistung >=0 dann wäre Überschuß = WB Leistung, (> wäre Laden; < Endladen)
ist das Ergebniss 0 und die Batterieleistung < 0 dann wäre Überschuß = 0; WB Leistung = abs (Batterieleistung) - Verbrauch. (WB saugt Speicher leer)
ist das Ergebniss <0 dann hast du auch noch Bezug, das heist maximale WR Leistung aus PV und Speicher.

oder du betrachtest nur die Einspeisung alleine. Allerdings geht dann die Rechnung nicht zu null und die WB kann dann nicht aus dem Speicher Leistung entnehmen. Eine negative Einspeisung gibt es ja nicht, d.h. Null ist sie ja auch, wenn du Leistung aus dem Speicher nimmst.

du musst z.b. auf 100W Einspeisung rechnen.

Einspeisung < 100W WB Leistung auf 0 setzen
Einspeisung > 100W WB Leistung auf Einspeisung - 100W setzen

Gruß
Jens

Zurück zu „Multi-Regler-Version [ bis zu 6 Geräten an einem Raspberry Pi ]“

Wer ist online?

Mitglieder in diesem Forum: 0 Mitglieder und 3 Gäste