Fehlerhafte Leistungsangabe Wechselrichter
Moderator: Ulrich
-
MichaFritz
- Beiträge: 38
- Registriert: Do 15. Jun 2023, 15:07
Fehlerhafte Leistungsangabe Wechselrichter
gefühlt seit Einbau Smartmeter SDM 230 zeigt mir die Solaranzeige für beide Strings die korrekte Leistung an bei der Wechselrichterleistung aber nur paar Watt, das hat er vorher korrekt angezeigt
kann das evtl daran liegen das es kein von Growatt gebrandetes Smartmeter ist
kann das evtl daran liegen das es kein von Growatt gebrandetes Smartmeter ist
-
MichaFritz
- Beiträge: 38
- Registriert: Do 15. Jun 2023, 15:07
Re: Fehlerhafte Leistungsangabe Wechselrichter
hier noch ein Screenshot dazu
Growatt SPH4600TL BL-UP
5x Pylontec UC3000
Growatt SDM230 Modbus
Growatt LAN Adapter
Raspi PI 4B 4GB
5x Pylontec UC3000
Growatt SDM230 Modbus
Growatt LAN Adapter
Raspi PI 4B 4GB
- Ulrich
- Administrator
- Beiträge: 5680
- Registriert: Sa 7. Nov 2015, 10:33
- Wohnort: Essen
- Hat sich bedankt: 165 Mal
- Danksagung erhalten: 839 Mal
Re: Fehlerhafte Leistungsangabe Wechselrichter
Um welchen Wechselrichter handelt es sich denn genau?
-----------------------------------------------------
Ulrich . . . . . . . . [ Admin ]
Ulrich . . . . . . . . [ Admin ]
-
MichaFritz
- Beiträge: 38
- Registriert: Do 15. Jun 2023, 15:07
Re: Fehlerhafte Leistungsangabe Wechselrichter
hier das wichtigste in Kürze:
Growatt SPH 4600TL BL-UP
SmartMeter SDM 230 Modbus (kein von Growatt gebrandeter - habe ich gerade noch einen bestellt) angeschlossen an RS485-1 (konfig. als Meter2)
weiß/orange (1) und und weiß/blau (5) an die beiden linken Anschlüsse des SDM
CT-Sensor abgezogen
Raspi via VPP und Adapter auf USB angeschlossen
vorher hatte ich den Raspi am RS485-2, der 1er war leer (also ohne SmartMeter betrieben), dafür CT Sensor am CT Anschluß, da haben die Werte gefühlt gestimmt
der SPH hat warum auch immer keinen RS485-3 und keine RS232
hoffe das reicht erst mal
Growatt SPH 4600TL BL-UP
SmartMeter SDM 230 Modbus (kein von Growatt gebrandeter - habe ich gerade noch einen bestellt) angeschlossen an RS485-1 (konfig. als Meter2)
weiß/orange (1) und und weiß/blau (5) an die beiden linken Anschlüsse des SDM
CT-Sensor abgezogen
Raspi via VPP und Adapter auf USB angeschlossen
vorher hatte ich den Raspi am RS485-2, der 1er war leer (also ohne SmartMeter betrieben), dafür CT Sensor am CT Anschluß, da haben die Werte gefühlt gestimmt
der SPH hat warum auch immer keinen RS485-3 und keine RS232
hoffe das reicht erst mal
Growatt SPH4600TL BL-UP
5x Pylontec UC3000
Growatt SDM230 Modbus
Growatt LAN Adapter
Raspi PI 4B 4GB
5x Pylontec UC3000
Growatt SDM230 Modbus
Growatt LAN Adapter
Raspi PI 4B 4GB
-
MichaFritz
- Beiträge: 38
- Registriert: Do 15. Jun 2023, 15:07
Re: Fehlerhafte Leistungsangabe Wechselrichter
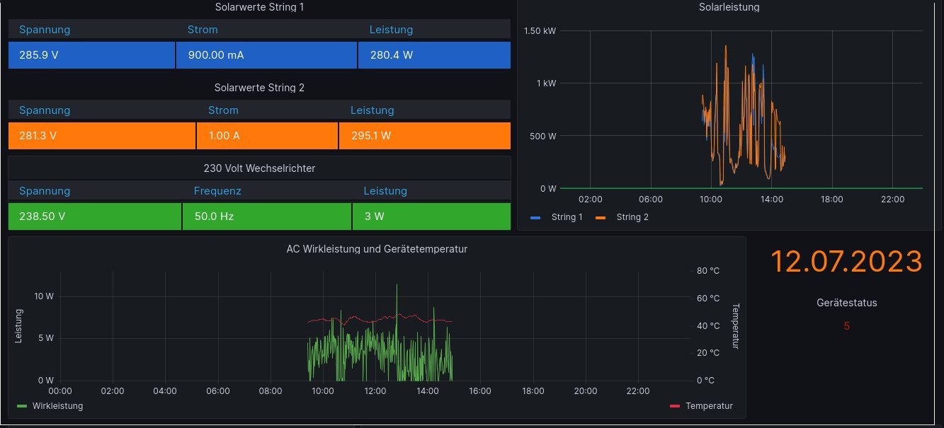
das sind die aktuellen Screenshots
Growatt SPH4600TL BL-UP
5x Pylontec UC3000
Growatt SDM230 Modbus
Growatt LAN Adapter
Raspi PI 4B 4GB
5x Pylontec UC3000
Growatt SDM230 Modbus
Growatt LAN Adapter
Raspi PI 4B 4GB
-
MichaFritz
- Beiträge: 38
- Registriert: Do 15. Jun 2023, 15:07
Re: Fehlerhafte Leistungsangabe Wechselrichter
Moment mal da ist glaube ich ein Fehler im Anschluß des SDM 230, tausche den Morgen gegen die Growatt Version aus und melde mich wieder
Growatt SPH4600TL BL-UP
5x Pylontec UC3000
Growatt SDM230 Modbus
Growatt LAN Adapter
Raspi PI 4B 4GB
5x Pylontec UC3000
Growatt SDM230 Modbus
Growatt LAN Adapter
Raspi PI 4B 4GB
-
MichaFritz
- Beiträge: 38
- Registriert: Do 15. Jun 2023, 15:07
Re: Fehlerhafte Leistungsangabe Wechselrichter
Läuft jetzt, bringt paar Watt von Modulen, Rest nimmt er vom Speicher und bedient damit die Verbraucher
vermute Wackler bei Anschluß Datenleitung am Smart Meter
folgender Stand ist jetzt
SDM230 angeschlossen an CT1/Meter (umgestellt von CT auf Meter)
RS485 wieder umgestellt auf VPP (Bilde mir ein er bringt eine Warnung 401 wenn die auf Meter2 eingestellt ist)
Raspi hängt an VPP Anschluß
Jetzt gibt es erst mal ein Bier und ein Konjäckchen zur Feier des Tages
Vielen Vielen Dank für alle Bemühungen
Wird sicher nicht meine letzte Frage/Beitrag gewesen sein.
Jetzt erst mal den Grundstock der Steuerung hinbiegen, Ziel ist vordergründig:
Warmwasser via 2kW Heizpatrone (Shelly Plug S auf Tasmota umgestellt) um Pellets zu sparen
dann die angeschlossenen Verbraucher bedienen und mit Rest Batterie von 17,5 kWh laden
und wenn die Sonne ausgeknipst ist soll der Spaß auf der Phase weiterlaufen bis die Batterien auf xx Prozent runter sind (derzeit sind 25% eingestellt)
So mein Plan, für HInweise/Vorschläge bin ich offen
vermute Wackler bei Anschluß Datenleitung am Smart Meter
folgender Stand ist jetzt
SDM230 angeschlossen an CT1/Meter (umgestellt von CT auf Meter)
RS485 wieder umgestellt auf VPP (Bilde mir ein er bringt eine Warnung 401 wenn die auf Meter2 eingestellt ist)
Raspi hängt an VPP Anschluß
Jetzt gibt es erst mal ein Bier und ein Konjäckchen zur Feier des Tages
Vielen Vielen Dank für alle Bemühungen
Wird sicher nicht meine letzte Frage/Beitrag gewesen sein.
Jetzt erst mal den Grundstock der Steuerung hinbiegen, Ziel ist vordergründig:
Warmwasser via 2kW Heizpatrone (Shelly Plug S auf Tasmota umgestellt) um Pellets zu sparen
dann die angeschlossenen Verbraucher bedienen und mit Rest Batterie von 17,5 kWh laden
und wenn die Sonne ausgeknipst ist soll der Spaß auf der Phase weiterlaufen bis die Batterien auf xx Prozent runter sind (derzeit sind 25% eingestellt)
So mein Plan, für HInweise/Vorschläge bin ich offen
Growatt SPH4600TL BL-UP
5x Pylontec UC3000
Growatt SDM230 Modbus
Growatt LAN Adapter
Raspi PI 4B 4GB
5x Pylontec UC3000
Growatt SDM230 Modbus
Growatt LAN Adapter
Raspi PI 4B 4GB
Wer ist online?
Mitglieder in diesem Forum: 0 Mitglieder und 65 Gäste