Mypv ELWA DC (Warmwasser)
Moderator: Ulrich
-
andreas_n
- Beiträge: 1705
- Registriert: Do 25. Jun 2020, 13:40
- Hat sich bedankt: 14 Mal
- Danksagung erhalten: 99 Mal
Mypv ELWA DC (Warmwasser)
Hallo Ulrich,
gibt einige hier, die die ELWA DC im Betrieb haben, aber genauso wie ich, das Ding nicht zum Laufen bringen. Meine php Kenntnisse reichen leider dafür nicht aus.
Modbusbefehle siehe hier>
https://download.my-pv.com/elwa/Betrieb ... 171018.pdf
Funktionsfähige Elwa DC samt Pi4 und dem Interface zum Testen wenns so weit ist, wird logischerweise gestellt
gibt einige hier, die die ELWA DC im Betrieb haben, aber genauso wie ich, das Ding nicht zum Laufen bringen. Meine php Kenntnisse reichen leider dafür nicht aus.
Modbusbefehle siehe hier>
https://download.my-pv.com/elwa/Betrieb ... 171018.pdf
Funktionsfähige Elwa DC samt Pi4 und dem Interface zum Testen wenns so weit ist, wird logischerweise gestellt
SMA Tripower 8/Growatt MIN 3000 TL-XE/1500S/SPH 4600,4 ARK LV,10kWh
ELWA DC WW Puffer m. 300L/Gesamt PV Leistung 20,5kWp gesteuert mit Pi4 und Pi5
hier stehen alle Geräte>> viewtopic.php?f=13&t=1069
ELWA DC WW Puffer m. 300L/Gesamt PV Leistung 20,5kWp gesteuert mit Pi4 und Pi5
hier stehen alle Geräte>> viewtopic.php?f=13&t=1069
- Ulrich
- Administrator
- Beiträge: 5676
- Registriert: Sa 7. Nov 2015, 10:33
- Wohnort: Essen
- Hat sich bedankt: 165 Mal
- Danksagung erhalten: 835 Mal
Re: Mypv ELWA DC (Warmwasser)
Der ELWA DC ist ab sofort implementiert. Bitte ein Update auf die Solaranzeige machen.
Ein Standard Dashboard gibt es derzeit noch nicht.
Ein Standard Dashboard gibt es derzeit noch nicht.
-----------------------------------------------------
Ulrich . . . . . . . . [ Admin ]
Ulrich . . . . . . . . [ Admin ]
-
andreas_n
- Beiträge: 1705
- Registriert: Do 25. Jun 2020, 13:40
- Hat sich bedankt: 14 Mal
- Danksagung erhalten: 99 Mal
Re: Mypv ELWA DC (Warmwasser)
Hallo Ulrich
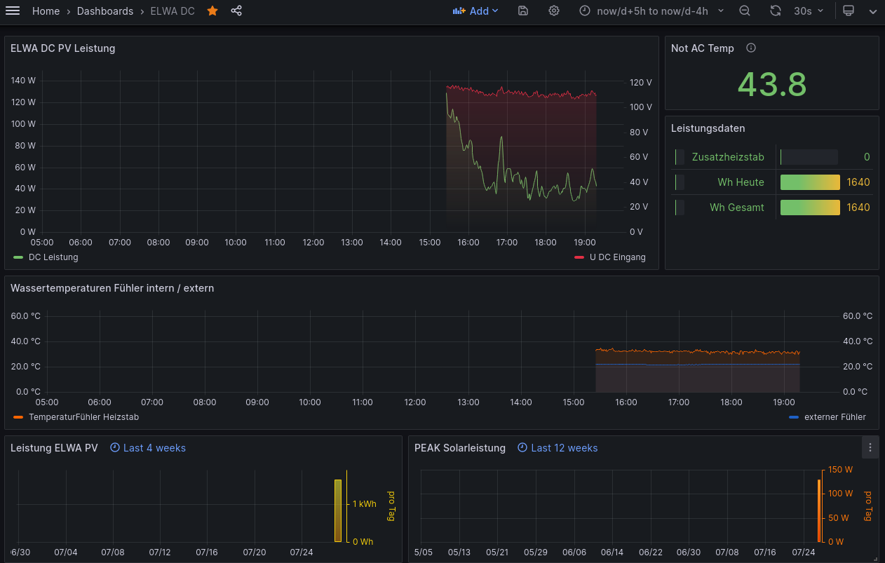
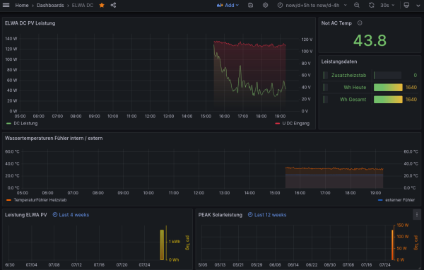
Dashboard ELWA DC läuft nun mit der Influx,
ich schieb nochn paar 1/10 hin und her , damit das alles auf eine Seite passt..aber bis morgen vormittags haste funktionierendes Dash, welches eingepflegt werden kann, kommt dann email zum Hochladen.
kleiner Teaser fürn Anfang
Dashboard ELWA DC läuft nun mit der Influx,
ich schieb nochn paar 1/10 hin und her , damit das alles auf eine Seite passt..aber bis morgen vormittags haste funktionierendes Dash, welches eingepflegt werden kann, kommt dann email zum Hochladen.
kleiner Teaser fürn Anfang
SMA Tripower 8/Growatt MIN 3000 TL-XE/1500S/SPH 4600,4 ARK LV,10kWh
ELWA DC WW Puffer m. 300L/Gesamt PV Leistung 20,5kWp gesteuert mit Pi4 und Pi5
hier stehen alle Geräte>> viewtopic.php?f=13&t=1069
ELWA DC WW Puffer m. 300L/Gesamt PV Leistung 20,5kWp gesteuert mit Pi4 und Pi5
hier stehen alle Geräte>> viewtopic.php?f=13&t=1069
-
andreas_n
- Beiträge: 1705
- Registriert: Do 25. Jun 2020, 13:40
- Hat sich bedankt: 14 Mal
- Danksagung erhalten: 99 Mal
Re: Mypv ELWA DC (Warmwasser)
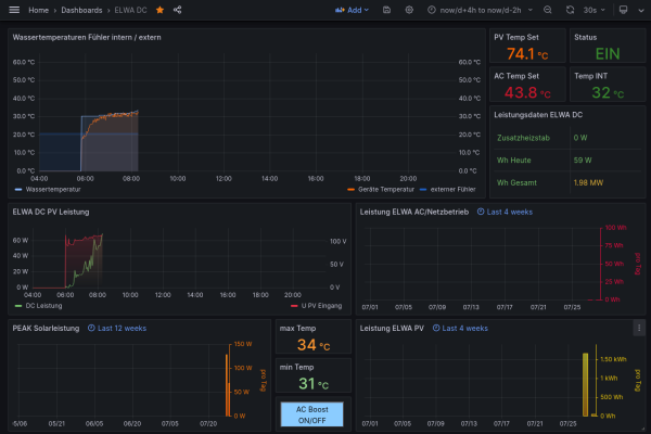
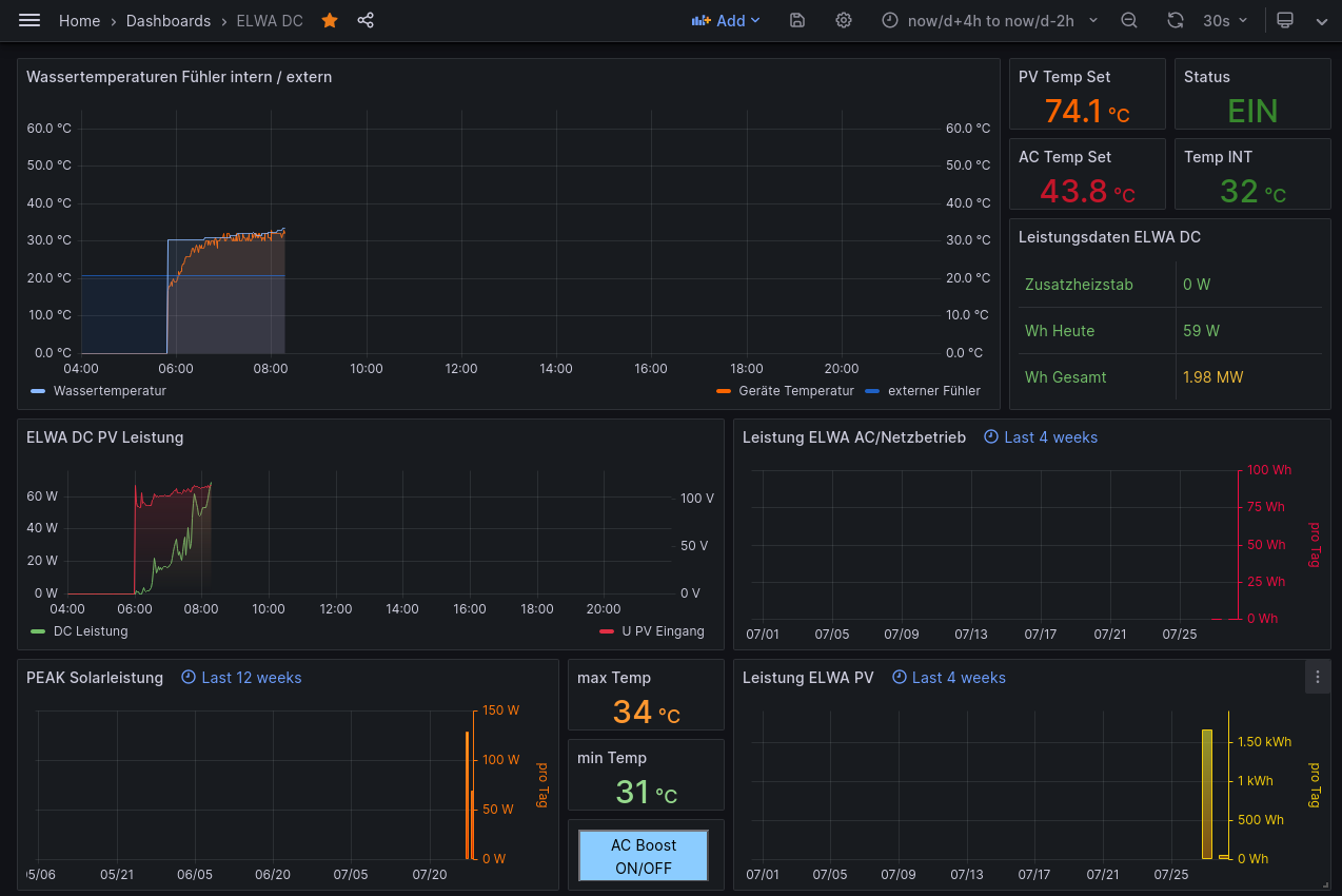
So, Dashboard soweit fertig
im "AC BOOST" Button ist noch die IP drin..die kann sich ja dann jeder selber auf seinen Adressraum umtippen, sollte ja kein Problem darstellen
Danke auch an dieser Stelle für super schnellen Support
edit: der AC Boost steuert über mqtt einen wlan Schalter, ist keine Funktion, die IN der elwa verbaut ist! (ext 230V Kabel via SCHALTsteckdose)
im "AC BOOST" Button ist noch die IP drin..die kann sich ja dann jeder selber auf seinen Adressraum umtippen, sollte ja kein Problem darstellen
Danke auch an dieser Stelle für super schnellen Support
edit: der AC Boost steuert über mqtt einen wlan Schalter, ist keine Funktion, die IN der elwa verbaut ist! (ext 230V Kabel via SCHALTsteckdose)
SMA Tripower 8/Growatt MIN 3000 TL-XE/1500S/SPH 4600,4 ARK LV,10kWh
ELWA DC WW Puffer m. 300L/Gesamt PV Leistung 20,5kWp gesteuert mit Pi4 und Pi5
hier stehen alle Geräte>> viewtopic.php?f=13&t=1069
ELWA DC WW Puffer m. 300L/Gesamt PV Leistung 20,5kWp gesteuert mit Pi4 und Pi5
hier stehen alle Geräte>> viewtopic.php?f=13&t=1069
-
andreas_n
- Beiträge: 1705
- Registriert: Do 25. Jun 2020, 13:40
- Hat sich bedankt: 14 Mal
- Danksagung erhalten: 99 Mal
Re: Mypv ELWA DC (Warmwasser)
Hallo @Ulrich
die Österreicher haben das System auf Supportemails umgestellt, Anfrage ist raus, mal warten was die zu den beiden fehlenden AC Werten im Register (1004 und 1017) sagen
bin dran
die Österreicher haben das System auf Supportemails umgestellt, Anfrage ist raus, mal warten was die zu den beiden fehlenden AC Werten im Register (1004 und 1017) sagen
bin dran
SMA Tripower 8/Growatt MIN 3000 TL-XE/1500S/SPH 4600,4 ARK LV,10kWh
ELWA DC WW Puffer m. 300L/Gesamt PV Leistung 20,5kWp gesteuert mit Pi4 und Pi5
hier stehen alle Geräte>> viewtopic.php?f=13&t=1069
ELWA DC WW Puffer m. 300L/Gesamt PV Leistung 20,5kWp gesteuert mit Pi4 und Pi5
hier stehen alle Geräte>> viewtopic.php?f=13&t=1069
- Ulrich
- Administrator
- Beiträge: 5676
- Registriert: Sa 7. Nov 2015, 10:33
- Wohnort: Essen
- Hat sich bedankt: 165 Mal
- Danksagung erhalten: 835 Mal
Re: Mypv ELWA DC (Warmwasser)
Register 1004 funktioniert ja, da kommt 0 und 1 Beides wurde schon einmal ausgelesen. Das zeigt nur, ob das interne Relais angezogen hat oder nicht.
-----------------------------------------------------
Ulrich . . . . . . . . [ Admin ]
Ulrich . . . . . . . . [ Admin ]
- mysolar123
- Beiträge: 21
- Registriert: Fr 17. Feb 2023, 16:10
- Wohnort: BW
- Hat sich bedankt: 2 Mal
- Danksagung erhalten: 1 Mal
Re: Mypv ELWA DC (Warmwasser)
heyhey, was hast du ganz genau zu dem ELWA DC Heizstab für ein USB Interface gekauft? Ich möchte das auch kaufen.
Was ich mir so denke, das ist doch eine Infrarot Schnittstelle, bekommt man den Hichi nicht so umgescriptet, dass er mit dem ELWA per IR wie mit einem Zähler kommunizieren kann?
Gruß Dani
Was ich mir so denke, das ist doch eine Infrarot Schnittstelle, bekommt man den Hichi nicht so umgescriptet, dass er mit dem ELWA per IR wie mit einem Zähler kommunizieren kann?
Gruß Dani
BKW mit 45° Süd 2x 450 Wp, Victron MPPT100/20, 16s LFP CALB (8 kW brutto), OpenDTUonBat, Hoymiles für die N8
BKW mit 45° West+Ost 2x 375 Wp, OpenDTUonBat, Hoymiles
myPV Sol Thor mit 45° Süd 8x 450 Wp
BKW mit 45° West+Ost 2x 375 Wp, OpenDTUonBat, Hoymiles
myPV Sol Thor mit 45° Süd 8x 450 Wp
Wer ist online?
Mitglieder in diesem Forum: 0 Mitglieder und 3 Gäste