Betriebsstundenzähler für Ölheizungsbrenner - Verbrauchsberechnung
Moderator: Ulrich
Betriebsstundenzähler für Ölheizungsbrenner - Verbrauchsberechnung
Hallo,
ich möchte gerne die Betriebszeit eines Heizölbrenners in die Datenbank speichern.
(der Stromverbrauch ist mir dabei nicht so wichtig)
Über die Einschaltdauer könnte dann in etwa der Heizölverbrauch ( z.B. Liter/Tag) berechnet werden.
Dieses "Messgerät" könnte z.B. über den erhöhten Stromverbrauch (Brenner ein) die Laufzeit dokumentieren.
Interessant wären evtl. auch die Anzahl der Brennerstarts/Tag (optional)
vielen Dank für die Rückmeldungen
Herby
ich möchte gerne die Betriebszeit eines Heizölbrenners in die Datenbank speichern.
(der Stromverbrauch ist mir dabei nicht so wichtig)
Über die Einschaltdauer könnte dann in etwa der Heizölverbrauch ( z.B. Liter/Tag) berechnet werden.
Dieses "Messgerät" könnte z.B. über den erhöhten Stromverbrauch (Brenner ein) die Laufzeit dokumentieren.
Interessant wären evtl. auch die Anzahl der Brennerstarts/Tag (optional)
vielen Dank für die Rückmeldungen
Herby
- Ulrich
- Administrator
- Beiträge: 6607
- Registriert: Sa 7. Nov 2015, 10:33
- Wohnort: Essen
- Hat sich bedankt: 163 Mal
- Danksagung erhalten: 917 Mal
Re: Betriebsstundenzähler für Ölheizungsbrenner - Verbrauchsberechnung
Da müsste der Elektriker so etwas ähnliches wie ein Shelly 1PM dazwischen schalten. Irgend ein Shelly oder Sonoff, der die aktuelle Leistung messen kann. Ich gehe aber davon aus, dass die Brennersteurung nicht in einer Steckdose steckt, dann wäre es einfach.
-----------------------------------------------------
Ulrich . . . . . . . . [ Admin ]
Ulrich . . . . . . . . [ Admin ]
Re: Betriebsstundenzähler für Ölheizungsbrenner - Verbrauchsberechnung
Hallo Ulrich,
das Einbauen eines Zwischensteckers oder dgl. wäre überhaupt kein Problem. Mich würde interessieren was man dann auf der Softwareseite machen muss, um genau diese Daten zu generieren.
das Einbauen eines Zwischensteckers oder dgl. wäre überhaupt kein Problem. Mich würde interessieren was man dann auf der Softwareseite machen muss, um genau diese Daten zu generieren.
- Ulrich
- Administrator
- Beiträge: 6607
- Registriert: Sa 7. Nov 2015, 10:33
- Wohnort: Essen
- Hat sich bedankt: 163 Mal
- Danksagung erhalten: 917 Mal
Re: Betriebsstundenzähler für Ölheizungsbrenner - Verbrauchsberechnung
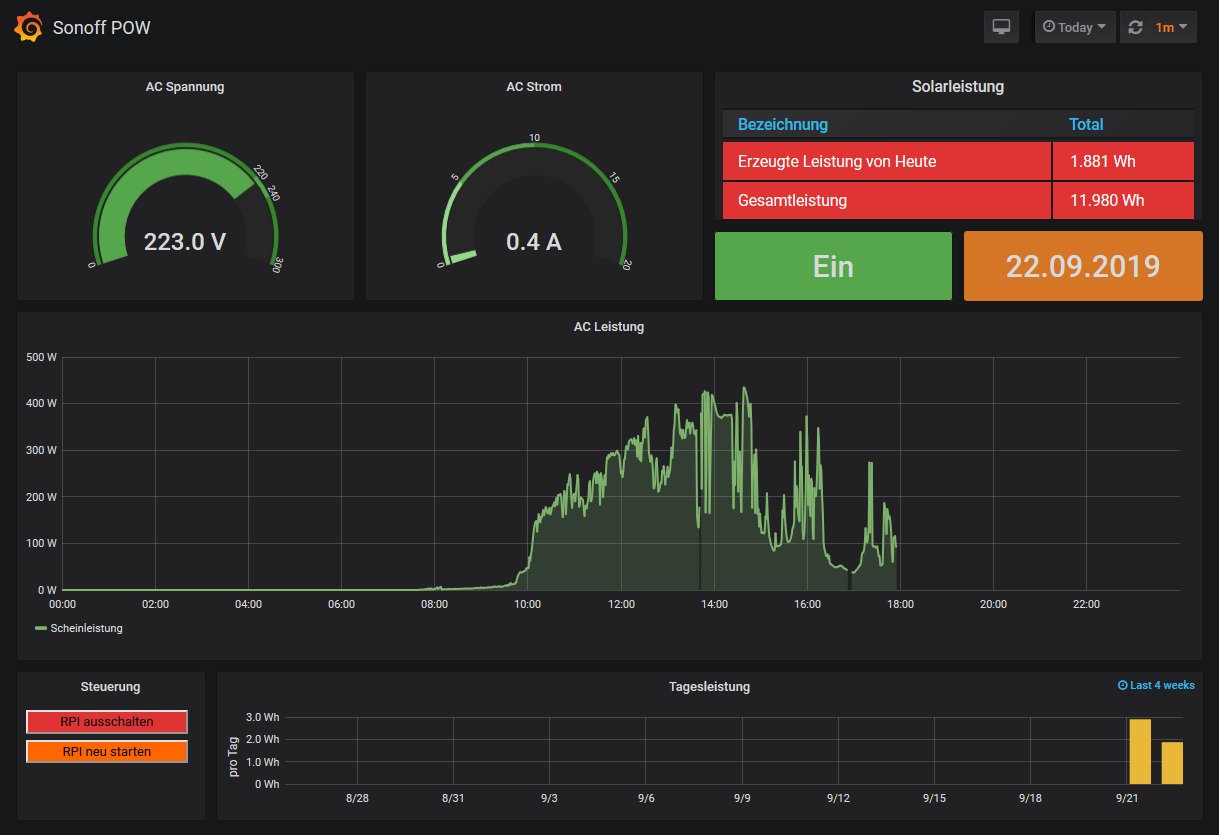
Ein Gerät nehmen, was schon in der Solaranzeige integriert ist, und es dann damit auslesen lassen. Z.B. den Sonoff POW R2 mit Tasmota Firmware oder den Shelly Plus 1PM
Das Ergebnis sieht dann so aus. Z.B. der Sonoff POW R2 mit Tasmota Firmware:
Aber bitte erst genau nachsehen, ob das ausgesuchte Gerät auch in der Solaranzeige integriert ist.
viewtopic.php?t=1069
viewforum.php?f=55
viewforum.php?f=48
Das Ergebnis sieht dann so aus. Z.B. der Sonoff POW R2 mit Tasmota Firmware:
Aber bitte erst genau nachsehen, ob das ausgesuchte Gerät auch in der Solaranzeige integriert ist.
viewtopic.php?t=1069
viewforum.php?f=55
viewforum.php?f=48
-----------------------------------------------------
Ulrich . . . . . . . . [ Admin ]
Ulrich . . . . . . . . [ Admin ]
Re: Betriebsstundenzähler für Ölheizungsbrenner - Verbrauchsberechnung
Wie bekomme ich aus den Daten die Brennerlaufzeit in Minuten/Tag berechnet ?
(z.B. die Zeit der Messwerte oberhalb eines definierten Leistungswertes addieren, wie ?)
Aus dem Ergebnis dann Laufzeit/Tag [Minuten] x spez. Verbrauch [Liter/Minute] = Verbrauch [Liter/Tag]
(in Grafana ?)
Gibt es vorgefertigte Einstellungen dazu ?
vielen Dank
(z.B. die Zeit der Messwerte oberhalb eines definierten Leistungswertes addieren, wie ?)
Aus dem Ergebnis dann Laufzeit/Tag [Minuten] x spez. Verbrauch [Liter/Minute] = Verbrauch [Liter/Tag]
(in Grafana ?)
Gibt es vorgefertigte Einstellungen dazu ?
vielen Dank
Re: Betriebsstundenzähler für Ölheizungsbrenner - Verbrauchsberechnung
Hallo,
ich würde mich über ein paar Detailinfos dazu freuen,
siehe voriges Posting
(bevor ich die Hardware kaufe)
vielen Dank
ich würde mich über ein paar Detailinfos dazu freuen,
siehe voriges Posting
(bevor ich die Hardware kaufe)
vielen Dank
-
andreas_n
- Beiträge: 1959
- Registriert: Do 25. Jun 2020, 13:40
- Hat sich bedankt: 17 Mal
- Danksagung erhalten: 97 Mal
Re: Betriebsstundenzähler für Ölheizungsbrenner - Verbrauchsberechnung
Das hängt von ab, wie genau du den Messwert haben willst.
Ölbrenner im 2Strang geht Reed Relais Ausgang einer Öluhr nicht>Umbau auf Brenner 1Strang (ausserdem schweineteuer)
1Strang...
Erfassung Leistungsanstieg Brenner ist inkl Vorlaufzeit Ölpumpe und Lüftermotor/Brennergebläse, der Erfassungsfehler für Ölverbrauch wird je nach Anzahl Brennerstarts immer grösser.
Der einzige Punkt die exakte Brennerlaufzeit zu erfassen ist entweder dein Öli Hersteller bietet irgend Datenbus zur Fernauslese an oder:
Der Hubmagnet nach der Ölpumpe wird ausgewertet, dieses MagnetVentil schaltet nur dann, wenn durch die Düse Öl soll.
Jetzt frag mich bitte nicht, welche Spannung dieses Magnetventil hat, das ist vmtl von Öli zu ÖliHersteller verschieden.
edit: seh grad , bei meinem Buderus sinds 230V
Ölbrenner im 2Strang geht Reed Relais Ausgang einer Öluhr nicht>Umbau auf Brenner 1Strang (ausserdem schweineteuer)
1Strang...
Erfassung Leistungsanstieg Brenner ist inkl Vorlaufzeit Ölpumpe und Lüftermotor/Brennergebläse, der Erfassungsfehler für Ölverbrauch wird je nach Anzahl Brennerstarts immer grösser.
Der einzige Punkt die exakte Brennerlaufzeit zu erfassen ist entweder dein Öli Hersteller bietet irgend Datenbus zur Fernauslese an oder:
Der Hubmagnet nach der Ölpumpe wird ausgewertet, dieses MagnetVentil schaltet nur dann, wenn durch die Düse Öl soll.
Jetzt frag mich bitte nicht, welche Spannung dieses Magnetventil hat, das ist vmtl von Öli zu ÖliHersteller verschieden.
edit: seh grad , bei meinem Buderus sinds 230V
SMA Tripower 8/Growatt MIN 3000 TL-XE/1500S/SPH 4600,4 ARK LV,10kWh
ELWA DC WW Puffer m. 300L/Gesamt PV Leistung 20,5kWp gesteuert mit Pi4 und Pi5
hier stehen alle Geräte>> viewtopic.php?f=13&t=1069
ELWA DC WW Puffer m. 300L/Gesamt PV Leistung 20,5kWp gesteuert mit Pi4 und Pi5
hier stehen alle Geräte>> viewtopic.php?f=13&t=1069
Re: Betriebsstundenzähler für Ölheizungsbrenner - Verbrauchsberechnung
Hallo Andreas, Community,
danke für die Antworten.
Mir gehts gar nicht so sehr um die Hardwarelösungen, das sollte ich hinbekommen.
In erster Linie wäre für mich eine Anleitung zur Daten-Auswertung interessant.
Wie oben schon geschrieben:
- Ermittlung der Brennerlaufzeit in Minuten/Tag aus den Brenner-Stromverbrauchsmessdaten
(z.B. die Zeit der Messwerte oberhalb eines definierten Leistungswertes addieren, wie ?)
-aus dem Ergebnis dann Laufzeit/Tag [Minuten] x spez. Verbrauch [Liter/Minute] = Verbrauch [Liter/Tag]
(in Grafana ?)
Den spezifischen Verbrauch kenne ich in etwa aus dem Pumpendruck + den Düsenparametern.
Die ermittelten Daten sollen in die Influx-DB geschrieben werden.
danke für die Antworten.
Mir gehts gar nicht so sehr um die Hardwarelösungen, das sollte ich hinbekommen.
In erster Linie wäre für mich eine Anleitung zur Daten-Auswertung interessant.
Wie oben schon geschrieben:
- Ermittlung der Brennerlaufzeit in Minuten/Tag aus den Brenner-Stromverbrauchsmessdaten
(z.B. die Zeit der Messwerte oberhalb eines definierten Leistungswertes addieren, wie ?)
-aus dem Ergebnis dann Laufzeit/Tag [Minuten] x spez. Verbrauch [Liter/Minute] = Verbrauch [Liter/Tag]
(in Grafana ?)
Den spezifischen Verbrauch kenne ich in etwa aus dem Pumpendruck + den Düsenparametern.
Die ermittelten Daten sollen in die Influx-DB geschrieben werden.
-
andreas_n
- Beiträge: 1959
- Registriert: Do 25. Jun 2020, 13:40
- Hat sich bedankt: 17 Mal
- Danksagung erhalten: 97 Mal
Re: Betriebsstundenzähler für Ölheizungsbrenner - Verbrauchsberechnung
Das wird so nix, weiiiil..>
deine Brennerlaufzeit ist zu kurz um den Erfassungsfehler klein zu halten.entweder, läuft der Brenner schon 59sek bevor "EIN" registriert wird bzw läuft schon 59sek oder-und er läuft schon 59sek nicht mehr, ist also "AUS", wird aber als "EIN" abgespeichert
Bei Brennerlaufzeit von wenigen Minuten fatal, da kommen locker 20% Murks raus. Bekommst also pro Taktung 2mal 59sek Fehler rein
Den Sonoff/Shelly über Verbrauch auslesen, Verbrauch Magnetventil ermitteln, Wert der Einschaltdauer aus Leistung und Verbrauch errechnen, dürfte der genauere Weg sein.
Das geht sogar ohne .math in Grafana selber
deine Brennerlaufzeit ist zu kurz um den Erfassungsfehler klein zu halten.entweder, läuft der Brenner schon 59sek bevor "EIN" registriert wird bzw läuft schon 59sek oder-und er läuft schon 59sek nicht mehr, ist also "AUS", wird aber als "EIN" abgespeichert
Bei Brennerlaufzeit von wenigen Minuten fatal, da kommen locker 20% Murks raus. Bekommst also pro Taktung 2mal 59sek Fehler rein
Den Sonoff/Shelly über Verbrauch auslesen, Verbrauch Magnetventil ermitteln, Wert der Einschaltdauer aus Leistung und Verbrauch errechnen, dürfte der genauere Weg sein.
Das geht sogar ohne .math in Grafana selber
SMA Tripower 8/Growatt MIN 3000 TL-XE/1500S/SPH 4600,4 ARK LV,10kWh
ELWA DC WW Puffer m. 300L/Gesamt PV Leistung 20,5kWp gesteuert mit Pi4 und Pi5
hier stehen alle Geräte>> viewtopic.php?f=13&t=1069
ELWA DC WW Puffer m. 300L/Gesamt PV Leistung 20,5kWp gesteuert mit Pi4 und Pi5
hier stehen alle Geräte>> viewtopic.php?f=13&t=1069
Re: Betriebsstundenzähler für Ölheizungsbrenner - Verbrauchsberechnung
Danke Andreas für die Rückmeldung.
Dieser Hinweis ist sicher zu berücksichtigen.
Es stellt sich für mich noch immer die Frage, wie ich die Daten in einem vernünftigen Abtastintervall (<< 1 Minute) in die Influx DB von der Solaranzeige geschrieben bekomme ?
So wie ich das aus deinem vorigen Posting verstanden habe, kann ich dann über Grafana direkt, aus den Leistungsdaten (Stromaufnahme des Magnetventiles) die Brennerlaufzeiten (wie?) bestimmen und dann die Heizölverbräuche errechnen und auch in einer Grafik darstellen.
Ist es möglich, dass man mit Tasmota direkt in die InfluxDB der Solaranzeige Messdaten mit Zeitstempel schreibt ?
Bemerkung: mir ist klar, dass man über die Multireglerversion bis zu 6 Geräte/Min (auch 6x das Gleiche) abfragen kann, ich möchte aber auch andere Messdaten mit dem diesem "Solaranzeige-Raspi" erfassen.
Grüße Herby
Dieser Hinweis ist sicher zu berücksichtigen.
Es stellt sich für mich noch immer die Frage, wie ich die Daten in einem vernünftigen Abtastintervall (<< 1 Minute) in die Influx DB von der Solaranzeige geschrieben bekomme ?
So wie ich das aus deinem vorigen Posting verstanden habe, kann ich dann über Grafana direkt, aus den Leistungsdaten (Stromaufnahme des Magnetventiles) die Brennerlaufzeiten (wie?) bestimmen und dann die Heizölverbräuche errechnen und auch in einer Grafik darstellen.
Ist es möglich, dass man mit Tasmota direkt in die InfluxDB der Solaranzeige Messdaten mit Zeitstempel schreibt ?
Bemerkung: mir ist klar, dass man über die Multireglerversion bis zu 6 Geräte/Min (auch 6x das Gleiche) abfragen kann, ich möchte aber auch andere Messdaten mit dem diesem "Solaranzeige-Raspi" erfassen.
Grüße Herby
Wer ist online?
Mitglieder in diesem Forum: 0 Mitglieder und 0 Gäste