ETA/BUderus Holzkessel daten Auslesen
Moderator: Ulrich
- Schwarzermann
- Beiträge: 455
- Registriert: Sa 9. Okt 2021, 11:16
- Wohnort: 87733
- Hat sich bedankt: 11 Mal
- Danksagung erhalten: 18 Mal
ETA/BUderus Holzkessel daten Auslesen
Da ja die Solaranzeige so gut funktioniert wo ich Ullrich und alle anderen die daran geschraubt , gefeilt und gebastelt haben sehr Dankbar bin, wäre auch eine emplemtierung von Heizungen bestimmt Sinnvoll, da ja schon 2 Geräte gemacht wurden , wäre bestimmt auch einer der größten hersteller von Heizkesseln Intresannt, Eta und den Holzheizern ein Name der eine sehr hohe QUalität hat und die kessel laufen einfach.
Ich habe gestern bei ETa angefragt wegen dem Protokoll und habe das heute bekommen und gleich an Ullrich weitergeschickt.
In der hoffnung das es noch andere mit Streiter gibt die Interesse an der Auslesung der Daten von dem Heizkessel haben.
Ich selbs tu mich it der Programiererei eher Hart auch wenn ich aus der Zeit von C 64 stamme , dafür bin ich eher der Technische Optimierer und effizens Schrauber, den eines ist klar mit der Solaranzeige kann man nicht nur sich seine DDaten Visuell darstellen lassen , nein man kann auch shr gut ENergie damit Sparen.
Sollte jemand ebenflls das Protokoll haben wollen einfach bei mir melden ich gebe as gerne weiter.
Ich habe gestern bei ETa angefragt wegen dem Protokoll und habe das heute bekommen und gleich an Ullrich weitergeschickt.
In der hoffnung das es noch andere mit Streiter gibt die Interesse an der Auslesung der Daten von dem Heizkessel haben.
Ich selbs tu mich it der Programiererei eher Hart auch wenn ich aus der Zeit von C 64 stamme , dafür bin ich eher der Technische Optimierer und effizens Schrauber, den eines ist klar mit der Solaranzeige kann man nicht nur sich seine DDaten Visuell darstellen lassen , nein man kann auch shr gut ENergie damit Sparen.
Sollte jemand ebenflls das Protokoll haben wollen einfach bei mir melden ich gebe as gerne weiter.
Der mit sympatischen Vollmeise
viewtopic.php?p=10570#p10570 USB Zuweisungen.
viewtopic.php?p=41308#p41308 Shelly in Grafana schalten
viewtopic.php?p=32232#p32232
viewtopic.php?p=10570#p10570 USB Zuweisungen.
viewtopic.php?p=41308#p41308 Shelly in Grafana schalten
viewtopic.php?p=32232#p32232
- Schwarzermann
- Beiträge: 455
- Registriert: Sa 9. Okt 2021, 11:16
- Wohnort: 87733
- Hat sich bedankt: 11 Mal
- Danksagung erhalten: 18 Mal
Re: ETA/BUderus Holzkessel daten Auslesen
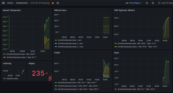
tja so sieht das erste Dashboard für meine ETA Heizung aus ich freu mich wie bolle Wahnsinigen Dank an Ullrich , sollten wir un je mals Live Treffen ist das erst ne Hopfenkaltschale.
Eine Frage ha ich dazu wie kann man unten die Mean namentlich ändern?
** hat sich erledigt*
So un geht es weiter ans rum Basteln im Dashboard wenn es ferig ist stelle ich das ganze mal ein.
Eine Frage ha ich dazu wie kann man unten die Mean namentlich ändern?
** hat sich erledigt*
So un geht es weiter ans rum Basteln im Dashboard wenn es ferig ist stelle ich das ganze mal ein.
Der mit sympatischen Vollmeise
viewtopic.php?p=10570#p10570 USB Zuweisungen.
viewtopic.php?p=41308#p41308 Shelly in Grafana schalten
viewtopic.php?p=32232#p32232
viewtopic.php?p=10570#p10570 USB Zuweisungen.
viewtopic.php?p=41308#p41308 Shelly in Grafana schalten
viewtopic.php?p=32232#p32232
- Schwarzermann
- Beiträge: 455
- Registriert: Sa 9. Okt 2021, 11:16
- Wohnort: 87733
- Hat sich bedankt: 11 Mal
- Danksagung erhalten: 18 Mal
Re: ETA/BUderus Holzkessel daten Auslesen
Der mit sympatischen Vollmeise
viewtopic.php?p=10570#p10570 USB Zuweisungen.
viewtopic.php?p=41308#p41308 Shelly in Grafana schalten
viewtopic.php?p=32232#p32232
viewtopic.php?p=10570#p10570 USB Zuweisungen.
viewtopic.php?p=41308#p41308 Shelly in Grafana schalten
viewtopic.php?p=32232#p32232
- Schwarzermann
- Beiträge: 455
- Registriert: Sa 9. Okt 2021, 11:16
- Wohnort: 87733
- Hat sich bedankt: 11 Mal
- Danksagung erhalten: 18 Mal
Re: ETA/BUderus Holzkessel daten Auslesen
So es ist mir noch etwas aufgefallen von zeit zu zeit bringt er einen kleinen Fehler in der Solaranzeigen log datei im PHP läuft alles normal das ganze schauckelt sich soweit hoch das er immer öfters en Fehler bringt, muss dazu Sagen ich Lese nur die Standart Werte aus, irgendwann fängt die ETA Steuerung an und produziert immer mehr Fehler bis die Solaranzeige keine Daten mehr Lesen kann, der zeitraum ersreckt sich auf ca 2 Monate dann uss ich die Heizung einmal runter Fahren und einmal die Solaranzeige neu Starten danach luft wieder alles Normal bis das ganze von vorne beginnt.
Woran das liegt keine Ahnung Vermutlich ist es die ETA Steuerung da hat mir aber schon Ulrich gesagt das mein E Prom in der Steuerung schon etwas schneller ist .
Eine Lösung habe ich nicht dafür bin gespannt ob jemand den selben Fehler hat.
Woran das liegt keine Ahnung Vermutlich ist es die ETA Steuerung da hat mir aber schon Ulrich gesagt das mein E Prom in der Steuerung schon etwas schneller ist .
Eine Lösung habe ich nicht dafür bin gespannt ob jemand den selben Fehler hat.
Der mit sympatischen Vollmeise
viewtopic.php?p=10570#p10570 USB Zuweisungen.
viewtopic.php?p=41308#p41308 Shelly in Grafana schalten
viewtopic.php?p=32232#p32232
viewtopic.php?p=10570#p10570 USB Zuweisungen.
viewtopic.php?p=41308#p41308 Shelly in Grafana schalten
viewtopic.php?p=32232#p32232
- Schwarzermann
- Beiträge: 455
- Registriert: Sa 9. Okt 2021, 11:16
- Wohnort: 87733
- Hat sich bedankt: 11 Mal
- Danksagung erhalten: 18 Mal
Re: ETA/BUderus Holzkessel daten Auslesen
7 Tage später anderer Fehler urplötzlich kann er genau den USB Port der Heizung nicht auslesen , die Heizung ist seit 1 Tag aus und muss nur den Mischer regeln, nach einem Neustart der Solaranzige läuft alles wieder.
Der mit sympatischen Vollmeise
viewtopic.php?p=10570#p10570 USB Zuweisungen.
viewtopic.php?p=41308#p41308 Shelly in Grafana schalten
viewtopic.php?p=32232#p32232
viewtopic.php?p=10570#p10570 USB Zuweisungen.
viewtopic.php?p=41308#p41308 Shelly in Grafana schalten
viewtopic.php?p=32232#p32232
- Schwarzermann
- Beiträge: 455
- Registriert: Sa 9. Okt 2021, 11:16
- Wohnort: 87733
- Hat sich bedankt: 11 Mal
- Danksagung erhalten: 18 Mal
Re: ETA/BUderus Holzkessel daten Auslesen
Einen Tag hat es gehalten nun geht es wieder Los er zeigt im solaranzeigen log beim Auslesen des ETA Kessels nur einen Fehler und kann ihn nicht mehr auslesen im php log wird nichts geschrieben nach einen update mit der Hoffnung das es nun wieder geht und einem reboot kann er den Port wieder auslesen, zur Info Kabel stecker und Pi sind mittlerweile s verbaut das alles Spannungsfrei liegt , die restlichen WR werden ja ausgelesen.
Der mit sympatischen Vollmeise
viewtopic.php?p=10570#p10570 USB Zuweisungen.
viewtopic.php?p=41308#p41308 Shelly in Grafana schalten
viewtopic.php?p=32232#p32232
viewtopic.php?p=10570#p10570 USB Zuweisungen.
viewtopic.php?p=41308#p41308 Shelly in Grafana schalten
viewtopic.php?p=32232#p32232
- Ulrich
- Administrator
- Beiträge: 5426
- Registriert: Sa 7. Nov 2015, 10:33
- Wohnort: Essen
- Hat sich bedankt: 167 Mal
- Danksagung erhalten: 831 Mal
Re: ETA/BUderus Holzkessel daten Auslesen
Das Problem ist, dass der Adapter zum Kessel ab und zu die Verbindung verliert. Sobald die Verbindung verloren geht und wiederkommt muss der Raspberry neu gestartet werden, damit die serielle Geschwindigkeit wieder eingestellt wird.
Woran kann das liegen?
Woran kann das liegen?
- Es gibt ein Wackelkontakt im Kabel zum Kessel
- Die serielle Schnittstelle vom Kessel hat ein Problem
- Der serielle Adapter hat ein Problem
- Das Netzteil vom Raspberry ist zu schwach. Dieses liefert den Strom für alle Adapter. Was den zeitweisen Ausfall eines Adapters erklären könnte.
-----------------------------------------------------
Ulrich . . . . . . . . [ Admin ]
Ulrich . . . . . . . . [ Admin ]
- Schwarzermann
- Beiträge: 455
- Registriert: Sa 9. Okt 2021, 11:16
- Wohnort: 87733
- Hat sich bedankt: 11 Mal
- Danksagung erhalten: 18 Mal
Re: ETA/BUderus Holzkessel daten Auslesen
Verstehe ich vollkommen mittlerweile ( 3 Monate) wird der BIG 7 Hub ebenfalls mit einem passenden Netzteil versorgt das 2 Amp liefert also an der Stromversorgun dürfte es nicht liegen, hier musste ich eh schon tricksen da am HUB leider nur ein Android Stecker möglich ist, hatte aber bis jetzt ja sehr gut funktioniert, die Kabel Verbindung kann eine Ursache sein schliese ich aber aus da zwar ein 8 Meterlanges USB Kabel verbaut ist dieses aber USB 3.0 möglich ist und von mir auch mit Festplatten ect ausgiebig getestet wurde ob hier Fehler auftreten könnten, und das ist Neu. Die Stecker sind fest und mit einander gesichert das hier nichts passieren kann.
Das lief ja auch bis jetzt wieder tatellos , den Adapter kann ich ebenfalls ausschliesen habe den mit einem 2 ten neuen getauscht das problem besteht aber weiterhin, bzw kommt halt immer mal wieder.
Das einzige was eben schwierigkeiten machen könnte wäre eben das 2 te Netzteil hier werde ich nochmals ansetzen , gibt es nicht eine möglichkeit die Spannung vom PI zu loggen?? ( Ich meine da hattet ihr doch ein Skript dazu) üer ein bischen Hilfe dazu würde ich mich natürlich freuen.
Das lief ja auch bis jetzt wieder tatellos , den Adapter kann ich ebenfalls ausschliesen habe den mit einem 2 ten neuen getauscht das problem besteht aber weiterhin, bzw kommt halt immer mal wieder.
Das einzige was eben schwierigkeiten machen könnte wäre eben das 2 te Netzteil hier werde ich nochmals ansetzen , gibt es nicht eine möglichkeit die Spannung vom PI zu loggen?? ( Ich meine da hattet ihr doch ein Skript dazu) üer ein bischen Hilfe dazu würde ich mich natürlich freuen.
Der mit sympatischen Vollmeise
viewtopic.php?p=10570#p10570 USB Zuweisungen.
viewtopic.php?p=41308#p41308 Shelly in Grafana schalten
viewtopic.php?p=32232#p32232
viewtopic.php?p=10570#p10570 USB Zuweisungen.
viewtopic.php?p=41308#p41308 Shelly in Grafana schalten
viewtopic.php?p=32232#p32232
- Schwarzermann
- Beiträge: 455
- Registriert: Sa 9. Okt 2021, 11:16
- Wohnort: 87733
- Hat sich bedankt: 11 Mal
- Danksagung erhalten: 18 Mal
Re: ETA/BUderus Holzkessel daten Auslesen
So ich wil da nochmals ein Update geben , Es ist immer wiede rmal vorgekommen das mein ETA eben die verbindung verliert nun habe ich auch heras gefunden woran das ganze liegt , schlicht weg es ist die Boardtemperatur wenn diese über 40° geht zickkt die Anlage mit den Daten rum.
Wie kann man abhilfe schaffen das ist ne gute Frage da die Platine ja direkt auf dem Ofen montiert ist und nicht wirklich eine Belüftung hat.
Was auch nicht ratsam ist da sonst soviel Staub und dreck auf die Platine kommt da wir ja einen Holzkessel haben und da staubt es halt nun mal.
Was habe ich mir überlegt ich würde zb einen kleine Wasserkühlung von einem PC Instalieren um hier gerade den E Prom zu Kühlen damit der nicht immer an seine Grenzen kommt wie das aussehen soll weis ich noch nicht genau aber ich werde berichten.
Wie kann man abhilfe schaffen das ist ne gute Frage da die Platine ja direkt auf dem Ofen montiert ist und nicht wirklich eine Belüftung hat.
Was auch nicht ratsam ist da sonst soviel Staub und dreck auf die Platine kommt da wir ja einen Holzkessel haben und da staubt es halt nun mal.
Was habe ich mir überlegt ich würde zb einen kleine Wasserkühlung von einem PC Instalieren um hier gerade den E Prom zu Kühlen damit der nicht immer an seine Grenzen kommt wie das aussehen soll weis ich noch nicht genau aber ich werde berichten.
Der mit sympatischen Vollmeise
viewtopic.php?p=10570#p10570 USB Zuweisungen.
viewtopic.php?p=41308#p41308 Shelly in Grafana schalten
viewtopic.php?p=32232#p32232
viewtopic.php?p=10570#p10570 USB Zuweisungen.
viewtopic.php?p=41308#p41308 Shelly in Grafana schalten
viewtopic.php?p=32232#p32232
-
Stiefelfritz
- Beiträge: 24
- Registriert: Fr 2. Apr 2021, 18:07
- Hat sich bedankt: 4 Mal
- Danksagung erhalten: 3 Mal
Re: ETA/BUderus Holzkessel daten Auslesen
Hallo,
das sind sehr interessante Neuigkeiten! Ich habe auch einen ETA Kessel. Ich habe noch keine Doku gefunden wo wie welches Kabel, UART Adapter etc. angeschlossen werden muss. Oder habe ich etwas übersehen?
Danke!
das sind sehr interessante Neuigkeiten! Ich habe auch einen ETA Kessel. Ich habe noch keine Doku gefunden wo wie welches Kabel, UART Adapter etc. angeschlossen werden muss. Oder habe ich etwas übersehen?
Danke!
Wer ist online?
Mitglieder in diesem Forum: 0 Mitglieder und 0 Gäste