ETA Scheitholzkessel / Stückholzkessel

Welche Geräter können mit dieser Anzeige benutzt werden?
Laderegler, Wallboxen, Batterie-Management-Systeme, WLAN Schalter mit Tasmota Firmware und Wechselrichter.
Allgemeine Fragen zu all diesen Geräten.

Moderator: Ulrich

Online
Benutzeravatar
Ulrich
Administrator
Beiträge: 5388
Registriert: Sa 7. Nov 2015, 10:33
Wohnort: Essen
Hat sich bedankt: 167 Mal
Danksagung erhalten: 828 Mal

ETA Scheitholzkessel / Stückholzkessel

Beitrag von Ulrich »

Ab sofort ist auch der ETA Scheitholzkessel in die Solaranzeige integriert, inkl. Steuerung. Es wird ein RS232 zu USB Adapter mit FTDI Chipsatz benötigt. Die serielle Geschwindigkeit ist 19200 Baud. Regler = 100


ETA-Heizkessel2.jpg
-----------------------------------------------------
Ulrich . . . . . . . . [ Admin ]

Benutzeravatar
Schwarzermann
Beiträge: 455
Registriert: Sa 9. Okt 2021, 11:16
Wohnort: 87733
Hat sich bedankt: 11 Mal
Danksagung erhalten: 18 Mal

Re: ETA Scheitholzkessel / Stückholzkessel

Beitrag von Schwarzermann »

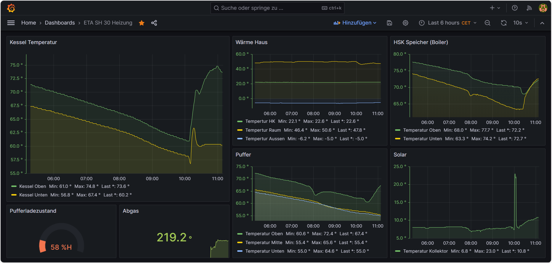
Jaaaaaaaaa ich feier es , ich konnte sogar schon korrekturen an der Heizug vornehmen damit weniger geregelt wird , das ganze ist nur möglich weil man auch mal live sieht wie das ganze sich verhält .
Eta Dashboard 03.12.2023.png
Hier sieht man den Morgen wie Angeheizt wurde die kleine Spitze in der Solaranzeige da wurde die Dachbodentreppe geöffnet und da bei dem Temperatursensor der Solarnlage noch ein Loch in der Dach Isolierung ist ( ich musste den Sensor wegen eines Blitzschlage Tauschen) kann man sehen wie hier die Wärme abhaut , da muss ich heute hoch und das wieder verschließen.
Der mit sympatischen Vollmeise
viewtopic.php?p=10570#p10570 USB Zuweisungen.
viewtopic.php?p=41308#p41308 Shelly in Grafana schalten
viewtopic.php?p=32232#p32232

Benutzeravatar
Schwarzermann
Beiträge: 455
Registriert: Sa 9. Okt 2021, 11:16
Wohnort: 87733
Hat sich bedankt: 11 Mal
Danksagung erhalten: 18 Mal

Re: ETA Scheitholzkessel / Stückholzkessel

Beitrag von Schwarzermann »

https://www.amazon.de/dp/B07589ZF9X?psc ... ct_details
Diesen Sensor habe ich dazu verwendet er hat eine eigne Adressierung sogar , da der Pi etwas weiter weg ist (ca 8 meter) hab ich das ganze mit einem USB Verlängerungskabel angeschlossen.
rs232 FDTI chip Amazon.png
Der mit sympatischen Vollmeise
viewtopic.php?p=10570#p10570 USB Zuweisungen.
viewtopic.php?p=41308#p41308 Shelly in Grafana schalten
viewtopic.php?p=32232#p32232

funworld
Beiträge: 20
Registriert: Mi 24. Aug 2022, 18:57
Wohnort: Kärnten
Hat sich bedankt: 2 Mal
Danksagung erhalten: 4 Mal

Re: ETA Scheitholzkessel / Stückholzkessel

Beitrag von funworld »

ETA Anschlüsse.JPG
Ich überlege meinen ETA SH20 twin Bj.2020 in Solaranzeige einzubinden.
Habe mir einmal die Platienen Anschlüsse angesenen konnte aber keine RS232 Schnittstelle finden. Vielleicht kann mir jemand nähre Details geben!

Online
Benutzeravatar
Ulrich
Administrator
Beiträge: 5388
Registriert: Sa 7. Nov 2015, 10:33
Wohnort: Essen
Hat sich bedankt: 167 Mal
Danksagung erhalten: 828 Mal

Re: ETA Scheitholzkessel / Stückholzkessel

Beitrag von Ulrich »

Die Frage solltst du im Holzheizer Forum stellen. Dort tummeln sich viele, die so einen Ofen haben. Eventuell gibt es darauf auch dort schon einen Hinweis.
-----------------------------------------------------
Ulrich . . . . . . . . [ Admin ]

Benutzeravatar
Schwarzermann
Beiträge: 455
Registriert: Sa 9. Okt 2021, 11:16
Wohnort: 87733
Hat sich bedankt: 11 Mal
Danksagung erhalten: 18 Mal

Re: ETA Scheitholzkessel / Stückholzkessel

Beitrag von Schwarzermann »

Du hast ja an deinem neuen Kessel auh schon einen rs485 Bus Anschluss ich weis nich wie kompliziert hier das einbinden ist das knn dir nur ullrich beantworten, denke aber das das nochmals programierarbeit ist.
Der mit sympatischen Vollmeise
viewtopic.php?p=10570#p10570 USB Zuweisungen.
viewtopic.php?p=41308#p41308 Shelly in Grafana schalten
viewtopic.php?p=32232#p32232

funworld
Beiträge: 20
Registriert: Mi 24. Aug 2022, 18:57
Wohnort: Kärnten
Hat sich bedankt: 2 Mal
Danksagung erhalten: 4 Mal

Re: ETA Scheitholzkessel / Stückholzkessel

Beitrag von funworld »

Danke für eure Antworten!
Habe momentan das Projekt auf Eis gelegt!

MaikDetlef
Beiträge: 3
Registriert: Mo 28. Okt 2024, 12:01
Hat sich bedankt: 1 Mal

Re: ETA Scheitholzkessel / Stückholzkessel

Beitrag von MaikDetlef »

Hallo bin neu hier. habe einen ETA SH30 Touch mit Netzwerkkabel. Ist dies auch in den neuen Image enthalten? Hab einiges im Forum gelesen aber noch keine klare Umsetzung.

Vielen Dank

Online
Benutzeravatar
Ulrich
Administrator
Beiträge: 5388
Registriert: Sa 7. Nov 2015, 10:33
Wohnort: Essen
Hat sich bedankt: 167 Mal
Danksagung erhalten: 828 Mal

Re: ETA Scheitholzkessel / Stückholzkessel

Beitrag von Ulrich »

Hast du die Protokollbeschreibung der Kommunikationsschnittstelle? Dann könnte ich nachsehen.
-----------------------------------------------------
Ulrich . . . . . . . . [ Admin ]

MaikDetlef
Beiträge: 3
Registriert: Mo 28. Okt 2024, 12:01
Hat sich bedankt: 1 Mal

Re: ETA Scheitholzkessel / Stückholzkessel

Beitrag von MaikDetlef »

Hallo. Ist mit dem Internet über RJ 45 verbunden. Die Schnittstelle wird über "ETAtouch RESTful Webservices" angesprochen (Modbus).
Danke

Zurück zu „Fragen zu Reglern, Wallboxen und Wechselrichter“

Wer ist online?

Mitglieder in diesem Forum: 0 Mitglieder und 2 Gäste