Sonoff POW R2 mit Tasmota Firmware als Leistungsmesser Anzeige
Moderator: Ulrich
Forumsregeln
Bitte nur Hardware posten, die man selber auch ausprobiert bzw. in Verwendung hat.
Bitte nur Hardware posten, die man selber auch ausprobiert bzw. in Verwendung hat.
- Ulrich
- Administrator
- Beiträge: 5631
- Registriert: Sa 7. Nov 2015, 10:33
- Wohnort: Essen
- Hat sich bedankt: 164 Mal
- Danksagung erhalten: 850 Mal
Sonoff POW R2 mit Tasmota Firmware als Leistungsmesser Anzeige
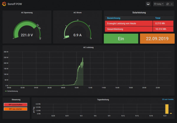
Der Sonoff POW R2 mit Tasmota Firmware eignet sich hervorragend für das Messen von der eingespeiste Leistung der Micro-Wechselrichtern. (Guerilla Anlagen) Die Leistung wird minütlich in eine Influx Datenbank gespeichert und dann mittels der Solaranzeige angezeigt.
Damit sind auch Auswertungen über längere Zeiträume möglich.
Damit sind auch Auswertungen über längere Zeiträume möglich.
-----------------------------------------------------
Ulrich . . . . . . . . [ Admin ]
Ulrich . . . . . . . . [ Admin ]
Re: Sonoff POW R2 mit Tasmota Firmware als Leistungsmesser Anzeige
Klasse Sache.
Wie läuft die Datenübertragung? Über IObroker?
Allgemein, wie ist die ganze Sache umgesetzt.
Ich würde gern den Verbrauch einzelner Geräte auf 24h oder 48h Basis tracken, dabei möchte ich die Momentanwerte der Leistung einfangen. Der gerechnette Verbrauch ist eher zweitrangig.
Wie läuft die Datenübertragung? Über IObroker?
Allgemein, wie ist die ganze Sache umgesetzt.
Ich würde gern den Verbrauch einzelner Geräte auf 24h oder 48h Basis tracken, dabei möchte ich die Momentanwerte der Leistung einfangen. Der gerechnette Verbrauch ist eher zweitrangig.
- Ulrich
- Administrator
- Beiträge: 5631
- Registriert: Sa 7. Nov 2015, 10:33
- Wohnort: Essen
- Hat sich bedankt: 164 Mal
- Danksagung erhalten: 850 Mal
Re: Sonoff POW R2 mit Tasmota Firmware als Leistungsmesser Anzeige
Die Antworten auf deine Fragen findes du hier im Forum. Es gibt viele Dokumente die du herunterladen und durchlesen kannst. Den io Broker benötigst du nicht. Der Raspberry hat seinen eigenen Broker, durch den die Daten transportiert werden.
-----------------------------------------------------
Ulrich . . . . . . . . [ Admin ]
Ulrich . . . . . . . . [ Admin ]
Re: Sonoff POW R2 mit Tasmota Firmware als Leistungsmesser Anzeige
O.k.
Würde man dies auch unter Windows zum laufen bekommen?
Würde man dies auch unter Windows zum laufen bekommen?
- Ulrich
- Administrator
- Beiträge: 5631
- Registriert: Sa 7. Nov 2015, 10:33
- Wohnort: Essen
- Hat sich bedankt: 164 Mal
- Danksagung erhalten: 850 Mal
Re: Sonoff POW R2 mit Tasmota Firmware als Leistungsmesser Anzeige
Eventuell, es hat aber noch niemand versucht.
-----------------------------------------------------
Ulrich . . . . . . . . [ Admin ]
Ulrich . . . . . . . . [ Admin ]
Re: Sonoff POW R2 mit Tasmota Firmware als Leistungsmesser Anzeige
Hallo zusammen,
leider ist es ja derzeit nahezu unmöglich, eine Sonoff POW R2 zu bekommen.
Geht hier auch ein Sonoff R3. Der wird ebenfalls von Tasmota unterstützt.
Ich könnte eventuell noch einen Sonoff POW R2 geflasht mit ELECPoW von Coolhardware bekommen.
Lässt der sich dann auch einbinden.
leider ist es ja derzeit nahezu unmöglich, eine Sonoff POW R2 zu bekommen.
Geht hier auch ein Sonoff R3. Der wird ebenfalls von Tasmota unterstützt.
Ich könnte eventuell noch einen Sonoff POW R2 geflasht mit ELECPoW von Coolhardware bekommen.
Lässt der sich dann auch einbinden.
- Ulrich
- Administrator
- Beiträge: 5631
- Registriert: Sa 7. Nov 2015, 10:33
- Wohnort: Essen
- Hat sich bedankt: 164 Mal
- Danksagung erhalten: 850 Mal
Re: Sonoff POW R2 mit Tasmota Firmware als Leistungsmesser Anzeige
Es lassen sich alle Geräte mit TASMOTA Software benutzen. Es könnte nur sein, dass das Modell bei der Solaranzeige noch nicht bekannt ist. In diesem Fall einfach per eMail melden.
-----------------------------------------------------
Ulrich . . . . . . . . [ Admin ]
Ulrich . . . . . . . . [ Admin ]
Online
bei Ali evtl direkt aus China her klicken und dann selber Tasmota flashen
edit: der hat auch keine mehr, UPPPS
ich könnte evtl aushelfen, schon fertig geflasht.
Bin aber nur noch 2 Tage in D, ich brauch mal nach dem Chaos hier paar Tage Luftwechsel
gruss
Andreas
-
andreas_n
- Beiträge: 1657
- Registriert: Do 25. Jun 2020, 13:40
- Hat sich bedankt: 16 Mal
- Danksagung erhalten: 98 Mal
Re: Sonoff POW R2 mit Tasmota Firmware als Leistungsmesser Anzeige
bin grad vom Glauben abgefallen was die Dinger jetzt kosten. und auch überall nicht lieferbar..
bei Ali evtl direkt aus China her klicken und dann selber Tasmota flashen
edit: der hat auch keine mehr, UPPPS
ich könnte evtl aushelfen, schon fertig geflasht.
Bin aber nur noch 2 Tage in D, ich brauch mal nach dem Chaos hier paar Tage Luftwechsel
gruss
Andreas
SMA Tripower 8/Growatt MIN 3000 TL-XE/1500S/SPH 4600,4 ARK LV,10kWh
ELWA DC WW Puffer m. 300L/Gesamt PV Leistung 20,5kWp gesteuert mit Pi4 und Pi5
hier stehen alle Geräte>> viewtopic.php?f=13&t=1069
ELWA DC WW Puffer m. 300L/Gesamt PV Leistung 20,5kWp gesteuert mit Pi4 und Pi5
hier stehen alle Geräte>> viewtopic.php?f=13&t=1069
Re: Sonoff POW R2 mit Tasmota Firmware als Leistungsmesser Anzeige
@andreas_n
Sorry, habe es gerade erst gesehen.
Danke für das Angebot.
Ich habe mir einen POW R3 besorgt. Der müßte eigentlich ein R2 sein, der mehr Leistung kann. Läßt sich auch mit Tasmota Flaschen.
Werde ich erst mal testen.
Sorry, habe es gerade erst gesehen.
Danke für das Angebot.
Ich habe mir einen POW R3 besorgt. Der müßte eigentlich ein R2 sein, der mehr Leistung kann. Läßt sich auch mit Tasmota Flaschen.
Werde ich erst mal testen.
Online
-
andreas_n
- Beiträge: 1657
- Registriert: Do 25. Jun 2020, 13:40
- Hat sich bedankt: 16 Mal
- Danksagung erhalten: 98 Mal
Re: Sonoff POW R2 mit Tasmota Firmware als Leistungsmesser Anzeige
SMA Tripower 8/Growatt MIN 3000 TL-XE/1500S/SPH 4600,4 ARK LV,10kWh
ELWA DC WW Puffer m. 300L/Gesamt PV Leistung 20,5kWp gesteuert mit Pi4 und Pi5
hier stehen alle Geräte>> viewtopic.php?f=13&t=1069
ELWA DC WW Puffer m. 300L/Gesamt PV Leistung 20,5kWp gesteuert mit Pi4 und Pi5
hier stehen alle Geräte>> viewtopic.php?f=13&t=1069
Wer ist online?
Mitglieder in diesem Forum: 0 Mitglieder und 0 Gäste