Da ich ebenfalls Hybriden Inselbetrieb in einer kleinen KFZ-Werkstatt samt Teilbereichen einer Wohnung fahre, hab ich in Österreich diese Erfahrungen machen dürfen.
Ich hab je 3 Panele (a 410Wp) mittlerweile in multiple Richtungen aufgestellt um zu allen Zeiten möglichst gleichmäßig Strom zu haben. Der Betrieb beginnt um 8:00 und da werden Abgastester, Computer sowie Licht usw. bei Bedarf eingeschaltet. Dazu war es nötig 3 Panele nach Osten aufzustellen. (Durch bisherige Erfahrung sollen sobald das Wetter es zulässt nochmal 3 dazukommen), Über die Mittagszeit (in der Arbeitspause) wird Warmwasser aufgeheizt und Wäsche gewaschen/getrocknet) Jetzt im Winter waren dazu die 3 Süd-Panele mit ca 30 Grad aufstellung wesentlich zu wenig, daher kamen 3 Panele mit 70 Grad Neigung dazu. 3 Ostpanele werden jetzt um die Mittagszeit verschattet und nicht nur deshalb kommen noch 3 Ostpanele an leicht verändertem Aufstellort dazu. Im Moment liegen die aber einfach am Flachdach (halbwegs gegen Sturm gesichert). Letztlich alleine schon um die Ost-Panele gegen Sturm zu sichern reihen sich 3 Westpanele Dachartig an die Ostpanele, auch um Abendsonne einzufangen.
Ich hab also seither eine multiple chaotisch Anmutende Aufstellung der Panele. Sobald es aber auch nur ein Wolkenloch mit Wintersonne gibt schaff ich bis zu 2,8kW zur Mittagszeit damit. Im Sommer hatte ich ohne die 70 Grad-Module ebenfalls schon beste Dauerleistung und Exportiere einen Überschussanteil per Balkonkraftwerk vom Akku ans Netz. Bei Schlechtwetter merkt man jedoch sehr schnell das nur viel Fläche eine Grundversorgung bringen kann und es dann relativ egal ist ob die Panele nach Norden oder sonstwohin kucken. Der Morgenjob wenns schneit erstmal aufs Begehbare Flachdach zum Abkehren ist mittlerweile Routine.
Das klappt so gut das sich bereits 3 Nachahmer gefunden haben die Ihr Haus auf größtenteils Inselbetrieb umstellen. Freilich gibts schlechte Tage wo man auch mal gleich auf Netzbetrieb bleibt, aber größtenteils komm ich im Dezember und Jänner zumindest mit der "SOL" Einstellung durch. Ab Ende Februar soll auch die Nacht wieder per Akku im SBU-Betrieb möglich werden, ohne vom Netz beziehen zu müssen.
Durch die "Solaranzeige" kann ich jetzt letzlich noch besser Beurteilen was ich wann laufen lasse. Dazu hab ich mir eine Prioritätenreihung (noch manuell) Überlegt die bisher ganz gut klappt. Selbst ein E-Auto konnte ich an einem sonnigem Tag mit 230V-10A Lader von 10 auf 14kWh Aufladen (Dennoch eine echte Challenge im Winter). An dem Tag war dann halt nix mit Wäsche oder Warmwasser mehr machbar. (zumindest nicht ohne Netzstrom).
Man lernt so nach und nach aber auch wirklich gut damit umzugehen, und das liebe ich dabei am meisten. Ich hab mittlerweile ein Gespür dafür was es Bedeutet wenn sagen wir mal Hausnummer 2kW schnell mal ein paar Stunden laufen sollen. Man wird automatisch auch sparsamer und Achtet wesentlich mehr auf Verbrauch. Das ging im Energiehochpreis-herbst 2022 so weit das seither an jedem Lichtschalter der Werkstatt die Wattzahl draufsteht. Auch mein häufig helfender Vater und die Familie haben dann nachgefragt was das Bedeutet und schalten jetzt intuitiv eher weniger Licht an. Im Wohnbereich ist das anders. Mit 4 Kids (6 Personen-Haushalt) läuft immer irgendetwas völlig Unnötig. Deshalb hab ich bisher nur WaMa und WP-Wäschetrockner an der Insel hängen. (Bei Schlechtwetter gibts die Haushaltsstromsteckdose für die WaMa unmittelbar daneben zum Umstecken.)
Daher hab ich Entschieden das am Zähler der Wohnung ein eigenes Balkonkraftwerk drann muss. Es wurden letzlich 1470Wp (6x245Wp) an einem 800W Umrichter samt Einspeisevertrag 1:1 zum Arbeitspreis.
Nun hatte ich noch 5x245Wp Panele übrig. Diese wurden ebenfalls verbaut und konnten nicht mehr am Hoymiles betrieben werden (da geht der auch irgendwann mal schnell in die Knie und meint da kann was nicht mehr stimmen.) 4 Davon laufen deshalb über einen kleinen Victron SmartSolar 100/20 ebenfalls auf die Inselbatterie.
Mein Verbrauch der KFZ-Werkstatt vor Beginn des Projekts: 17.000kWh/ Jahr wenns ein sparsames Jahr war.
Mein Verbrauch jetzt in einer bereits sehr guten Ausbaustufe: Maximal 3.500kWh/ Jahr wenn die kommenden Monate noch sehr schlecht bleiben.
Da Speicher in egal welcher Form 2022/2023 einfach nur überheblich teuer waren musste ich mit 4x 12V 230Ah Bleibatterien das Auslangen finden. Das heißt Ladestrom max. 30A (+25 wenn ich die Balkonkraftwerke an die Batterie schalte) und Entladespitzen der Versorgungsbatterien 60A.
Das System hat rechnerisch 5,5kWh nutzbare Energie gespeichert, was jedoch durch relativ hohen Innenwiederstand und starken SOC bzw. Spannungsschwankungen eher nicht Ausgereizt werden kann.
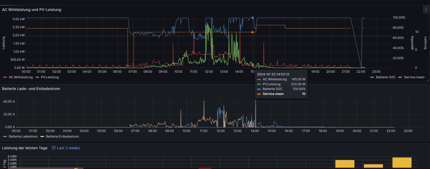
Fotos gibts sobald das Wetter es zulässt. Bei Sturm geh ich nicht aufs Dach. Vorab meine bisherige Umarbeitung in Grafana.
Inselanlage - Ausrichtung der Solarmodule
Moderator: Ulrich
-
andreas_n
- Beiträge: 1707
- Registriert: Do 25. Jun 2020, 13:40
- Hat sich bedankt: 15 Mal
- Danksagung erhalten: 100 Mal
Re: Inselanlage - Ausrichtung der Solarmodule
hmm, wie schaffst du das, deinen Stromverbrauch mittels PV von 17MWh auf 3,5MWh zu senken? Wenn ich das richtig überschlage, hast du doch keine 5kWp am Dach?
edit:Stromverbrauch=Zählerbezug
edit:Stromverbrauch=Zählerbezug
SMA Tripower 8/Growatt MIN 3000 TL-XE/1500S/SPH 4600,4 ARK LV,10kWh
ELWA DC WW Puffer m. 300L/Gesamt PV Leistung 20,5kWp gesteuert mit Pi4 und Pi5
hier stehen alle Geräte>> viewtopic.php?f=13&t=1069
ELWA DC WW Puffer m. 300L/Gesamt PV Leistung 20,5kWp gesteuert mit Pi4 und Pi5
hier stehen alle Geräte>> viewtopic.php?f=13&t=1069
Re: Inselanlage - Ausrichtung der Solarmodule
Warnung zu Victron SmartSolar 100/20
https://github.com/helgeerbe/OpenDTU-On ... PPT-100-20
Text von der Seite übersetzt:
Es scheint ein bekanntes Phänomen zu sein, dass die Victron 100/20s alle 10 Minuten die Spannung sinkt
(Das Verhalten alle 10 Minuten ist normal - das ist die MPPT auf der Suche nach dem neuen maximalen Strompunkt).
Wenn dies in einem Moment geschieht, in dem sich die Wolkendecke schnell ändert (April-Wetter),
hängt das Victron mit 3-4W Ladeleistung.
Oft schafft es, sich im nächsten 10min-Intervall zu erholen.
Aber manchmal dauert es viel länger... was wirklich ärgerlich ist!
Was viel schneller zum Erfolg führt, ist, das Ladegerät im APP zu deaktivieren und wieder zu aktivieren.
oder schauen ob ein Update der Software hilft oder ein 100/35 nehmen ?
https://github.com/helgeerbe/OpenDTU-On ... PPT-100-20
Text von der Seite übersetzt:
Es scheint ein bekanntes Phänomen zu sein, dass die Victron 100/20s alle 10 Minuten die Spannung sinkt
(Das Verhalten alle 10 Minuten ist normal - das ist die MPPT auf der Suche nach dem neuen maximalen Strompunkt).
Wenn dies in einem Moment geschieht, in dem sich die Wolkendecke schnell ändert (April-Wetter),
hängt das Victron mit 3-4W Ladeleistung.
Oft schafft es, sich im nächsten 10min-Intervall zu erholen.
Aber manchmal dauert es viel länger... was wirklich ärgerlich ist!
Was viel schneller zum Erfolg führt, ist, das Ladegerät im APP zu deaktivieren und wieder zu aktivieren.
oder schauen ob ein Update der Software hilft oder ein 100/35 nehmen ?
Wer ist online?
Mitglieder in diesem Forum: 0 Mitglieder und 72 Gäste