Sonnen Batterien

Welche Geräter können mit dieser Anzeige benutzt werden?
Laderegler, Wallboxen, Batterie-Management-Systeme, WLAN Schalter mit Tasmota Firmware und Wechselrichter.
Allgemeine Fragen zu all diesen Geräten.

Moderator: Ulrich

Online
Benutzeravatar
Ulrich
Administrator
Beiträge: 5623
Registriert: Sa 7. Nov 2015, 10:33
Wohnort: Essen
Hat sich bedankt: 162 Mal
Danksagung erhalten: 903 Mal

Sonnen Batterien

Beitrag von Ulrich »

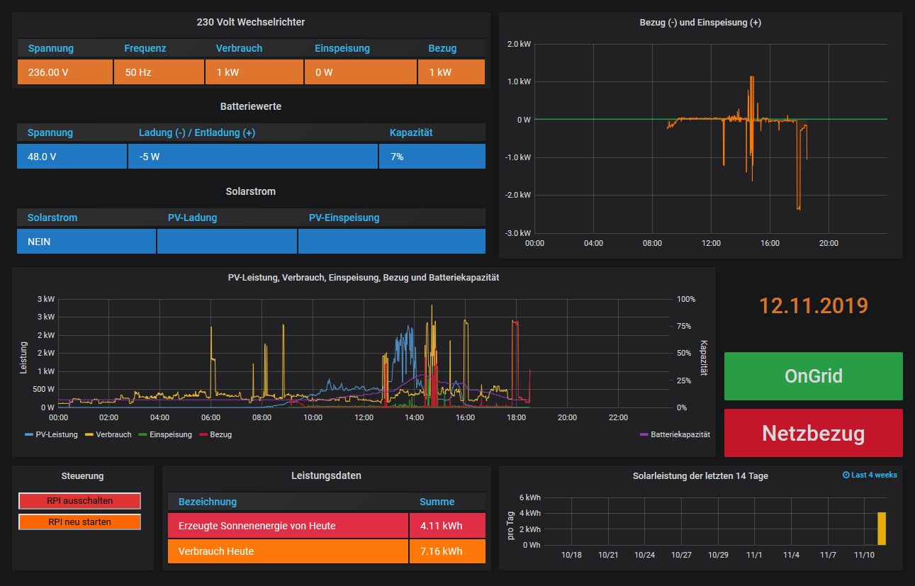
Ab der Image Version 4.5.5 werden auch die Sonnen Batterien ausgelesen. (sonnenBatterie, Stromspeicher von Sonnen GmbH) Die Kommunikation läuft über das Netzwerk per HTML und Port 8080

Bitte in der user.config.php folgende Einträge machen:

Code: Alles auswählen

//  Bei Wechselrichtern, die eine LAN Schnittstelle haben, oder ein
//  Serial Device Server, wie z.B. der HF2211 oder der Elfin-EW11,
//  dazwischen geschaltet ist, bitte hier IP und Port eintragen und
//  falls erforderlich die Device ID. (Geräteadresse = WR_Adresse)
//  -------------------------------------------------------------------
//  Bitte die Daten aus dem Gerät übernehmen
//
$WR_IP = "000.000.000.000";       << IP Adresse der SonnenBatterie
$WR_Port = "12345";               << Port ist 8080
$WR_Adresse = "1";                <<  1 stehen lassen.
//
/*****************************************************************************/
Danach bitte den Raspberry noch einmal neu starten und das Dashboard der SonnenBatterie auswählen.
.


sonnenbatterie.jpg
-----------------------------------------------------
Ulrich . . . . . . . . [ Admin ]

Zurück zu „Fragen zu Reglern, Wallboxen und Wechselrichter“

Wer ist online?

Mitglieder in diesem Forum: Ulrich und 3 Gäste