Frage zu EVCC-Daten in Grafana

Welche Geräter können mit dieser Anzeige benutzt werden?
Laderegler, Wallboxen, Batterie-Management-Systeme, WLAN Schalter mit Tasmota Firmware und Wechselrichter.
Allgemeine Fragen zu all diesen Geräten.

Moderator: Ulrich

ralph.reinhold
Beiträge: 2
Registriert: Do 30. Dez 2021, 15:12

Frage zu EVCC-Daten in Grafana

Beitrag von ralph.reinhold »

Hallo,
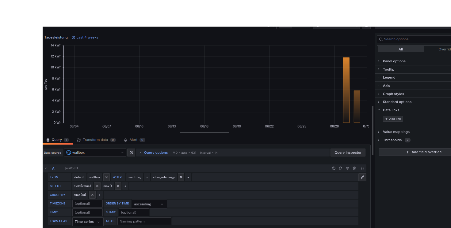
ich möchte gerne meine Ladestatistik in Grafana abbilden.
Alle relevanten Daten (geladene KWH, Anteil in % der Sonnenenergie) sind in der Datenbank vorhanden. Aber wie bringe ich das in die Grafik?
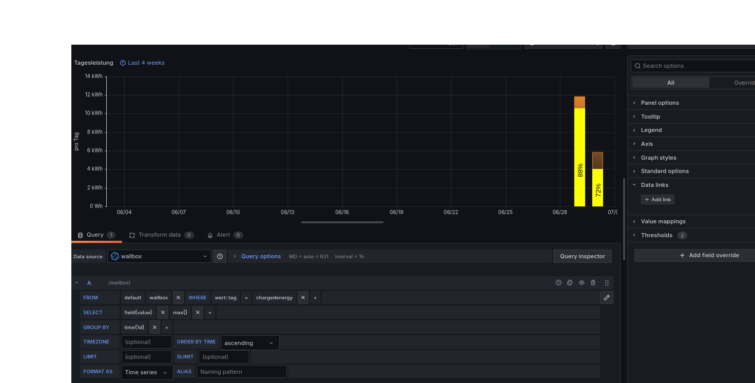
Ich möchte also im Balken den Anteil der Sonnenenergie farblich anzeigen, möglichst mit Wert in % darin!
Ist:grafana.png
Soll:grafana2.png
Kann mir da jemand etwas helfen?
Dateianhänge
grafana2.png
grafana.png

Zurück zu „Fragen zu Reglern, Wallboxen und Wechselrichter“

Wer ist online?

Mitglieder in diesem Forum: 0 Mitglieder und 5 Gäste