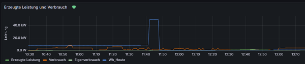
täglich um 11:42 springt bei mir der Wert von "Wh_Heute" in der Summen"-Tabelle um ein Vielfaches nach oben, bevor der Wert dann für den nächsten Tag zurückgesetzt wird. Hier ein Screenshot:

Das passiert täglich um 11:42 (bzw. 09:42 ohne Sommerzeitkorrektur) und ich weiss nicht woher dieser offensichtlich falsche Zusatzwert kommt. Hat jemand eine Idee, woran das liegt?
Ein Blick ins Systemprotokoll zeigt mir, dass die üblichen PHP-Dateien ausgeführt werden, also regler_auslesen.php etc. In diesen habe ich aber bisher nichts gefunden was diesen Anstieg auslösen würde.
Code: Alles auswählen
Oct 18 11:39:01 solaranzeige CRON[38988]: (root) CMD (/var/www/html/mqtt_prozess.php >/dev/null)
Oct 18 11:39:01 solaranzeige CRON[38989]: (root) CMD (/var/www/html/checkreboot.sh >/dev/null)
Oct 18 11:39:01 solaranzeige CRON[38987]: (root) CMD (php /var/www/html/datenanzeige.php >/dev/null)
Oct 18 11:39:01 solaranzeige CRON[38993]: (root) CMD ( [ -x /usr/lib/php/sessionclean ] && if [ ! -d /run/systemd/system ]; then /usr/lib/php/sessionclean; fi)
Oct 18 11:39:01 solaranzeige CRON[38990]: (root) CMD (/var/www/html/regler_auslesen.php >/dev/null)
Oct 18 11:39:01 solaranzeige systemd[1]: Starting phpsessionclean.service - Clean php session files...
Oct 18 11:39:02 solaranzeige systemd[1]: phpsessionclean.service: Deactivated successfully.
Oct 18 11:39:02 solaranzeige systemd[1]: Finished phpsessionclean.service - Clean php session files.
Oct 18 11:39:02 solaranzeige influxd-systemd-start.sh[966]: [httpd] 127.0.0.1 - - [18/Oct/2024:11:39:02 +0200] "POST /write?db=solaranzeige&precision=s HTTP/1.1 " 204 0 "-" "-" cf0432ba-8d34-11ef-86c0-2ccf670723b6 12659
Oct 18 11:39:16 solaranzeige kernel: CIFS: VFS: server 192.168.188.28 does not advertise interfaces
Oct 18 11:40:01 solaranzeige CRON[39082]: (root) CMD (php /var/www/html/datenanzeige.php >/dev/null)
Oct 18 11:40:01 solaranzeige CRON[39084]: (root) CMD (/var/www/html/checkreboot.sh >/dev/null)
Oct 18 11:40:01 solaranzeige CRON[39085]: (root) CMD (/var/www/html/mqtt_prozess.php >/dev/null)
Oct 18 11:40:01 solaranzeige CRON[39083]: (root) CMD (/var/www/html/regler_auslesen.php >/dev/null)
Oct 18 11:40:01 solaranzeige influxd-systemd-start.sh[966]: [httpd] 127.0.0.1 - - [18/Oct/2024:11:40:01 +0200] "POST /write?db=solaranzeige&precision=s HTTP/1.1 " 204 0 "-" "-" f296af3e-8d34-11ef-86c1-2ccf670723b6 11416
Oct 18 11:40:01 solaranzeige influxd-systemd-start.sh[966]: [httpd] 127.0.0.1 - - [18/Oct/2024:11:40:01 +0200] "POST /write?db=solaranzeige&precision=s HTTP/1.1 " 204 0 "-" "-" f2988819-8d34-11ef-86c2-2ccf670723b6 3979
Oct 18 11:41:01 solaranzeige CRON[39117]: (root) CMD (/var/www/html/checkreboot.sh >/dev/null)
Oct 18 11:41:01 solaranzeige CRON[39118]: (root) CMD (/var/www/html/regler_auslesen.php >/dev/null)
Oct 18 11:41:01 solaranzeige CRON[39116]: (root) CMD (php /var/www/html/datenanzeige.php >/dev/null)
Oct 18 11:41:01 solaranzeige CRON[39119]: (root) CMD (/var/www/html/mqtt_prozess.php >/dev/null)
Oct 18 11:41:02 solaranzeige influxd-systemd-start.sh[966]: [httpd] 127.0.0.1 - - [18/Oct/2024:11:41:02 +0200] "POST /write?db=solaranzeige&precision=s HTTP/1.1 " 204 0 "-" "-" 16db55bb-8d35-11ef-86c3-2ccf670723b6 6204
Oct 18 11:42:01 solaranzeige CRON[39150]: (root) CMD (/var/www/html/checkreboot.sh >/dev/null)
Oct 18 11:42:01 solaranzeige CRON[39151]: (root) CMD (php /var/www/html/datenanzeige.php >/dev/null)
Oct 18 11:42:01 solaranzeige CRON[39148]: (root) CMD (/var/www/html/mqtt_prozess.php >/dev/null)
Oct 18 11:42:01 solaranzeige CRON[39149]: (root) CMD (/var/www/html/regler_auslesen.php >/dev/null)
Oct 18 11:42:02 solaranzeige influxd-systemd-start.sh[966]: [httpd] 127.0.0.1 - - [18/Oct/2024:11:42:02 +0200] "POST /write?db=solaranzeige&precision=s HTTP/1.1 " 204 0 "-" "-" 3a928ec6-8d35-11ef-86c4-2ccf670723b6 7057