PV-Leistung bei Dunkelheit
Moderator: Ulrich
PV-Leistung bei Dunkelheit
Hallo,
Ich beobachte seit längerem ein eigenartiges Verhalten:
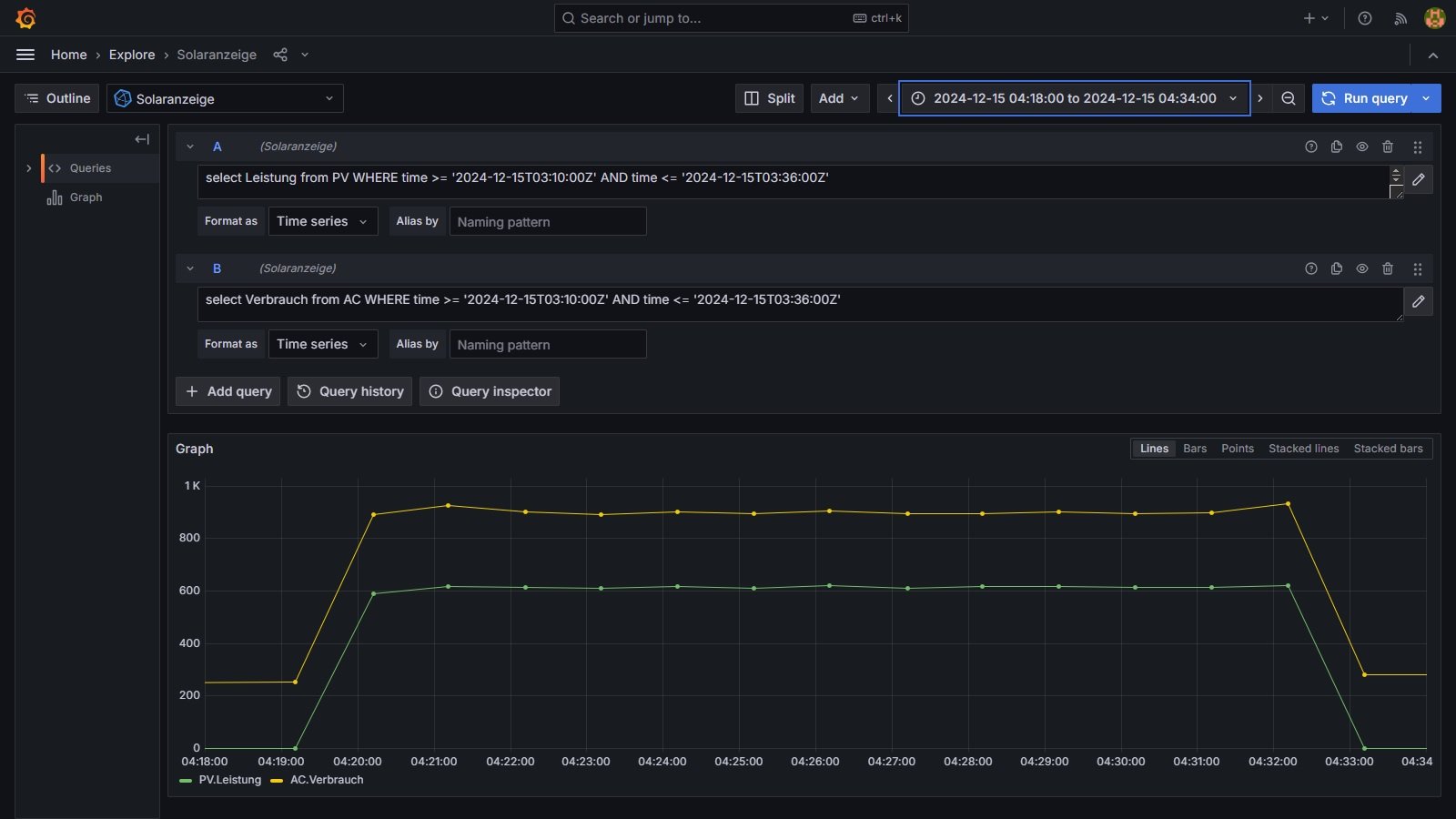
Jeden morgen zwischen 4:00 und 5:00 wird (selbst jetzt bei Dunkelheit) für einige Minuten PV.Leistung angezeigt.
Der AC.Verbrauch steigt im selben Zeitraum in Relation zur PV.Leistung. Die Werte sind immer unterschiedlich, manchmal so hoch, dass die Tagesstatistik beeinflusst wird.
Am Smartmeter kann ich keine Schwankungen erkennen.
Danke im Voraus für jeden Hinweis aus dem Forum.
Ich beobachte seit längerem ein eigenartiges Verhalten:
Jeden morgen zwischen 4:00 und 5:00 wird (selbst jetzt bei Dunkelheit) für einige Minuten PV.Leistung angezeigt.
Der AC.Verbrauch steigt im selben Zeitraum in Relation zur PV.Leistung. Die Werte sind immer unterschiedlich, manchmal so hoch, dass die Tagesstatistik beeinflusst wird.
Am Smartmeter kann ich keine Schwankungen erkennen.
Danke im Voraus für jeden Hinweis aus dem Forum.
Hausdachanlage mit 7,82 kWp
Wechselrichter: SolarEdge SE8K-RWS48BNN4 Firmware: 4.22.44
Batterie: BYD LVS 8.0
Hichi IR-Schreib-Lesekopf
Tasmota: v12.3.1.
Grafana: v11.2.2
Multiregler mit Regler: 29 / 23 / 16
Wallbox: go-eCharger
Wechselrichter: SolarEdge SE8K-RWS48BNN4 Firmware: 4.22.44
Batterie: BYD LVS 8.0
Hichi IR-Schreib-Lesekopf
Tasmota: v12.3.1.
Grafana: v11.2.2
Multiregler mit Regler: 29 / 23 / 16
Wallbox: go-eCharger
Online
-
andreas_n
- Beiträge: 1685
- Registriert: Do 25. Jun 2020, 13:40
- Hat sich bedankt: 15 Mal
- Danksagung erhalten: 101 Mal
Re: PV-Leistung bei Dunkelheit
auch im Sommer wärs um 4 Uhr früh noch dunkel...
je nachdem wie der SM am SE dranhängt bzw per Solaranzeige ausgelesen wird, wirste da vmtl auch nix sehen.
Ich tippe mal stark auf "Akkupflege"
Die Werte selber stammen ja vom SE, da kann die Solaranzeige nix für....
je nachdem wie der SM am SE dranhängt bzw per Solaranzeige ausgelesen wird, wirste da vmtl auch nix sehen.
Ich tippe mal stark auf "Akkupflege"
Die Werte selber stammen ja vom SE, da kann die Solaranzeige nix für....
SMA Tripower 8/Growatt MIN 3000 TL-XE/1500S/SPH 4600,4 ARK LV,10kWh
ELWA DC WW Puffer m. 300L/Gesamt PV Leistung 20,5kWp gesteuert mit Pi4 und Pi5
hier stehen alle Geräte>> viewtopic.php?f=13&t=1069
ELWA DC WW Puffer m. 300L/Gesamt PV Leistung 20,5kWp gesteuert mit Pi4 und Pi5
hier stehen alle Geräte>> viewtopic.php?f=13&t=1069
Re: PV-Leistung bei Dunkelheit
Vielen Dank für deinen 'klugen' Hinweis.
Warum sehe ich den Peak dann nicht im SE-Monitor?
Warum sehe ich den Peak dann nicht im SE-Monitor?
Hausdachanlage mit 7,82 kWp
Wechselrichter: SolarEdge SE8K-RWS48BNN4 Firmware: 4.22.44
Batterie: BYD LVS 8.0
Hichi IR-Schreib-Lesekopf
Tasmota: v12.3.1.
Grafana: v11.2.2
Multiregler mit Regler: 29 / 23 / 16
Wallbox: go-eCharger
Wechselrichter: SolarEdge SE8K-RWS48BNN4 Firmware: 4.22.44
Batterie: BYD LVS 8.0
Hichi IR-Schreib-Lesekopf
Tasmota: v12.3.1.
Grafana: v11.2.2
Multiregler mit Regler: 29 / 23 / 16
Wallbox: go-eCharger
Online
-
andreas_n
- Beiträge: 1685
- Registriert: Do 25. Jun 2020, 13:40
- Hat sich bedankt: 15 Mal
- Danksagung erhalten: 101 Mal
Re: PV-Leistung bei Dunkelheit
das Kunsttück bringt auch manch Growatt Hybrid, je nach Firmware...muss ja bei deinem SE nicht sein..aber was es definitiv nicht sein kann, ist, dass der Fehler durch die solaranzeige entsteht.
Also wirft das der SE aus, Stromzange dran und messen...
Also wirft das der SE aus, Stromzange dran und messen...
SMA Tripower 8/Growatt MIN 3000 TL-XE/1500S/SPH 4600,4 ARK LV,10kWh
ELWA DC WW Puffer m. 300L/Gesamt PV Leistung 20,5kWp gesteuert mit Pi4 und Pi5
hier stehen alle Geräte>> viewtopic.php?f=13&t=1069
ELWA DC WW Puffer m. 300L/Gesamt PV Leistung 20,5kWp gesteuert mit Pi4 und Pi5
hier stehen alle Geräte>> viewtopic.php?f=13&t=1069
Re: PV-Leistung bei Dunkelheit
Eine ergänzende und evtl. etwas nützlichere Information für alle, die das gleiche Phänomen beobachten:
Der Wechselrichter lädt die Batterie, wenn SOE unter 9% liegt, um eine Tiefentladung vorzubeugen.
Der Smartmeter interpretiert aber den dazu benötigten Netzbezug als PV-Leistung.
Eine Meldung an SolarEdge wurde erstellt (Case #5404399).
Der Wechselrichter lädt die Batterie, wenn SOE unter 9% liegt, um eine Tiefentladung vorzubeugen.
Der Smartmeter interpretiert aber den dazu benötigten Netzbezug als PV-Leistung.
Eine Meldung an SolarEdge wurde erstellt (Case #5404399).
Hausdachanlage mit 7,82 kWp
Wechselrichter: SolarEdge SE8K-RWS48BNN4 Firmware: 4.22.44
Batterie: BYD LVS 8.0
Hichi IR-Schreib-Lesekopf
Tasmota: v12.3.1.
Grafana: v11.2.2
Multiregler mit Regler: 29 / 23 / 16
Wallbox: go-eCharger
Wechselrichter: SolarEdge SE8K-RWS48BNN4 Firmware: 4.22.44
Batterie: BYD LVS 8.0
Hichi IR-Schreib-Lesekopf
Tasmota: v12.3.1.
Grafana: v11.2.2
Multiregler mit Regler: 29 / 23 / 16
Wallbox: go-eCharger
Re: PV-Leistung bei Dunkelheit
Hallo Zusammen,
Das Problem zeigt sich nur bei der Solaranzeige. In der Tat ist das die Erhaltungsladung bei SE. Mit ca.1KW wird der Speicher aus dem Netz geladen.
Der Wechselrichter erzeugt in dem Fall auch DC-Leistung. Und bei der Solaranzeige ist DC-Leistung gleich AC-Leistung gleich PV-Leistung. SE gibt keine reine PV-Leistung aus. Die Solaranzeige errechnet die PV-Leistung mit Hilfe der AC-Leistung.
Das Problem haben alle die einen Speicher am WR von SE haben. Leider berechnet auch Ulrich die Kilowattstunden aus der AC-Leistung. Somit hast du auch Produktion in der Nacht. Was aber der Art und Weise geschuldet ist, wie Ulrich die erzeugten Kilowattstunden berechnet. Das ist im Monitoring von SE natürlich nicht zu sehen, weil eigentlich nicht da.
Es ist kein Fehler von SE und somit wird dein erstellter Case zu keinen Erfolg führen.
Wenn du die ausgelesen Zählerstände am WR für die Produktion vergleichst in der Zeit wo nachgeladen wird, wirst du feststellen das diese sich nicht geändert haben. Das heist das es keine Produktion gab. Nur die Solaranzeige hat sie gezählt. Leider must du mit der unschönen Darstellung hauptsächlich im Winter Leben. Ohne zusätzliche Hardware bekommst du das Phänomen nicht weg.
Viele Grüße
Jens
Das Problem zeigt sich nur bei der Solaranzeige. In der Tat ist das die Erhaltungsladung bei SE. Mit ca.1KW wird der Speicher aus dem Netz geladen.
Der Wechselrichter erzeugt in dem Fall auch DC-Leistung. Und bei der Solaranzeige ist DC-Leistung gleich AC-Leistung gleich PV-Leistung. SE gibt keine reine PV-Leistung aus. Die Solaranzeige errechnet die PV-Leistung mit Hilfe der AC-Leistung.
Das Problem haben alle die einen Speicher am WR von SE haben. Leider berechnet auch Ulrich die Kilowattstunden aus der AC-Leistung. Somit hast du auch Produktion in der Nacht. Was aber der Art und Weise geschuldet ist, wie Ulrich die erzeugten Kilowattstunden berechnet. Das ist im Monitoring von SE natürlich nicht zu sehen, weil eigentlich nicht da.
Es ist kein Fehler von SE und somit wird dein erstellter Case zu keinen Erfolg führen.
Wenn du die ausgelesen Zählerstände am WR für die Produktion vergleichst in der Zeit wo nachgeladen wird, wirst du feststellen das diese sich nicht geändert haben. Das heist das es keine Produktion gab. Nur die Solaranzeige hat sie gezählt. Leider must du mit der unschönen Darstellung hauptsächlich im Winter Leben. Ohne zusätzliche Hardware bekommst du das Phänomen nicht weg.
Viele Grüße
Jens
Online
PV Leistung kannste schlecht hernehmen, da der WR ja wechselnde Arbeitspunkte und damit Wirkungsgrade hat...und irgendwo muss auch die Datentiefe nen Ende finden, weisst ja, wer viel misst,misst Mist
ganz übel wirds dann, wenn du die Batterieverluste errechnen willst..da bin ich jetzt nch 3 Jahren Growatt Hybrid dran, das chinesenkauderwelsch zwischen Growatt Cloud und den Solaranzeigewerte aufzudröseln...irgendwie kochen dann alle Hersteller doch nur mit Wasser
-
andreas_n
- Beiträge: 1685
- Registriert: Do 25. Jun 2020, 13:40
- Hat sich bedankt: 15 Mal
- Danksagung erhalten: 101 Mal
Re: PV-Leistung bei Dunkelheit
Errechnet wird die sicher nicht, sie wird ausgelesen...also das, was der SE anbietet.
PV Leistung kannste schlecht hernehmen, da der WR ja wechselnde Arbeitspunkte und damit Wirkungsgrade hat...und irgendwo muss auch die Datentiefe nen Ende finden, weisst ja, wer viel misst,misst Mist
ganz übel wirds dann, wenn du die Batterieverluste errechnen willst..da bin ich jetzt nch 3 Jahren Growatt Hybrid dran, das chinesenkauderwelsch zwischen Growatt Cloud und den Solaranzeigewerte aufzudröseln...irgendwie kochen dann alle Hersteller doch nur mit Wasser
SMA Tripower 8/Growatt MIN 3000 TL-XE/1500S/SPH 4600,4 ARK LV,10kWh
ELWA DC WW Puffer m. 300L/Gesamt PV Leistung 20,5kWp gesteuert mit Pi4 und Pi5
hier stehen alle Geräte>> viewtopic.php?f=13&t=1069
ELWA DC WW Puffer m. 300L/Gesamt PV Leistung 20,5kWp gesteuert mit Pi4 und Pi5
hier stehen alle Geräte>> viewtopic.php?f=13&t=1069
Re: PV-Leistung bei Dunkelheit
Hallo Andreas,
die Solaranzeige errechnet die erzeugten Kilowattstunden pro Tag aus der AC-Leistung x60 bei Abfrage pro Minute. Das ist bei allen Wechselrichtern die die Solaranzeige unterstützt gleich. Das war für Ulrich die einfachste Möglichkeit, da er dann nicht bei jeden WR Anpassungen vornehmen musste. Es gibt sicherlich auch Wechselrichter die die erzeugten Kilowattstunden täglich ausgeben. SE hat das nicht. Die Solaranzeige verwendet keine Zählerstände für die Errechnung der Produktion am Tag. SE gibt nur die gesammten Kilowattstunden über die Laufzeit aus.
Das heist, wenn bei SE in Verbindung mit einem Speicher keine PV-Leistung vom Dach kommt, wird durch Erhaltungsladung und Nachladung der Speicher trotzdem DC-Leistung und dann auch AC-Leistung durch die Solaranzeige ausgelesen, obwohl keine AC-Leistung ins Hausnetz geht. Und DC-Leistung ist auch gleich PV-Leistung.
Desshalb treten immer diese PV-Peaks auf obwohl tatsächlich keine PV auf dem Dach ist. Und dadurch werden auch durch die Solaranzeige die KilowattstundenHeute aufaddiert, weil in diesen Momenten auch AC-Leistung ausgelesen wird. Das waren bei mir teilweise bis zu zwei Kilowatstunden die so eigentlich garnicht vorhanden waren. Die Zählerstände im WR hatten sich nämlich garnicht verändert. Im Monitoring Portal von SE waren die Werte korrekt.
Ich habe das Problem durch einen zusätzlichen Modbus Zähler von SE gelöst der als Produktionszähler konfiguriert ist. An diesem sehe ich, das bei diesen hier beschriebenen Phänomen tatsächlich keine AC-Leistung vorhanden ist obwohl beim WR welche ausgelesen wird.
Und achso....das mit den Wirkungsgraden kannst du lassen.
VG
Jens
die Solaranzeige errechnet die erzeugten Kilowattstunden pro Tag aus der AC-Leistung x60 bei Abfrage pro Minute. Das ist bei allen Wechselrichtern die die Solaranzeige unterstützt gleich. Das war für Ulrich die einfachste Möglichkeit, da er dann nicht bei jeden WR Anpassungen vornehmen musste. Es gibt sicherlich auch Wechselrichter die die erzeugten Kilowattstunden täglich ausgeben. SE hat das nicht. Die Solaranzeige verwendet keine Zählerstände für die Errechnung der Produktion am Tag. SE gibt nur die gesammten Kilowattstunden über die Laufzeit aus.
Das heist, wenn bei SE in Verbindung mit einem Speicher keine PV-Leistung vom Dach kommt, wird durch Erhaltungsladung und Nachladung der Speicher trotzdem DC-Leistung und dann auch AC-Leistung durch die Solaranzeige ausgelesen, obwohl keine AC-Leistung ins Hausnetz geht. Und DC-Leistung ist auch gleich PV-Leistung.
Desshalb treten immer diese PV-Peaks auf obwohl tatsächlich keine PV auf dem Dach ist. Und dadurch werden auch durch die Solaranzeige die KilowattstundenHeute aufaddiert, weil in diesen Momenten auch AC-Leistung ausgelesen wird. Das waren bei mir teilweise bis zu zwei Kilowatstunden die so eigentlich garnicht vorhanden waren. Die Zählerstände im WR hatten sich nämlich garnicht verändert. Im Monitoring Portal von SE waren die Werte korrekt.
Ich habe das Problem durch einen zusätzlichen Modbus Zähler von SE gelöst der als Produktionszähler konfiguriert ist. An diesem sehe ich, das bei diesen hier beschriebenen Phänomen tatsächlich keine AC-Leistung vorhanden ist obwohl beim WR welche ausgelesen wird.
Und achso....das mit den Wirkungsgraden kannst du lassen.
VG
Jens
Wer ist online?
Mitglieder in diesem Forum: 0 Mitglieder und 0 Gäste