Hallo zusammen
Ich habe einen InfiniSolar (Regler 9).
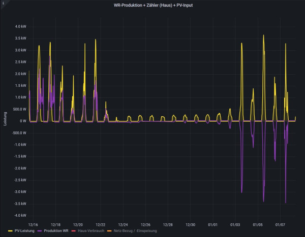
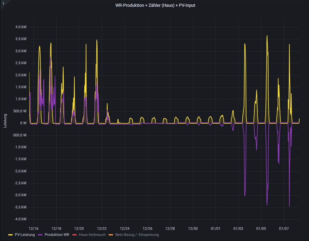
Bisher wurde in der Grafik die AC-Gesamtleistung des WR positiv dargestellt.
Mitte Dezember habe ich die Batterien testweise abgeschaltet und Ende Januar wieder zugeschaltet.
Sonst habe ich nichts geändert oder verstellt.
Nun wird die AC-Gesamtleistung plötzlich negativ dargestellt.
Hat jemand eine Idee ?
Anbei ein Bild, wo man es sieht (AC-Gesamtleistung in violett / PV-Leistung in gelb).
Viele Grüsse
Felix
WR AC-Gesamtleistung plötzlich negativ dargestellt
Moderator: Ulrich
-
Felix22
- Beiträge: 33
- Registriert: Do 26. Aug 2021, 22:19
- Wohnort: Burgdorf, Schweiz
- Hat sich bedankt: 1 Mal
- Danksagung erhalten: 4 Mal
WR AC-Gesamtleistung plötzlich negativ dargestellt
- InfiniSolar 15 kW (Batterien laden, Überschusseinspeisung)
- Hausdach: total 12 kWp (6 kWp Nord/6 kWp Süd
- Effekta AX-M1 5000/48 (nur Batterien laden)
- Velodach: 1 kWp Nord
- Daly BMS
- SDM630
- 24 kWh LiFePo4
- Hausdach: total 12 kWp (6 kWp Nord/6 kWp Süd
- Effekta AX-M1 5000/48 (nur Batterien laden)
- Velodach: 1 kWp Nord
- Daly BMS
- SDM630
- 24 kWh LiFePo4
-
vwg60tuning
- Beiträge: 22
- Registriert: Sa 28. Dez 2024, 14:23
- Hat sich bedankt: 4 Mal
Re: WR AC-Gesamtleistung plötzlich negativ dargestellt
Grafana macht schon manchmal komische Sachen, aber theoretisch kannst Du doch hier ein Farbspektrum Deiner Wahl aussuchen und das korrigieren:

Edit > Standard options > Colr schema

Edit > Standard options > Colr schema
-
Felix22
- Beiträge: 33
- Registriert: Do 26. Aug 2021, 22:19
- Wohnort: Burgdorf, Schweiz
- Hat sich bedankt: 1 Mal
- Danksagung erhalten: 4 Mal
Re: WR AC-Gesamtleistung plötzlich negativ dargestellt
Die Farben sind nicht das Problem.
Im alten Jahr, links, war die WR-Leistung positiv ind nun ist sie plötzlich negativ. Siehe rechts.
Es ist immer noch dieselbe Leistung / Peoduktion.
Im alten Jahr, links, war die WR-Leistung positiv ind nun ist sie plötzlich negativ. Siehe rechts.
Es ist immer noch dieselbe Leistung / Peoduktion.
- InfiniSolar 15 kW (Batterien laden, Überschusseinspeisung)
- Hausdach: total 12 kWp (6 kWp Nord/6 kWp Süd
- Effekta AX-M1 5000/48 (nur Batterien laden)
- Velodach: 1 kWp Nord
- Daly BMS
- SDM630
- 24 kWh LiFePo4
- Hausdach: total 12 kWp (6 kWp Nord/6 kWp Süd
- Effekta AX-M1 5000/48 (nur Batterien laden)
- Velodach: 1 kWp Nord
- Daly BMS
- SDM630
- 24 kWh LiFePo4
Wer ist online?
Mitglieder in diesem Forum: 0 Mitglieder und 65 Gäste