OpenDTu und Symo Gen 24 Plus Summenbildung

Wenn mehr als ein Gerät an den Raspberry angeschlossen werden sollen. Z.B. ein Regler und ein Wechselrichter oder mehrere Wechselrichter. Das Maximum sind 6 Geräte pro Raspberry Pi.

Moderator: Ulrich

wbisinger
Beiträge: 2
Registriert: Mo 13. Jan 2025, 10:30
Hat sich bedankt: 3 Mal

OpenDTu und Symo Gen 24 Plus Summenbildung

Beitrag von wbisinger »

Guten Tag, erst mal vielen Dank für alles was Ihr hier leistet.
Nun meine Probleme: Ich habe die Solaranzeige um die Werte der OpenDTU und der Fronius Symo Gen24 Plus auf einer Oberfläche darstellen zu können. Bei den einzelnen geht das auch sehr einfach aber, sobald ich summieren möchte, gibt es Probleme. Die Darstellung der Zahlen stimmen zwar aber oben wird ein Ausrufezeichen dargestellt. Das sieht nicht so schön aus.
Dreieck.jpg
Die Abfrage sieht so aus:
Datengrundlage.jpg
Bei der Balkendarstellung der Tagessummen im aktuellen Monat, wird nur der aktuelle Tag korrekt angezeigt, die Tage davor werden nicht summiert und auch das Dreieck taucht wieder auf
Monatsdarstellung.jpg
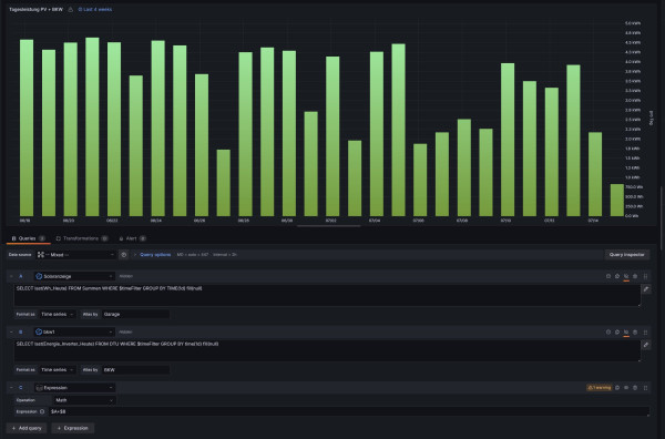
Hier die Abfrage:
Tagessummen_Daten.jpg
Was mache ich falsch?

wbisinger
Beiträge: 2
Registriert: Mo 13. Jan 2025, 10:30
Hat sich bedankt: 3 Mal

Re: OpenDTu und Symo Gen 24 Plus Summenbildung

Beitrag von wbisinger »

Habs selber rausgefunden:
Für die Ausrufezeichen in der Tabellendarstellung, habe ich eine pragmatische Abhilfe gefunden. Einfach eine zweite Expression erstellen und die, die den Fehler verursacht ausblenden.
Abhilfe.jpg
Für die Balkendarstellung war die Lösung auch einfach: "Format as" umstellen auf "Table" und schon funktioniert alles.
Ergebnis.jpg

Zurück zu „Multi-Regler-Version [ bis zu 6 Geräten an einem Raspberry Pi ]“

Wer ist online?

Mitglieder in diesem Forum: 0 Mitglieder und 3 Gäste