Shelly Automation V2 Grafana Dashboard

[ Shelly Automation Version 2 ] [ Energiemonitor ]
Die Entwicklung der Shelly Produkte und der HomeMatic Haussteuerung schreiten weiter voran. Dieser Bereich dient der grafischen Anzeige von vielen Shelly und HomeMatic Lösungen., sowie einer Shelly Steuerung Version 2. Es können bis zu 50 Geräte ausgelesen und angezeigt werden. Mit der Steuerung können bis zu 5 Shelly Relais gesteuert werden. Die Cloud wird dazu nicht benutzt. Alles passiert rein lokal.

Moderator: Ulrich

Benutzeravatar
Ulrich
Administrator
Beiträge: 5678
Registriert: Sa 7. Nov 2015, 10:33
Wohnort: Essen
Hat sich bedankt: 165 Mal
Danksagung erhalten: 835 Mal

Shelly Automation V2 Grafana Dashboard

Beitrag von Ulrich »

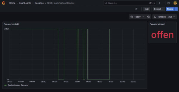
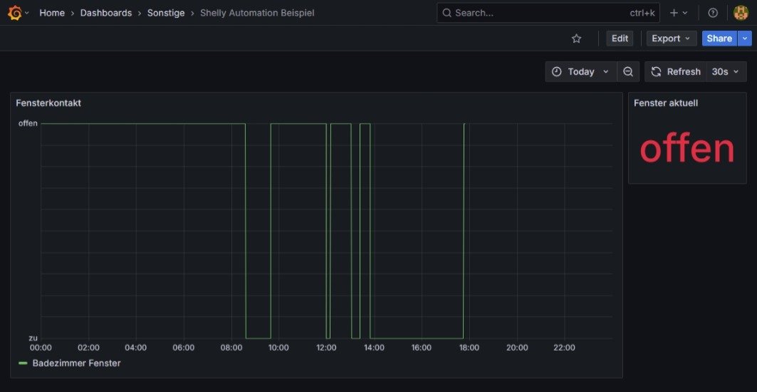
Wer die Daten der Shelly Automation Version 2 mit Grafana anzeigen möchte, der findet hier ein Beispiel, wie man einen Fensterkontakt darstellen kann:


Bildschirmfoto.jpg


Die Daten des Fensterkontakts findet man in der SQLite Datenbank /var/www/html/sh-strg/autov2Daten.sqlite3 in der Tabelle "Schaltungen"
In diesem Beispiel ist es das Realis 2 mit Kontakt 2 ==> 0 = Fenster zu / 1 = Fenster offen

Das ist jetzt nur ein ganz simples Beispiel. Damit man eine Idee hat, wie man anfangen kann. Hat man viele Fensterkontakte, ist es sinnvoller die vielen Kontakte in Tabellenform anzuzeigen, mit verschiedenen Farben für auf und zu.
Mit so einer Anzeige ist es viel einfacher, die Schaltvorgänge der Automation Tag und Nacht nachzuvollziehen. Die LOG Datei ist aufwendiger zu durchforsten.

Um die Schaltdaten auf der Konsole anzuschauen bitte folgendes eingeben:

Code: Alles auswählen

sqlite3 -box -readonly /var/www/html/sh-strg/autov2Daten.sqlite3 "Select * from Schaltungen where relaisnummer = 1 order by timestamp desc limit 20"
Hier ist das Dashboard:
Dateianhänge
Shelly Automation Beispiel.json
(7.03 KiB) 180-mal heruntergeladen
-----------------------------------------------------
Ulrich . . . . . . . . [ Admin ]

Zurück zu „Shelly + Solaranzeige + Steuerung + HomeMatic“

Wer ist online?

Mitglieder in diesem Forum: 0 Mitglieder und 2 Gäste