Hallo zusammen,
ich habe meine PV Anlage (Growatt MOD15) und Smart Meter (SDM630) seit einiger Zeit erfolgreich am laufen, und würde gerne meine Wallbox (Tesla) zumindest "Semi" automatisiert mit einbinden.
Da die Tesla Wallbox an sich nicht gelistet ist, war mein Gedanke, die Ladevorgänge einfach über Grafana "manuell" auszuwerten.
Die Idee;
1 Button für "Ladevorgang Starten" -> Suche aktuellen Zählerstand SDM Logger + Time / Date
1 Button für "Ladevorgang Beenden" -> Suche aktuellen Zählerstand SDM Logger + Time / Date
Danach, Auswertung wie viele kWh verbraucht wurden / wie viel % davon Solarenergie bzw. Netzbezug war.
Ich habe zumindest mal die Option gefunden, Buttons in Grafana einzubinden, aber bei der Programmierung/Coding bin ich irgendwie raus bzw. finde keine passenden Tutorials.
Hat jemand schonmal so was ähnliches gemacht?
Vielen Dank & Grüße
Jonas
Ladevorgang auswerten
Moderator: Ulrich
-
andreas_n
- Beiträge: 1959
- Registriert: Do 25. Jun 2020, 13:40
- Hat sich bedankt: 17 Mal
- Danksagung erhalten: 97 Mal
Re: Ladevorgang auswerten
Das geht so nicht...die Wallbox braucht dazu eigenen Zähler, bzw passende Zählerkaskade im Schrank, du müsstest ja Solaren Eigenverbrauch Haus mit dem erzeugten Strom verrechnen..1.8.0 wie 2.8.0
und selbst dann haste Messfehler drinnen bei weissblauem Wetter.
wozu der Aufwand?

und selbst dann haste Messfehler drinnen bei weissblauem Wetter.
wozu der Aufwand?
SMA Tripower 8/Growatt MIN 3000 TL-XE/1500S/SPH 4600,4 ARK LV,10kWh
ELWA DC WW Puffer m. 300L/Gesamt PV Leistung 20,5kWp gesteuert mit Pi4 und Pi5
hier stehen alle Geräte>> viewtopic.php?f=13&t=1069
ELWA DC WW Puffer m. 300L/Gesamt PV Leistung 20,5kWp gesteuert mit Pi4 und Pi5
hier stehen alle Geräte>> viewtopic.php?f=13&t=1069
-
jonas.samuel
- Beiträge: 16
- Registriert: Do 9. Jan 2025, 13:06
Re: Ladevorgang auswerten
Danke für die Antwort..
Zähler-Seitig denke ich müsste das so schon gehen.
- 180 und 280 werden ja über den SDM gemessen (Einspeisung / Bezug)
- Gesamte PV Leistung wird über den Raspi gemessen
- Meinen tatsächlichen "Hausverbrauch" kann ich ja somit messen (bzw. die Wallbox hat einen eigenen Zähler, ist derzeit aber noch nicht eingebunden)
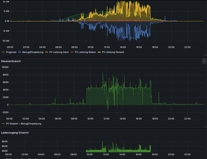
Ich habe es jetzt über einen anderen Weg probiert; Sobald Hausverbrauch >4kw ist, wird "Wallbox" vermutet. (s. Screenshot, Ladevorgang erkannt)

Eigentlich müsste ich ja jetzt nur noch das Integral über diesen Bereich bilden & hätte (mit etwas Rauschen) ca. die geladene Leistung?
(z.B. 20 kwh). Dann müsste ich im selben Zeitraum den gesamten PV Ertrag errechnen (z.B. 17 kwh) und könnte daraus den Anteil ermitteln?

Zähler-Seitig denke ich müsste das so schon gehen.
- 180 und 280 werden ja über den SDM gemessen (Einspeisung / Bezug)
- Gesamte PV Leistung wird über den Raspi gemessen
- Meinen tatsächlichen "Hausverbrauch" kann ich ja somit messen (bzw. die Wallbox hat einen eigenen Zähler, ist derzeit aber noch nicht eingebunden)
Ich habe es jetzt über einen anderen Weg probiert; Sobald Hausverbrauch >4kw ist, wird "Wallbox" vermutet. (s. Screenshot, Ladevorgang erkannt)

Eigentlich müsste ich ja jetzt nur noch das Integral über diesen Bereich bilden & hätte (mit etwas Rauschen) ca. die geladene Leistung?
(z.B. 20 kwh). Dann müsste ich im selben Zeitraum den gesamten PV Ertrag errechnen (z.B. 17 kwh) und könnte daraus den Anteil ermitteln?
Finde es halt als E-Fahrer ganz interessant zu wissen, wie viel mich am Ende der gefahrene KM kostet...
Wer ist online?
Mitglieder in diesem Forum: 0 Mitglieder und 0 Gäste