Was muss ich bei einem Kostal Wechselrichter eingeben?
Moderator: Ulrich
Was muss ich bei einem Kostal Wechselrichter eingeben?
Hallo Zusammen,
ich bin ganz neu hier mit einer Anlage, welche gerade erstellt wurde und testweise im Betrieb ist.
Meine Anlage
- 32 Halbzellenmodule aufgeteilt in 2 Strings.
- Ostseite: 18 Modulen 310Wp
- Westseite 14 Module mit 310Wp
-KOSTAL PLENTICORE plus 8.5 Hybrid-Wechselrichter
Das Image habe ich soweit am Laufen (ist ein Pi2 mit IP Adresse 192.168.178.28 ) , allerdings weiß ich nicht, wo ich die IP Adresse vom Wechselrichter
( 192.168.178.107 )eingeben muss....
Also in die Config Datei ?!
Ein KSEM ( 192.168.178.107 ) ist auch am Start, keine Ahnung ob diese Info auch wichtig ist ?!
Ein iObroker habe ich auf einem anderen Pi installiert und die Solanzeige soll irgendwann in VIS eingebunden werden... So der Plan
Könnte mir jemand eine Hilfestellung geben ? Bin leider it der Technik nicht so vertraut aber Lernwillig...
Grüße aus BA-Wü
Sigi
ich bin ganz neu hier mit einer Anlage, welche gerade erstellt wurde und testweise im Betrieb ist.
Meine Anlage
- 32 Halbzellenmodule aufgeteilt in 2 Strings.
- Ostseite: 18 Modulen 310Wp
- Westseite 14 Module mit 310Wp
-KOSTAL PLENTICORE plus 8.5 Hybrid-Wechselrichter
Das Image habe ich soweit am Laufen (ist ein Pi2 mit IP Adresse 192.168.178.28 ) , allerdings weiß ich nicht, wo ich die IP Adresse vom Wechselrichter
( 192.168.178.107 )eingeben muss....
Also in die Config Datei ?!
Ein KSEM ( 192.168.178.107 ) ist auch am Start, keine Ahnung ob diese Info auch wichtig ist ?!
Ein iObroker habe ich auf einem anderen Pi installiert und die Solanzeige soll irgendwann in VIS eingebunden werden... So der Plan
Könnte mir jemand eine Hilfestellung geben ? Bin leider it der Technik nicht so vertraut aber Lernwillig...
Grüße aus BA-Wü
Sigi
Online
- Ulrich
- Administrator
- Beiträge: 6607
- Registriert: Sa 7. Nov 2015, 10:33
- Wohnort: Essen
- Hat sich bedankt: 163 Mal
- Danksagung erhalten: 918 Mal
Re: Was muss ich bei einem Kostal Wechselrichter eingeben?
Hallo Sigi,
schau einmal in die /var/www/html/user.config.php
und suche nach diesem Eintrag:
Alle 3 Angaben musst Du machen!
Das könnte dich auch noch interessieren:
viewtopic.php?f=9&t=295
schau einmal in die /var/www/html/user.config.php
und suche nach diesem Eintrag:
Code: Alles auswählen
// Bei Geräten, die eine LAN Schnittstelle haben, oder ein
// Serial Device Server, wie z.B. der HF2211 oder der Elfin-EW11,
// dazwischen geschaltet ist, bitte hier IP und Port eintragen und
// falls erforderlich die Device ID. (Geräteadresse = WR_Adresse)
// -------------------------------------------------------------------
// Bitte die Daten aus dem Gerät übernehmen
//
$WR_IP = "000.000.000.000";
$WR_Port = "12345";
$WR_Adresse = "1";
//
/*****************************************************************************/Das könnte dich auch noch interessieren:
viewtopic.php?f=9&t=295
-----------------------------------------------------
Ulrich . . . . . . . . [ Admin ]
Ulrich . . . . . . . . [ Admin ]
Re: Was muss ich bei einem Kostal Wechselrichter eingeben?
OK vielen Dank, habe die Werte geändert bzw. eingetragen .
Den Satz habe ich leider nicht verstanden ?!
MODBUS muss bei beiden Geräten freigeschaltet werden.
Ich habe es nur am Wechselrichter freigeschalten ?! Welches ist das 2. Gerät ?
Den Satz habe ich leider nicht verstanden ?!
MODBUS muss bei beiden Geräten freigeschaltet werden.
Ich habe es nur am Wechselrichter freigeschalten ?! Welches ist das 2. Gerät ?
Online
- Ulrich
- Administrator
- Beiträge: 6607
- Registriert: Sa 7. Nov 2015, 10:33
- Wohnort: Essen
- Hat sich bedankt: 163 Mal
- Danksagung erhalten: 918 Mal
Re: Was muss ich bei einem Kostal Wechselrichter eingeben?
In dem Beitrag ging es um einen Plenticore und einem Pico IQ
-----------------------------------------------------
Ulrich . . . . . . . . [ Admin ]
Ulrich . . . . . . . . [ Admin ]
Re: Was muss ich bei einem Kostal Wechselrichter eingeben?
Ah ok, passt ich bleibe an dem Thema dran... Vielen Dank für die tolle Software
Noch eine Frage, we bekomme ich die Anzeige in VIS abgebildet ?
IFRAME Widget geht irgendwie nicht ...?
Als URL habe ich : http://192.168.178.28:3000/d/99Kostal1/ ... efresh=10s
eingegeben ? War dies falsch ?
Noch eine Frage, we bekomme ich die Anzeige in VIS abgebildet ?
IFRAME Widget geht irgendwie nicht ...?
Als URL habe ich : http://192.168.178.28:3000/d/99Kostal1/ ... efresh=10s
eingegeben ? War dies falsch ?
Re: Was muss ich bei einem Kostal Wechselrichter eingeben?
Hallo !
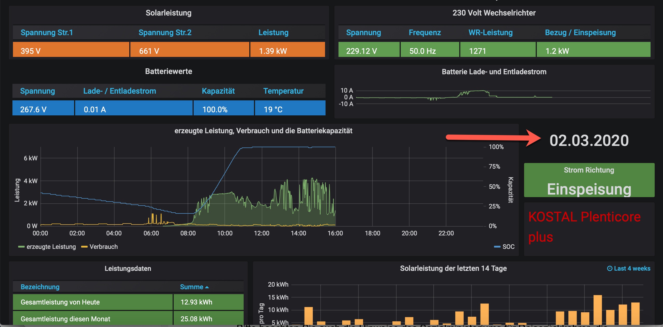
Ich habe noch eine Frage :
bei mir steht hier N/A, müsste aber ja eigentlich das Datum stehen oder ?
Wo kann ich da was einstellen ? Müsste vermutlich ja auch in der Config Datei sein , oder ?
Zumindest in der DemoVIEW ist es so... ?
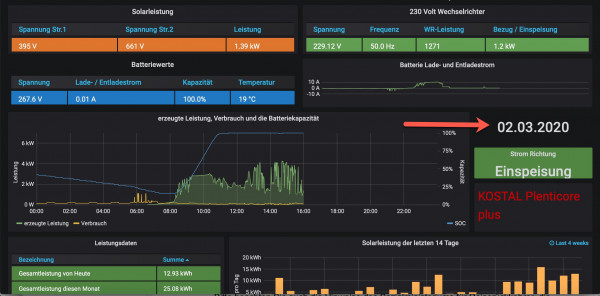
https://solaranzeige.de:8080/d/99Kostal ... 1m&kiosk=1 Bei mir sieht es so aus :
Ich habe noch eine Frage :
bei mir steht hier N/A, müsste aber ja eigentlich das Datum stehen oder ?
Wo kann ich da was einstellen ? Müsste vermutlich ja auch in der Config Datei sein , oder ?
Zumindest in der DemoVIEW ist es so... ?
https://solaranzeige.de:8080/d/99Kostal ... 1m&kiosk=1 Bei mir sieht es so aus :
Online
- Ulrich
- Administrator
- Beiträge: 6607
- Registriert: Sa 7. Nov 2015, 10:33
- Wohnort: Essen
- Hat sich bedankt: 163 Mal
- Danksagung erhalten: 918 Mal
Re: Was muss ich bei einem Kostal Wechselrichter eingeben?
Ja, dort sollte das Datum stehen. Das Datum wird jedoch nur immer zur vollen Stunde übertragen. Bitte warte bis zur vollen Stunde + 1 Minute, dann sollte das Datum dort zu sehen sein. Falls nicht, melde dich bitte per eMail: support@solaranzeige.de
-----------------------------------------------------
Ulrich . . . . . . . . [ Admin ]
Ulrich . . . . . . . . [ Admin ]
Re: Was muss ich bei einem Kostal Wechselrichter eingeben?
Hallo in die Runde
ich stehe gerade etwas dumm da mit Fragezeichen auf der Stirn wollte auch meinen Kostal plenticore hier visualisieren und der Raspi läuft auch allerdings bin ich mir nicht sicher was nun genau an Daten Eingetragen werden muss im Setup habe ein KSEM alle hängt im LAN der Raspi ist per Wlan im netzwerk
welche IP Adresse nehme ich die vom WR oder vom Meter
wo her bekomme ich die WR Port und WR Adresse?
danke
ich stehe gerade etwas dumm da mit Fragezeichen auf der Stirn wollte auch meinen Kostal plenticore hier visualisieren und der Raspi läuft auch allerdings bin ich mir nicht sicher was nun genau an Daten Eingetragen werden muss im Setup habe ein KSEM alle hängt im LAN der Raspi ist per Wlan im netzwerk
welche IP Adresse nehme ich die vom WR oder vom Meter
wo her bekomme ich die WR Port und WR Adresse?
danke
Re: Was muss ich bei einem Kostal Wechselrichter eingeben?
als Laderegler aber trotzdem das KSEM wählen?
wo genau muss modbus TCP eingeschlatet werden.
wo genau muss modbus TCP eingeschlatet werden.
Wer ist online?
Mitglieder in diesem Forum: TeamO und 5 Gäste