Zeit des Datenpunktes Tagesleistung änderbar?
Moderator: Ulrich
Zeit des Datenpunktes Tagesleistung änderbar?
Moin...
ein kleiner Schönheitsfehler, der mir aufgefallen ist:
Der Datenpunkt "Tagesleistung" wird in Grafana (bei mir) immer um 02:00 Uhr angelegt. Läßt sich das irgendwo ändern/einstellen und auf 00:00 Uhr oder 24:00 Uhr legen? Oder hat das irgend einen Grund, warum das auf 02:00 Uhr liegt?
tnx4info lötix
..
ein kleiner Schönheitsfehler, der mir aufgefallen ist:
Der Datenpunkt "Tagesleistung" wird in Grafana (bei mir) immer um 02:00 Uhr angelegt. Läßt sich das irgendwo ändern/einstellen und auf 00:00 Uhr oder 24:00 Uhr legen? Oder hat das irgend einen Grund, warum das auf 02:00 Uhr liegt?
tnx4info lötix
..
Online
- Ulrich
- Administrator
- Beiträge: 6607
- Registriert: Sa 7. Nov 2015, 10:33
- Wohnort: Essen
- Hat sich bedankt: 163 Mal
- Danksagung erhalten: 918 Mal
Re: Zeit des Datenpunktes Tagesleistung änderbar?
Jedes Gerät hat andere Variablen. Da musst Du schon sagen welches Gerät Du meinst. Besser noch welches Dashboard, welche Spalte in welchem Measurement Du meinst.
-----------------------------------------------------
Ulrich . . . . . . . . [ Admin ]
Ulrich . . . . . . . . [ Admin ]
Re: Zeit des Datenpunktes Tagesleistung änderbar?
Moin Ulrich,
ich habe versucht, daß mal nachzuverfolgen. In Grafana Dashboard Victron wird hier ja der Wert "Wert" aus der Infux alle 10min ausgelesen. Aber warum wird in Grafana die Uhrzeit 02:00:00 Uhr angezeigt? Egal, welche Darstellungsweise ich einstelle.
Regler: Victron BlueSolar
Statistik: Wert
tnx4info lötix
...
ich habe versucht, daß mal nachzuverfolgen. In Grafana Dashboard Victron wird hier ja der Wert "Wert" aus der Infux alle 10min ausgelesen. Aber warum wird in Grafana die Uhrzeit 02:00:00 Uhr angezeigt? Egal, welche Darstellungsweise ich einstelle.
Regler: Victron BlueSolar
Statistik: Wert
tnx4info lötix
...
Online
- Ulrich
- Administrator
- Beiträge: 6607
- Registriert: Sa 7. Nov 2015, 10:33
- Wohnort: Essen
- Hat sich bedankt: 163 Mal
- Danksagung erhalten: 918 Mal
Re: Zeit des Datenpunktes Tagesleistung änderbar?
Grafana speichert die Daten immer in UTC Zeit. Du hast aber irgendwo angegeben, das Du die Zeiten In MESZ angezeigt haben willst. Also (UTC + 2 Stunden) In dieser Richtung würde ich weitersuchen.
-----------------------------------------------------
Ulrich . . . . . . . . [ Admin ]
Ulrich . . . . . . . . [ Admin ]
Re: Zeit des Datenpunktes Tagesleistung änderbar?
Hallo,
ich habe das gleiche Problem mit Fronius
Da mir die Werte für die Tagesleistung des Wechselrichters zu unsicher sind löse ich das über ein Integral.
Für die Werte des aktuellen Tages funktioniert das auch super da die Daten nach minuten gruppiert und aufsummert werden.
Das Problem tritt aber auf, wenn man Daten über 1 Tag gruppiert (Group By time(1d)) da ich mir die Energie der letzten Tage anzeigen lassen will.
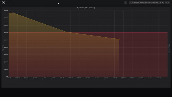
Hierbei befindet sich der Datenpunkt bei 2 Uhr und beim Ergebnis des Integrals fehlen die Werte zwsichen 0 und 2 Uhr. siehe Anhang
Dieses Verhalten tritt auf, wenn die Zeitzone auf Default oder Local Browser Time gestellt ist.
Ändert man die Zeitzone auf UTC wird der Datenpunkt korrekt bei 0 Uhr dargestellt, aber die gesamte Anzeige ist um 2h verschoben.
So wie ich das Verstanden habe werden die Daten der Influx Datenbank im UTC format gespeichert.
Hat da schon jemand einen Workaround gefunden?
ich habe das gleiche Problem mit Fronius
Da mir die Werte für die Tagesleistung des Wechselrichters zu unsicher sind löse ich das über ein Integral.
Für die Werte des aktuellen Tages funktioniert das auch super da die Daten nach minuten gruppiert und aufsummert werden.
Das Problem tritt aber auf, wenn man Daten über 1 Tag gruppiert (Group By time(1d)) da ich mir die Energie der letzten Tage anzeigen lassen will.
Hierbei befindet sich der Datenpunkt bei 2 Uhr und beim Ergebnis des Integrals fehlen die Werte zwsichen 0 und 2 Uhr. siehe Anhang
Dieses Verhalten tritt auf, wenn die Zeitzone auf Default oder Local Browser Time gestellt ist.
Ändert man die Zeitzone auf UTC wird der Datenpunkt korrekt bei 0 Uhr dargestellt, aber die gesamte Anzeige ist um 2h verschoben.
So wie ich das Verstanden habe werden die Daten der Influx Datenbank im UTC format gespeichert.
Hat da schon jemand einen Workaround gefunden?
Re: Zeit des Datenpunktes Tagesleistung änderbar?
Das würde mich auch interessieren, ich wohne ja nicht in UTC ... ;--))
Re: Zeit des Datenpunktes Tagesleistung änderbar?
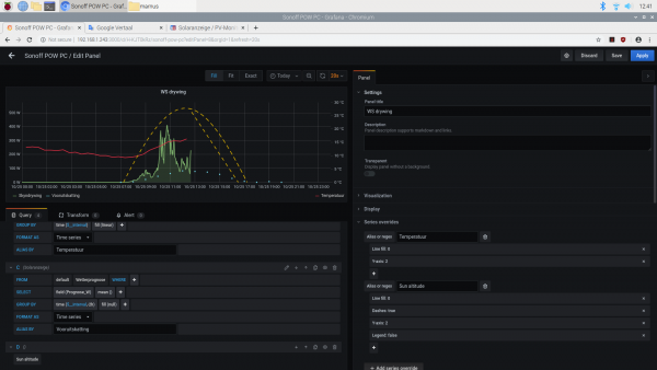
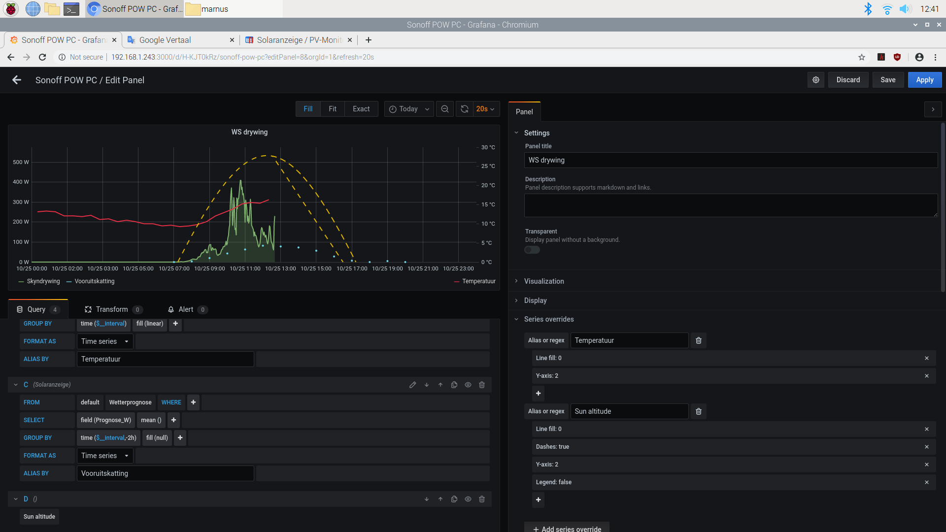
Ich glaube ich habe das Problem gelöst.
Man kann beim Grouping einen offset einfügen. Dieser muss -2h betragen, damit der Datenpunkt bei 0Uhr ist.
Syntax: GROUP BY time(1d,-2h)
Dann stimmt bei mir auch das integral.
Grüße
Man kann beim Grouping einen offset einfügen. Dieser muss -2h betragen, damit der Datenpunkt bei 0Uhr ist.
Syntax: GROUP BY time(1d,-2h)
Dann stimmt bei mir auch das integral.
Grüße
Re: Zeit des Datenpunktes Tagesleistung änderbar?
Ja alles gut. Aber wenn ich mich ändere
GROUP BY time($__interval)
nach
GROUP BY time($__interval,-2h)
Nichts verändert sich. Meine Prognosepunkte sind noch um 2 Uhr verschieben (jetzt im Winter, sonst 1 Stunde ...) Es ist höchstwahrscheinlich ein Bedienerfehler. Soviel vermute ich. Aber was verstehe ich nicht?
GROUP BY time($__interval)
nach
GROUP BY time($__interval,-2h)
Nichts verändert sich. Meine Prognosepunkte sind noch um 2 Uhr verschieben (jetzt im Winter, sonst 1 Stunde ...) Es ist höchstwahrscheinlich ein Bedienerfehler. Soviel vermute ich. Aber was verstehe ich nicht?
Wer ist online?
Mitglieder in diesem Forum: 0 Mitglieder und 0 Gäste