Delta SI 2500 Wechselrichter

Welche Geräter können mit dieser Anzeige benutzt werden?
Laderegler, Wallboxen, Batterie-Management-Systeme, WLAN Schalter mit Tasmota Firmware und Wechselrichter.
Allgemeine Fragen zu all diesen Geräten.

Moderator: Ulrich

Online
Benutzeravatar
Ulrich
Administrator
Beiträge: 5404
Registriert: Sa 7. Nov 2015, 10:33
Wohnort: Essen
Hat sich bedankt: 165 Mal
Danksagung erhalten: 820 Mal

Delta SI 2500 Wechselrichter

Beitrag von Ulrich »

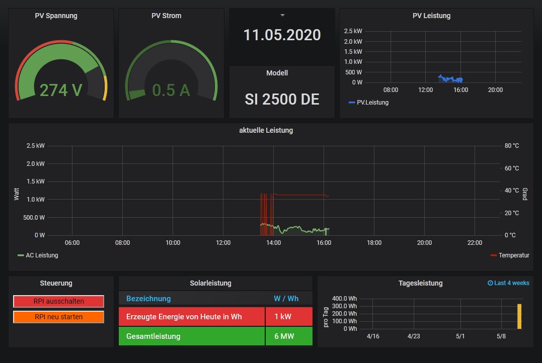
Der Delta SI 2500 Wechselrichter wird per RS485 Adapter angeschlossen. [ 19200 Baud ] Es können mehrere in Reihe geschaltet werden. Sie werden mit der GeräteID unterschieden. Bitte unbedingt zusätzlich $WR_Adresse eintragen. "01" ist normal.


Delta_SI2500.jpg
-----------------------------------------------------
Ulrich . . . . . . . . [ Admin ]

Zurück zu „Fragen zu Reglern, Wallboxen und Wechselrichter“

Wer ist online?

Mitglieder in diesem Forum: 0 Mitglieder und 0 Gäste