Zeitverschiebung bei Grafana

Alles was mit der Solaranzeige Image Installation und Betrieb zu tun hat. Einfache Konfiguration mit einem Gerät.

Moderator: Ulrich

Bogeyof
Beiträge: 942
Registriert: Mi 13. Mai 2020, 10:04
Hat sich bedankt: 27 Mal
Danksagung erhalten: 142 Mal

Zeitverschiebung bei Grafana

Beitrag von Bogeyof »

Hallo miteinander, vielleicht kann mir einer einen Tipp geben, ich konnte bei meiner Suche im Internet nicht wirklich etwas passendes finden.
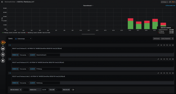
Ziel ist es im Dashboard jeweils bestimmte Kennzahlen pro Tag darzustellen, z.B. Eigenverbrauch, Netzbezug und Gesamtverbrauch. Das Ganze soll in einem Monats-Chart pro Tag dargestellt werden. Generell funktioniert dies auch, leider nimmt aber das Plugin Graph immer den Zeitraum von 02:00:Tag bis 02:00:nächster Tag zur Darstellung (siehe angehängte Grafiken, zu sehen in den kleinen Popup-Einblendungen). Damit fehlen z.B. beim aktuellen Tag immer die ersten 2 Stunden Netzbezug in der Nacht und der Wert ist falsch.
Ich finde keine Möglichkeit Grafana dazu zu bringen, von 0:00 bis 0:00 anzuzeigen. Meine Vermutung wäre, dass dies mit der Zeitverschiebung (aktuell ja +2) zu tun hat, aber alle Einstellungen in Grafana bzgl. Zeit (UTC, default, local Browser time) haben leider keinen Einfluss.
Jemand noch eine Idee?
Grafana1.png
Grafana2.png

Benutzeravatar
Ulrich
Administrator
Beiträge: 5642
Registriert: Sa 7. Nov 2015, 10:33
Wohnort: Essen
Hat sich bedankt: 164 Mal
Danksagung erhalten: 841 Mal

Re: Zeitverschiebung bei Grafana

Beitrag von Ulrich »

Lese dir doch bitte einmal diesen Beitrag durch. Vielleicht hilft der ja:
viewtopic.php?f=18&t=697&p=2957&hilit=UTC#p2957
-----------------------------------------------------
Ulrich . . . . . . . . [ Admin ]

Bogeyof
Beiträge: 942
Registriert: Mi 13. Mai 2020, 10:04
Hat sich bedankt: 27 Mal
Danksagung erhalten: 142 Mal

Re: Zeitverschiebung bei Grafana

Beitrag von Bogeyof »

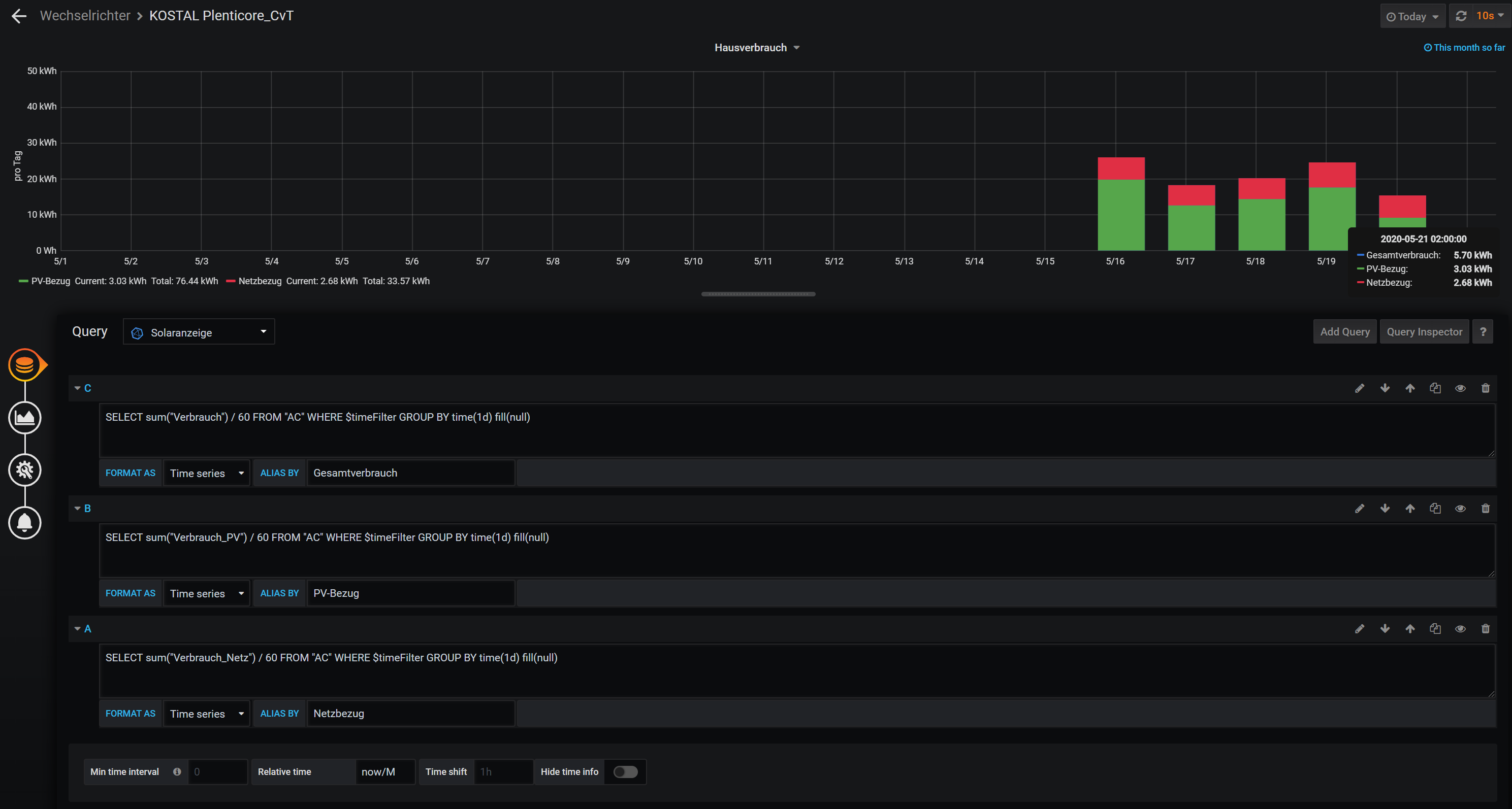
Super, danke, hatte ich nicht selbst gefunden, sollte funktionieren...

Jepp, hat geklappt, jetzt habe ich wirklich alle Daten so wie ich sie wollte:
Dashboard.jpg
Dateianhänge
KOSTAL Plenticore_CvT.json
(100.56 KiB) 802-mal heruntergeladen

Pi4
Beiträge: 50
Registriert: Mi 14. Sep 2022, 10:49
Danksagung erhalten: 2 Mal

Re: Zeitverschiebung bei Grafana

Beitrag von Pi4 »

Hallo,

Kennen Sie sich gut aus ein Dashboard anzupassen ?

MfG

Zurück zu „Image Installation [ Single-Regler Version ]“

Wer ist online?

Mitglieder in diesem Forum: 0 Mitglieder und 0 Gäste