Probleme beim einrichten der Multireglerversion

Wenn mehr als ein Gerät an den Raspberry angeschlossen werden sollen. Z.B. ein Regler und ein Wechselrichter oder mehrere Wechselrichter. Das Maximum sind 6 Geräte pro Raspberry Pi.

Moderator: Ulrich

Zyxel0815
Beiträge: 12
Registriert: Mo 3. Feb 2020, 20:58
Hat sich bedankt: 1 Mal

Probleme beim einrichten der Multireglerversion

Beitrag von Zyxel0815 »

Guten abend zusammen,

ich habe gestern meine beiden Wechselrichter (parallelbetrieb) installiert und erstmal die Solaranzeige für einen Wechselrichter eingerichtet. Soweit so gut.
Heute habe ich dann versucht auf die Multiregler Version zu gehen, aber dort bekomme ich in der LOG Datei folgende Fehler:

MQT-Pipe existiert nicht. Nur Info, kein Fehler...Exit.
-Multi Regler Auslesen [Start].
-Verarbeitung von: '1.user.config.php' Regler 7
Start ax_wechselrichter.php
-USB Port kann nicht geöffnet werden.

Die gleiche Meldung dann nochmal, bezogen aud die 2.user.config.php

Ich vermute schwer, das dies die beiden Wechselrichter sind:
Bus 001 Device 005: ID 0665:5161 Cypress Semiconductor USB to Serial
Bus 001 Device 004: ID 0665:5161 Cypress Semiconductor USB to Serial

Die Wechselrichter werden nun nach Stunden endlich erkannt, nun stehe ich aber vor dem RIESEN Problem Grafana und der Influx Datenbank.

Habe da null Ahnung von. Ich weiß nicht mal, wie ich mich dort als Admin einloggen soll, geschweige denn Dashboards erstellen kann.

Gibt es da irgendwo einen Crashkurs?

In Hoffnung
Markus

tuxflo
Beiträge: 59
Registriert: So 17. Mai 2020, 21:48
Hat sich bedankt: 16 Mal
Danksagung erhalten: 23 Mal

Re: Probleme beim einrichten der Multireglerversion

Beitrag von tuxflo »

Naja die Basis Dinge im Bezug auf die solaranzeige stehen in Ulrichs Dokus drin. Zum Beispiel steht dort, dass der Standard Zugang "admin" mit dem Passwort "solaranzeige" ist. Für allgemeine Themen finde ich die offizielle Grafana Doku ganz gut.
Kostal Pico Wechselrichter
SMA Tripower Wechselrichter

go-E Wallbox

per IR-Schreib/Lesekopf werden auch Zählerdaten erfasst

Raspi 4 über PoE HAT betrieben

Zyxel0815
Beiträge: 12
Registriert: Mo 3. Feb 2020, 20:58
Hat sich bedankt: 1 Mal

Re: Probleme beim einrichten der Multireglerversion

Beitrag von Zyxel0815 »

Guten Abend,

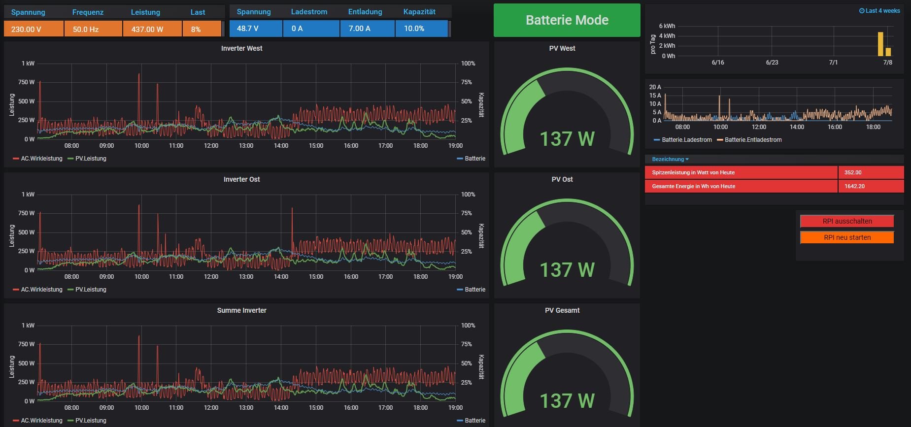
erstmal Entschuldigung an alle, war gestern etwas durch den Wind. Habe die Multireglerversion nun erfolgreich auf einem Raspi 4 laufen und auch mein erstes Dashboard erstellt.

Nun muß ich nur noch ein paar Anpassungen machen (Summen für beide Inverter bilden) und dann bin ich erstmal sehr zufrieden.

Danke für diese grandiose Software Ulrich.

Viele Grüße aus der Nachbarschaft,
Markus
Dateianhänge
EASUN Dashboard.JPG

Zurück zu „Multi-Regler-Version [ bis zu 6 Geräten an einem Raspberry Pi ]“

Wer ist online?

Mitglieder in diesem Forum: 0 Mitglieder und 2 Gäste