Zwei Graphen aus verschiedenen Datenbanken addieren und Visualisieren

Alles was mit der Solaranzeige Image Installation und Betrieb zu tun hat. Einfache Konfiguration mit einem Gerät.

Moderator: Ulrich

JPK112
Beiträge: 2
Registriert: Mo 20. Jul 2020, 22:26
Danksagung erhalten: 2 Mal

Zwei Graphen aus verschiedenen Datenbanken addieren und Visualisieren

Beitrag von JPK112 »

Hallo Forengemeinde,
ich würde gerne zwei Graphen aus verschiedenen Datenbanken addieren und den Resultierenden dann mit Grafana visualisieren.

Ganz konkret diesen (aus Datenbank SMA15) :
SELECT mean("Leistung1") FROM "PV" where $timeFilter GROUP BY time($_interval) fill(null)
mit diesem (aus Datenbank Solaranzeige):
SELECT mean("Leistung2") FROM "PV" where $timeFilter GROUP BY time($_interval) fill(null)

Wahrscheinlich steckt die Antwort wie dieses zu realisieren ist auch schon in diesem Thread: viewtopic.php?f=13&t=510. Leider sind meine Kenntnisse von SQL sehr eingeschränkt bzw. nicht vorhanden.
:oops: :?:

Könnte mir jemand helfen welchen Query ich bei Grafana erstellen muss damit der Graph angezeit wird.

JPK112
Beiträge: 2
Registriert: Mo 20. Jul 2020, 22:26
Danksagung erhalten: 2 Mal

Re: Zwei Graphen aus verschiedenen Datenbanken addieren und Visualisieren

Beitrag von JPK112 »

:idea: :D Ok habs hinbekommen der Query sieht so aus:

SELECT mean("Leistung1")+mean("Leistung2")FROM (SELECT mean("Leistung1") AS "Leistung1" FROM sma15..PV), (SELECT mean("Leistung2") AS "Leistung2" FROM solaranzeige..PV) WEHRE $timeFilter GROUP BY time($__interval) fill(null)

tedesco1968
Beiträge: 28
Registriert: Mi 22. Jul 2020, 00:27
Hat sich bedankt: 4 Mal
Danksagung erhalten: 3 Mal

Re: Zwei Graphen aus verschiedenen Datenbanken addieren und Visualisieren

Beitrag von tedesco1968 »

Hallo,

würde auch gerne 3x Leistungen aus 3 verschiedene Datenbanken in Grafana visualisieren, kann mir jemand helfen? bekomme das nicht hin.
Also es sollten aus alle 3 Datenbanken die Wh_GesamtHeute Summiert werden und als ein Balken pro Tag dargestellt werden.

SELECT max("Wh_GesamtHeute") FROM "Summen",(SELECT max("Wh_GesamtHeute") FROM "Summen" AS "anygrid1") , (SELECT max("Wh_GesamtHeute") FROM "Summen" AS "anygrid2") WHERE $timeFilter GROUP BY time(1d)

Online
andreas_n
Beiträge: 1962
Registriert: Do 25. Jun 2020, 13:40
Hat sich bedankt: 17 Mal
Danksagung erhalten: 97 Mal

Re: Zwei Graphen aus verschiedenen Datenbanken addieren und Visualisieren

Beitrag von andreas_n »

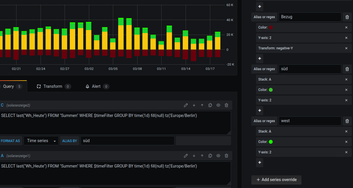
hi tedesco,

da gehste rechts in "Panel" dann auf "overrides" und dann kannste für jeden Wert wie er angezeigt wird..den "Stack" Befehl auswählen.
#
in etwa so
Screenshot_2021-03-18 fu26sol - Grafana.png
SMA Tripower 8/Growatt MIN 3000 TL-XE/1500S/SPH 4600,4 ARK LV,10kWh
ELWA DC WW Puffer m. 300L/Gesamt PV Leistung 20,5kWp gesteuert mit Pi4 und Pi5
hier stehen alle Geräte>> viewtopic.php?f=13&t=1069

tedesco1968
Beiträge: 28
Registriert: Mi 22. Jul 2020, 00:27
Hat sich bedankt: 4 Mal
Danksagung erhalten: 3 Mal

Re: Zwei Graphen aus verschiedenen Datenbanken addieren und Visualisieren

Beitrag von tedesco1968 »

andreas_n hat geschrieben:
Do 18. Mär 2021, 21:47
hi tedesco,

da gehste rechts in "Panel" dann auf "overrides" und dann kannste für jeden Wert wie er angezeigt wird..den "Stack" Befehl auswählen.
#
in etwa so

Screenshot_2021-03-18 fu26sol - Grafana.png


vielen Dank Andreas,

werde ich heute Abend gleich probieren

Gruß
Tedesco

tedesco1968
Beiträge: 28
Registriert: Mi 22. Jul 2020, 00:27
Hat sich bedankt: 4 Mal
Danksagung erhalten: 3 Mal

Re: Zwei Graphen aus verschiedenen Datenbanken addieren und Visualisieren

Beitrag von tedesco1968 »

Hallo Nochmal,

villeicht kann mir jemand helfen.

Kann jemand diese Zeile unten anschauen, funktioniert so nicht. Ich möchte wie schon bei einer Solaranzeige Datenbank, die Wh_GesamtHeute von allen drei Datenbänke zusammenführen ein Balken pro Tag. Die Datenbänke heißen anygrid, anygrid2, anygrid3. Also die Wh_GesamtHeute aus anygrid + Wh_GesamtHeute aus anygrid2 + Wh_GesamtHeute aus anygrid3.

So funktioniert das nicht:
SELECT max("Wh_GesamtHeute") FROM "Summen",(SELECT max("Wh_GesamtHeute") FROM "Summen" AS "anygrid1") , (SELECT max("Wh_GesamtHeute") FROM "Summen" AS "anygrid2") WHERE $timeFilter GROUP BY time(1d)

Gruß
Tedesco

Bogeyof
Beiträge: 1083
Registriert: Mi 13. Mai 2020, 10:04
Hat sich bedankt: 27 Mal
Danksagung erhalten: 150 Mal

Re: Zwei Graphen aus verschiedenen Datenbanken addieren und Visualisieren

Beitrag von Bogeyof »

Du wirst hier im Forum (und auch im Internet) nur Antworten finden, dass dies so nicht geht. Grafana kann das nicht. Du wirst Dir eine andere Lösung suchen müssen. Entweder die Werte selbst bereitstellen (suche nach eigene_werte.php) oder in Grafana mit "Transform / Add Fields from calculation" arbeiten, hier darf aber dann kein anderes Datenfeld mehr im gleichen Graphen angezeigt werden...

RO-Smart
Beiträge: 35
Registriert: Mi 7. Aug 2019, 14:49
Hat sich bedankt: 18 Mal
Danksagung erhalten: 2 Mal

Re: Zwei Graphen aus verschiedenen Datenbanken addieren und Visualisieren

Beitrag von RO-Smart »

JPK112 hat geschrieben:
So 26. Jul 2020, 15:57
:idea: :D Ok habs hinbekommen der Query sieht so aus:

SELECT mean("Leistung1")+mean("Leistung2")FROM (SELECT mean("Leistung1") AS "Leistung1" FROM sma15..PV), (SELECT mean("Leistung2") AS "Leistung2" FROM solaranzeige..PV) WEHRE $timeFilter GROUP BY time($__interval) fill(null)
Ist schon lange her, aber wier hst Du das hinbekommen? Bei mir funktioniert diese Berechnung überhaupt nicht (Addition Leistung zweier WR). Danke vielmals
SolarMax 4200S + 3000S, vzlogger: ISKRA MT961 bayernwerk (2.Zähler folgt noch), HomeMatic-User (Raspberrymatic) und nun auch HomeAssistant als übergeordnete Klammer (besser als andere vorher versuchte :mrgreen: )

solarfanenrico

Re: Zwei Graphen aus verschiedenen Datenbanken addieren und Visualisieren

Beitrag von solarfanenrico »

Bogeyof hat geschrieben:
Fr 19. Mär 2021, 15:42
Du wirst hier im Forum (und auch im Internet) nur Antworten finden, dass dies so nicht geht. Grafana kann das nicht. Du wirst Dir eine andere Lösung suchen müssen. Entweder die Werte selbst bereitstellen (suche nach eigene_werte.php) oder in Grafana mit "Transform / Add Fields from calculation" arbeiten, hier darf aber dann kein anderes Datenfeld mehr im gleichen Graphen angezeigt werden...
Hallo tedesco1968,
diese Aussage ist definitiv falsch. Ich habe von Bogeyof selbst gelernt, daß dies möglich ist.

eigentlich ist die Anzahl zu addierender Datenbankwerte nur durch die Anzahl der eingelesenen Geräte begrenzt, und ich habe diese Art Select mehrfach in Anwendung.

Dein Select würde so aussehen:

Code: Alles auswählen

select mean(value)+ mean(value_1)+ mean(value_2) as totalValue from (SELECT last("Wh_GesamtHeute") / 1000 AS "value" FROM anygrid..Summen), (SELECT last("Wh_GesamtHeutet") / 1000 AS "value_1" FROM anygrid2..Summen), (SELECT last("Wh_GesamtHeute") / 1000 AS "value_2" FROM anygrid3..Summen) WHERE $timeFilter GROUP BY time($__interval) fill(null)
Enrico

tedesco1968
Beiträge: 28
Registriert: Mi 22. Jul 2020, 00:27
Hat sich bedankt: 4 Mal
Danksagung erhalten: 3 Mal

Re: Zwei Graphen aus verschiedenen Datenbanken addieren und Visualisieren

Beitrag von tedesco1968 »

Hallo Enrico, hallo RO-smart,

Enrico erstmal vielen Dank für deine Antwort, das läuft so schon lange, allerdings bekomme ich das nur für einen Tag hin, deshalb als Zahl und nicht als Balken
grafana 1.jpg
Ich habe das aber in der Zwischenzeit ganz anders gelöst.
Da ich auf einen anderen Raspberry mein Iobroker (Hausautomation)läuft, habe ich dort noch eine Grafana mit Datenbank Installiert und da ich alle Werte per Mqtt auf den Iobroker sende, werden diese auf der neuen Datenbank zusammengefasst und da visualisiere ich dann alles


Grüße
Antonio
Dateianhänge
Screenshot 2021-05-17 201313.png

Zurück zu „Image Installation [ Single-Regler Version ]“

Wer ist online?

Mitglieder in diesem Forum: 0 Mitglieder und 0 Gäste