Shelly 2.5 mit Tasmota Firmware

Welche Geräter können mit dieser Anzeige benutzt werden?
Laderegler, Wallboxen, Batterie-Management-Systeme, WLAN Schalter mit Tasmota Firmware und Wechselrichter.
Allgemeine Fragen zu all diesen Geräten.

Moderator: Ulrich

Online
Benutzeravatar
Ulrich
Administrator
Beiträge: 6607
Registriert: Sa 7. Nov 2015, 10:33
Wohnort: Essen
Hat sich bedankt: 163 Mal
Danksagung erhalten: 918 Mal

Shelly 2.5 mit Tasmota Firmware

Beitrag von Ulrich »

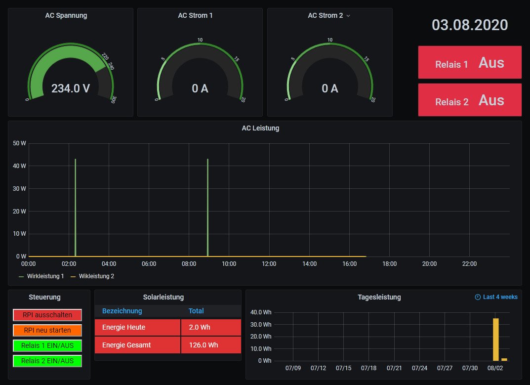
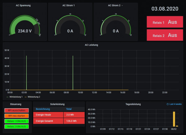
Die Shelly 2.5 mit TASMOTA Firmware werden unterstützt. Im Shelly 2. muss die IP Adresse des Raspberry und der Topicname = shelly angegeben werden und in der user.config.php Regler = 23 sowie das $Topic = "shelly"; Das Standard Dashboard ist das "Shelly"
Bitte Prüfen, ob in der Datei /etc/php/7.3/cgi/php.ini der Eintrag "extension=mosquitto.so" enthalten ist. Ca. Zeile 945. Wenn nicht, bitte hinzufügen! Ansonsten geht der Button zum ein / aus schalten des Relais nicht.


shelly2-5.jpg
shelly2-5.jpg (27.54 KiB) 5261 mal betrachtet


Shelly-2.5.jpg
-----------------------------------------------------
Ulrich . . . . . . . . [ Admin ]

Zurück zu „Fragen zu Reglern, Wallboxen und Wechselrichter“

Wer ist online?

Mitglieder in diesem Forum: 0 Mitglieder und 1 Gast