Erzeugte Energie im Monat/ Jahr

Alles was mit der Solaranzeige Image Installation und Betrieb zu tun hat. Einfache Konfiguration mit einem Gerät.

Moderator: Ulrich

BenK81
Beiträge: 11
Registriert: Mi 15. Jul 2020, 16:34

Erzeugte Energie im Monat/ Jahr

Beitrag von BenK81 »

Hallo Zusammen,

die Solaranzeige läuft nun seit gut vier Wochen bei mir auf einem RPi 3B+. Jetzt wollte ich die monatliche Auswertung mal aufpimpen, damit ich nicht mehr rechnen muss. Mmmmhhh... irgendwie verstehe ich die Werte nicht, die in der Influx DB liegen.
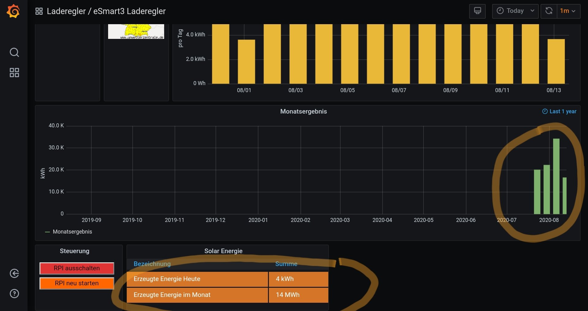
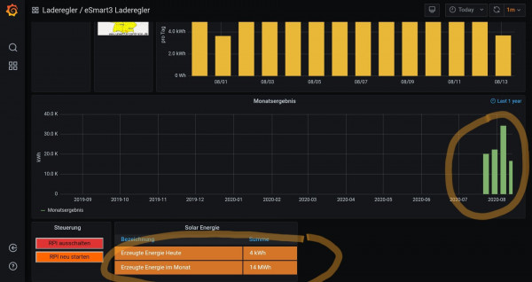
20200813_135557.jpg
In der ersten August Woche hatte ich einen Ertrag von ca. 42kWh (rechnerisch). Angezeigt werden in den Graphen (grün) 35kWh und weiter unten in der Standard Anzeige 14MWh... :shock:
Für beide Darstellungen greife ich auf die Datenzellen "Summen" und "kWh_Monat" zu. Daher verstehe ich die extremen Unterschiede erst Recht nicht... :(

Wie werden diese Werte gerechnet?? Wie kann ich mir die Daten in der Influx DB ansehen?

Gruß
Ben

Online
Benutzeravatar
Ulrich
Administrator
Beiträge: 6607
Registriert: Sa 7. Nov 2015, 10:33
Wohnort: Essen
Hat sich bedankt: 163 Mal
Danksagung erhalten: 918 Mal

Re: Erzeugte Energie im Monat/ Jahr

Beitrag von Ulrich »

Hallo Ben,

da sind die Einstellungen im Grafana falsch. Der richtigen Wert findest Du in der Influx Datenbank im Measurement Summen. Der Wert heißt "Wh_GesamtMonat" und wird in Watt gespeichert. Er wird so aus dem Regler ausgelesen. Was ist wenn der Regler stromlos wird? Setzt der auch die Monatswerte zurück?


Schaue einmal in die Influx Datenbank:

strg+alt+F1

influx
use solaranzeige
select * from Summen order by time desc limit 5
quit
-----------------------------------------------------
Ulrich . . . . . . . . [ Admin ]

BenK81
Beiträge: 11
Registriert: Mi 15. Jul 2020, 16:34

Re: Erzeugte Energie im Monat/ Jahr

Beitrag von BenK81 »

Danke für die Infos! Ich schaue es mir nachher einmal an... ;)

Aktuell setze ich einen eSMART Ladecontroller ein. Ob der die Daten verliert, kann ich Dir leider nicht sagen. :(

BenK81
Beiträge: 11
Registriert: Mi 15. Jul 2020, 16:34

Re: Erzeugte Energie im Monat/ Jahr

Beitrag von BenK81 »

Sooo... ich konnte nun nachschauen:

Influx Summen Inhalt:

Code: Alles auswählen

name: Summen
time                Wh_Gesamt Wh_GesamtMonat Wh_Heute
----                --------- -------------- --------
1597330143000000000 989855990 21852          5873
1597330087000000000 822083830 21841          5862
1597330023000000000 620757238 21828          5849
1597329963000000000 419430646 21816          5837
1597329904000000000 234881270 21804          5825
Das sieht für mich vollkommen falsch aus... Wie kann ich denn die Einstellungen in Grafana ändern? :?:

Online
Benutzeravatar
Ulrich
Administrator
Beiträge: 6607
Registriert: Sa 7. Nov 2015, 10:33
Wohnort: Essen
Hat sich bedankt: 163 Mal
Danksagung erhalten: 918 Mal

Re: Erzeugte Energie im Monat/ Jahr

Beitrag von Ulrich »

BenK81 hat geschrieben:
Do 13. Aug 2020, 16:52
Das sieht für mich vollkommen falsch aus... Wie kann ich denn die Einstellungen in Grafana ändern? :?:
Wenn die Daten doch vollkommen falsch sind, warum willst du Grafana denn ändern?

Welche Daten in der Influx Datenbank sind denn falsch? Die Gesamtwerte, die Monatswerte oder die Tageswerte
-----------------------------------------------------
Ulrich . . . . . . . . [ Admin ]

BenK81
Beiträge: 11
Registriert: Mi 15. Jul 2020, 16:34

Re: Erzeugte Energie im Monat/ Jahr

Beitrag von BenK81 »

Ich habe gerade auch noch Screenshots von den Einstellungen gemacht:

Die Standard-Anzeige:
Einst_Standard.jpg
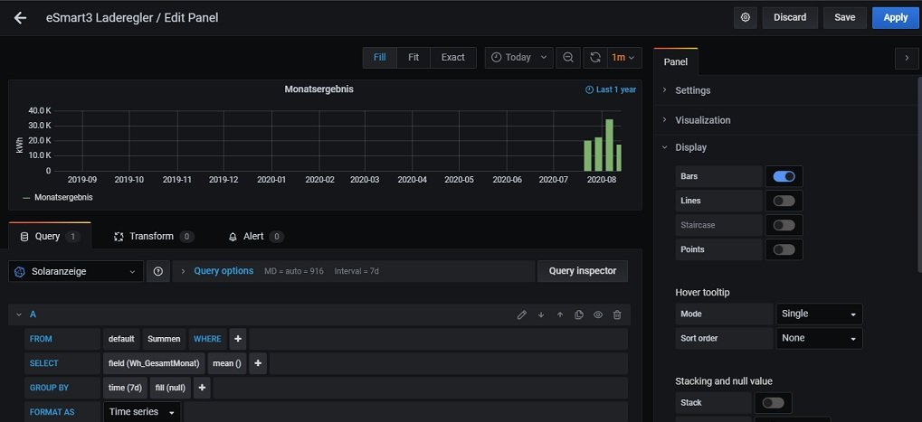
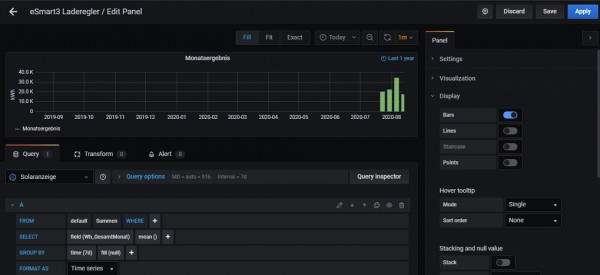
und dann die Einstellungen zu meinem Graphen hinsichtlich der Jahresübersicht:
Einst_Monatsübersicht.jpg

BenK81
Beiträge: 11
Registriert: Mi 15. Jul 2020, 16:34

Re: Erzeugte Energie im Monat/ Jahr

Beitrag von BenK81 »

Ulrich hat geschrieben:
Do 13. Aug 2020, 16:59
BenK81 hat geschrieben:
Do 13. Aug 2020, 16:52
Das sieht für mich vollkommen falsch aus... Wie kann ich denn die Einstellungen in Grafana ändern? :?:
Wenn die Daten doch vollkommen falsch sind, warum willst du Grafana denn ändern?

Welche Daten in der Influx Datenbank sind denn falsch? Die Gesamtwerte, die Monatswerte oder die Tageswerte
Du hast Recht... Sorry ich hatte es erst so verstanden, dass ich vielleicht das Interface zum Ladecontroller falsch konfiguriert habe, oder ähnliches.

Ich habe diesen Monat eine Gesamt-Leistung von 79,66kWh erzeugt. Auch wenn ich mit die Werte in Wh_Gesamt anschaue, sind das doch Zufallszahlen... Oder?

Online
Benutzeravatar
Ulrich
Administrator
Beiträge: 6607
Registriert: Sa 7. Nov 2015, 10:33
Wohnort: Essen
Hat sich bedankt: 163 Mal
Danksagung erhalten: 918 Mal

Re: Erzeugte Energie im Monat/ Jahr

Beitrag von Ulrich »

Ich melde mich gleich per eMail.
-----------------------------------------------------
Ulrich . . . . . . . . [ Admin ]

Zurück zu „Image Installation [ Single-Regler Version ]“

Wer ist online?

Mitglieder in diesem Forum: 0 Mitglieder und 0 Gäste