ohne Solarleistung keine Homematic Verbindung (Nachts)

Alles was speziell mit der Anbindung der HomeMatic Zentrale und anderen Smart Home Zentralen zu tun hat. (FHEM, ioBroker usw.) Fragen Ideen und Erfolgsmeldungen.

Moderator: Ulrich

Freaky_be
Beiträge: 3
Registriert: Do 6. Aug 2020, 09:50

ohne Solarleistung keine Homematic Verbindung (Nachts)

Beitrag von Freaky_be »

Hallo,

erstmal danke für das tolle Tool von Solaranzeige.
ich habe das dieses Wochenende mal eingerichtet.

ich habe jedoch ein kleines Problem, was ich nicht in den Griff bekomme:
Sobald abends mein SMA Wechselrichter auf 0 Watt steht, bekomme ich keine Daten mehr von meiner Homematic. (Meldung: !! -Keine gültigen Daten empfangen.)
daraus sollte normalerweise die Stromverbrauchsdaten gelesen werden.

hat jemand eine Idee, wieso das nicht geht?
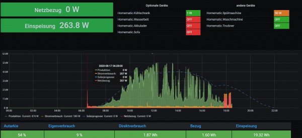
morgens kurz nach 6, kurz bevor der SMA Wechselrichter wieder produziert, kommen die Daten scheinbar alle zusammen in die Grafik.
deshalb heute morgen der kurze Anstieg auf 2KW

gestern:
gestern.JPG
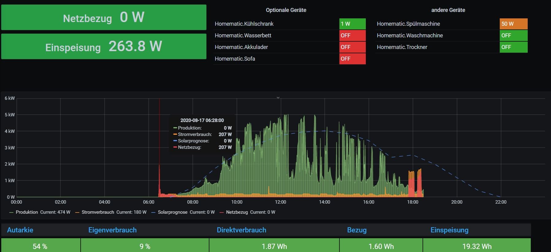
heute:
heute.JPG

hier ein Auszug aus der Logfile:

17.08. 20:54:04 * -Daten zur lokalen InfluxDB [ solaranzeige ] gesendet.
17.08. 20:54:58 -Schleife 1 Ausgang...
17.08. 20:54:59 -HomeMatic Gerätestatus in die InfluxDB speichern.
17.08. 20:54:59 -OK. Datenübertragung erfolgreich.
17.08. 20:54:59 -Solarleistung: 106 Watt - WattstundenGesamtHeute: 23597.7
17.08. 20:54:59 |---------------- Stop sma_wr.php --------------------------
17.08. 20:55:01 |---------------- Start sma_wr.php --------------------------
17.08. 20:55:02 * -Daten zur lokalen InfluxDB [ solaranzeige ] gesendet.
17.08. 20:55:57 -Schleife 1 Ausgang...
17.08. 20:55:57 -HomeMatic Gerätestatus in die InfluxDB speichern.
17.08. 20:55:57 -OK. Datenübertragung erfolgreich.
17.08. 20:55:57 -Solarleistung: 0 Watt - WattstundenGesamtHeute: 23597.7
17.08. 20:55:57 |---------------- Stop sma_wr.php --------------------------
17.08. 20:56:01 |---------------- Start sma_wr.php --------------------------
17.08. 20:56:02 !! -Keine gültigen Daten empfangen.
17.08. 20:56:02 -Solarleistung: 0 Watt - WattstundenGesamtHeute: 23597.7
17.08. 20:56:02 |---------------- Stop sma_wr.php --------------------------

hat da jemand eine Idee, wie ich da weiterkomme?

Benutzeravatar
Ulrich
Administrator
Beiträge: 6610
Registriert: Sa 7. Nov 2015, 10:33
Wohnort: Essen
Hat sich bedankt: 163 Mal
Danksagung erhalten: 905 Mal

Re: ohne Solarleistung keine Homematic Verbindung (Nachts)

Beitrag von Ulrich »

Einige SMA Geräte senden nachts, wenn keine Leistung von den Modulen kommt keine gültigen Werte. Diese werden dann auch nicht abgespeichert und zur HomeMatic gesendet. Trotzdem werden alle 20 Minuten die ungültigen Werte so weit es geht abgespeichert, bis Morgends wieder gültige Werte kommen. Deshalb kann es sein, das Nachts unlogische Werte angezeigt werden.
-----------------------------------------------------
Ulrich . . . . . . . . [ Admin ]

Freaky_be
Beiträge: 3
Registriert: Do 6. Aug 2020, 09:50

Re: ohne Solarleistung keine Homematic Verbindung (Nachts)

Beitrag von Freaky_be »

kann man denn nichts einstellen, dass die Werte, der Homematic -> Solaranzeige wärend dieser Zeit denn wenigsten übertragen werden?
die Werte von der SMA -> Solaranzeige brauche ich ja während der Zeit ja sowieso nicht.
Aber die Verbraucher, und der gesamte Stromverbrauch, diese Werte kommen von meiner Homematic -> Solaranzeige

Benutzeravatar
Ulrich
Administrator
Beiträge: 6610
Registriert: Sa 7. Nov 2015, 10:33
Wohnort: Essen
Hat sich bedankt: 163 Mal
Danksagung erhalten: 905 Mal

Re: ohne Solarleistung keine Homematic Verbindung (Nachts)

Beitrag von Ulrich »

Du findest in dem Script sma_wr.php folgenden Code:

Code: Alles auswählen

  /***************************************************************************
  //  Wenn es Probleme mit dem Auslesen gab...
  ***************************************************************************/
  if ($aktuelleDaten["KeineSonne"] == true) {
    if (date("i") % 20 != 0) {
      // Alle 20 Minuten trotzdem abspeichern.
      break;
    }
  }
  
ändere ihn bitte wie folgt ab: (Schrägstriche for das break; setzen)

Code: Alles auswählen

 /***************************************************************************
  //  Wenn es Probleme mit dem Auslesen gab...
  ***************************************************************************/
  if ($aktuelleDaten["KeineSonne"] == true) {
    if (date("i") % 20 != 0) {
      // Alle 20 Minuten trotzdem abspeichern.
      // break; 
    }
  }
  
Dann speichert der Script die ganze Nacht weiter die Werte ab, auch wenn sie Müll sind. Das könnte im Dashboard eventuelle noch ein paar Anpassungen nach sich ziehen.
-----------------------------------------------------
Ulrich . . . . . . . . [ Admin ]

Zurück zu „HomeMatic, FHEM, ioBroker, Smart Home Zentralen und Solaranzeige“

Wer ist online?

Mitglieder in diesem Forum: 0 Mitglieder und 0 Gäste