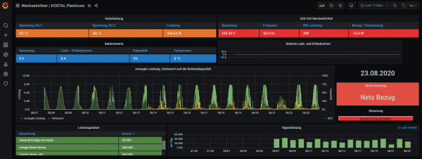
ich möchte gerne meine Anlage vorstellen. Es handelt sich um eine 8,375 kWp Anlage, bestehend aus 25x 335W Modulen an einem KOSTAL Plenticore 7.

Derzeit ohne Batterie, aber schon mit KSME. Batterie könnte vielleicht mal folgen. Derzeit eher nein. In Betrieb genommen am 7.8.20. Nach etwas "Schluckauf" aber erst seit dem 13.8.20 auch verlässliche Daten zum Hausverbrauch. Das neue Solar Portal von Kostal läuft auch erst seit dem 11.8.20 hat aber wohl genug Daten im Speicher des Plenticore auslesen können, so dass auch alle Werte bis zum 7.8.20 vorliegen.
Solaranzeige läuft auf einem RPi 3B und hängt noch an einem Netzteil direkt neben meiner Synology NAS. Bin noch am überlegen, ob ich es auf ein Gehäuse an der Hutschiene verschiebe. Ich habe viele Dinge gleichzeitig versucht und bin noch am probieren. Fazit bisher ist: ich bin richtig begeistert! Vielen Dank für die Erschaffung von solaranzeige!
Vielleicht hier ein kurzer Breakdown, da ich auch externe Ressourcen verwendet habe und das möglicherweise auch für jemand anderen Interessant sein könnte.
Bisher
- RPi nach der hier bekannten Anleitung aufgesetzt
- Zunächst nur mit einem Regler für den Plenticore zum Testen
- Verwendung der mitgelieferten Dashboards und Tests einiger User-Dashboards hier im Forum
- Installation von Grafana und InfluxDB unter Docker auf meiner NAS. Verlinkt sind die Youtube-Videos, die mir dabei geholfen haben
- Aktivierung der Weiterleitung auf eine externe DB unter Solaranzeige. Alle Werte liegen nun gleichzeitig auch auf der InfluxDB unter Docker auf der NAS. Da Grafana auf meiner NAS keine Dashboards hatte, musste ich die einzeln importieren nachdem ich vorab in der JSON die Datenbank korrekt gesetzt habe (auf Solaranzeige heißt die DB einfach "solaranzeige", auf der NAS heißt die DB "solaranzeige_syno").
- Aktivierung Multiregler und Erweiterung um das KSME. Hat mich etwas Nerven gekostet, da das KSME anfangs nicht erreichbar war. Die Daten werden auch in die Datenbanken geschrieben. Derzeit aber nicht weiter verwendet.
- Sun and Moon Plugin in Grafana ergänzt
Aktuell
- Derzeit versuche ich die Ertragsprogonose zum Laufen zu kriegen
- Parallel Tests WLAN Steckdosen Typ Gosund SP112 zum laufen zu bekommen. Die sind mit Tasmota 8.1.0 geflasht.
Zukunft
- Langfristig möchte ich versuchen ohne RPi auszukommen und alles von der NAS aus laufen zu lassen. Wenn das nicht klappt den RPi doch auf die Hutschiene verlegen.
- Mehr mit Grafana und für mich passende Darstellungen / Auswertungen beschäftigen.
- Hoffnung, dass auch die Elli WB (siehe unten) eine offene Schnittstelle hat und sich in die Steuerung integrieren lässt.
- Gucken, ob ich eine virtuelle Batterie abgebildet kriege, um eine bessere Entscheidungsgrundlage pro/contra Batterie zu erhalten. In meinem Kopf geistert dabei eine Auswertung der schon vorhandenen Daten in der Datenbank und darauf aufbauenden Berechnungen zur virtuellen Abbildung einer Batterie.
Im September gesellt sich ein Volkswagen ID3 mit Wallbox hinzu. Bestellt ist die Elli WB von Volkswagen in der Ausführung "Connect". Ich weiß nicht genau was die können wird, außer 11 kW. Das 5x6mm2 und Netzwerk-Kabel liegen aber schon. Den ID3 kann ich zu Hause mit max. 11 kW laden. Mit dem "Benutzerprofil" in meinem Haushalt habe ich keine große Hoffnung, dass ich viel PV-Strom direkt tanken kann. Das Auto steht unter der Woche auf der Arbeit.