Grafana Sun and Moon plugin einbinden

Alle zusätzlichen Module, die in die Solaranzeige integriert wurden, wie den Wetterbericht, die Solarprognose, der Messenger Pushover, Sun & Moon, dynamische Strompreise und weitere Module.

Moderator: Ulrich

ripper1199
Beiträge: 6
Registriert: Di 18. Sep 2018, 20:25
Danksagung erhalten: 1 Mal

Grafana Sun and Moon plugin einbinden

Beitrag von ripper1199 »

Ich hätte so gerne das sun and moon plugin. Habe es auch im Internet gefunden, aber zwischen auf dem Computerbildschirm sehen und in den Pi reintun fehlen die wichtigen Zwischenschritte. Gibt es dazu eine Anleitung?
Viele Grüsse

Benutzeravatar
Ulrich
Administrator
Beiträge: 6592
Registriert: Sa 7. Nov 2015, 10:33
Wohnort: Essen
Hat sich bedankt: 163 Mal
Danksagung erhalten: 916 Mal

Re: Sun and Moon plugin einbinden

Beitrag von Ulrich »

Zuerst das Plugin vom Grafana Server herunterladen und nach der Installationsanweisung auf dem Raspberry Pi installieren. Wie das geht steht hier beschrieben.

Dann muss man sich an der Oberfläche von dem Dashboard, in das man die Grafik einbinden möchte anmelden mit User "admin" Kennwort "solaranzeige"

Achtung! Die neueren Grafana Versionen sehen zum Teil etwas anders aus!
Die Konfiguration aufrufen und "Data Source" aufrufen

Bild1.jpg

Add Data Source anklicken

Bild2.jpg

Den Ortsnamen eingeben und darunter bei Type "Sun and Moon" auswählen. Ziemlich weit unten in der Liste. Danach den Längen und Breitengrad des Ortes eingeben. Als Dezimalzahl!
Speichern nicht vergessen.

Bild3.jpg

Das aktuelle dashboard wieder aufrufen und in der Grafik, in der man den Sonnenverlauf anzeigen will EDIT aufrufen.

Bild4.jpg

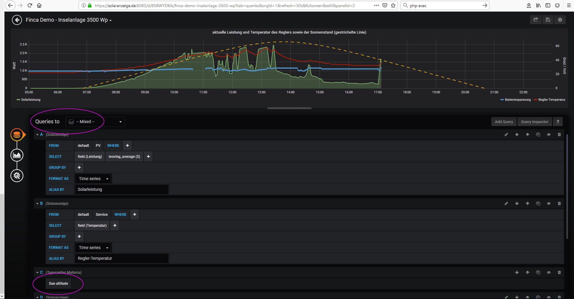
Bei Metrics Datasource "mixed" auswählen und dann Add Query anklicken und die Datenbak "Mein Ortsname" auswählen. Das Measurement ist "Sun altitude"

Bild5.jpg
Screenshot.jpg

So sieht es in der neuen Grafana Version aus.

Auf den "zurück Pfeil" drücken und dann speichern nicht vergessen! Auf die Diskette rechts oben drücken!

Viel Spaß...
-----------------------------------------------------
Ulrich . . . . . . . . [ Admin ]

ripper1199
Beiträge: 6
Registriert: Di 18. Sep 2018, 20:25
Danksagung erhalten: 1 Mal

Re: Sun and Moon plugin einbinden

Beitrag von ripper1199 »

Super, das probiere ich. Vielen Dank

gartenfuzi
Beiträge: 36
Registriert: Mo 15. Okt 2018, 22:46

Re: Sun and Moon plugin einbinden

Beitrag von gartenfuzi »

Ehrlich gesagt da komme ich hinten und vorne nicht mit wie man dies herunter laden kann. Habe mich jetzt mal bei Grafana angemeldet. Bin aber trotzdem da nicht weiter gekommen. Problem ist das dies alles auf Englisch ist. Gibts da nix auf Deutsch?
Wo speichert Grafana Plugin dies auf den Raspi?

Benutzeravatar
Ulrich
Administrator
Beiträge: 6592
Registriert: Sa 7. Nov 2015, 10:33
Wohnort: Essen
Hat sich bedankt: 163 Mal
Danksagung erhalten: 916 Mal

Re: Sun and Moon plugin einbinden

Beitrag von Ulrich »

-----------------------------------------------------
Ulrich . . . . . . . . [ Admin ]

gartenfuzi
Beiträge: 36
Registriert: Mo 15. Okt 2018, 22:46

Re: Grafana Sun and Moon plugin einbinden

Beitrag von gartenfuzi »

Danke für deine Hilfe. Es hat funktioniert. Habe einen kleinen aber nicht unwichtigen Fehler gemacht. Habe vergessen sudo davor zu schreiben. Scheinbar ist sudo überall das Zauberwort. An dieses muss ich mich noch gewöhnen

Benutzeravatar
Ulrich
Administrator
Beiträge: 6592
Registriert: Sa 7. Nov 2015, 10:33
Wohnort: Essen
Hat sich bedankt: 163 Mal
Danksagung erhalten: 916 Mal

Re: Grafana Sun and Moon plugin einbinden

Beitrag von Ulrich »

Der Benutzer "pi" hat nur eingeschränkte Rechte. Er kann kaum etwas kaputt machen im Raspberry. Mit dem Zauberwort "sudo" davor hast Du Admin Rechte. Da kannst Du ganz schnell den gesamten Raspberry aufs Kreuz legen. Deshalb immer etwas Vorsicht mit dem Zauberwort.
Schön dass die Beschreibung funktioniert hat.
-----------------------------------------------------
Ulrich . . . . . . . . [ Admin ]

dl8ny
Beiträge: 13
Registriert: Sa 14. Okt 2017, 19:57

Re: Grafana Sun and Moon plugin einbinden

Beitrag von dl8ny »

Hallo Ulrich,
ich versuche gerade den Graphen anzupassen. Das PlugIn ist installiert aber ab dem Punkt
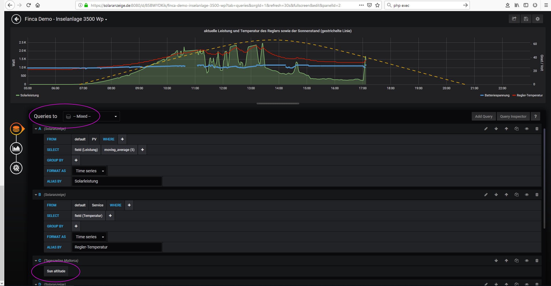
"Bei Metrics Datasource "mixed" auswählen und dann Add Query anklicken und die Datenbak "Mein Ortsname" auswählen. Das Measurement ist "Sun altitude"
komme ich nicht weiter. Das Bild sieht bei mir anders aus und egal was ich wähle sehe ich die Queries nicht.
Hast Du eine Idee??

Gruß
Klaus

Benutzeravatar
Ulrich
Administrator
Beiträge: 6592
Registriert: Sa 7. Nov 2015, 10:33
Wohnort: Essen
Hat sich bedankt: 163 Mal
Danksagung erhalten: 916 Mal

Re: Grafana Sun and Moon plugin einbinden

Beitrag von Ulrich »

Hallo Klaus,

in der neuen Grafana Version sieht alles etwas anders aus. Ich hoffe das Bild hilft.


Screenshot.jpg
-----------------------------------------------------
Ulrich . . . . . . . . [ Admin ]

Chl
Beiträge: 15
Registriert: Di 30. Jul 2019, 10:01
Wohnort: Gelsenkirchen

Re: Grafana Sun and Moon plugin einbinden

Beitrag von Chl »

Hallo Ulrich,

bei mir wir der Sonnenverlauf als extrem flache Kurve dargestellt. Wie kann ich das ändern?
solaranzeige_Sonne.JPG

Zurück zu „Wetterdaten, Börsenstrompreise, Solarprognose, Nachrichtendienst usw.“

Wer ist online?

Mitglieder in diesem Forum: 0 Mitglieder und 0 Gäste