bitShake SmartMeterReader mit Tasmota [Regler 23]

Moderator: Ulrich

Forumsregeln
Für dieses Unterforum ist unser Mitglied TeamO verantwortlich.
TeamO
Beiträge: 1073
Registriert: Mo 22. Jun 2020, 08:58
Wohnort: Ulm / Neu-Ulm
Hat sich bedankt: 25 Mal
Danksagung erhalten: 212 Mal

Re: bitShake SmartMeterReader mit Tasmota [Regler 23]

Beitrag von TeamO »

Sowohl das Script, als auch der Lesekopf spielt eine Rolle. Deswegen habe ich ja extra für die einzelnen Zähler entsprechende Scripte gepostet.
Bei Deinem Zähler könnte es schwierig werden, da er nicht wie die anderen mit OBIS oder SML ausgelesen wird.
Versuch aber mal das abgespeckte Script hier, damit nur die relevanten Daten gelesen/übertragen werden.
Dann mach bitte auch mal in der sonoff_mqtt.php den Tracellevel kurzfristig auf 10 und poste dann den entsprechenden Auszug, falls es nicht geht.

Code: Alles auswählen

>D
res=0
scnt=0
>B
=>sensor53 r
>F
scnt+=1
switch scnt
case 6
res=sml(1 0 300)
res=sml(1 1 "2F3F210D0A")
case 18
res=sml(1 1 "063035300D0A")
case 20
res=sml(1 0 9600)
case 200
scnt=0
ends
>M 1
+1,5,o,0,9600,mMe4,4
1,1.8.0(@1,E_in,KWh,E_in,3
1,=d 1 50 @1,Power,W,Power,3
#
Gruß Timo

Auflistung Geräte/Dashboards/Anschlussart
Datenbankfelder der einzelnen Geräte
GANZ WICHTIG: Überblick der vorhandenen Anleitungen

Fertige Komplett-Systeme gibt es hier anfragen[AT]bauer-timo[.]de

Tibber Invite (100% Öko-Strom + 50€ Bonus)

DaveRack
Beiträge: 5
Registriert: Mo 3. Jul 2023, 09:40
Hat sich bedankt: 2 Mal

Re: bitShake SmartMeterReader mit Tasmota [Regler 23]

Beitrag von DaveRack »

Ok, offenbar hat der bitShake die Solaranzeige die ganze Zeit nicht per IP gefunden, ich habe den Host Eintrag im bitShake auf den Hostnamen statt IP geändert "solaranzeige.local", jetzt kommen Daten an.

Code: Alles auswählen

17.11. 11:46:08 *- -Powerstatus: 0
17.11. 11:46:08    -SonoffModul: 1
17.11. 11:46:08    -Firmware: 14.1.0(tasmota32)
17.11. 11:46:08    -Es handelt sich um ein Sonoff Basic Modul Nr.: 1  Firmware: 14.1.0(tasmota32)
17.11. 11:46:08 *- -Array
(
    [Status] => Online
    [Period] => 0
    [Powerstatus] => 0
    [Temperatur] => 0
    [Powerstatus0] => 0
    [Powerstatus1] => 0
    [Sensor] => mMe4
    [zentralerTimestamp] => 1731840361
    [AC_Frequenz] => 0
    [SonoffModul] => 302
    [DeviceName] => bitShake SmartMeterReader
    [Produkt] => 14.1.0(tasmota32)
    [Hardware] => ESP32-C3 v0.4
    [Hostname] => sonoff-3024
    [WattstundenGesamt] => 0
    [WattstundenGesamtHeute] => 0
    [WattstundenGesamtGestern] => 0
    [AC_Leistung] => 0
    [Energie_in] => 22617885
    [Energie_out] => 0
    [Leistung] => 240.08
    [Bezug] => 240.08
    [Einspeisung] => 0
    [Regler] => 23
    [Objekt] => bitShake SmartMeterReader
    [Firmware] => 0
)

17.11. 11:46:08    -Aktuelle Daten: 
Array
(
    [Status] => Online
    [Period] => 0
    [Powerstatus] => 0
    [Temperatur] => 0
    [Powerstatus0] => 0
    [Powerstatus1] => 0
    [Sensor] => mMe4
    [zentralerTimestamp] => 1731840361
    [AC_Frequenz] => 0
    [SonoffModul] => 302
    [DeviceName] => bitShake SmartMeterReader
    [Produkt] => 14.1.0(tasmota32)
    [Hardware] => ESP32-C3 v0.4
    [Hostname] => sonoff-3024
    [WattstundenGesamt] => 0
    [WattstundenGesamtHeute] => 0
    [WattstundenGesamtGestern] => 0
    [AC_Leistung] => 0
    [Energie_in] => 22617885
    [Energie_out] => 0
    [Leistung] => 240.08
    [Bezug] => 240.08
    [Einspeisung] => 0
    [Regler] => 23
    [Objekt] => bitShake SmartMeterReader
    [Firmware] => 0
    [Timestamp] => 1731840368
    [Monat] => 11
    [Woche] => 46
    [Wochentag] => Sonntag
    [Datum] => 17.11.2024
    [Uhrzeit] => 11:46:08
    [InfluxAdresse] => 
    [InfluxPort] => 8086
    [InfluxUser] => 
    [InfluxPassword] => 
    [InfluxDBName] => solaranzeige
    [InfluxDaylight] => 
    [InfluxDBLokal] => NeueDatenbank
    [InfluxSSL] => 
    [Demodaten] => 
)

17.11. 11:46:08    -Query: 
AC Leistung=240.08,Bezug=240.08,Einspeisung=0  1731840361
Service Status="Online",Powerstatus=0  1731840361
Summen Wh_Gesamt_Eingang=22617885,Wh_Gesamt_Ausgang=0  1731840361

17.11. 11:46:08 *  -Daten zur lokalen InfluxDB [ NeueDatenbank ] gesendet. 
17.11. 11:46:08    -Multi-Regler-Ausgang. 9
17.11. 11:46:17    -OK. Datenübertragung erfolgreich.
17.11. 11:46:17 |----------------   Stop   sonoff_mqtt.php     -------------------- 
17.11. 11:46:19    -Multi Regler Auslesen [Stop].


Sieht gut aus, vielen Dank!
Habe die anderen Codezeilen auch wieder angehängt, funktioniert weiterhin alles.

Der Tagesverbrauch wird vom Logarex ja nicht übertragen, kann man den Wert berechnen lassen?
Dateianhänge
Bildschirmfoto 2024-11-17 um 14.56.46.png

TeamO
Beiträge: 1073
Registriert: Mo 22. Jun 2020, 08:58
Wohnort: Ulm / Neu-Ulm
Hat sich bedankt: 25 Mal
Danksagung erhalten: 212 Mal

Re: bitShake SmartMeterReader mit Tasmota [Regler 23]

Beitrag von TeamO »

Das könntest Du mit einer _math.php machen.
Gruß Timo

Auflistung Geräte/Dashboards/Anschlussart
Datenbankfelder der einzelnen Geräte
GANZ WICHTIG: Überblick der vorhandenen Anleitungen

Fertige Komplett-Systeme gibt es hier anfragen[AT]bauer-timo[.]de

Tibber Invite (100% Öko-Strom + 50€ Bonus)

Benutzeravatar
Schwarzermann
Beiträge: 421
Registriert: Sa 9. Okt 2021, 11:16
Wohnort: 87733
Hat sich bedankt: 9 Mal
Danksagung erhalten: 12 Mal

Re: bitShake SmartMeterReader mit Tasmota [Regler 23]

Beitrag von Schwarzermann »

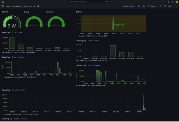
Weidmann-1732031120121.json
(33.15 KiB) 117-mal heruntergeladen
Ich habe das über Grafana gelöst ich lasse mir ie Woche die letzten 4 Wochen so wie das Jahr errechnen.
Weidmann Screenshot.png
Der mit sympatischen Vollmeise
viewtopic.php?p=10570#p10570 USB Zuweisungen.
viewtopic.php?p=41308#p41308 Shelly in Grafana schalten
viewtopic.php?p=32232#p32232

Benutzeravatar
Schwarzermann
Beiträge: 421
Registriert: Sa 9. Okt 2021, 11:16
Wohnort: 87733
Hat sich bedankt: 9 Mal
Danksagung erhalten: 12 Mal

Re: bitShake SmartMeterReader mit Tasmota [Regler 23]

Beitrag von Schwarzermann »

Ahh es gibt neuerungen, es gibt eine neue Tasmotasoftware für den Bitshake tja hab das gnze ausprobiert und muss nun feststellen das er den Bezugswert nicht mhr ausliest im Tasmota wird er zwar angezeigt aber im Skript nicht, gibt es da ne möglichkeit das zuändern?

Ich denke ich habe den Fehler bei mir gefunden ich kann in der neuen bitshake Sofware unter Gerät nur noch ESP32 auswählen soweit ich mich erinnere war das mit der alten Software nicht so da konnte man wohl sonoff noh auswählen , wäre super wenn da jemand noch mit altem Softwarestnd mal nach schauen könnte.
Der mit sympatischen Vollmeise
viewtopic.php?p=10570#p10570 USB Zuweisungen.
viewtopic.php?p=41308#p41308 Shelly in Grafana schalten
viewtopic.php?p=32232#p32232

Zurück zu „WIFI Lesekopf, lese-schreib-Kopf EHZ, Volkszähler, Hichi, Smartmeter“

Wer ist online?

Mitglieder in diesem Forum: 0 Mitglieder und 0 Gäste