OpenDTU mit 2 Hoymiles WR
Moderator: Ulrich
-
Gexle1004
- Beiträge: 38
- Registriert: So 7. Mai 2023, 08:37
- Wohnort: Österreich
- Hat sich bedankt: 4 Mal
Re: OpenDTU mit 2 Hoymiles WR
Ich möchte eingentlich nur die Vorlage auf erweitern das mir auch der Hm800 angezeigt würde!
Aber ich weis nicht wo ich anfangen muss!
Aber ich weis nicht wo ich anfangen muss!
-
mfkmfriedrich
- Beiträge: 71
- Registriert: Mi 19. Jul 2023, 13:34
- Hat sich bedankt: 8 Mal
- Danksagung erhalten: 1 Mal
Re: OpenDTU mit 2 Hoymiles WR
Hi Gexle,
vielleicht missverstehe ich Deine Frage, aber die Daten sind doch bei Dir.
Du musst sie nur in Grafana in dem Dashboard einbinden.
Ich habe z.B. drei HMT-Inverter und habe - nach einigem Lernen - dann alle einzelnen Module (insgesamt 15 Stück) einbinden können: Die einzelnen Module kannst Du aus dem Auswahl-Menü bei Grafana auswählen.
Also als admin in Grafana einloggen, dann neue Visualiszation anwählen und dann bei "select_measruement" die Inv2Port-s auswählen.
Falls das nicht Deine Frage war, dann bitte nochmal genauer fragen.
MfG
Michael
vielleicht missverstehe ich Deine Frage, aber die Daten sind doch bei Dir.
Du musst sie nur in Grafana in dem Dashboard einbinden.
Ich habe z.B. drei HMT-Inverter und habe - nach einigem Lernen - dann alle einzelnen Module (insgesamt 15 Stück) einbinden können: Die einzelnen Module kannst Du aus dem Auswahl-Menü bei Grafana auswählen.
Also als admin in Grafana einloggen, dann neue Visualiszation anwählen und dann bei "select_measruement" die Inv2Port-s auswählen.
Falls das nicht Deine Frage war, dann bitte nochmal genauer fragen.
MfG
Michael
-
Gexle1004
- Beiträge: 38
- Registriert: So 7. Mai 2023, 08:37
- Wohnort: Österreich
- Hat sich bedankt: 4 Mal
Re: OpenDTU mit 2 Hoymiles WR
Hallo Danke dir
Habe mal etwas rumgespielt und so ist es gut.
Nur habe noch ein Problem auf der linke Seite bei den Leistungsdaten sehe ich 3 mal 1kW kann ich das noch irgendwie umstellen?
also von 0 bis 2500W oder so?
Habe mal etwas rumgespielt und so ist es gut.
Nur habe noch ein Problem auf der linke Seite bei den Leistungsdaten sehe ich 3 mal 1kW kann ich das noch irgendwie umstellen?
also von 0 bis 2500W oder so?
- Dateianhänge
-
- bild.JPG (22.26 KiB) 1813 mal betrachtet
- Ulrich
- Administrator
- Beiträge: 5426
- Registriert: Sa 7. Nov 2015, 10:33
- Wohnort: Essen
- Hat sich bedankt: 167 Mal
- Danksagung erhalten: 831 Mal
Re: OpenDTU mit 2 Hoymiles WR
Gebe an, dass du eine Dezimalstelle sehen möchtest.
Unit->Decimals->1
Unit->Decimals->1
-----------------------------------------------------
Ulrich . . . . . . . . [ Admin ]
Ulrich . . . . . . . . [ Admin ]
-
Gexle1004
- Beiträge: 38
- Registriert: So 7. Mai 2023, 08:37
- Wohnort: Österreich
- Hat sich bedankt: 4 Mal
Re: OpenDTU mit 2 Hoymiles WR
Hallo
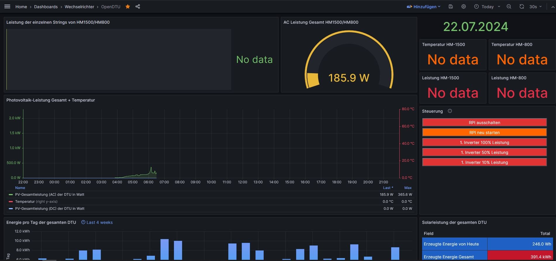
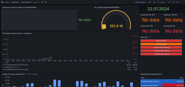
Ich habe heute das Update meiner OpenDTU auf V24.6.18 gemacht und jetzt sehe ich im Dashboard nur mehr die halben Daten!
Wie kann das den sein!?
Bitte um Hilfe wie ich das wieder beheben kann!
Ich habe heute das Update meiner OpenDTU auf V24.6.18 gemacht und jetzt sehe ich im Dashboard nur mehr die halben Daten!
Wie kann das den sein!?
Bitte um Hilfe wie ich das wieder beheben kann!
- Ulrich
- Administrator
- Beiträge: 5426
- Registriert: Sa 7. Nov 2015, 10:33
- Wohnort: Essen
- Hat sich bedankt: 167 Mal
- Danksagung erhalten: 831 Mal
Re: OpenDTU mit 2 Hoymiles WR
Hast du auch auf die Solaranzeige ein Update gemacht? Das solltest du machen. Ansonsten hilft dir des eventuell weiter:
viewtopic.php?t=3415
viewtopic.php?t=3415
-----------------------------------------------------
Ulrich . . . . . . . . [ Admin ]
Ulrich . . . . . . . . [ Admin ]
-
Gexle1004
- Beiträge: 38
- Registriert: So 7. Mai 2023, 08:37
- Wohnort: Österreich
- Hat sich bedankt: 4 Mal
Re: OpenDTU mit 2 Hoymiles WR
Hallo
Habe noch ne Frage ich bekomme das nicht hin..
Ich versuche mir die einzelnen Tageserträge anzeigen zulassen...diese stimme aber nicht mit der OpenDTU überein also die einzelnen Erträge der Microwechselrichter...geht das nicht?
Ich wähle die jeweiligen Nummer aus des Microwechselrichter...und verwenden dann die Einstellungen wie am Bild zusehen!
Mit diesen Einstellungen sehe ich Werte wenn ich eine andere Einstellung machen also Engerie in kWh dann wird mir gar nichts angezeigt verstehe nicht warum!
Habe noch ne Frage ich bekomme das nicht hin..
Ich versuche mir die einzelnen Tageserträge anzeigen zulassen...diese stimme aber nicht mit der OpenDTU überein also die einzelnen Erträge der Microwechselrichter...geht das nicht?
Ich wähle die jeweiligen Nummer aus des Microwechselrichter...und verwenden dann die Einstellungen wie am Bild zusehen!
Mit diesen Einstellungen sehe ich Werte wenn ich eine andere Einstellung machen also Engerie in kWh dann wird mir gar nichts angezeigt verstehe nicht warum!
Wer ist online?
Mitglieder in diesem Forum: 0 Mitglieder und 0 Gäste