OpenDTU mit 2 Hoymiles WR
Moderator: Ulrich
-
Gexle1004
- Beiträge: 38
- Registriert: So 7. Mai 2023, 08:37
- Wohnort: Österreich
- Hat sich bedankt: 4 Mal
OpenDTU mit 2 Hoymiles WR
Hallo
Ich habe die OpenDTU soweit am laufen und Solaranzeige fragt die OpenDTU ab aber es werden nur 4 Ports angezeigt.
Habe aber bei der OpenDTU auch den HM-800 eingerichtet warum sehe ich dann nicht 6 Ports also PV Module?
Danke
Ich habe die OpenDTU soweit am laufen und Solaranzeige fragt die OpenDTU ab aber es werden nur 4 Ports angezeigt.
Habe aber bei der OpenDTU auch den HM-800 eingerichtet warum sehe ich dann nicht 6 Ports also PV Module?
Danke
Online
- Ulrich
- Administrator
- Beiträge: 6607
- Registriert: Sa 7. Nov 2015, 10:33
- Wohnort: Essen
- Hat sich bedankt: 163 Mal
- Danksagung erhalten: 918 Mal
Re: OpenDTU mit 2 Hoymiles WR
Hier sollte eigentlich die Antwort zu finden sein:
viewtopic.php?t=3415
viewtopic.php?t=3415
-----------------------------------------------------
Ulrich . . . . . . . . [ Admin ]
Ulrich . . . . . . . . [ Admin ]
-
Gexle1004
- Beiträge: 38
- Registriert: So 7. Mai 2023, 08:37
- Wohnort: Österreich
- Hat sich bedankt: 4 Mal
Re: OpenDTU mit 2 Hoymiles WR
Hallo Ulrich
Leider finde ich nichts dazu wie man sich den HM-800 zusätzlich zum HM-1500 anzeigen lassen kann auf dem selbigen Dashboard!
Leider finde ich nichts dazu wie man sich den HM-800 zusätzlich zum HM-1500 anzeigen lassen kann auf dem selbigen Dashboard!
Online
- Ulrich
- Administrator
- Beiträge: 6607
- Registriert: Sa 7. Nov 2015, 10:33
- Wohnort: Essen
- Hat sich bedankt: 163 Mal
- Danksagung erhalten: 918 Mal
Re: OpenDTU mit 2 Hoymiles WR
Das Dashboard musst du dir selber zusammenbauen. Da gibt es nichts fertiges.
-----------------------------------------------------
Ulrich . . . . . . . . [ Admin ]
Ulrich . . . . . . . . [ Admin ]
-
Gexle1004
- Beiträge: 38
- Registriert: So 7. Mai 2023, 08:37
- Wohnort: Österreich
- Hat sich bedankt: 4 Mal
Re: OpenDTU mit 2 Hoymiles WR
Hallo
Die Vorlage habe ich ja schon übernommen zum testen in dieser Vorlage muss ich dann noch den 2te HM-800 einbauen oder so muss ich das verstehen oder??
Die Vorlage habe ich ja schon übernommen zum testen in dieser Vorlage muss ich dann noch den 2te HM-800 einbauen oder so muss ich das verstehen oder??
Online
- Ulrich
- Administrator
- Beiträge: 6607
- Registriert: Sa 7. Nov 2015, 10:33
- Wohnort: Essen
- Hat sich bedankt: 163 Mal
- Danksagung erhalten: 918 Mal
Re: OpenDTU mit 2 Hoymiles WR
Ja.
Schaue doch erst einmal in die Datenbank, was da alles abgespeichert wird.
Schaue doch erst einmal in die Datenbank, was da alles abgespeichert wird.
-----------------------------------------------------
Ulrich . . . . . . . . [ Admin ]
Ulrich . . . . . . . . [ Admin ]
-
Gexle1004
- Beiträge: 38
- Registriert: So 7. Mai 2023, 08:37
- Wohnort: Österreich
- Hat sich bedankt: 4 Mal
Re: OpenDTU mit 2 Hoymiles WR
Hallo Ulrich
Ich konnte mich erst jetzt wieder mit dem Problem beschäftigen!
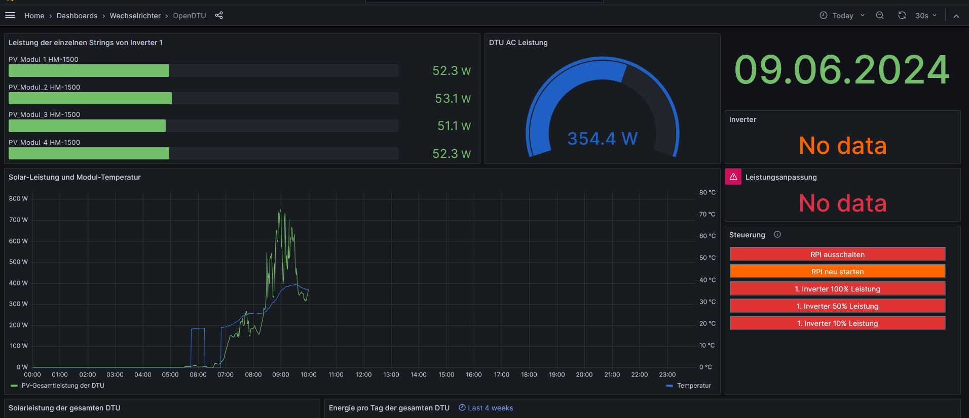
Der HM1500 wird angezeigt der HM800 nicht. Wie oder wo muss ich das einstellen damit das geht?
Und warum steht rechts auch no Daten angebunden ist alles oder OpenDTU
In der Datenbank wird alles angezeigt...wenn das so stimmt
Wenn ich dann noch den Befehl eingebe -> select * from PV order by time desc Limit 20
Dann kommen keine Daten??
Ich konnte mich erst jetzt wieder mit dem Problem beschäftigen!
Der HM1500 wird angezeigt der HM800 nicht. Wie oder wo muss ich das einstellen damit das geht?
Und warum steht rechts auch no Daten angebunden ist alles oder OpenDTU
In der Datenbank wird alles angezeigt...wenn das so stimmt
Wenn ich dann noch den Befehl eingebe -> select * from PV order by time desc Limit 20
Dann kommen keine Daten??
Online
- Ulrich
- Administrator
- Beiträge: 6607
- Registriert: Sa 7. Nov 2015, 10:33
- Wohnort: Essen
- Hat sich bedankt: 163 Mal
- Danksagung erhalten: 918 Mal
Re: OpenDTU mit 2 Hoymiles WR
Die Abfrage heißt ja auch
select * from Inv2Port0 order by time desc Limit 20
zum Beispiel.
Da wirst du dich etwas mit Grafana und der Datenbank beschäftigen müssen, da du das Dashboard selber anpassen musst.
select * from Inv2Port0 order by time desc Limit 20
zum Beispiel.
Da wirst du dich etwas mit Grafana und der Datenbank beschäftigen müssen, da du das Dashboard selber anpassen musst.
-----------------------------------------------------
Ulrich . . . . . . . . [ Admin ]
Ulrich . . . . . . . . [ Admin ]
-
Gexle1004
- Beiträge: 38
- Registriert: So 7. Mai 2023, 08:37
- Wohnort: Österreich
- Hat sich bedankt: 4 Mal
Re: OpenDTU mit 2 Hoymiles WR
Hallo Ulrich ok
Kannst mir einen Link dazu geben und wie muss man sowas anpassen einfügen?
Danke dir
Kannst mir einen Link dazu geben und wie muss man sowas anpassen einfügen?
Danke dir
Online
- Ulrich
- Administrator
- Beiträge: 6607
- Registriert: Sa 7. Nov 2015, 10:33
- Wohnort: Essen
- Hat sich bedankt: 163 Mal
- Danksagung erhalten: 918 Mal
Re: OpenDTU mit 2 Hoymiles WR
Eine Schritt bei Schritt Anleitung gibt es dazu hier im Forum leider nicht. Du findest aber einige Hinweise und Grafana ist ja sehr verbreitet, da findest du bestimmt Anleitungen im Internet. Vielleicht kann dir auch ein Mitglied helfen.
Siehe hier:
viewtopic.php?t=1944
Siehe hier:
viewtopic.php?t=1944
-----------------------------------------------------
Ulrich . . . . . . . . [ Admin ]
Ulrich . . . . . . . . [ Admin ]
Wer ist online?
Mitglieder in diesem Forum: 0 Mitglieder und 1 Gast