Einbindung Senec Speicher möglich

Solaranzeige und Docker
Alles was mit der Docker Version zu tun hat.

Moderatoren: Ulrich, DeBaschdi

Online
TeamO
Beiträge: 1267
Registriert: Mo 22. Jun 2020, 08:58
Wohnort: Ulm / Neu-Ulm
Hat sich bedankt: 25 Mal
Danksagung erhalten: 212 Mal

Re: Einbindung Senec Speicher möglich

Beitrag von TeamO »

Was steht in der Datenbank wenn Du folgende Abfrage machst:

Code: Alles auswählen

select * from AC order by time desc limit 15
Und was steht in der solaranzeige.log?
Gruß Timo

Auflistung Geräte/Dashboards/Anschlussart
Datenbankfelder der einzelnen Geräte
GANZ WICHTIG: Überblick der vorhandenen Anleitungen

Fertige Komplett-Systeme gibt es hier anfragen[AT]bauer-timo[.]de

Tibber Invite (100% Öko-Strom + 50€ Bonus)

maber
Beiträge: 14
Registriert: Fr 26. Feb 2021, 15:17
Hat sich bedankt: 2 Mal
Danksagung erhalten: 1 Mal

Re: Einbindung Senec Speicher möglich

Beitrag von maber »

In solaranzeige.log finde ich diese Einträge

Code: Alles auswählen

05.03. 14:10:01 |--------------------   Start  senec.php   --------------------- 
05.03. 14:10:01    -Zentraler Timestamp: 1614949801
05.03. 14:10:01 o  -Hardware Version: 
05.03. 14:10:01 5-Konnte die Datei /var/www/html/database/1.Tagesdaten.txt nicht anlegen.
05.03. 14:10:01    -Alle 10 Minuten werden die Statistikdaten übertragen.
05.03. 14:10:01 *  -Daten zur lokalen InfluxDB [ solaranzeige ] gesendet. 
05.03. 14:10:01    -Schleife 1 Ausgang...
05.03. 14:10:01    -OK. Datenübertragung erfolgreich.
05.03. 14:10:01 |--------------------   Stop   senec.php   -------------------- 
Das Query konnte ich (derzeit) noch nicht ausführen, da ich (noch) nicht weiß, ob und wie ich diesen über Grafana ausführen kann und ein entsprechender DB-Client habe ich aktuell noch nicht. Muss ich erst noch suchen. ;)

Btw.....ich nutze das Docker-Image.....aber das sollte hier ja keinen Unterschied machen, da es ja vom Start her zuerst funktioniert hat.
SENEC.Home V3 hybrid duo seit 08/2020

===============================================
Solaranzeige läuft bei mir in einem Docker-Container
auf einem Proxmox-Server ;)
===============================================

Online
Benutzeravatar
Ulrich
Administrator
Beiträge: 6607
Registriert: Sa 7. Nov 2015, 10:33
Wohnort: Essen
Hat sich bedankt: 163 Mal
Danksagung erhalten: 918 Mal

Re: Einbindung Senec Speicher möglich

Beitrag von Ulrich »

Code: Alles auswählen

05.03. 14:10:01 5-Konnte die Datei /var/www/html/database/1.Tagesdaten.txt nicht anlegen.
Wenn die Datei nicht angelegt werden kann, dann fehlen die Tageswerte. Das ist der Fehler. Keine Berechtigung in dem Unterverzeichnis? Oder fehlt das Unterverzeichnis?
-----------------------------------------------------
Ulrich . . . . . . . . [ Admin ]

maber
Beiträge: 14
Registriert: Fr 26. Feb 2021, 15:17
Hat sich bedankt: 2 Mal
Danksagung erhalten: 1 Mal

Re: Einbindung Senec Speicher möglich

Beitrag von maber »

Hallo Ulrich,

es stimmt, dass mit dem Verzeichnis irgendwas nicht stimmte. Ich habe es jetzt noch einmal gelöscht und neu angelegt und jetzt ist die Meldung im Logfile weg und die ersten Daten (wie z.B. rechts der Status und sogar unten rechts auch die kummulierten Tagesdaten) sind wieder da.

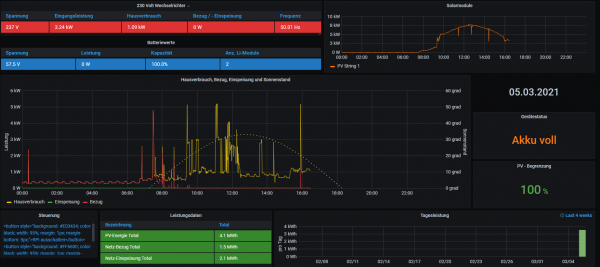
Aber leider fehlt die Einspeisung immer noch. Siehe
Image 656.png
Hast Du / hat noch jemand einen Idee? ;)

Vielen Dank auf jeden Fall schon mal.
SENEC.Home V3 hybrid duo seit 08/2020

===============================================
Solaranzeige läuft bei mir in einem Docker-Container
auf einem Proxmox-Server ;)
===============================================

Online
TeamO
Beiträge: 1267
Registriert: Mo 22. Jun 2020, 08:58
Wohnort: Ulm / Neu-Ulm
Hat sich bedankt: 25 Mal
Danksagung erhalten: 212 Mal

Re: Einbindung Senec Speicher möglich

Beitrag von TeamO »

Wegen der fehlenden Einspeisung wäre es gut zu wissen, ob die Daten überhaupt in die Datenbank geschrieben werden.
Deswegen mit PuTTY auf die Solaranzeige-Console verbinden (sollte bei Docker ja auch gehen) und folgendes eingeben:

Code: Alles auswählen

influx -precision rfc3339
ENTER

Code: Alles auswählen

use solaranzeige
wenn Du nur eine Datenbank hast. Ansonsten halt die passende vom Speicher

Code: Alles auswählen

select * from AC order by time desc limit 15
ENTER
Gruß Timo

Auflistung Geräte/Dashboards/Anschlussart
Datenbankfelder der einzelnen Geräte
GANZ WICHTIG: Überblick der vorhandenen Anleitungen

Fertige Komplett-Systeme gibt es hier anfragen[AT]bauer-timo[.]de

Tibber Invite (100% Öko-Strom + 50€ Bonus)

maber
Beiträge: 14
Registriert: Fr 26. Feb 2021, 15:17
Hat sich bedankt: 2 Mal
Danksagung erhalten: 1 Mal

Re: Einbindung Senec Speicher möglich

Beitrag von maber »

Danke TeamO,

offensichtlich werden die Daten nicht mehr in die DB geschrieben. Siehe:

Code: Alles auswählen

> select * from AC order by time desc limit 15;
name: AC
time                 Bezug Eingangsleistung Einspeisung Einspeisung_Bezug Frequenz Hausverbrauch Leistung Leistung_R Leistung_S Leistung_T Spannung_R Spannung_S Spannung_T Strom_R Strom_S Strom_T
----                 ----- ---------------- ----------- ----------------- -------- ------------- -------- ---------- ---------- ---------- ---------- ---------- ---------- ------- ------- -------
2021-03-05T16:11:11Z 0     1964.26          0           0                 49.99    759           0        0          118.66     33.8       235.9      236.9      235.9      5.91    1.01    0.25
2021-03-05T16:10:11Z 0     2014.5           0           0                 50.01    767.19        0        0          118.11     34.22      235.6      236        236.1      6.08    1.03    0.24
2021-03-05T16:09:11Z 0     2048.14          0           0                 50.03    780.69        0        0          125.6      34.14      235.8      236        236.4      6.17    1.03    0.24
2021-03-05T16:08:11Z 0     2096.13          0           0                 50.03    774.56        0        0          112.33     34.21      236        235.9      236.5      6.35    0.99    0.24
2021-03-05T16:07:11Z 0     2193.03          0           0                 50.05    774.48        0        0          96.35      34.31      235.8      236.3      236.6      6.66    0.96    0.24
2021-03-05T16:06:11Z 0     2299.67          0           0                 50.06    640.14        0        0          0          34.36      235.8      236.2      236.7      7.18    1.02    0.25
2021-03-05T16:05:11Z 0     2362.88          0           0                 50.06    640.3         0        0          0          34.95      235.6      235.9      236.7      7.43    1.05    0.25


und auch die Spalten für die Leistung sind leer. :(
Wieso werden die Daten da nicht mehr erfasst? Wo kann bzw. muss ich hier schauen?
Danke für Deine Hilfe
SENEC.Home V3 hybrid duo seit 08/2020

===============================================
Solaranzeige läuft bei mir in einem Docker-Container
auf einem Proxmox-Server ;)
===============================================

Online
TeamO
Beiträge: 1267
Registriert: Mo 22. Jun 2020, 08:58
Wohnort: Ulm / Neu-Ulm
Hat sich bedankt: 25 Mal
Danksagung erhalten: 212 Mal

Re: Einbindung Senec Speicher möglich

Beitrag von TeamO »

Zwei Sachen wäre jetzt gut.
1. Setzte ma lfür 2-3 Minuten in der senec.php das Tracelevel auf 10 und poste dann den Teil aus der solaranzeige.log. Danach wieder das Tracelevel auf den eigentlichen Wert
2. Wenn du mitt PuTTY auf der Solaranzeige bist, führe mal folgenden Befehlt aus, was dann kommt:

Code: Alles auswählen

curl http://senec-ip-adresse/lala.cgi -H 'Content-Type: application/json' -d '{"ENERGY":{"GUI_HOUSE_POW":"","GUI_GRID_POW":""},"STATISTIC":{"LIVE_GRID_IMPORT":""},"PM1OBJ1":{"P_AC":""}}'
Gruß Timo

Auflistung Geräte/Dashboards/Anschlussart
Datenbankfelder der einzelnen Geräte
GANZ WICHTIG: Überblick der vorhandenen Anleitungen

Fertige Komplett-Systeme gibt es hier anfragen[AT]bauer-timo[.]de

Tibber Invite (100% Öko-Strom + 50€ Bonus)

Online
Benutzeravatar
Ulrich
Administrator
Beiträge: 6607
Registriert: Sa 7. Nov 2015, 10:33
Wohnort: Essen
Hat sich bedankt: 163 Mal
Danksagung erhalten: 918 Mal

Re: Einbindung Senec Speicher möglich

Beitrag von Ulrich »

Habe den Fehler gefunden. Bitte noch einmal ein Update machen, dann sollte es wieder funktionieren.
Sorry ...
-----------------------------------------------------
Ulrich . . . . . . . . [ Admin ]

maber
Beiträge: 14
Registriert: Fr 26. Feb 2021, 15:17
Hat sich bedankt: 2 Mal
Danksagung erhalten: 1 Mal

Re: Einbindung Senec Speicher möglich

Beitrag von maber »

Perfekt. ;)
Einmal 'update' ausgeführt und den Container neu gestartet und schon ist wieder alles schön. TOP.

Vielen Dank Ulrich.
SENEC.Home V3 hybrid duo seit 08/2020

===============================================
Solaranzeige läuft bei mir in einem Docker-Container
auf einem Proxmox-Server ;)
===============================================

maber
Beiträge: 14
Registriert: Fr 26. Feb 2021, 15:17
Hat sich bedankt: 2 Mal
Danksagung erhalten: 1 Mal

Re: Einbindung Senec Speicher möglich

Beitrag von maber »

Hallo Ulrich,
hallo Zusammen

hast Du/habt Ihr eine Idee warum die Daten für das Feld Wh_GesamtHeute in der DB nicht tgl. geschrieben/erfasst werden?

Folgende Abfrage

Code: Alles auswählen

SELECT sum("Wh_GesamtHeute") FROM "Summen" where time > now() - 5d group by time(1d);
liefert bei mir folgendes Ergebnis

Code: Alles auswählen

name: Summen
time                 max
----                 ---
2021-03-03T00:00:00Z 0
2021-03-04T00:00:00Z 0
2021-03-05T00:00:00Z 6162.01
2021-03-06T00:00:00Z 28128.01
2021-03-07T00:00:00Z 0
2021-03-08T00:00:00Z 0
Ich dachte, dass die Werte auch laufend protokolliert werden.
Ich würde mir nämlich gerne meine tgl. Autarkie-Quote berechnen und anzeigen lassen und bin aber leider schon an dem ersten Wert "gescheitert".

Danke für Euren Input. ;)
SENEC.Home V3 hybrid duo seit 08/2020

===============================================
Solaranzeige läuft bei mir in einem Docker-Container
auf einem Proxmox-Server ;)
===============================================

Zurück zu „Docker Container“

Wer ist online?

Mitglieder in diesem Forum: 0 Mitglieder und 2 Gäste