Netatmo Wetterstation mit Solaranzeige
Moderator: Ulrich
-
bernhardh
- Beiträge: 24
- Registriert: So 27. Feb 2022, 16:48
- Hat sich bedankt: 5 Mal
- Danksagung erhalten: 4 Mal
Netatmo Wetterstation mit Solaranzeige
Hallo zusammen!
Gibt es eine Unterstützung der Netatmo Wetterstation? Oder hat jemand diese bereits in sein Dashboard integriert?
Wie läuft das ab und wie schwierig ist die Integration?
Gibt es eine Unterstützung der Netatmo Wetterstation? Oder hat jemand diese bereits in sein Dashboard integriert?
Wie läuft das ab und wie schwierig ist die Integration?
- Ulrich
- Administrator
- Beiträge: 5680
- Registriert: Sa 7. Nov 2015, 10:33
- Wohnort: Essen
- Hat sich bedankt: 165 Mal
- Danksagung erhalten: 839 Mal
Re: Netatmo Wetterstation mit Solaranzeige
Soviel mir bekannt ist, kann man die Produkte nicht lokal auslesen, sondern man muss die Cloud im Internet abfragen. Wenn das nur so geht, wird es keine Integration in die Solaranzeige geben. Falls man die Geräte auch direkt lokal auslesen kann, benötige ich die Protokollbeschreibung.
-----------------------------------------------------
Ulrich . . . . . . . . [ Admin ]
Ulrich . . . . . . . . [ Admin ]
-
bernhardh
- Beiträge: 24
- Registriert: So 27. Feb 2022, 16:48
- Hat sich bedankt: 5 Mal
- Danksagung erhalten: 4 Mal
Re: Netatmo Wetterstation mit Solaranzeige
Sieht so aus, als könne man die Netatmo über InfluxDB importieren. Es gibt schon ein Dashboard, aber wie bekommt man die einzelnen Kachel in die Solaranzeige?
https://github.com/florianbeer/grafana-netatmo
https://github.com/florianbeer/grafana-netatmo
-
Scrabble73
- Beiträge: 1
- Registriert: Di 24. Mai 2022, 11:41
Re: Netatmo Wetterstation mit Solaranzeige
Habe mir die Infos auf der verlinkten Seite mal angesehen. Da steht, dass die Werte lokal in einer Influx-Datenbank gespeichert werden können. Jetzt müsste nur noch einer von den Profis hier sich ein Script überlegen welches man dann integrieren kann. Gibt es hier jemanden im Forum der das hinbekommt?
-
solarfanenrico
Re: Netatmo Wetterstation mit Solaranzeige
Hallo,
soweit ich den Link verstanden habe, sollte man sich einen Account anlegen und in das bereitgestellte
Der influx_client legt die DB an und befüllt sie. Dazu sind keine Experten nötig. Kann man selbst machen, sofern, dier erfordelichen Hintergrung-Programme vorhanden sind.
Enrico
soweit ich den Link verstanden habe, sollte man sich einen Account anlegen und in das bereitgestellte
eintragen.netatmo_influx.py
Der influx_client legt die DB an und befüllt sie. Dazu sind keine Experten nötig. Kann man selbst machen, sofern, dier erfordelichen Hintergrung-Programme vorhanden sind.
Enrico
- Schwarzermann
- Beiträge: 448
- Registriert: Sa 9. Okt 2021, 11:16
- Wohnort: 87733
- Hat sich bedankt: 10 Mal
- Danksagung erhalten: 16 Mal
Re: Netatmo Wetterstation mit Solaranzeige
https://github.com/SBorg2014/WLAN-Wetterstation/wiki
Ich hänge das mal hinten dran würde das mit der Solaranzeige machbar sein das man das Intregrieren kann??
So wie ich gelesen habe ist es eine php Programierung oder liege ich da Falsch.
Den meine DNT Wetterstation und viel andere baugleiche wären somit auslesbar und visualisierbar.
Ich hänge das mal hinten dran würde das mit der Solaranzeige machbar sein das man das Intregrieren kann??
So wie ich gelesen habe ist es eine php Programierung oder liege ich da Falsch.
Den meine DNT Wetterstation und viel andere baugleiche wären somit auslesbar und visualisierbar.
Der mit sympatischen Vollmeise
viewtopic.php?p=10570#p10570 USB Zuweisungen.
viewtopic.php?p=41308#p41308 Shelly in Grafana schalten
viewtopic.php?p=32232#p32232
viewtopic.php?p=10570#p10570 USB Zuweisungen.
viewtopic.php?p=41308#p41308 Shelly in Grafana schalten
viewtopic.php?p=32232#p32232
- Schwarzermann
- Beiträge: 448
- Registriert: Sa 9. Okt 2021, 11:16
- Wohnort: 87733
- Hat sich bedankt: 10 Mal
- Danksagung erhalten: 16 Mal
Re: Netatmo Wetterstation mit Solaranzeige
Oder müsste man das in einem Docker dann betreiben ??
Der mit sympatischen Vollmeise
viewtopic.php?p=10570#p10570 USB Zuweisungen.
viewtopic.php?p=41308#p41308 Shelly in Grafana schalten
viewtopic.php?p=32232#p32232
viewtopic.php?p=10570#p10570 USB Zuweisungen.
viewtopic.php?p=41308#p41308 Shelly in Grafana schalten
viewtopic.php?p=32232#p32232
- Schwarzermann
- Beiträge: 448
- Registriert: Sa 9. Okt 2021, 11:16
- Wohnort: 87733
- Hat sich bedankt: 10 Mal
- Danksagung erhalten: 16 Mal
Re: Netatmo Wetterstation mit Solaranzeige
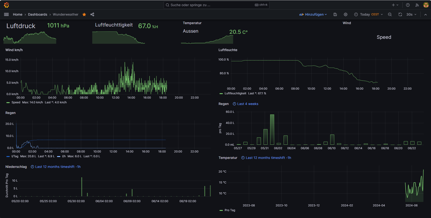
https://github.com/Deepintheeast/wunder2influx
Hier besteht die möglichkeit das ganze auch aus zulesen. So sieht dazu mein Dashboard aus. Und das ist die Jason Datei.
Hier besteht die möglichkeit das ganze auch aus zulesen. So sieht dazu mein Dashboard aus. Und das ist die Jason Datei.
Der mit sympatischen Vollmeise
viewtopic.php?p=10570#p10570 USB Zuweisungen.
viewtopic.php?p=41308#p41308 Shelly in Grafana schalten
viewtopic.php?p=32232#p32232
viewtopic.php?p=10570#p10570 USB Zuweisungen.
viewtopic.php?p=41308#p41308 Shelly in Grafana schalten
viewtopic.php?p=32232#p32232
Wer ist online?
Mitglieder in diesem Forum: 0 Mitglieder und 2 Gäste