Hoymiles DTU mit 2mal HM-800 - Config?
Moderator: Ulrich
-
gzi
- Beiträge: 184
- Registriert: Mo 16. Jan 2023, 20:43
- Hat sich bedankt: 26 Mal
- Danksagung erhalten: 32 Mal
Hoymiles DTU mit 2mal HM-800 - Config?
Hallo Leute,
ich werd aus den postings zum Thema Hoymiles nicht schlau. Es werden keine Daten angezeigen.
Hat wer von Euch eine vergleichbare user.config.php , die funktioniert?
Ich habe
IP Adresse des Modbus TCP Interface der DTU und
WR_Port 502
Für WR_Adresse habe ich 1 und dessen Seriennummer probiert.
Grafana zeigt keine Daten an. Bin für jeden Hinweis dankbar.
lG
Gerald
Ich habe 2 Hoymiles HM-800 mit jeweils 2 Panels.
Meine DTU-Pro hängt am Ethernet und ihr Modbus TCP Interface ist zum Beispiel mit dem Freeware Programm ModPoll abfragbar:
modpoll 3.10 - FieldTalk(tm) Modbus(R) Master Simulator
Copyright (c) 2002-2021 proconX Pty Ltd
Visit https://www.modbusdriver.com for Modbus libraries and tools.
Protocol configuration: MODBUS/TCP, FC3
Slave configuration...: address = 38, start reference = 4100, count = 50
Communication.........: 10.0.0.9, port 502, t/o 1.00 s, poll rate 1000 ms
Data type.............: 16-bit register (hex), output (holding) register table
-- Polling slave...
[4100]: 0x8314
[4101]: 0x4172
[4102]: 0x0100
[4103]: 0x0000
.....
ich werd aus den postings zum Thema Hoymiles nicht schlau. Es werden keine Daten angezeigen.
Hat wer von Euch eine vergleichbare user.config.php , die funktioniert?
Ich habe
IP Adresse des Modbus TCP Interface der DTU und
WR_Port 502
Für WR_Adresse habe ich 1 und dessen Seriennummer probiert.
Grafana zeigt keine Daten an. Bin für jeden Hinweis dankbar.
lG
Gerald
Ich habe 2 Hoymiles HM-800 mit jeweils 2 Panels.
Meine DTU-Pro hängt am Ethernet und ihr Modbus TCP Interface ist zum Beispiel mit dem Freeware Programm ModPoll abfragbar:
modpoll 3.10 - FieldTalk(tm) Modbus(R) Master Simulator
Copyright (c) 2002-2021 proconX Pty Ltd
Visit https://www.modbusdriver.com for Modbus libraries and tools.
Protocol configuration: MODBUS/TCP, FC3
Slave configuration...: address = 38, start reference = 4100, count = 50
Communication.........: 10.0.0.9, port 502, t/o 1.00 s, poll rate 1000 ms
Data type.............: 16-bit register (hex), output (holding) register table
-- Polling slave...
[4100]: 0x8314
[4101]: 0x4172
[4102]: 0x0100
[4103]: 0x0000
.....
Raspi 3B, Growatt SPF 6000, Hoymiles HM-800 , Flex-BKW, AhoyDTU, Smart Meter DTSU666-H, DIY Akku 48V 560Ah, DalyBMS2MQTT, Victron2MQTT,Solaranzeige Architektur, HomeMatic CCU. Autor: Solaranlage Do-It-Yourself, 2. Auflage
- Ulrich
- Administrator
- Beiträge: 5426
- Registriert: Sa 7. Nov 2015, 10:33
- Wohnort: Essen
- Hat sich bedankt: 167 Mal
- Danksagung erhalten: 831 Mal
Re: Hoymiles DTU mit 2mal HM-800 - Config?
Hast du auch ein Update auf die Solaranzeige gemacht?
Und dieses gelesen:
viewtopic.php?p=23021#p23021
Und dieses gelesen:
viewtopic.php?p=23021#p23021
-----------------------------------------------------
Ulrich . . . . . . . . [ Admin ]
Ulrich . . . . . . . . [ Admin ]
-
gzi
- Beiträge: 184
- Registriert: Mo 16. Jan 2023, 20:43
- Hat sich bedankt: 26 Mal
- Danksagung erhalten: 32 Mal
Re: Hoymiles DTU mit 2mal HM-800 - Config?
Danke für die rasche Antwort @Ulrich !
Ja, ich habe gestern ein Update der Software gemacht, wenn Du das meinst.
Den Thread viewtopic.php?p=23021#p23021 habe ich gelesen .
Es scheint so zu sein, dass er draufkommt, dass ich 4 Module insgesamt an der DTU dranhängen habe,
Habe in der Zwischenzeit die Solaranzeige.log gefunden und den tracelevel auf 10 gesetzt.
siehe unten.
Aber es kommen keine Werte von der DTU. Es ist zwar jetzt finster, aber zumindest die AC Spannung sollte ja doch auslesbar sein, oder geht das Ganze nur wenn die Module Strom liefern?
---------
solaranzeige.log
------------
18.01. 20:45:01 |---------------- Start hoymiles.php --------------------------
18.01. 20:45:01 -Zentraler Timestamp: 1674071101
18.01. 20:45:01 -Hoymiles: 10.0.0.9 Port: 502
18.01. 20:45:01 o -Hardware Version: Raspberry Pi 3 Model B Rev 1.2
18.01. 20:45:01 + -WR_ID: 01
18.01. 20:45:01 + -Die Daten werden ausgelesen...
18.01. 20:45:02 -Befehl => 0043000000060102c0060001
18.01. 20:45:02 -Antwort =>
18.01. 20:45:02 -Antwort => 0043000000050102020000
18.01. 20:45:02 -Befehl => 0132000000060102c00c0001
18.01. 20:45:02 -Antwort =>
18.01. 20:45:02 -Antwort => 0132000000050102020000
18.01. 20:45:02 -Befehl => 0015000000060102c0120001
18.01. 20:45:02 -Antwort =>
18.01. 20:45:03 -Antwort =>
18.01. 20:45:03 -Antwort =>
18.01. 20:45:03 -Antwort => 0015000000050102020000
18.01. 20:45:03 -Befehl => 0180000000060102c0180001
18.01. 20:45:03 -Antwort =>
18.01. 20:45:03 -Antwort => 0180000000050102020000
18.01. 20:45:04 -Befehl => 0039000000060102c01e0001
18.01. 20:45:04 -Antwort =>
18.01. 20:45:04 -Antwort =>
18.01. 20:45:04 -Antwort => 003900000003018201
18.01. 20:45:04 -Befehl => 0117000000060102c01e0001
18.01. 20:45:04 -Antwort =>
18.01. 20:45:05 -Antwort => 011700000003018201
18.01. 20:45:05 -Befehl => 0095000000060102c01e0001
18.01. 20:45:05 -Antwort =>
18.01. 20:45:05 -Antwort => 009500000003018201
18.01. 20:45:05 -Befehl => 0131000000060102c01e0001
18.01. 20:45:05 -Antwort => 013100000003018201
18.01. 20:45:05 -Befehl => 0166000000060102c01e0001
18.01. 20:45:05 -Antwort =>
18.01. 20:45:06 -Antwort => 016600000003018201
18.01. 20:45:06 -Letzte gefundene Panele Port: 4
18.01. 20:45:06 -array (
'Regler' => '76',
'Info' =>
array (
'Objekt.Text' => 'DTU-Suedostfassade',
'Produkt.Text' => 'Hoymiles',
'zentralerTimestamp' => 1674071111,
),
)
18.01. 20:45:06 -Aktuelle Daten:
Array
(
[Regler] => 76
[Info] => Array
(
[Objekt.Text] => DTU-Suedostfassade
[Produkt.Text] => Hoymiles
[zentralerTimestamp] => 1674071111
)
[InfluxAdresse] =>
[InfluxPort] => 8086
[InfluxUser] =>
[InfluxPassword] =>
[InfluxDBName] => solaranzeige
[InfluxDaylight] =>
[InfluxDBLokal] => solaranzeige
[InfluxSSL] =>
[Demodaten] =>
[zentralerTimestamp] => 1674071106
)
18.01. 20:45:06 -Query:
Info Objekt="DTU-Suedostfassade",Produkt="Hoymiles",zentralerTimestamp=1674071111 1674071111
18.01. 20:45:06 * -Daten zur lokalen InfluxDB [ solaranzeige ] gesendet.
18.01. 20:45:06 -Schleife: 5 Zeitspanne: -17
18.01. 20:45:06 -Schleife 5 Ausgang...
18.01. 20:45:06 -OK. Datenübertragung erfolgreich.
18.01. 20:45:06 |---------------- Stop hoymiles.php --------------------------
18.01. 20:46:01 |---------------- Start hoymiles.php --------------------------
18.01. 20:46:01 -Zentraler Timestamp: 1674071161
18.01. 20:46:01 -Hoymiles: 10.0.0.9 Port: 502
18.01. 20:46:01 o -Hardware Version: Raspberry Pi 3 Model B Rev 1.2
18.01. 20:46:01 + -WR_ID: 01
18.01. 20:46:01 + -Die Daten werden ausgelesen...
18.01. 20:46:01 -Befehl => 0063000000060102c0060001
18.01. 20:46:01 -Antwort =>
18.01. 20:46:01 -Antwort => 0063000000050102020000
18.01. 20:46:02 -Befehl => 0061000000060102c00c0001
18.01. 20:46:02 -Antwort =>
18.01. 20:46:02 -Antwort => 0061000000050102020000
18.01. 20:46:02 -Befehl => 0126000000060102c0120001
18.01. 20:46:02 -Antwort =>
18.01. 20:46:02 -Antwort =>
18.01. 20:46:02 -Antwort =>
18.01. 20:46:03 -Antwort => 0126000000050102020000
18.01. 20:46:03 -Befehl => 0023000000060102c0180001
18.01. 20:46:03 -Antwort =>
18.01. 20:46:03 -Antwort => 0023000000050102020000
18.01. 20:46:03 -Befehl => 0036000000060102c01e0001
18.01. 20:46:03 -Antwort =>
18.01. 20:46:04 -Antwort =>
18.01. 20:46:04 -Antwort => 003600000003018201
18.01. 20:46:04 -Befehl => 0028000000060102c01e0001
18.01. 20:46:04 -Antwort =>
18.01. 20:46:04 -Antwort => 002800000003018201
18.01. 20:46:04 -Befehl => 0047000000060102c01e0001
18.01. 20:46:04 -Antwort =>
18.01. 20:46:05 -Antwort => 004700000003018201
18.01. 20:46:05 -Befehl => 0145000000060102c01e0001
18.01. 20:46:05 -Antwort =>
18.01. 20:46:05 -Antwort =>
18.01. 20:46:05 -Antwort => 014500000003018201
18.01. 20:46:05 -Befehl => 0116000000060102c01e0001
18.01. 20:46:05 -Antwort =>
18.01. 20:46:06 -Antwort => 011600000003018201
18.01. 20:46:06 -Letzte gefundene Panele Port: 4
18.01. 20:46:06 -array (
'Regler' => '76',
'Info' =>
array (
'Objekt.Text' => 'DTU-Suedostfassade',
'Produkt.Text' => 'Hoymiles',
'zentralerTimestamp' => 1674071171,
),
)
18.01. 20:46:06 -Aktuelle Daten:
Array
(
[Regler] => 76
[Info] => Array
(
[Objekt.Text] => DTU-Suedostfassade
[Produkt.Text] => Hoymiles
[zentralerTimestamp] => 1674071171
)
[InfluxAdresse] =>
[InfluxPort] => 8086
[InfluxUser] =>
[InfluxPassword] =>
[InfluxDBName] => solaranzeige
[InfluxDaylight] =>
[InfluxDBLokal] => solaranzeige
[InfluxSSL] =>
[Demodaten] =>
[zentralerTimestamp] => 1674071166
)
18.01. 20:46:06 -Query:
Info Objekt="DTU-Suedostfassade",Produkt="Hoymiles",zentralerTimestamp=1674071171 1674071171
18.01. 20:46:06 * -Daten zur lokalen InfluxDB [ solaranzeige ] gesendet.
18.01. 20:46:06 -Schleife: 5 Zeitspanne: -17
18.01. 20:46:06 -Schleife 5 Ausgang...
18.01. 20:46:06 -OK. Datenübertragung erfolgreich.
18.01. 20:46:06 |---------------- Stop hoymiles.php --------------------------
Ja, ich habe gestern ein Update der Software gemacht, wenn Du das meinst.
Den Thread viewtopic.php?p=23021#p23021 habe ich gelesen .
Es scheint so zu sein, dass er draufkommt, dass ich 4 Module insgesamt an der DTU dranhängen habe,
Habe in der Zwischenzeit die Solaranzeige.log gefunden und den tracelevel auf 10 gesetzt.
siehe unten.
Aber es kommen keine Werte von der DTU. Es ist zwar jetzt finster, aber zumindest die AC Spannung sollte ja doch auslesbar sein, oder geht das Ganze nur wenn die Module Strom liefern?
---------
solaranzeige.log
------------
18.01. 20:45:01 |---------------- Start hoymiles.php --------------------------
18.01. 20:45:01 -Zentraler Timestamp: 1674071101
18.01. 20:45:01 -Hoymiles: 10.0.0.9 Port: 502
18.01. 20:45:01 o -Hardware Version: Raspberry Pi 3 Model B Rev 1.2
18.01. 20:45:01 + -WR_ID: 01
18.01. 20:45:01 + -Die Daten werden ausgelesen...
18.01. 20:45:02 -Befehl => 0043000000060102c0060001
18.01. 20:45:02 -Antwort =>
18.01. 20:45:02 -Antwort => 0043000000050102020000
18.01. 20:45:02 -Befehl => 0132000000060102c00c0001
18.01. 20:45:02 -Antwort =>
18.01. 20:45:02 -Antwort => 0132000000050102020000
18.01. 20:45:02 -Befehl => 0015000000060102c0120001
18.01. 20:45:02 -Antwort =>
18.01. 20:45:03 -Antwort =>
18.01. 20:45:03 -Antwort =>
18.01. 20:45:03 -Antwort => 0015000000050102020000
18.01. 20:45:03 -Befehl => 0180000000060102c0180001
18.01. 20:45:03 -Antwort =>
18.01. 20:45:03 -Antwort => 0180000000050102020000
18.01. 20:45:04 -Befehl => 0039000000060102c01e0001
18.01. 20:45:04 -Antwort =>
18.01. 20:45:04 -Antwort =>
18.01. 20:45:04 -Antwort => 003900000003018201
18.01. 20:45:04 -Befehl => 0117000000060102c01e0001
18.01. 20:45:04 -Antwort =>
18.01. 20:45:05 -Antwort => 011700000003018201
18.01. 20:45:05 -Befehl => 0095000000060102c01e0001
18.01. 20:45:05 -Antwort =>
18.01. 20:45:05 -Antwort => 009500000003018201
18.01. 20:45:05 -Befehl => 0131000000060102c01e0001
18.01. 20:45:05 -Antwort => 013100000003018201
18.01. 20:45:05 -Befehl => 0166000000060102c01e0001
18.01. 20:45:05 -Antwort =>
18.01. 20:45:06 -Antwort => 016600000003018201
18.01. 20:45:06 -Letzte gefundene Panele Port: 4
18.01. 20:45:06 -array (
'Regler' => '76',
'Info' =>
array (
'Objekt.Text' => 'DTU-Suedostfassade',
'Produkt.Text' => 'Hoymiles',
'zentralerTimestamp' => 1674071111,
),
)
18.01. 20:45:06 -Aktuelle Daten:
Array
(
[Regler] => 76
[Info] => Array
(
[Objekt.Text] => DTU-Suedostfassade
[Produkt.Text] => Hoymiles
[zentralerTimestamp] => 1674071111
)
[InfluxAdresse] =>
[InfluxPort] => 8086
[InfluxUser] =>
[InfluxPassword] =>
[InfluxDBName] => solaranzeige
[InfluxDaylight] =>
[InfluxDBLokal] => solaranzeige
[InfluxSSL] =>
[Demodaten] =>
[zentralerTimestamp] => 1674071106
)
18.01. 20:45:06 -Query:
Info Objekt="DTU-Suedostfassade",Produkt="Hoymiles",zentralerTimestamp=1674071111 1674071111
18.01. 20:45:06 * -Daten zur lokalen InfluxDB [ solaranzeige ] gesendet.
18.01. 20:45:06 -Schleife: 5 Zeitspanne: -17
18.01. 20:45:06 -Schleife 5 Ausgang...
18.01. 20:45:06 -OK. Datenübertragung erfolgreich.
18.01. 20:45:06 |---------------- Stop hoymiles.php --------------------------
18.01. 20:46:01 |---------------- Start hoymiles.php --------------------------
18.01. 20:46:01 -Zentraler Timestamp: 1674071161
18.01. 20:46:01 -Hoymiles: 10.0.0.9 Port: 502
18.01. 20:46:01 o -Hardware Version: Raspberry Pi 3 Model B Rev 1.2
18.01. 20:46:01 + -WR_ID: 01
18.01. 20:46:01 + -Die Daten werden ausgelesen...
18.01. 20:46:01 -Befehl => 0063000000060102c0060001
18.01. 20:46:01 -Antwort =>
18.01. 20:46:01 -Antwort => 0063000000050102020000
18.01. 20:46:02 -Befehl => 0061000000060102c00c0001
18.01. 20:46:02 -Antwort =>
18.01. 20:46:02 -Antwort => 0061000000050102020000
18.01. 20:46:02 -Befehl => 0126000000060102c0120001
18.01. 20:46:02 -Antwort =>
18.01. 20:46:02 -Antwort =>
18.01. 20:46:02 -Antwort =>
18.01. 20:46:03 -Antwort => 0126000000050102020000
18.01. 20:46:03 -Befehl => 0023000000060102c0180001
18.01. 20:46:03 -Antwort =>
18.01. 20:46:03 -Antwort => 0023000000050102020000
18.01. 20:46:03 -Befehl => 0036000000060102c01e0001
18.01. 20:46:03 -Antwort =>
18.01. 20:46:04 -Antwort =>
18.01. 20:46:04 -Antwort => 003600000003018201
18.01. 20:46:04 -Befehl => 0028000000060102c01e0001
18.01. 20:46:04 -Antwort =>
18.01. 20:46:04 -Antwort => 002800000003018201
18.01. 20:46:04 -Befehl => 0047000000060102c01e0001
18.01. 20:46:04 -Antwort =>
18.01. 20:46:05 -Antwort => 004700000003018201
18.01. 20:46:05 -Befehl => 0145000000060102c01e0001
18.01. 20:46:05 -Antwort =>
18.01. 20:46:05 -Antwort =>
18.01. 20:46:05 -Antwort => 014500000003018201
18.01. 20:46:05 -Befehl => 0116000000060102c01e0001
18.01. 20:46:05 -Antwort =>
18.01. 20:46:06 -Antwort => 011600000003018201
18.01. 20:46:06 -Letzte gefundene Panele Port: 4
18.01. 20:46:06 -array (
'Regler' => '76',
'Info' =>
array (
'Objekt.Text' => 'DTU-Suedostfassade',
'Produkt.Text' => 'Hoymiles',
'zentralerTimestamp' => 1674071171,
),
)
18.01. 20:46:06 -Aktuelle Daten:
Array
(
[Regler] => 76
[Info] => Array
(
[Objekt.Text] => DTU-Suedostfassade
[Produkt.Text] => Hoymiles
[zentralerTimestamp] => 1674071171
)
[InfluxAdresse] =>
[InfluxPort] => 8086
[InfluxUser] =>
[InfluxPassword] =>
[InfluxDBName] => solaranzeige
[InfluxDaylight] =>
[InfluxDBLokal] => solaranzeige
[InfluxSSL] =>
[Demodaten] =>
[zentralerTimestamp] => 1674071166
)
18.01. 20:46:06 -Query:
Info Objekt="DTU-Suedostfassade",Produkt="Hoymiles",zentralerTimestamp=1674071171 1674071171
18.01. 20:46:06 * -Daten zur lokalen InfluxDB [ solaranzeige ] gesendet.
18.01. 20:46:06 -Schleife: 5 Zeitspanne: -17
18.01. 20:46:06 -Schleife 5 Ausgang...
18.01. 20:46:06 -OK. Datenübertragung erfolgreich.
18.01. 20:46:06 |---------------- Stop hoymiles.php --------------------------
Raspi 3B, Growatt SPF 6000, Hoymiles HM-800 , Flex-BKW, AhoyDTU, Smart Meter DTSU666-H, DIY Akku 48V 560Ah, DalyBMS2MQTT, Victron2MQTT,Solaranzeige Architektur, HomeMatic CCU. Autor: Solaranlage Do-It-Yourself, 2. Auflage
- Ulrich
- Administrator
- Beiträge: 5426
- Registriert: Sa 7. Nov 2015, 10:33
- Wohnort: Essen
- Hat sich bedankt: 167 Mal
- Danksagung erhalten: 831 Mal
Re: Hoymiles DTU mit 2mal HM-800 - Config?
Wie lautet denn deine Konfiguration in der DTU-pro?
Laut der LOG Datei findet die Software 4 Panels, die aber in der DTU alle auf inaktiv (OFF) konfiguriert sind. Dadurch werden sie nicht ausgelesen und es wird im Dashboard nichts angezeigt. (Das Standard-Dashboard zeigt auch nur Port 1 an.) Wenn Port 1 inaktiv ist, wird auch nichts angezeigt. Die Daten der weiteren Panels sieht man nur in der Influx Datenbank. Das Dashboard dazu muss man sich selber erstellen.
Laut der LOG Datei findet die Software 4 Panels, die aber in der DTU alle auf inaktiv (OFF) konfiguriert sind. Dadurch werden sie nicht ausgelesen und es wird im Dashboard nichts angezeigt. (Das Standard-Dashboard zeigt auch nur Port 1 an.) Wenn Port 1 inaktiv ist, wird auch nichts angezeigt. Die Daten der weiteren Panels sieht man nur in der Influx Datenbank. Das Dashboard dazu muss man sich selber erstellen.
-----------------------------------------------------
Ulrich . . . . . . . . [ Admin ]
Ulrich . . . . . . . . [ Admin ]
-
gzi
- Beiträge: 184
- Registriert: Mo 16. Jan 2023, 20:43
- Hat sich bedankt: 26 Mal
- Danksagung erhalten: 32 Mal
Re: Hoymiles DTU mit 2mal HM-800 - Config (resolved)
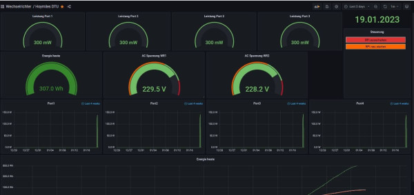
Ich bekomme jetzt ein paar ansprechende Werte ins Dashbord. Danke für den Support, Ulrich!
(ist noch nicht fertig, aber vielleicht kann es ja jemand brauchen)
Was ich etwas verwirrend fand:
- Die beiden Mikrowechselrichter scheinen gar nicht auf
- Aus Sicht von Solaranzeige ist die DTU der Wechselrichter
- Pro Solarmodul gibt es einen "Port" . Die Daten sind also pro Solarmodul in der DB
Meine Einstellungen in der config:
$Regler = "76";
$GeraeteNummer = "1";
$Seriennummer = "<der DTU>"; // ist aber wahrscheinlich nicht nötig
$WR_IP = "10.0.0.9"; // Die Hoymiles DTU Pro muss auch über ihren Ethernet-Port ins LAN eingebunden sein,
// WLAN reicht nicht. hier die Ethernet-IP angeben.
$WR_Port = "502";
$WR_Adresse = "1";
gzi
(ist noch nicht fertig, aber vielleicht kann es ja jemand brauchen)
Was ich etwas verwirrend fand:
- Die beiden Mikrowechselrichter scheinen gar nicht auf
- Aus Sicht von Solaranzeige ist die DTU der Wechselrichter
- Pro Solarmodul gibt es einen "Port" . Die Daten sind also pro Solarmodul in der DB
Meine Einstellungen in der config:
$Regler = "76";
$GeraeteNummer = "1";
$Seriennummer = "<der DTU>"; // ist aber wahrscheinlich nicht nötig
$WR_IP = "10.0.0.9"; // Die Hoymiles DTU Pro muss auch über ihren Ethernet-Port ins LAN eingebunden sein,
// WLAN reicht nicht. hier die Ethernet-IP angeben.
$WR_Port = "502";
$WR_Adresse = "1";
gzi
- Dateianhänge
-
- Hoymiles DTU-1674164166244.json
- (43 KiB) 241-mal heruntergeladen
Raspi 3B, Growatt SPF 6000, Hoymiles HM-800 , Flex-BKW, AhoyDTU, Smart Meter DTSU666-H, DIY Akku 48V 560Ah, DalyBMS2MQTT, Victron2MQTT,Solaranzeige Architektur, HomeMatic CCU. Autor: Solaranlage Do-It-Yourself, 2. Auflage
- Ulrich
- Administrator
- Beiträge: 5426
- Registriert: Sa 7. Nov 2015, 10:33
- Wohnort: Essen
- Hat sich bedankt: 167 Mal
- Danksagung erhalten: 831 Mal
Re: Hoymiles DTU mit 2mal HM-800 - Config?
Die Seriennummer muss in der user.config.php nicht angegeben sein.
Für die Solaranzeige ist jedes einzelne angeschlossene Panel ein "Wechselrichter". Hat man 8 Panels an 2 oder 4 Hoymiles, so können die Daten auf 8 Standard Dashboards angezeigt werden. Wenn man sich selber ein Dashboard baut, so kann man die 8 Panels auch auf einem Dashboard sichtbar machen. Siehe das Dashboard von gzi oben.
Für die Solaranzeige ist jedes einzelne angeschlossene Panel ein "Wechselrichter". Hat man 8 Panels an 2 oder 4 Hoymiles, so können die Daten auf 8 Standard Dashboards angezeigt werden. Wenn man sich selber ein Dashboard baut, so kann man die 8 Panels auch auf einem Dashboard sichtbar machen. Siehe das Dashboard von gzi oben.
-----------------------------------------------------
Ulrich . . . . . . . . [ Admin ]
Ulrich . . . . . . . . [ Admin ]
-
gzi
- Beiträge: 184
- Registriert: Mo 16. Jan 2023, 20:43
- Hat sich bedankt: 26 Mal
- Danksagung erhalten: 32 Mal
Re: Hoymiles DTU mit 2mal HM-800 - Config?
Man braucht jedenfalls nur die Single-Reglerversion der Solaranzeige um eine DTU mit mehreren angeschlossenen Mikrowechselrichtern auszulesen. In der InfluxDB gibt es dann pro MC4-Port der Mikrowechselrichter ein Measurement, die mit Port1 bis PortN bezeichnet sind. Üblicherweise hängt an einem MC4-Port bei den Hoymiles auch jeweils ein Solarmodul. (Es könnten aber auch zwei kleine in Serie oder parallel sein, solange die Spezifikationen eingehalten sind). Ich habe 2 HM-800 mit jeweils 2 Ports und damit Port1-Port4 in meiner Influxdb. Man könnte aber auch viel mehr Mikrowechselrichter an eine DTU anhängen . Es dürfen bis zu 99 Ports sein. Das ist dann aber definitiv kein Balkonkraftwerk mehr
Raspi 3B, Growatt SPF 6000, Hoymiles HM-800 , Flex-BKW, AhoyDTU, Smart Meter DTSU666-H, DIY Akku 48V 560Ah, DalyBMS2MQTT, Victron2MQTT,Solaranzeige Architektur, HomeMatic CCU. Autor: Solaranlage Do-It-Yourself, 2. Auflage
Wer ist online?
Mitglieder in diesem Forum: 0 Mitglieder und 0 Gäste