OpenDTU mit zwei WR - wie konfigurieren?

Allgemeine Informationen zum Nachbau und zum Forum.
PV-Monitorung / PV Überwachung

Moderator: Ulrich

Friedhofsblond
Beiträge: 20
Registriert: Mo 17. Apr 2023, 11:30
Danksagung erhalten: 1 Mal

OpenDTU mit zwei WR - wie konfigurieren?

Beitrag von Friedhofsblond »

Moin,
komme gerade vom IoBroker rüber. Da komme/will ich nicht weiter - ist mir eigentlich auch zu viel gebastel.
Das ist solch ein Zeitfresser .... :o
OK egal.
Habe den Solaranzeiger gefunden - sieht gut aus ;)
Hatte noch einen Raspi 3+ rumliegen und soweit erstmal installiert.
Beim Setup komm ich da schon das erst mal ins stocken.

Also ich habe als PV-Hardware:
1x WR TSUN-TSOL400 + 1x 405Modul
1x WR TSUN-TSOL800 (DE) + 2x 410Modul
OpenDTU läuft soweit stabil und zuverlässig mit beiden WRs.

Wie passe ich jetzt das Setup an damit ich erstmal Daten ins Grafana reinbekomme ?
Ich habe also
IP vom DTU
2x Seriennummern der WR
Passwort auf DTU habe ich geändert.

Gerät 89
$WR_IP = "<IP-Geräteadresse>";
$WR_Port = "80";
$WR_Adresse = "1"
// Nur wenn die Werte verändert wurden.
$DTU_User = "admin"; hier den Usernamen eintragen.
$DTU_Kennwort = "openDTU42"; hier das Kennwort eintragen.

kommen bei $WR_Adresse die WR-Serialnummern rein?

Danke für die Hilfe

Benutzeravatar
Ulrich
Administrator
Beiträge: 5404
Registriert: Sa 7. Nov 2015, 10:33
Wohnort: Essen
Hat sich bedankt: 165 Mal
Danksagung erhalten: 820 Mal

Re: OpenDTU mit zwei WR - wie konfigurieren?

Beitrag von Ulrich »

Schaue bitte einmal hier:
viewtopic.php?t=3415
-----------------------------------------------------
Ulrich . . . . . . . . [ Admin ]

Friedhofsblond
Beiträge: 20
Registriert: Mo 17. Apr 2023, 11:30
Danksagung erhalten: 1 Mal

Re: OpenDTU mit zwei WR - wie konfigurieren?

Beitrag von Friedhofsblond »

Hallo,
ja hab ich alles soweit ich denke ... gemacht. Vielleicht denke ich nicht weit genug.
Ich bekomme leider nur Daten vom 1. WR ins Grafana
Irgendwas mach ich noch falsch - ich denke ich muß wohl noch die OpenDTU.json anpassen - oder?
Dateianhänge
graf1.PNG

Benutzeravatar
Ulrich
Administrator
Beiträge: 5404
Registriert: Sa 7. Nov 2015, 10:33
Wohnort: Essen
Hat sich bedankt: 165 Mal
Danksagung erhalten: 820 Mal

Re: OpenDTU mit zwei WR - wie konfigurieren?

Beitrag von Ulrich »

Schaue doch einfach einmal in die Influx Datenbank, was ausgelesen wird. Das Dashboard ist nur für einen Wechselrichter mit maximal 4 Ports. Alles andere musst du sowieso selber erstellen.
-----------------------------------------------------
Ulrich . . . . . . . . [ Admin ]

Friedhofsblond
Beiträge: 20
Registriert: Mo 17. Apr 2023, 11:30
Danksagung erhalten: 1 Mal

Re: OpenDTU mit zwei WR - wie konfigurieren?

Beitrag von Friedhofsblond »

Hallo,
soweit ich erkennen kann, wird nur die Gesamtleistung abgeholt, bzw vom ersten Wechselrichter.
Habe versucht in Grafana noch die Serial vom zweiten WR einzutragen - aber das hat nix gebracht.
Ich denke man muß gleich in der Config die beiden Serialnummern bekannt geben?
Sorry ich bin das erste mal mit Grafana unterwegs - :roll:
Dateianhänge
graf4.PNG
graf3.PNG
graf2.PNG

Friedhofsblond
Beiträge: 20
Registriert: Mo 17. Apr 2023, 11:30
Danksagung erhalten: 1 Mal

Re: OpenDTU mit zwei WR - wie konfigurieren?

Beitrag von Friedhofsblond »

Moin,
so habe in Ruhe alles nochmal neu gemacht (Raspi-Image neu).
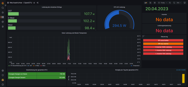
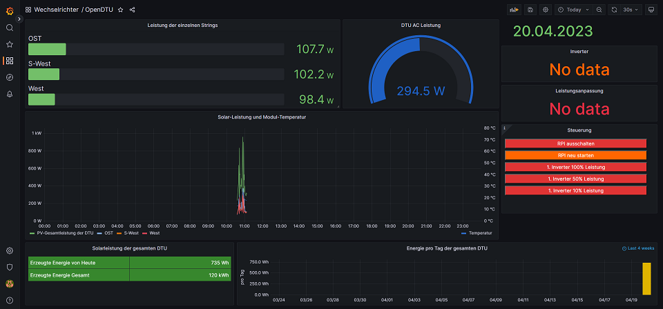
In Grafana wird in Port1 und Port2 die Module vom 1.WR (TSOL-M800) angezeigt und die Gesamtleistung beider WRs.
Ich hätte jetzt auch gedacht, daß man in der Hauptübersicht die drei Module und Gesamtleistung sieht und dann irgendwo noch die Einzelwerte der beiden WRs (Modulwerte, WR-Werte - Temperaturen, Spannungen usw ... ) wie in der DTU halt?

Vielleicht ist ja aber auch alles so OK - :?

Vielen Dank für die Hilfe

Die Fehlermeldungen kommen wohl mehr oder weniger von den Wetterdaten - da hatte ich aber nichts geändert ... bzw eingetragen

Config:

Code: Alles auswählen

$Regler = "89";

$WR_IP = "192.168.115.75"; 
$WR_Port = "80";
$WR_Adresse = "1";
$DTU_User = "admin";
$DTU_Kennwort = "-meinpwd-";

$Objekt = "Carport";
PHPLog (Ausschnitt):

Code: Alles auswählen

[18-Apr-2023 13:20:01 Europe/Berlin] PHP Warning:  require(/var/www/html/user.config.php): failed to open stream: No such file or directory in /var/www/html/wetterdaten.php on line 23
[18-Apr-2023 13:20:02 Europe/Berlin] PHP Fatal error:  require(): Failed opening required '/var/www/html/user.config.php' (include_path='.:/usr/share/php') in /var/www/html/wetterdaten.php on line 23
[18-Apr-2023 13:32:03 Europe/Berlin] PHP Warning:  Division by zero in /var/www/html/opendtu.php on line 403
[18-Apr-2023 13:32:03 Europe/Berlin] PHP Warning:  Division by zero in /var/www/html/opendtu.php on line 404
[18-Apr-2023 13:32:03 Europe/Berlin] PHP Warning:  sleep() expects parameter 1 to be int, float given in /var/www/html/opendtu.php on line 404
SolaranzeigeLOG (Auszug):

Code: Alles auswählen

---------------------- 
18.04. 13:50:02 |-------------------   Start  opendtu.php   --------------------- 
18.04. 13:50:02 o  -Hardware Version: Raspberry Pi 3 Model B Plus Rev 1.3
18.04. 13:50:03    -Inverter Seriennummer: 114183339784
18.04. 13:50:03    -Inverter Seriennummer: 112183837560
18.04. 13:50:03    -Alle 10 Minuten werden die Statistikdaten übertragen.
18.04. 13:50:03 *  -Daten zur lokalen InfluxDB [ solaranzeige ] gesendet. 
18.04. 13:50:03    -Schleife 2 Ausgang...
18.04. 13:50:03    -OK. Datenübertragung erfolgreich.
18.04. 13:50:03 |-------------------   Stop   opendtu.php   ---------------------- 
18.04. 13:50:06 |------------------- Start wetterdaten.php --------------------
18.04. 13:50:06 o---Wetterdaten ausgeschaltet.
18.04. 13:50:06 |------------------- Stop  wetterdaten.php ---------------------
18.04. 13:51:01 |-------------------   Start  opendtu.php   --------------------- 
18.04. 13:51:01 o  -Hardware Version: Raspberry Pi 3 Model B Plus Rev 1.3
18.04. 13:51:02    -Inverter Seriennummer: 114183339784
18.04. 13:51:02    -Inverter Seriennummer: 112183837560
18.04. 13:51:02 *  -Daten zur lokalen InfluxDB [ solaranzeige ] gesendet. 
18.04. 13:51:02    -Schleife 2 Ausgang...
18.04. 13:51:02    -OK. Datenübertragung erfolgreich.
18.04. 13:51:02 |-------------------   Stop   opendtu.php   ---------------------- 
Dateianhänge
graf-neu.PNG
dtu-neu.PNG

Benutzeravatar
Ulrich
Administrator
Beiträge: 5404
Registriert: Sa 7. Nov 2015, 10:33
Wohnort: Essen
Hat sich bedankt: 165 Mal
Danksagung erhalten: 820 Mal

Re: OpenDTU mit zwei WR - wie konfigurieren?

Beitrag von Ulrich »

Den Desktop für 2 Wechselrichter musst du selber erstellen. Es ist alles in Ordnung. Es handelt sich bei der Solaranzeige ja um ein Nachbauprojekt und nicht um ein Fertigprodukt.
-----------------------------------------------------
Ulrich . . . . . . . . [ Admin ]

Friedhofsblond
Beiträge: 20
Registriert: Mo 17. Apr 2023, 11:30
Danksagung erhalten: 1 Mal

Re: OpenDTU mit zwei WR - wie konfigurieren?

Beitrag von Friedhofsblond »

Ah - OK - dann mit Grafana beschäftigen .... Oh :oops: :shock:

Friedhofsblond
Beiträge: 20
Registriert: Mo 17. Apr 2023, 11:30
Danksagung erhalten: 1 Mal

Re: OpenDTU mit zwei WR - wie konfigurieren?

Beitrag von Friedhofsblond »

Moin,
sorry ich schon wieder .... :?
So nach einigen verbrannten grauen-Restzellen:
Grafana habe ich etwas begriffen und angepasst.
Was mich jetzt noch interssiert sind die Befehle die WR-Leistung anzupassen.
Von Grafana wird ja die php "befehl.steuerung.php" zur Steuerung aufgerufen.
Das funktioniert soweit ganz gut - Aaaaber nur auf den WR1 "I01P".
Ich denke ich muß wohl eine zweite steuerung .php anlegen wo der WR mit "I02P" angesteuert werden muß ??
Kann man die WR auch wie in der DTU auf festen Leistungswerte, also "300W" einstellen ?
Ich wollte mir dann in Grafana rechts noch zusätzliche Befehle für den 2. WR einrichten.
Danke für die Antwort.
Dateianhänge
graf-neu.PNG
befehl2.PNG
befehl.PNG

Friedhofsblond
Beiträge: 20
Registriert: Mo 17. Apr 2023, 11:30
Danksagung erhalten: 1 Mal

Re: OpenDTU mit zwei WR - wie konfigurieren?

Beitrag von Friedhofsblond »

Moin,
kann mir keiner sagen wie ich den zweiten WR regeln kann?
Also WR1 auf 500W und WR2 300W max ??
Würde ja auch eine Multiconfig machen - aber die IP ist ja für beide WR über die DTU gleich.
Danke und schönen Sonntag noch.

Zurück zu „Allgemeines“

Wer ist online?

Mitglieder in diesem Forum: 0 Mitglieder und 62 Gäste