Überschusssteuerung mit echtem Eigenverbrauch.

PDF Dokumente für Informationen im Detail, sowie Bauanleitungen. Alles, was man wissen sollte. Bei Fragen, bitte erst einmal hier vorbeischauen.

Moderator: Ulrich

Benutzeravatar
Ulrich
Administrator
Beiträge: 5677
Registriert: Sa 7. Nov 2015, 10:33
Wohnort: Essen
Hat sich bedankt: 165 Mal
Danksagung erhalten: 835 Mal

Überschusssteuerung mit echtem Eigenverbrauch.

Beitrag von Ulrich »

Wenn man bei der Wallbox Steuerung den echten Eigenverbrauch für die Berechnung nutzen möchte, dann geht das folgendermaßen:

Vorausgesetzt, der Wechselrichter liefert die aktuelle Einspeiseleistung!

Dieses Beispiel ist für den RTC Wechselrichter:

  1. Eine Datei anlegen mit dem Namen der Ausleseroutine + _math.php. Die Routine für den RTC Wechselrichter lautet rtc_wr.php Also muss die Datei rtc_wr_math.php heißen. In diese Datei folgendes eintragen:

    Code: Alles auswählen

    <?php
    
    $BenutzerArray["Eigenverbrauch"] = $aktuelleDaten["Einspeisung"];
    
    ?>
    Man muss herausbekommen, in welcher Variable die Einspeiseleistung steht. In der Regel heißt die $aktuelleDaten["Einspeisung"].
    Sie kann aber auch schon mal anders heißen.
  2. Eine weitere Datei mit dem Namen wall-math.php anlegen mit folgendem Inhalt:

    Code: Alles auswählen

    <?php
    
    $Eigenverbrauch = $BenutzerArray["Eigenverbrauch"];
    log_schreiben( "aktueller Eigenverbrauch: ".$Eigenverbrauch, "", 3 ); 
    
    ?>
    Das ist alles.

    Wie die Routine für sein eigenes Gerät heißt, kann man in der Datei multi_regler_auslesen.php nachsehen.
Alle Dateien findet man im Verzeichnis /var/www/html
-----------------------------------------------------
Ulrich . . . . . . . . [ Admin ]

BerHa
Beiträge: 16
Registriert: Do 10. Nov 2022, 23:17
Hat sich bedankt: 42 Mal

Re: Überschusssteuerung mit echtem Eigenverbrauch.

Beitrag von BerHa »

Hallo Ulrich,

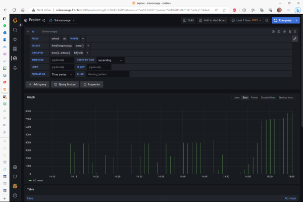
super das die PV Überschussladen Funktion vereinfach wird. Ich habe hier wohl einen Gedankenfehler drin. Bei mir wird kein Eigenverbrauch berücksichtigt. Details dazu in den Dateianhängen.

Anlagendetails in der Signatur.

Vielen Dank für das tolle Tool SOLARANZEIGE!
Dateianhänge
shell.png
shell2.png
shell3.png
einspeisung.png
Mfg aus NRW

SolarEdge 8 KW Wechselrichter. SolarEdge / KEBA Wallbox. SolarEdge 4,6 kWh Akku
34 Module von Ja Solar mit 13,5 kW Peak
BMW 3er Plugin Hybrid
Wärmepumpe als Heizsystem im Haus
Modernisierter Altbau von 1951

Benutzeravatar
Ulrich
Administrator
Beiträge: 5677
Registriert: Sa 7. Nov 2015, 10:33
Wohnort: Essen
Hat sich bedankt: 165 Mal
Danksagung erhalten: 835 Mal

Re: Überschusssteuerung mit echtem Eigenverbrauch.

Beitrag von Ulrich »

Was steht denn in der solaredge_serie_math.php?

Da muss das Problem liegen.
-----------------------------------------------------
Ulrich . . . . . . . . [ Admin ]

BerHa
Beiträge: 16
Registriert: Do 10. Nov 2022, 23:17
Hat sich bedankt: 42 Mal

Re: Überschusssteuerung mit echtem Eigenverbrauch.

Beitrag von BerHa »

Hallo,

danke für die schnelle Antwort. Ich nehme extra einen Screenshot, damit hier kein Copy & Paste Fehler entsteht (Zeichenkonvertierung oder so).

Danke
Dateianhänge
shell4.png
Mfg aus NRW

SolarEdge 8 KW Wechselrichter. SolarEdge / KEBA Wallbox. SolarEdge 4,6 kWh Akku
34 Module von Ja Solar mit 13,5 kW Peak
BMW 3er Plugin Hybrid
Wärmepumpe als Heizsystem im Haus
Modernisierter Altbau von 1951

TeamO
Beiträge: 1077
Registriert: Mo 22. Jun 2020, 08:58
Wohnort: Ulm / Neu-Ulm
Hat sich bedankt: 25 Mal
Danksagung erhalten: 211 Mal

Re: Überschusssteuerung mit echtem Eigenverbrauch.

Beitrag von TeamO »

Da scheint auch der Fehler zu liegen.
Es müsste so lauten

Code: Alles auswählen

<?php

$BenutzerArray["Eigenverbrauch"] = $aktuelleDaten["AC_Einspeisung"];

?>
Gruß Timo

Auflistung Geräte/Dashboards/Anschlussart
Datenbankfelder der einzelnen Geräte
GANZ WICHTIG: Überblick der vorhandenen Anleitungen

Fertige Komplett-Systeme gibt es hier anfragen[AT]bauer-timo[.]de

Tibber Invite (100% Öko-Strom + 50€ Bonus)

BerHa
Beiträge: 16
Registriert: Do 10. Nov 2022, 23:17
Hat sich bedankt: 42 Mal

Re: Überschusssteuerung mit echtem Eigenverbrauch.

Beitrag von BerHa »

Hallo,

funktioniert leider nicht. Außerdem geht es ja auch darum, dass ich einen Akku habe und der wird natürlich genutzt, bevor Strom aus dem Netz gezogen wird. Somit ist es für mich so oder so auf diese Art und Weise keine Lösung, oder?

Code: Alles auswählen

06.07. 19:45:02 |--> - - - - - - - - -    Start WB Steuerung   - - - - - - - -
06.07. 19:45:02 INFO Grundlage der Steuerung ist die INI Datei '2.wallbox.steuerung.ini'.
06.07. 19:45:02 INFO Eigenverbrauch laut INI Datei: 150 Watt
06.07. 19:45:03 INFO aktuelle Solarleistung - Eigenverbrauch: 3839 Watt
06.07. 19:45:03 INFO aktueller SOC der Batterie: 98%
06.07. 19:45:03 INFO Auto wird geladen.
06.07. 19:45:03 INFO Kabel angeschlossen und beidseitig verriegelt.
06.07. 19:45:03 INFO Neue Version der wall-math.php seit 6.7.2023. Siehe Forum.
06.07. 19:45:03 INFO aktueller Eigenverbrauch:
06.07. 19:45:03 INFO Ladestatus: 3
06.07. 19:45:03 INFO Ladepause: 0
06.07. 19:45:03 INFO StationBereit: 0
06.07. 19:45:03 INFO Intervall: 1
06.07. 19:45:03 INFO Solarleistung: 3989
06.07. 19:45:03 INFO Kabelstatus: 7
06.07. 19:45:03 INFO Ladequelle: PV-Module.
06.07. 19:45:03 WARN Bis jetzt geladen: 0 Wh (Wenn ein Zähler angeschlossen ist)
06.07. 19:45:03 WARN aktueller Ladestrom: 16 Ampere.
06.07. 19:45:03 INFO Ladestromstärke errechnet: 17300 Milliampere
06.07. 19:45:03 INFO Stromstärke auf MaxMilliAmpere begrenzt,16000
06.07. 19:45:03 ENDE |
06.07. 19:45:03 ENDE ---------------------------------------------------------
Vielen Dank
Mfg aus NRW

SolarEdge 8 KW Wechselrichter. SolarEdge / KEBA Wallbox. SolarEdge 4,6 kWh Akku
34 Module von Ja Solar mit 13,5 kW Peak
BMW 3er Plugin Hybrid
Wärmepumpe als Heizsystem im Haus
Modernisierter Altbau von 1951

BerHa
Beiträge: 16
Registriert: Do 10. Nov 2022, 23:17
Hat sich bedankt: 42 Mal

Re: Überschusssteuerung mit echtem Eigenverbrauch.

Beitrag von BerHa »

Zusatzinfo: Wie in diesem Thread erwähnt, wird seitdem ich den Akku habe als Wert Solarleistung nicht mehr der Leistung der PV Panels verwendet, sondern die Leistung die der Wechselrichter an das Haus (inkl. Wallbox, hängt alles in einem Stromnetz) abgibt. In den aktuellen 3900W sind dann sogar schon 600W Leistung aus dem Akku enthalten, weil die Sonne schon sehr schräg auf die Panels scheint.

viewtopic.php?p=28374#p28374

Vielen Dank
Mfg aus NRW

SolarEdge 8 KW Wechselrichter. SolarEdge / KEBA Wallbox. SolarEdge 4,6 kWh Akku
34 Module von Ja Solar mit 13,5 kW Peak
BMW 3er Plugin Hybrid
Wärmepumpe als Heizsystem im Haus
Modernisierter Altbau von 1951

TeamO
Beiträge: 1077
Registriert: Mo 22. Jun 2020, 08:58
Wohnort: Ulm / Neu-Ulm
Hat sich bedankt: 25 Mal
Danksagung erhalten: 211 Mal

Re: Überschusssteuerung mit echtem Eigenverbrauch.

Beitrag von TeamO »

Das "Problem" hier ist der SolarEdge-WR, da er die Akku-Leistung dazu zählt.
Hier müsstest Du in der Math-Datei eintsprechend noch den eigentlichen Wert der PV-Leistung berechnen, wenn gleichzeitig von Akku gezogen wird.
Also in der Art "PV-Leistung = PV-Leistung - Akku-Leistung".
Gruß Timo

Auflistung Geräte/Dashboards/Anschlussart
Datenbankfelder der einzelnen Geräte
GANZ WICHTIG: Überblick der vorhandenen Anleitungen

Fertige Komplett-Systeme gibt es hier anfragen[AT]bauer-timo[.]de

Tibber Invite (100% Öko-Strom + 50€ Bonus)

BerHa
Beiträge: 16
Registriert: Do 10. Nov 2022, 23:17
Hat sich bedankt: 42 Mal

Re: Überschusssteuerung mit echtem Eigenverbrauch.

Beitrag von BerHa »

Hi Timo,

vielen Dank erneut für Deine Antwort. Ich habe mich gestern noch daran gemacht und von dem "neuen PV Überschussladen Vorschlag von Ulrich" zurückgeschaltet auf das "alte Verfahren". Scheint jetzt soweit auch ganz gut zu laufen.

Wie Du gesagt hast, ich zähle zu dem Eigenverbrauch jetzt auch die Batterieleistung. Über die Funktion abs habe ich sichergestellt, dass sowohl laden als auch entladen gleichermaßen berücksichtigt werden. Wenn ich über PV lade, dann hat bei mir der Akku immer Vorrang. Siehe meine Spaghetti Code hier ... :-)

Code: Alles auswählen

<?php
/******************************************************************************
//  Hie können eigene Berechnungen gemacht werden, wenn das nötig ist.
//  Es stehen alle Felder folgender Measurements zur Verfügung:
//  $INI ==>  Werte der INI Datei      ->  Array
//  $wbSteuerung ==> Measurement 'Wallbox' der Datenbank 'steuerung' ->  Array
//  $DB1 ==> Measurement 'PV' der Datenbank des Wechselrichters ->  Array
//  $DB2 ==> Measurement 'Batterie' der Datenbank des BMS ->  Array
//  $DB3 ==> Measurement 'Summen' der Datenbank der Wallbox ->  Array
//  $DB4 ==> Measurement 'Service' der Datenbank der Wallbox ->  Array
//  $DB5 ==> Measurement 'Pack1' der Datenbank des BMS ->  Array
//  $DB6 ==> Measurement 'Ladung' der Datenbank 'steuerung' ->  Array
//  $DB7 ==> Measurement 'AC' der Datenbank der Wallbox ->  Array
//
//  Die Steuerung benötigt folgende Variablen, die man hier noch beeinflussen 
//  kann. Bitte hier nur benutzen, wenn man sie auch anders berechnen möchte. 
//  Ansonsten hier nicht benutzen.
//
//
//  $Eigenverbrauch  = geschätzter Eigenverbrauch
//
//
******************************************************************************/

$wbDatenbankname = "solaranzeige";
$wbMeasurement = "AC";
$wbMeasurement2 = "Batterie_1";

// $UserDB = Datenbank solaranzeige  Measurement: AC
$ch = curl_init('http://localhost/query?db='.$wbDatenbankname.'&precision=s&q='.urlencode('select * from '.$wbMeasurement.' order by time desc limit 1'));
$rc = datenbank($ch);
if (!isset($rc["JSON_Ausgabe"]["results"][0]["series"])) {
  log_schreiben("Es fehlt die Datenbank '".$wbDatenbankname."' mit dem Measurement Service oder sie ist leer.","|- ",1);
}

for ($z = 1; $z < count($rc["JSON_Ausgabe"]["results"][0]["series"][0]["columns"]); $z++) {
  $UserDB[$rc["JSON_Ausgabe"]["results"][0]["series"][0]["columns"][$z]] = $rc["JSON_Ausgabe"]["results"][0]["series"][0]["values"][0][$z];
}

// $UserDB2 = Datenbank solaranzeige  Measurement: Batterie_1
$ch2 = curl_init('http://localhost/query?db='.$wbDatenbankname.'&precision=s&q='.urlencode('select * from '.$wbMeasurement2.' order by time desc limit 1'));
$rc2 = datenbank($ch2);
if (!isset($rc2["JSON_Ausgabe"]["results"][0]["series"])) {
  log_schreiben("Es fehlt die Datenbank '".$wbDatenbankname."' mit dem Measurement Service oder sie ist leer.","|- ",1);
}

for ($y = 1; $y < count($rc2["JSON_Ausgabe"]["results"][0]["series"][0]["columns"]); $y++) {
  $UserDB2[$rc2["JSON_Ausgabe"]["results"][0]["series"][0]["columns"][$y]] = $rc2["JSON_Ausgabe"]["results"][0]["series"][0]["values"][0][$y];
}

log_schreiben("Aktueller Hausverbrauch ohne Akku aber inkl. Wallbox: ".$UserDB["Verbrauch"]." Watt", "", 3);
log_schreiben("Aktuelle Ladeleistung der Wallbox: ".$DB7["Leistung_gesamt"]." Watt", "", 3);
log_schreiben("Aktuelle Lade- Entladeleistung der Batterie 1: ".$UserDB2["Leistung"]." Watt", "", 3);

$Batterieleistung = abs($UserDB2["Leistung"]);
log_schreiben("Aktuelle abs Lade- Entladeleistung der Batterie 1: ".$Batterieleistung." Watt", "", 3);

$Eigenverbrauch = $UserDB["Verbrauch"] - $DB7["Leistung_gesamt"] + $Batterieleistung + 300; 
log_schreiben( "Errechneter Eigenverbrauch = Hausverbrauch ohne Akku aber inkl. Wallbox - Wallbox + Ladeleistung Batterie + 300 Watt Puffer: ".$Eigenverbrauch." Watt", "", 3 );

return;
?>
Hoffe es hilft jemand anderes?

Danke
Mfg aus NRW

SolarEdge 8 KW Wechselrichter. SolarEdge / KEBA Wallbox. SolarEdge 4,6 kWh Akku
34 Module von Ja Solar mit 13,5 kW Peak
BMW 3er Plugin Hybrid
Wärmepumpe als Heizsystem im Haus
Modernisierter Altbau von 1951

BerHa
Beiträge: 16
Registriert: Do 10. Nov 2022, 23:17
Hat sich bedankt: 42 Mal

Re: Überschusssteuerung mit echtem Eigenverbrauch.

Beitrag von BerHa »

Hallo,

wahrscheinlich habe ich etwas falsch konfiguriert, aber nach dem Update von Solaranzeige vor einigen Tagen sehe ich nicht mehr die bis jetzt verbrauchten kWh der Wallbox. Vor dem Update, das heißt allerdings auch bevor ich die Konfiguration neu gemacht habe, konnte ich die kWh in der Logdatei ablesen. Habt ihr eine Idee?

Code: Alles auswählen

08.07. 16:12:03 INFO Ladestatus: 3
08.07. 16:12:03 INFO Ladepause: 0
08.07. 16:12:03 INFO StationBereit: 0
08.07. 16:12:03 INFO Intervall: 2
08.07. 16:12:03 INFO Solarleistung: 7302
08.07. 16:12:03 INFO Kabelstatus: 7
08.07. 16:12:03 INFO Ladequelle: PV-Module.
08.07. 16:12:03 WARN Bis jetzt geladen: 2 Wh (Wenn ein Zähler angeschlossen ist)
08.07. 16:12:03 WARN aktueller Ladestrom: 16 Ampere.
08.07. 16:12:03 INFO Ladestromstärke errechnet: 29400 Milliampere
08.07. 16:12:03 INFO Stromstärke auf MaxMilliAmpere begrenzt,16000
Vielen Dank
Mfg aus NRW

SolarEdge 8 KW Wechselrichter. SolarEdge / KEBA Wallbox. SolarEdge 4,6 kWh Akku
34 Module von Ja Solar mit 13,5 kW Peak
BMW 3er Plugin Hybrid
Wärmepumpe als Heizsystem im Haus
Modernisierter Altbau von 1951

Zurück zu „Dokumente, Bauanleitungen und How To's“

Wer ist online?

Mitglieder in diesem Forum: 0 Mitglieder und 6 Gäste