Hat noch jemand ein Image von 2022. Würde es gerne installieren um ein Problem mit Solaranzeige auszuschließen.
Danke
					Die Suche ergab 14 Treffer
- Di 30. Mai 2023, 18:26
- Forum: Image Installation [ Single-Regler Version ]
- Thema: Falsche Werte in DB vom WR
- Antworten: 19
- Zugriffe: 1800
- Di 30. Mai 2023, 16:52
- Forum: Image Installation [ Single-Regler Version ]
- Thema: Falsche Werte in DB vom WR
- Antworten: 19
- Zugriffe: 1800
Re: Falsche Werte in DB vom WR
Hallo,
es ist insofern "behoben" das mit dem neuen PHP File keine 0 Werte mehr geschrieben werden sondern der Script solange das lesen wiederholt bis er einen plausiblen Wert erhält. Das kann aber auch mal 3-5 Minuten dauern. Ist ein workaround damit keine 0 Werte in der DB stehen aber als Werte für ...
					es ist insofern "behoben" das mit dem neuen PHP File keine 0 Werte mehr geschrieben werden sondern der Script solange das lesen wiederholt bis er einen plausiblen Wert erhält. Das kann aber auch mal 3-5 Minuten dauern. Ist ein workaround damit keine 0 Werte in der DB stehen aber als Werte für ...
- Di 30. Mai 2023, 13:23
- Forum: Image Installation [ Single-Regler Version ]
- Thema: Falsche Werte in DB vom WR
- Antworten: 19
- Zugriffe: 1800
Re: Falsche Werte in DB vom WR
In der Grafik sieht man es besser, jeder Punkt ein neuer Wert. Zwischen Punkt 2 und 3 liegen 1 Minute.
					- Di 30. Mai 2023, 13:20
- Forum: Image Installation [ Single-Regler Version ]
- Thema: Falsche Werte in DB vom WR
- Antworten: 19
- Zugriffe: 1800
Re: Falsche Werte in DB vom WR
Firmware ist V100R001C00SPC133
					- Di 30. Mai 2023, 13:18
- Forum: Image Installation [ Single-Regler Version ]
- Thema: Falsche Werte in DB vom WR
- Antworten: 19
- Zugriffe: 1800
Re: Falsche Werte in DB vom WR
Das Problem mit den Nullwerten ist behoben, aber des dauert bis zu 3 Minuten bis aktuelle Werte kommen. Teste das gerade in der Single Konfiguration.
					- Di 30. Mai 2023, 13:08
- Forum: Image Installation [ Single-Regler Version ]
- Thema: Falsche Werte in DB vom WR
- Antworten: 19
- Zugriffe: 1800
Re: Falsche Werte in DB vom WR
Hallo,
danke für die Bemühungen, es hat sich leider nichts geändert.
hier der Log:
30.05. 13:03:02 -Regler: 62
30.05. 13:03:02 -Device: Ethernet wird in die user.config.php eingetragen.
30.05. 13:03:02 -Zeile gefunden. USB Device kann ausgetauscht werden. Index: 712 $USBRegler = "Ethernet";
30 ...
					danke für die Bemühungen, es hat sich leider nichts geändert.
hier der Log:
30.05. 13:03:02 -Regler: 62
30.05. 13:03:02 -Device: Ethernet wird in die user.config.php eingetragen.
30.05. 13:03:02 -Zeile gefunden. USB Device kann ausgetauscht werden. Index: 712 $USBRegler = "Ethernet";
30 ...
- Do 11. Mai 2023, 16:49
- Forum: Image Installation [ Single-Regler Version ]
- Thema: Falsche Werte in DB vom WR
- Antworten: 19
- Zugriffe: 1800
Re: Falsche Werte in DB vom WR
OK,
danke habe ich verstanden.
Eigenartig ist nur es lief bis zum Update problemlos. Hast du irgendwo ein älteres Image damit ich es damit nochmals testen kann?
Danke
Axel
					danke habe ich verstanden.
Eigenartig ist nur es lief bis zum Update problemlos. Hast du irgendwo ein älteres Image damit ich es damit nochmals testen kann?
Danke
Axel
- Do 11. Mai 2023, 11:20
- Forum: Image Installation [ Single-Regler Version ]
- Thema: Falsche Werte in DB vom WR
- Antworten: 19
- Zugriffe: 1800
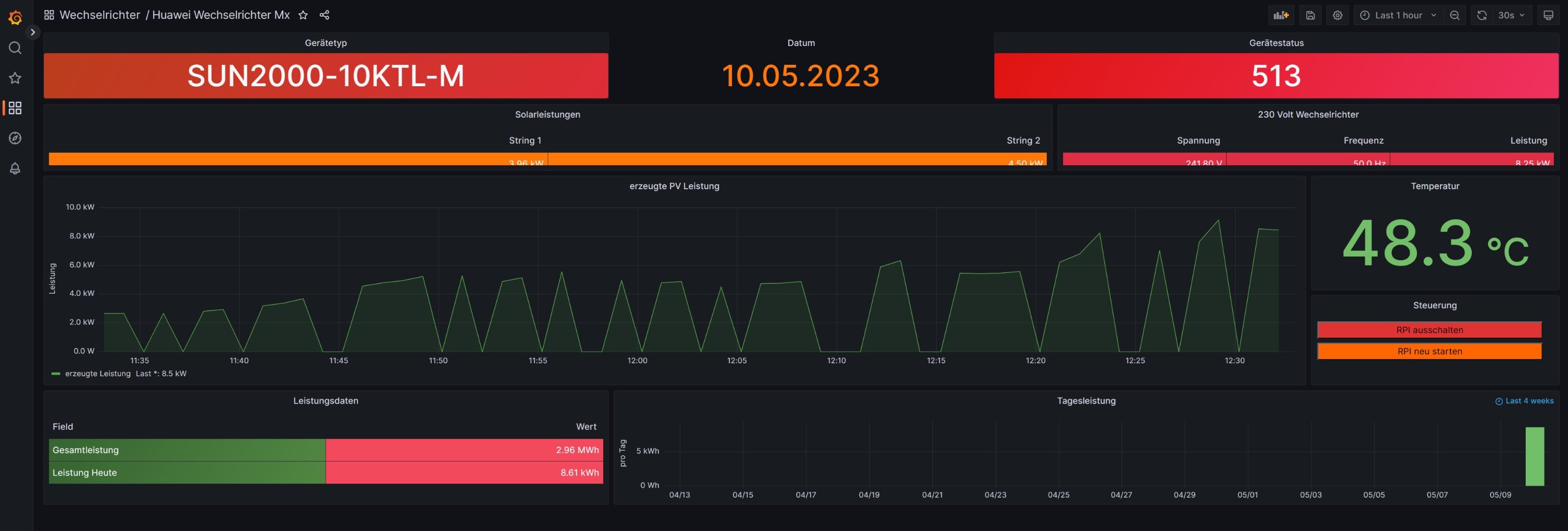
Falsche Werte in DB vom WR
Hallo,
poste hier da es kein Multireglerproblem oder MQTT Problem ist.
Habe eine neue Installation und bekomme falsche Werte in die Datenbank und somit in Grafana angezeigt.
Hier ein Beispiel der letzten 30 Minuten:
Screenshot 2023-05-11 111320.jpg
Hier der Logfile
11.05. 11:04:01 ...
					poste hier da es kein Multireglerproblem oder MQTT Problem ist.
Habe eine neue Installation und bekomme falsche Werte in die Datenbank und somit in Grafana angezeigt.
Hier ein Beispiel der letzten 30 Minuten:
Screenshot 2023-05-11 111320.jpg
Hier der Logfile
11.05. 11:04:01 ...
- Mi 10. Mai 2023, 12:34
- Forum: Multi-Regler-Version [ bis zu 6 Geräten an einem Raspberry Pi ]
- Thema: Seit dem Update falsche Werte an MQTT
- Antworten: 8
- Zugriffe: 849
Re: Seit dem Update falsche Werte an MQTT
Hallo,
so wie es aussieht ist es kein MQTT Problem.
Grafana zeigt auch die 0 Werte. Neue 64 Bit Installation
					so wie es aussieht ist es kein MQTT Problem.
Grafana zeigt auch die 0 Werte. Neue 64 Bit Installation
- Mi 10. Mai 2023, 11:47
- Forum: Multi-Regler-Version [ bis zu 6 Geräten an einem Raspberry Pi ]
- Thema: Seit dem Update falsche Werte an MQTT
- Antworten: 8
- Zugriffe: 849
Re: Seit dem Update falsche Werte an MQTT
Hallo 
habe nun mit 32 und 64 bit und beide Versionen im Single und Multi Mode getestet.
Immer das selbe Ergebnis.
LG
Axel
					habe nun mit 32 und 64 bit und beide Versionen im Single und Multi Mode getestet.
Immer das selbe Ergebnis.
LG
Axel